获得徽章 0
- #新人报道# 清明节出去逛了一圈,游玩3分钟堵车两小时
![[捂脸]](//lf-web-assets.juejin.cn/obj/juejin-web/xitu_juejin_web/img/jj_emoji_28.8981538.png)
。。。
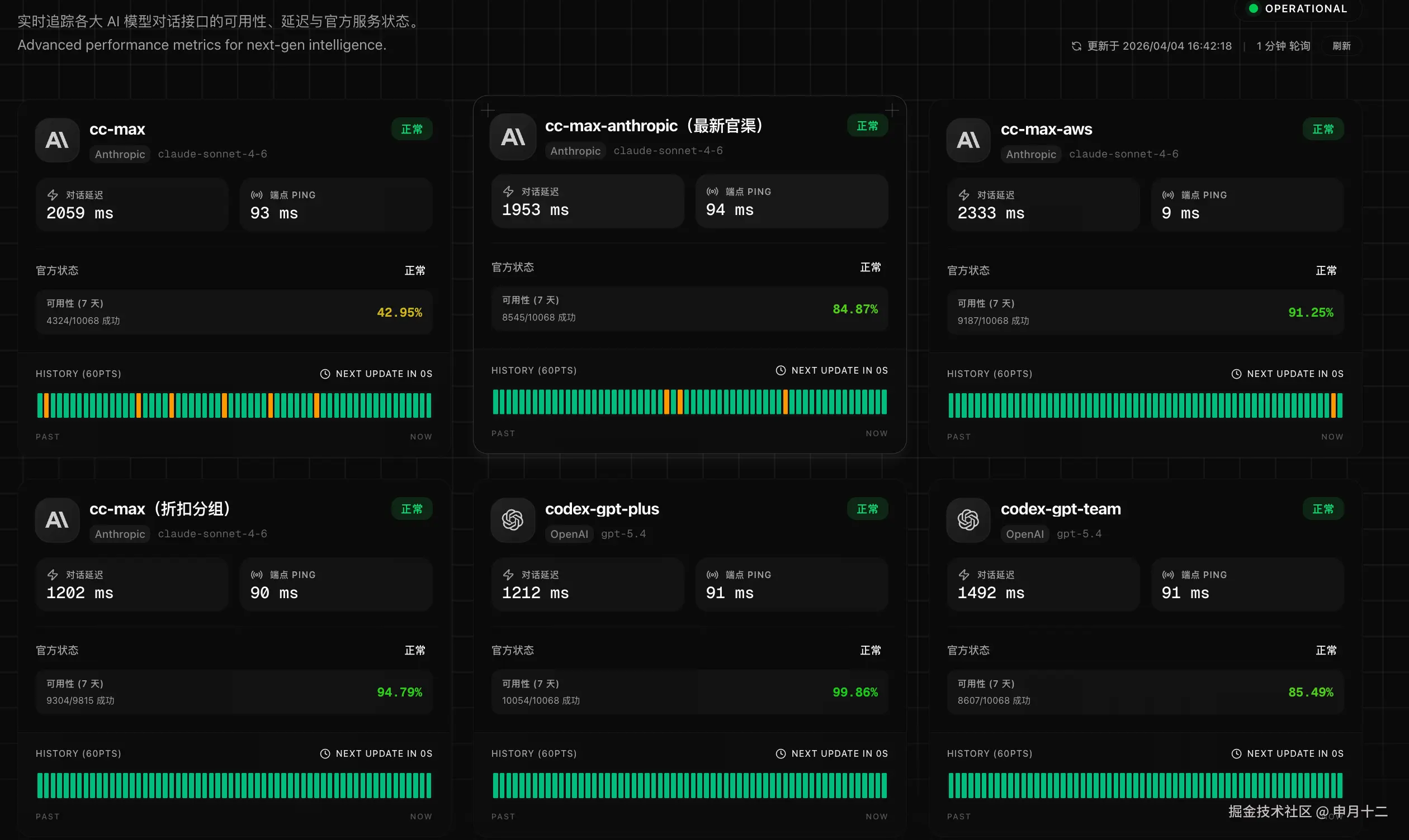
还是在家写代码适合我,有了codex的加持,相当于有了一个超级聪明的程序员在帮我干活,GPT 5.4不管是编码能力还是逻辑推理都非常强大!OpenAI真强大(¯▽¯)
用 40 元轻松拿下 GPT 的 plus 套餐性价比真的拉满啊,大家一定要找个适合自己的 AI 工具,找对工具真的是太重要了![[呲牙]](//lf-web-assets.juejin.cn/obj/juejin-web/xitu_juejin_web/img/jj_emoji_2.cd1e2bd.png)
展开53 - claude code 编程强吗?比Trae强在模型,还是强在内置的提示语逻辑?在不使用国外模型的情况下,使用claude code + 国内模型 和 trae/qcoder + 国内模型,哪个好呢?184
![[呲牙]](http://lf-web-assets.juejin.cn/obj/juejin-web/xitu_juejin_web/img/jj_emoji_2.cd1e2bd.png)
![[捂脸]](http://lf-web-assets.juejin.cn/obj/juejin-web/xitu_juejin_web/img/jj_emoji_28.8981538.png)
![[疑问]](http://lf-web-assets.juejin.cn/obj/juejin-web/xitu_juejin_web/img/jj_emoji_31.606e7a5.png)