从TDengineIDMP看资产与事件驱动的可视化:从仪表板到运营洞察

0 阅读8分钟

可视化,是工程师与数据交互的入口

在工业系统中,可视化是所有能力最终汇聚的地方。

数据可以存储在工业实时数据库中,也可以通过各种分析管道进行处理,但对于工程师和操作人员来说,系统的主要交互界面始终是可视化界面。他们通过可视化来监控设备、分析问题并做出决策。

如果可视化能力有限,那么整个系统都会显得有限——无论底层的数据平台有多强大。一个系统可以具备强大的数据采集能力、可扩展的存储架构以及先进的分析能力,但如果用户无法直观地获取和理解这些信息,这些能力就难以真正发挥价值。

可视化不仅仅是展示数据的界面,它是数据转化为行动的关键入口。

为什么传统工业可视化已经跟不上时代

传统的工业可视化工具,例如 PI Vision,是在另一个时代设计的。

它们的核心目标是展示时序数据,通常通过趋势图和简单的仪表板来实现。虽然在当时这些工具发挥了重要作用,但随着用户需求的变化,它们的局限也越来越明显。

界面较为僵化,交互能力有限,探索数据的过程往往受限。用户可以看到数据,但很难在不同视角之间自由切换,难以动态关联信号,也难以进行直观的问题探索。

更重要的是,这类工具并不是为现代工作方式设计的。在今天,用户期望系统能够支持交互式分析、灵活的视图切换以及与分析能力的无缝融合,而这些正是传统工业可视化所欠缺的。

随着工业系统不断演进,用户需求与传统可视化工具之间的差距正在不断扩大。

为什么通用可视化工具依然无法满足需求

面对传统工具的局限,越来越多企业开始采用 Grafana、Power BI、Tableau 等现代可视化工具。

这些工具功能强大、灵活,并且视觉效果出色,支持丰富的图表类型,也可以快速构建仪表板。

但它们并不是为工业场景设计的。它们的出发点是“数据”,而不是“资产”。

用户需要先搜索信号、选择标签、定义聚合方式,然后手动构建仪表板。每一个图表都需要用户自己决定如何处理和展示数据。这种方式在通用数据分析场景中是可行的,但并不符合工业工程师的思维方式。

工程师不会以标签为中心思考问题,他们思考的是设备、系统和工艺过程。由零散信号拼接而成的仪表板,即使看起来很炫,也往往缺乏上下文。而缺乏上下文的数据,很难转化为真正的理解。

近年来,很多工业互联网平台也在强调可视化能力,尤其是各种“炫酷大屏”。这些大屏在视觉上非常吸引人,能够展示大量指标、图表和实时数据,看起来非常先进。

但在很多情况下,它们并不能提供真正的洞察。它们展示的是数据,却没有提供上下文;呈现的是指标,却没有传达意义。

用户仍然需要自己去解释数据,将不同信号关联起来,理解系统行为,并判断问题所在。因此,这类大屏更多成为展示工具,而不是运营工具。它们适合展示数据,但并不真正帮助理解系统运行。

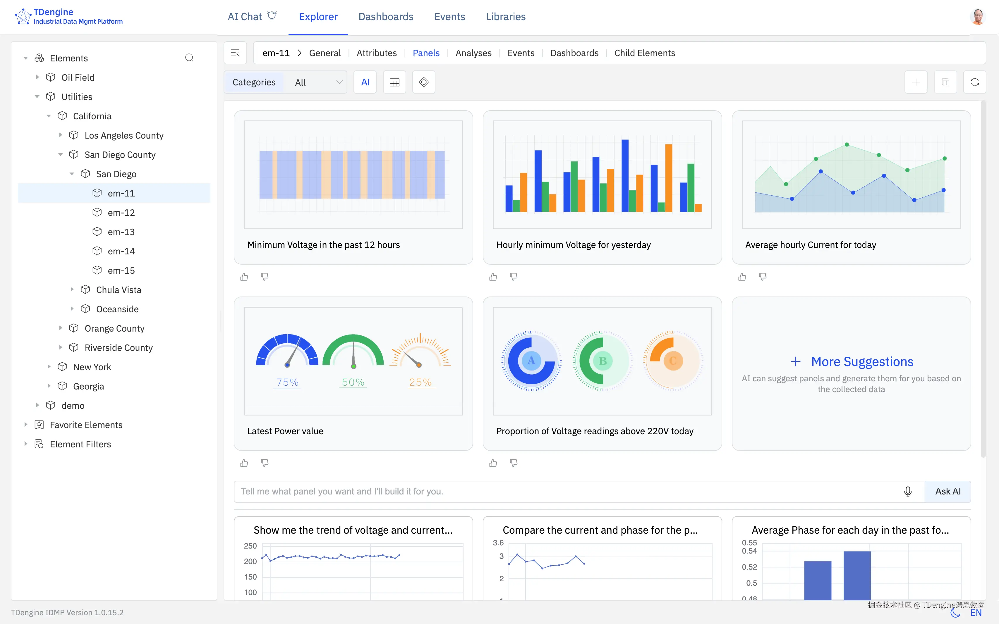
在 TDengine, 每个资产或元素都有他自己的可视化面板

以资产和事件为核心的可视化:缺失的关键层

工业系统本质上是以资产为核心的。

操作人员思考的是泵、压缩机、锅炉、生产线以及整个工厂系统。他们希望打开一个资产,就能够看到与之相关的一切信息,包括当前状态、历史行为、相关事件以及分析结果。

这正是资产中心化可视化的重要性所在。

系统不应该再以单个信号为单位构建仪表板,而应该围绕资产组织可视化,将数据、分析、事件和告警统一绑定在资产模型之上,从而形成对设备的完整表达。

但仅有资产还不够。工业运行不仅仅是“资产”,更重要的是“资产在时间维度上的行为变化”。而这一点,正是通用可视化工具所缺失的。像 Grafana、Power BI、Tableau 这样的工具,本质上是围绕时序数据和聚合数据设计的,它们并没有“事件”这一原生概念。虽然可以通过标注或手工配置来模拟事件,但事件并不是系统中的一等公民。

因此,基于事件的分析变得非常困难。用户很难方便地定义事件窗口、对齐不同批次、比较不同运行周期,或者分析不同工况下的行为差异。这类分析往往需要大量手工操作,甚至依赖外部工具完成。

这并不是功能缺失的问题,而是设计范式的问题。如果事件不能成为系统中的一等对象,那么可视化就始终停留在“以数据为中心”,而无法真正转向“以运行过程为中心”。

也正因为如此,事件中心化建模变得至关重要。事件描述的是运行行为,例如一次批次生产、一次启停过程、一段报警区间、一次偏差或一次检修窗口。只有在事件的上下文中,时序数据才真正具备可解释性。没有事件,趋势图只是曲线;有了事件,它们才成为故事。

因此,可视化必须同时结合资产中心和事件中心两个视角。用户应该能够在事件窗口内查看数据,对不同事件进行对齐和归一化,对比不同批次,并理解同一资产在不同运行场景下的行为差异。

这将从根本上改变用户的使用方式。

用户不再通过拼接信号来构建仪表板,而是围绕资产,在事件的视角下理解系统行为。问题也从“我该看哪些数据”,转变为“发生了什么,为什么会发生”。这也是 TDengine IDMP 所代表的方向:基于 TDengine TSDB 的时序数据能力,在统一上下文中组织资产、事件与洞察。

在 TDengine,你可以从事件里直接打开事件的分析面板,对多个事件做对比分析

从展示数据到生成洞察

即使实现了资产中心化与事件中心化,可视化仍然可能停留在“展示数据”的层面。

在很多系统中,分析的责任仍然完全由用户承担。工程师需要查看趋势、对比曲线、识别模式,并依赖经验判断问题。这一过程不仅耗时,而且高度依赖个人能力。

在 AI 时代,这种模式已经无法满足需求。

可视化不应该只是展示数据,而应该帮助用户理解发生了什么、为什么发生以及接下来应该做什么。

这就要求分析能力能够无缝集成到可视化中。异常检测、预测分析、数据补全、模式识别、事件对比以及根因分析等能力,应该直接在可视化界面中提供。

更重要的是,这些能力不应依赖复杂配置或工具切换。用户不需要导出数据、不需要编写脚本,也不需要在多个系统之间切换,所有洞察都应在同一界面中生成和呈现。当这一点实现时,系统的使用门槛将显著降低。可视化也将从一个被动的展示层,演变为主动的决策支持层。借助 TDengine IDMP 的无问智推能力,系统甚至可以基于上下文数据主动生成面板、分析结果与运营洞察。

在 TDengine,你可将多个事件的开始时间对齐、并对事件持续时长归一化,便于做多个事件对比或批次分析

走向新的可视化范式

工业可视化正在从“仪表板”走向“运营理解”。

下一代系统需要将资产中心建模、事件中心建模、内置分析能力以及现代交互界面结合在一起。这并不是简单地增加图表类型或提升视觉效果,而是要让系统真正符合工业运行的方式。

像 AI 原生的工业数据管理平台 TDengine IDMP 这样的新一代平台,正在朝这个方向演进,通过将资产模型、事件分析、可视化能力和内置分析能力融合在一起,使系统能够基于上下文数据自动生成面板、洞察和运营视图,而不再依赖用户手工拼装仪表板。

这标志着一个重要转变:可视化不再只是一个工具,而是系统的核心能力之一。

结语

可视化不仅仅是“看数据”。它的本质,是理解系统运行。

传统工具已经难以满足需求,通用工具也无法贴合工业场景。工业用户真正需要的,是一种新的可视化方式——以资产为核心、以事件为驱动、以洞察为目标,并与数据底座深度融合。

只有这样,可视化才能真正成为连接数据与决策的桥梁,在 AI 时代发挥应有的价值。这也正是 TDengine 所推动的方向:让可视化从数据展示层,走向面向资产、事件与洞察的运营理解层。