4大健康维度+3种大数据技术:Python+Spark老龄化系统解析 毕业设计 选题推荐 毕设选题 数据分析 机器学习

72 阅读5分钟

全国健康老龄化数据分析系统-简介

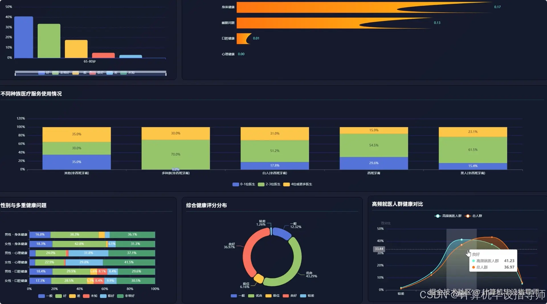
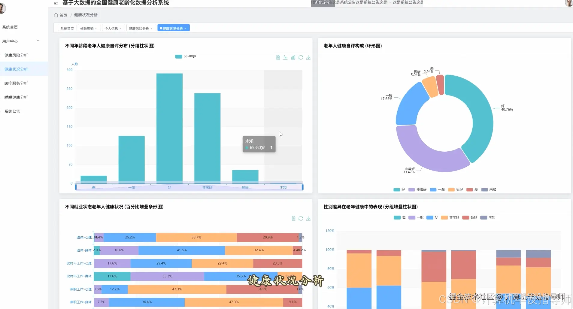
本系统是基于Hadoop与Spark大数据技术构建的,针对全国健康老龄化议题的数据分析平台,旨在通过技术手段深入理解老年群体的健康状况与需求。系统后端采用Python语言,并结合Django框架进行业务逻辑处理与API接口开发,确保了系统的灵活性与可扩展性。核心数据处理引擎依托于Hadoop的HDFS进行海量健康数据的分布式存储,并利用Spark强大的内存计算能力执行高效的数据分析任务。具体功能上,系统实现了四大核心模块:在老年人基本健康状况评估方面,系统能够利用Spark SQL对不同年龄段、性别、就业状态的老年群体进行健康自评、心理健康及口腔健康状况的多维度对比分析;在医疗服务利用与健康需求分析模块,系统通过分析就医频率、处方药使用等数据,探究影响老年人医疗行为的关键因素及不同种族间的医疗资源获取差异;在老年人睡眠健康与生活质量分析中,系统聚焦于睡眠问题分布、疼痛与压力对睡眠的影响,评估睡眠药物使用效果;最后,在老龄化健康风险评估与干预建议模块,系统运用Spark MLlib中的K-Means聚类算法对老年人进行健康风险分层,构建多维健康评分体系,并识别出健康教育的重点领域与高医疗需求人群特征,所有分析结果最终通过Vue前端结合Echarts图表库进行直观的可视化展示,为相关研究提供数据支持。

全国健康老龄化数据分析系统-技术

大数据框架:Hadoop+Spark(本次没用Hive,支持定制) 开发语言:Python+Java(两个版本都支持) 后端框架:Django+Spring Boot(Spring+SpringMVC+Mybatis)(两个版本都支持) 前端:Vue+ElementUI+Echarts+HTML+CSS+JavaScript+jQuery 数据库:MySQL

全国健康老龄化数据分析系统-背景

选题背景 随着社会经济发展和医疗水平提升,人口老龄化已成为一个普遍的社会现象,老年人群的健康状况呈现出复杂性和多样性,随之也产生了海量的健康相关数据。这些数据蕴含着宝贵的信息,比如老年人的身心健康关联、医疗服务利用模式以及潜在的健康风险因素。然而,传统的数据处理方法面对如此规模和复杂度的数据时,往往显得力不从心,难以快速、有效地从中发现有价值的模式与规律,导致很多健康干预措施缺乏精准的数据支撑。因此,如何利用现代大数据技术,对这些老年健康数据进行系统性的整合与分析,从而更深刻地理解老龄化社会的健康挑战,显得尤为迫切和重要,这也为我们的毕业设计提供了一个明确且有价值的研究方向。 选题意义 本课题的意义在于为老年健康研究领域提供一种新的技术思路和实现路径。从实际应用角度看,通过对全国性健康数据的分析,系统能够揭示不同老年群体在健康自评、心理状态、医疗需求等方面的具体特征与差异,这些分析结果可以为公共卫生部门制定更具针对性的老年健康政策、优化医疗资源配置提供一定的参考依据。从技术实践角度看,本项目完整地应用了Hadoop+Spark这一主流大数据技术栈,验证了其在处理公共卫生领域复杂数据集时的可行性与优势,为后续相关研究奠定了基础。对于即将毕业的计算机专业学生而言,完成这样一个系统,不仅能全面锻炼从数据存储、处理分析到可视化展示的大数据全栈开发能力,也能产出一个具有现实意义和应用潜力的毕业设计作品。

全国健康老龄化数据分析系统-视频展示

[video(video-cTAZ3QWr-1768898893228)(type-csdn)(url-live.csdn.net/v/embed/510…)]

全国健康老龄化数据分析系统-图片展示

在这里插入图片描述 在这里插入图片描述 在这里插入图片描述 在这里插入图片描述 在这里插入图片描述 在这里插入图片描述 在这里插入图片描述 在这里插入图片描述

全国健康老龄化数据分析系统-代码展示

from pyspark.sql import SparkSession
from pyspark.ml.feature import VectorAssembler
from pyspark.ml.clustering import KMeans
from pyspark.sql import functions as F

spark = SparkSession.builder.appName("HealthAgingAnalysis").getOrCreate()
df = spark.read.csv("hdfs://path/to/health_data.csv", header=True, inferSchema=True)

def health_risk_clustering(data):
    feature_cols = ["Physical Health", "Mental Health", "Dental Health", "Trouble Sleeping"]
    assembler = VectorAssembler(inputCols=feature_cols, outputCol="features")
    assembled_data = assembler.transform(data)
    kmeans = KMeans(featuresCol="features", predictionCol="cluster", k=3, seed=42)
    model = kmeans.fit(assembled_data)
    clustered_data = model.transform(assembled_data)
    cluster_analysis = clustered_data.groupBy("cluster").agg(
        F.avg("Physical Health").alias("avg_physical_health"),
        F.avg("Mental Health").alias("avg_mental_health"),
        F.avg("Dental Health").alias("avg_dental_health"),
        F.count("*").alias("cluster_size")
    )
    return cluster_analysis

def health_correlation_analysis(data):
    data = data.withColumn("Physical_Health_Num", F.when(F.col("Physical Health") == "Excellent", 5)
                            .when(F.col("Physical Health") == "Very Good", 4)
                            .when(F.col("Physical Health") == "Good", 3)
                            .when(F.col("Physical Health") == "Fair", 2)
                            .otherwise(1))
    data = data.withColumn("Mental_Health_Num", F.when(F.col("Mental Health") == "Excellent", 5)
                            .when(F.col("Mental Health") == "Very Good", 4)
                            .when(F.col("Mental Health") == "Good", 3)
                            .when(F.col("Mental Health") == "Fair", 2)
                            .otherwise(1))
    correlation = data.stat.corr("Physical_Health_Num", "Mental_Health_Num")
    mental_group_analysis = data.groupBy("Mental Health").agg(F.avg("Physical_Health_Num").alias("avg_physical_score"))
    return correlation, mental_group_analysis

def high_frequency_visitors_analysis(data):
    high_freq_df = data.filter(F.col("Number of Doctors Visited") == "3")
    characteristics = high_freq_df.agg(
        F.avg("Physical Health").alias("avg_physical_health_status"),
        F.avg("Mental Health").alias("avg_mental_health_status"),
        F.count(F.when(F.col("Prescription Sleep Medication") == "Yes", True)).alias("sleep_med_users_count"),
        F.count("*").alias("total_high_freq_visitors")
    )
    gender_distribution = high_freq_df.groupBy("Gender").count().withColumnRenamed("count", "gender_count")
    return characteristics, gender_distribution

全国健康老龄化数据分析系统-结语

从数据处理到可视化展示,这个项目完整地走了一遍大数据分析的流程。希望这个基于Hadoop+Spark的健康老龄化系统能给大家的毕设带来一些启发。记住,好的选题加上扎实的技术实现,就是高分毕设的秘诀。感谢大家的观看,我们下期再见。 觉得这个Hadoop+Spark健康老龄化系统对你有帮助吗?赶紧点赞收藏,万一哪天就用上了呢!也欢迎在评论区留下你的毕设方向,大家一起交流讨论,互相学习,让毕设季不再孤单。你的三连是我更新的最大动力!