5大功能模块+3种大数据技术:前列腺风险分析系统完整方案 毕业设计 选题推荐 毕设选题 数据分析 机器学习

39 阅读5分钟

前列腺患者风险数据分析系统-简介

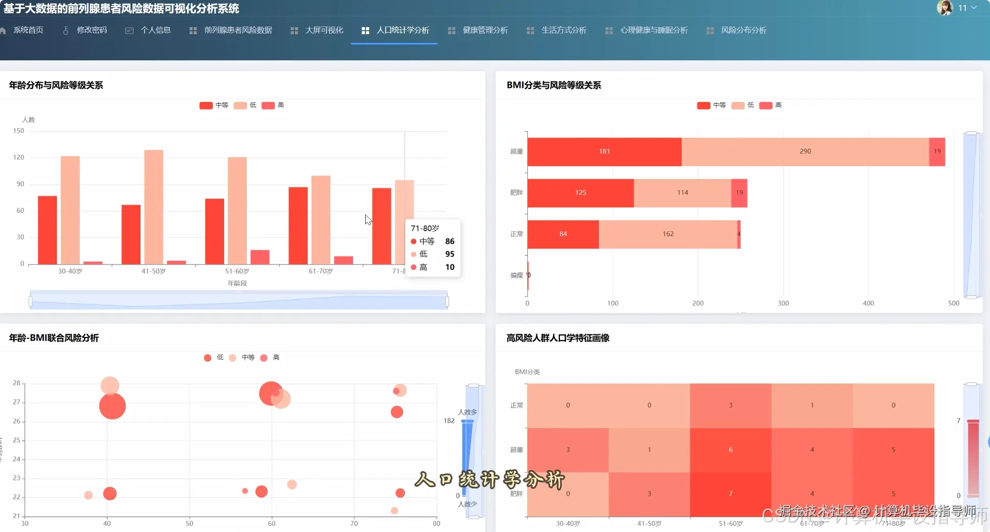
本系统“基于Hadoop+Django的前列腺患者风险数据分析系统”是一个集大数据存储、处理与可视化展示于一体的综合性分析平台。系统底层采用Hadoop的HDFS作为分布式文件系统,用以存储海量的前列腺患者健康数据;核心计算引擎则选用Apache Spark,利用其高效的内存计算能力和Spark SQL进行快速的数据清洗、转换与多维度分析。后端服务基于Python的Django框架搭建,负责处理前端请求、调度Spark分析任务并返回结果。前端则通过Vue结合ElementUI构建用户界面,并借助Echarts将复杂的分析结果以直观的图表形式呈现。系统功能全面,覆盖了人口统计学特征分析(如年龄、BMI与风险等级的关系)、生活方式风险因素评估(如吸烟、饮酒、饮食、运动的影响)、健康管理行为洞察(如体检习惯与家族史关联)、心理健康与睡眠质量关联探究,以及风险等级的整体分布与关键因子权重计算,旨在为前列腺疾病的风险评估提供一套完整的数据驱动解决方案。

前列腺患者风险数据分析系统-技术

大数据框架:Hadoop+Spark(本次没用Hive,支持定制) 开发语言:Python+Java(两个版本都支持) 后端框架:Django+Spring Boot(Spring+SpringMVC+Mybatis)(两个版本都支持) 前端:Vue+ElementUI+Echarts+HTML+CSS+JavaScript+jQuery 数据库:MySQL

前列腺患者风险数据分析系统-背景

选题背景 随着社会生活节奏加快和人口老龄化趋势加剧,前列腺疾病已成为困扰中老年男性健康的常见问题之一。如何有效预防、及早发现并评估相关风险,是现代健康管理领域面临的重要课题。临床上积累了大量关于患者的健康数据,这些数据包含了丰富的人口学信息、生活习惯、体检记录等,但传统单机数据处理方式难以高效、深入地挖掘其中隐藏的规律与关联。因此,利用大数据技术构建一个能够综合分析多维度风险因素的系统,显得十分必要。这不仅能提升数据处理效率,更能从宏观层面揭示影响前列腺健康的关键因素,为制定更具针对性的公共卫生策略和个人健康指导提供科学依据,这正是本课题想要解决的实际问题。 选题意义 从实际应用角度看,本课题的意义在于为前列腺健康风险评估提供了一套可行的技术方案和工具。虽然作为一个毕业设计,其规模和精度有限,但它完整地展示了如何运用Hadoop和Spark这类大数据技术来处理真实的健康数据,这个过程本身就很有价值。对于计算机专业的学生而言,这是一个将理论知识与实际需求相结合的绝佳实践,能够锻炼从系统设计、数据处理到前端开发的全栈能力。从更长远来看,这个系统的分析思路和结果,或许能为相关领域的科研人员或医疗机构提供一个初步的数据参考,帮助他们更便捷地探索不同因素与疾病风险之间的潜在联系,算是一个有益的尝试和探索。

前列腺患者风险数据分析系统-视频展示

[video(video-xd84Jn0o-1768811610965)(type-csdn)(url-live.csdn.net/v/embed/510…)]

前列腺患者风险数据分析系统-图片展示

在这里插入图片描述 在这里插入图片描述 在这里插入图片描述 在这里插入图片描述 在这里插入图片描述 在这里插入图片描述 在这里插入图片描述 在这里插入图片描述 在这里插入图片描述 在这里插入图片描述 在这里插入图片描述

前列腺患者风险数据分析系统-代码展示

from pyspark.sql import SparkSession, functions as F

spark = SparkSession.builder.appName("ProstateRiskAnalysis").getOrCreate()
df = spark.read.csv("hdfs://path/to/prostate_data.csv", header=True, inferSchema=True)

def analyze_overall_risk_distribution():
    total_count = df.count()
    risk_dist = df.groupBy("risk_level").count().withColumn("percentage", F.round(F.col("count") / total_count * 100, 2))
    result = risk_dist.orderBy(F.col("risk_level").desc()).collect()
    return [{"level": row["risk_level"], "count": row["count"], "percentage": row["percentage"]} for row in result]

def analyze_age_risk_relationship():
    age_df = df.withColumn("age_group", F.when((F.col("age") >= 30) & (F.col("age") <= 40), "30-40")
                                   .when((F.col("age") >= 41) & (F.col("age") <= 50), "41-50")
                                   .when((F.col("age") >= 51) & (F.col("age") <= 60), "51-60")
                                   .when((F.col("age") >= 61) & (F.col("age") <= 70), "61-70")
                                   .otherwise("71-80"))
    age_risk_dist = age_df.groupBy("age_group", "risk_level").count()
    pivot_df = age_risk_dist.groupBy("age_group").pivot("risk_level").sum("count").fillna(0)
    result = pivot_df.orderBy("age_group").collect()
    return [{"group": row["age_group"], "low": row["低风险"], "medium": row["中风险"], "high": row["高风险"]} for row in result]

def calculate_lifestyle_score():
    lifestyle_df = df.withColumn("smoking_score", F.when(F.col("smoker") == "否", 2).otherwise(0)) \
                    .withColumn("drinking_score", F.when(F.col("alcohol_consumption") == "无", 2).when(F.col("alcohol_consumption") == "中等", 1).otherwise(0)) \
                    .withColumn("diet_score", F.when(F.col("diet_type") == "健康饮食", 2).when(F.col("diet_type") == "混合饮食", 1).otherwise(0)) \
                    .withColumn("exercise_score", F.when(F.col("physical_activity_level") == "高", 2).when(F.col("physical_activity_level") == "中", 1).otherwise(0))
    scored_df = lifestyle_df.withColumn("lifestyle_score", F.col("smoking_score") + F.col("drinking_score") + F.col("diet_score") + F.col("exercise_score"))
    score_risk_relation = scored_df.groupBy("lifestyle_score").agg(F.avg("risk_level").alias("avg_risk"))
    result = score_risk_relation.orderBy("lifestyle_score").collect()
    return [{"score": row["lifestyle_score"], "avg_risk": round(row["avg_risk"], 2)} for row in result]

前列腺患者风险数据分析系统-结语

总的来说,这个毕设项目算是一次不错的大数据技术实践。虽然系统还有提升空间,但它完整地走通了从数据存储、处理到前端展示的全流程,希望能给正在做类似方向的同学一些参考和启发。

如果你也对Hadoop+Django方向的毕设感兴趣,或者对前列腺风险分析系统的某个技术点有疑问,别忘了点赞收藏支持一下!欢迎在评论区留言交流,我们一起讨论,共同进步!