线上故障排查标准化流程:从全局定位到根因分析

191 阅读11分钟

介绍

试想一下,你是一个后端服务器负责人,在一个夜深人静的夜晚,突然报警短信响起,你起来一看,监控中的报错眼花缭乱,你是否会有点无从入手,你是否会想,要是有一个流程,只要跟着流程就能排查并解决大部分问题就好了。 而这篇文章就是根据笔者实际线上问题处理的经验整理的一个排查问题的一般思路,希望能对你有所启发,可以在异常海啸中抽丝剥茧的找到根因,或者最少能有个整体的方向。

需要注意的是,问题的排查完全依赖于监控,因为这篇文章主要讲解排查问题的方式,因此对于所使用的监控只会简单介绍,需要读者根据需要自行实现。

一、确定问题服务

第一步先通过网关的监控,比如nginx的监控,尝试快速定位出问题的服务。这一步的主要目的是通过查看网关监控,能够对系统的整体状况有所了解,这样在后续排查时就能有重点。其中最主要的就是通过网关监控尝试定位问题服务,如果能定位到具体服务,就能一下子缩小排查范围,要是定位不出来也没关系,可以简单的通过网关了解系统的整体状态,然后快速进入下个步骤进行排查。

网关监控介绍

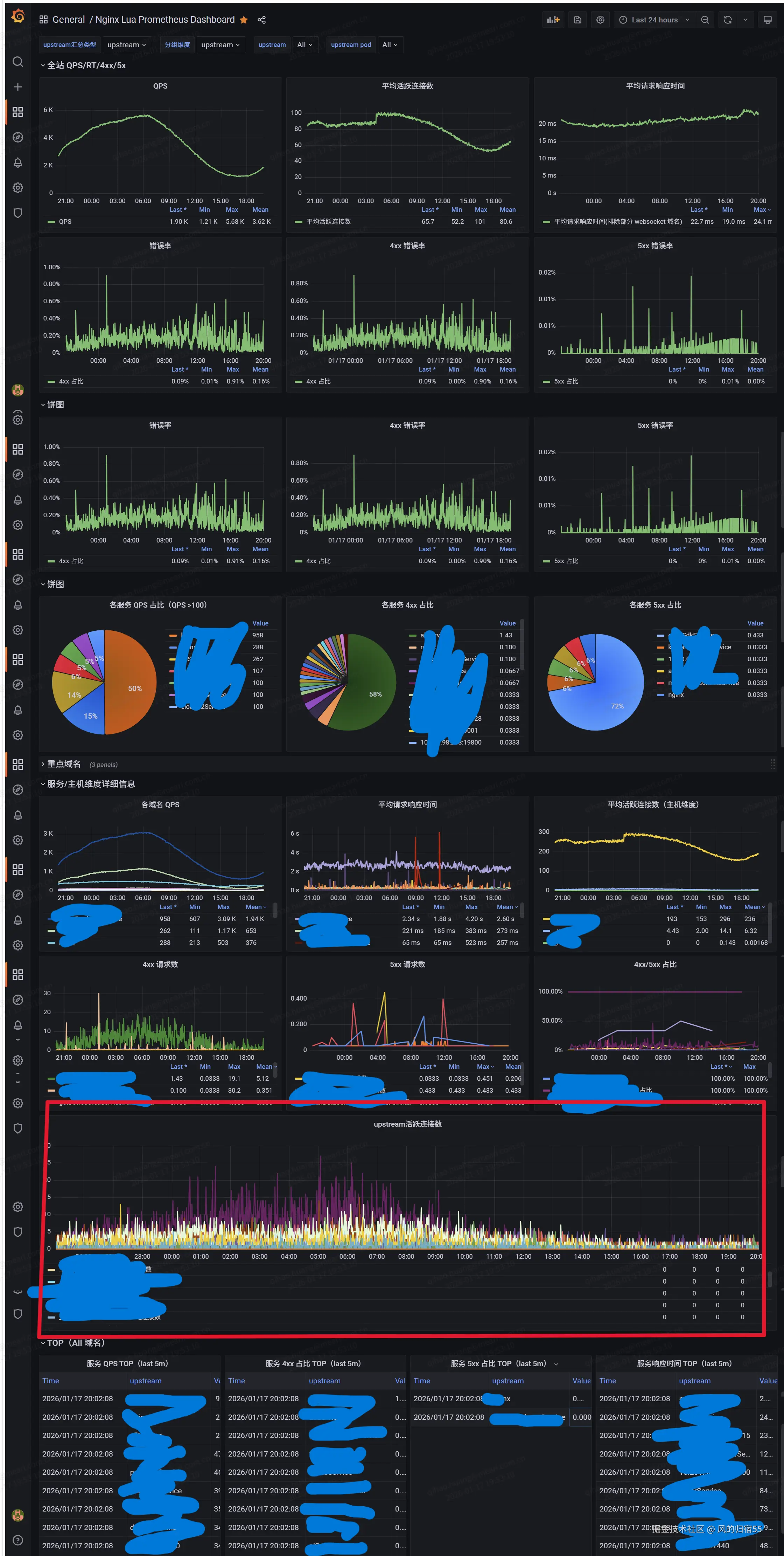
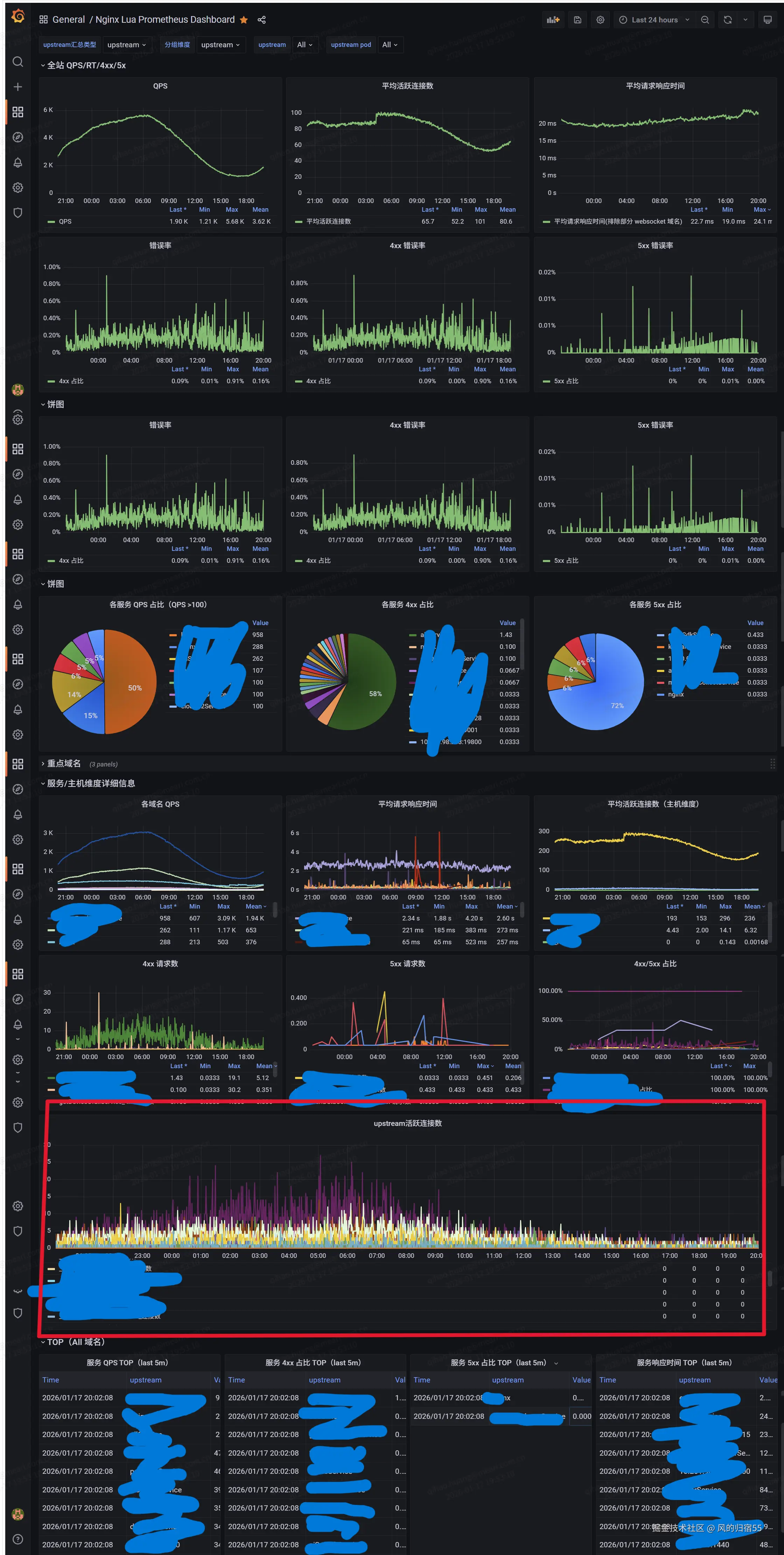
笔者的后端服务器是使用nginx作为网关的,通过prometheus的库导出了监控数据到prometheus中,然后界面是使用grafana展示的。有兴趣的读者可以查看笔者之前的文章,讲解了如何搭建这个网关监控:openresty监控。下面是一个监控示例图:

2.png

这个监控中包括了常见的一些指标,如qps,延迟,4xx和5xx状态码的错误数。然后又分为上下两部分,上半部分是系统整体的数据,下半部分是以服务为维度进行统计的各个维度的对应指标,如qps,延迟和错误率。 一个比较特殊的指标是upstream连接数,他是nginx中使用的upstream进行反向代理时,每个upstream的连接数。因为每个upstream基本上对应一个服务,所以也可以理解为反向代理中连接上游服务的连接数。 这里着重声明下,强烈建议在使用nginx时使用upstream管理上游服务,同时为upstream配置连接池,这样在保证反向代理的性能的同时,也确保了监控的稳定性,因为在服务没出问题时,因为连接池的存在,这个监控一般变化不会很大。

排查方式
  1. 查看监控中的upstream活跃连接数,他是nginx反向代理连接上游服务的连接数。如果某个服务出问题了,比如响应慢或者不处理请求,那这个连接数就会飙升,那就能直接定位到出问题的服务了。
  2. 查看服务维度的各个数据,确认是否有异常指标。比如要是某些服务的延迟升高,那就能在延迟指标中看到服务的曲线飙升。或者某个服务出问题无法处理请求,则5xx状态码的监控也能发现对应的服务。 这部分的监控也是定位问题服务的一个方式。

二、查看问题监控大屏

这一步需要先建立一个监控大屏,这里面专门放一些之前出现频率比较高的问题的对应指标,目标是通过把所有出现频率高的异常指标都放到一个监控中,这样可以最快的发现问题。并且可以为每个指标写一个针对的处理问题方式,并固化到运维文档中,这样即使是团队中的一个新同事,也可以通过运维文档和监控大屏很容易的解决一些常见问题。

一个需要注意的点是,这个监控大屏尽量放一些出问题时必须解决的指标,比如机器的cpu使用率,服务的k8s的pod容器实例的cpu使用率,java的最新异常数据等。当这个界面的这些指标出现问题时,可以不用管出问题的原因,直接先着手解决,比如进行机器上服务的迁出来降低机器cpu,服务扩容来降低pod的cpu等。这些都是资源问题,先解决或者缓解资源问题,然后再进一步进行问题排查,因为当资源不足时容易出现很多其他现象,比如服务的某个方法延迟升高。当时这个延迟升高不一定是代码有问题,可能是cpu不足导致的,如果先排查延迟问题,就容易误入歧途,导致查错方向。

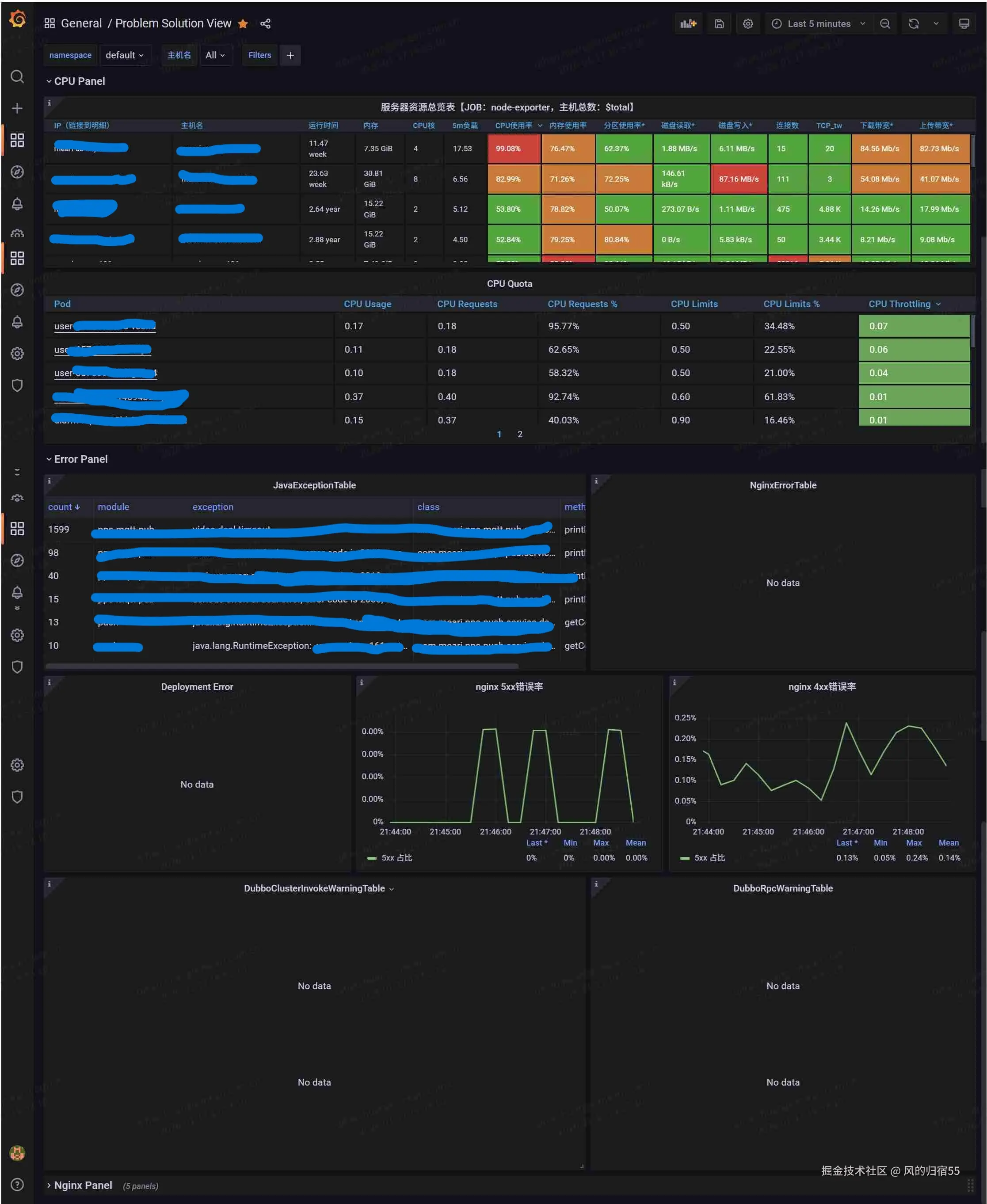
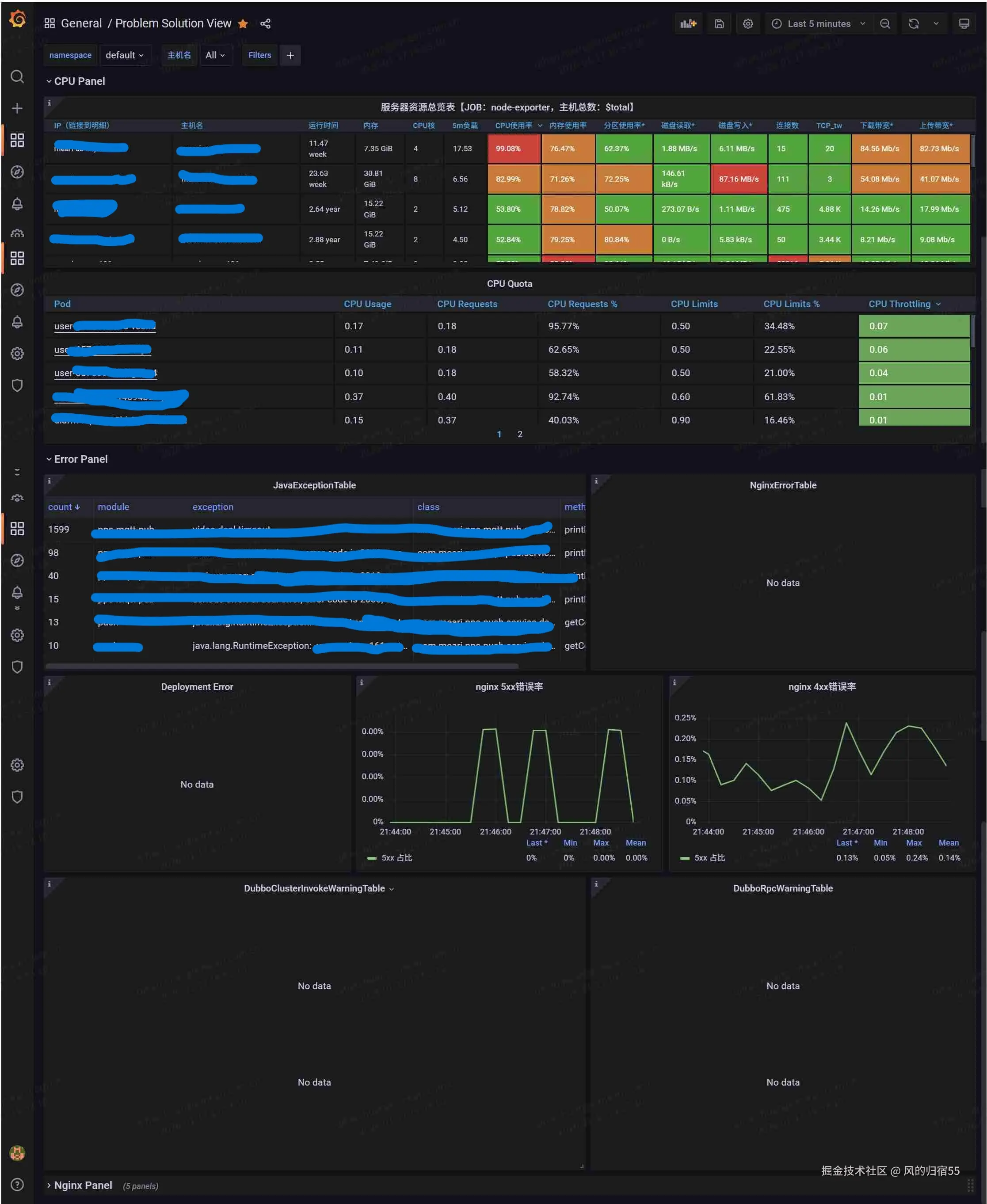
下面是一个监控大屏的示例:

3.jpg

网关监控介绍

这个监控大屏包括了一些常见的容易出问题的监控,当发现对应指标有问题时,优先根据对应的方式进行处理,来解决或者缓解问题。

  1. 第一个服务器资源总览表时机器实例的监控信息,一般通过node-exporter导出,提供了一些机器的监控数据,其中重点监控的是机器的cpu信息。
  2. CPU Quota是k8s中pod的cpu相关指标,通过prometheus中k8s相关监控可以通过kube-state-metrics组件导出,其中需要重点关注的是CPU Throttling这一项,这个代表的是pod因为cpu超出配置的limit导致被容器限制cpu的指标,如果超过一定阈值,比如25%,代表pod的cpu不够用了,需要提高pod的cpu limit或者增加服务实例。
  3. JavaExceptionTable和NginxErrorTable,这两个java服务和nginx中最近5分钟的业务报错信息,比如java的error级别打印的异常日志,或者框架抛出的异常等。这两个指标可以告诉我们系统正在发生什么错误,帮助我们快速排查问题。这两个指标的导出方式可以查看笔者之前的文章,java异常:监控利器:java异常监控 ,nginx异常:openresty监控
  4. DeploymentError是k8s中Deployment预期数量和实际数量不匹配的Deployment信息,他代表对应的服务有服务实例在重启,可以从k8s的监控中导出。
  5. 慢sql监控,截图中还没加入,这个展示最近5分钟的数据库的慢sql,比如mysql或者mongo的慢sql,这部分数据可以通过对接对应服务商的接口进行导出到prometheus,如果有的话可能是数据库层面有问题,需要进行性能优化或者排查是否缓存穿透了
  6. 事件中心监控,截图中还没加,这个展示最近5分钟的事件,包括操作和系统事件,比如数据库是否有重启或者配置变更,是否有创建新索引,是否有服务发布或者配置发布等,这个需要建立事件中心,如果看到最近有数据库重启或者创建索引之类的事件,就可以优先考虑是对应操作导致的问题。
排查方式

其实上面介绍了一些问题排查方式了,这里统一汇总下

  1. 查看机器节点的cpu数据,如果某一台机器的cpu很高,那这台机器上的服务实例可能都有问题,需要首先想办法降低机器cpu,比如将一个服务实例迁出这台机器,或者扩容机器
  2. 查看pod节点的cpu throttling数据,如果某一个pod的cpu throttling比较高,说明pod的cpu不够用,已经被k8s限制cpu的使用了,服务实例会出问题,此时考虑临时扩容容器的cpu limit
  3. 查看java和nginx的异常数据,监控中展示最近几分钟的java和nginx的异常数据,这个可以看出服务现在在报什么错,说不定就能一下定位到问题的原因
  4. 查看DeploymentError,如果有服务实际数量一直比期望数量少,可能是服务被打挂了,一直在重启,此时可以考虑扩容服务实例数量
  5. 查看慢sql,如果突然有很多慢sql,则代表是数据库层面出了问题,优先从慢sql下手排查问题,确认是代码的sql有问题,还是数据库性能不足等问题。
  6. 查看事件中心消息,事件中心会收集最近几分钟的所有人工操作,云服务提供商的事件,比如要是发现有个mysql重启事件,就能一下定位原因。

三、指定服务深入排查

在前两步中,要是能确定问题服务,那我们就可以针对对应服务进行深入排查,如果有多个服务都有问题,那我们可以找一个核心的服务先深入排查,然后顺藤摸瓜找出问题服务。这里主要使用链路追踪系统,比如skywalking或者OpenTelemetry等,下面是一个示例:

4.jpg

排查方式
  1. 服务的问题可能涉及应用层和数据库层两个方面,我们先从数据库层开始看,这部分比较简单,先通过之前介绍的慢sql和事件中心查看,是否有慢sql或者创建索引等容易阻塞整个表的事件,如果有的话就优先解决,如果没有的话就进入应用层的问题排查。
  2. 针对服务的所有服务实例,先解决资源的问题,查看服务实例所在的服务器是否有cpu高,io高等资源问题,或者服务实例的容器是否有cpu资源瓶颈,如出现cpu throttling高等,先通过扩容或者迁移解决资源上的瓶颈。
  3. 如果资源的瓶颈已经解决,但是问题依旧存在,此时需要针对服务本身进行排查。这里一般分为两种情况,一个是请求太多,服务实例来不及处理,一个是请求处理太慢导致请求堆积,从而处理失败。 这里需要用到链路追踪监控用于 查看一段时间内的最慢请求。需要注意的是,链路追踪系统需要记录所有低于一定阈值的慢请求,避免数据不全。
  4. 如果请求处理时间都很快,没有比较慢的请求,那考虑是请求数超出了服务实例的处理能力,优先考虑增加服务实例进行扩容。这里同时也可以看下java的jvm监控,确认是否有jvm回收时间长的问题,这个也会导致处理能力降低。
  5. 如果有很多请求比较慢,可以通过链路追踪的功能查看是哪个步骤执行的比较慢,从而进一步进行排查对应步骤,比如某个下游服务比较慢,或者某段函数执行慢等。
  6. 如果是下游服务比较慢,那就继续去查对应服务。 如果是某段函数执行比较慢,就需要通过代码逻辑进行排查,必然时可以通过arthas协助排查java应用的问题,包括使用trace命令查看方法调用链耗时,使用profiler命令导出cpu火焰图进行分析(排查服务实例的cpu使用率高的原因时都使用此方法),使用thread进行线程阻塞分析等。

总结

这里统一整理下流程:

  1. 全局态势感知 首先通过网关层监控掌握系统整体运行状态,快速识别异常服务节点,明确问题边界。
  2. 关键指标快速止血 通过监控大屏聚焦核心指标(硬件资源、数据库负载、应用性能等),这些指标具有强代表性:
  • 任何一项异常都需立即干预,优先解决以快速恢复服务能力
  • 同时作为系统健康度的基准参考,形成常态化监控机制
  1. 模块深度根因分析 采用分层诊断策略,遵循"资源优先"原则:
  • 第一优先级:资源瓶颈排查 确认CPU、内存、IO等资源是否充足,避免因资源不足导致的延时假象(如CPU争用引发方法执行时间被动拉长)
  • 第二优先级:异常事件定位 通过异常中心快速捕获错误日志、告警事件,明确故障点
  • 最终聚焦:延时分解归因 结合链路追踪系统,将总延时拆解为服务调用链各阶段耗时,锁定真实性能瓶颈环节