openresty监控

146 阅读8分钟

介绍

这篇文章主要讲解了openresty的监控界面,包括监控界面的安装,展示,以及使用。这里推荐的openresty的监控主要有两个,一个是qps,状态码,upstream连接数等nginx指标的监控大屏,还有一个是lua的异常日志的监控展示。前者让我们可以掌握nginx整体的健康状态,后者则从业务角度告诉我们,当前什么在出错。

成果展示

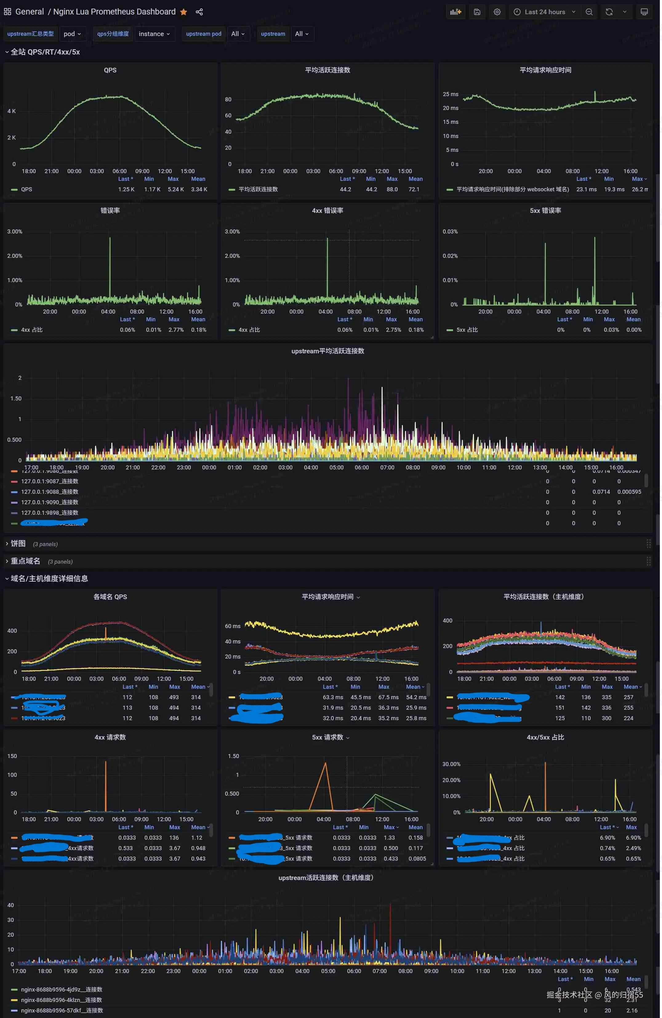
这里贴一下grafana最终展示出来的监控效果

监控大屏

openresty_1.jpg

异常监控

openresty_2.jpg


监控大屏

这个监控大屏主要是通过openresty的prometheus库来收集数据的,有兴趣的可以看下这个官方文档 github.com/knyar/nginx… 。这个库里面提供了一些功能的函数,可以通过这些函数导出自己感兴趣的指标并展示,本文就额外导出了nginx中的upstream的连接数这一指标,用于协助排查问题。当然,这个库已经默认导出了qps,连接数,延迟等重要信息。

安装

首先从这个git项目获取库文件进行安装: github.com/knyar/nginx… ,需要注意的是,这个库文件生效的前提是需要nginx已经安装了ngx_lua模块,不过对于openresty来说,这是自带的,不需要额外安装。然后可以通过以下步骤进行安装:

  1. 将git项目中的prometheus.lua,prometheus_keys.lua,prometheus_resty_counter.lua 这几个库文件放置到lua的lua_package_path 指向的文件路径
  2. 在nginx项目启动时初始化prometheus库,即在nginx.conf配置文件中增加以下内容:
lua_shared_dict prometheus_metrics 10M;
lua_package_path "/path/to/nginx-lua-prometheus/?.lua;;";

init_worker_by_lua_block {
  prometheus = require("resty.prometheus").init("prometheus_metrics")

  metric_requests = prometheus:counter(
    "nginx_http_requests_total", "Number of HTTP requests", {"host","upstream", "status"})
  metric_latency = prometheus:histogram(
    "nginx_http_request_duration_seconds", "HTTP request latency", {"host","upstream"})
  metric_connections = prometheus:gauge(
    "nginx_http_connections", "Number of HTTP connections", {"state"})
}

log_by_lua_block {
  local upstream = require "ngx.upstream"
  local success, name = pcall(upstream.current_upstream_name)
  local upstream_name
  if success then
      upstream_name = name or "nginx"
  else
      ngx.log(ngx.INFO, "success is false, name is ", tostring(name))
      upstream_name = ngx.var.upstream_addr or "nginx"
  end
  metric_requests:inc(1, {ngx.var.server_name,upstream_name, ngx.var.status})
  metric_latency:observe(tonumber(ngx.var.request_time), {ngx.var.server_name,upstream_name})
}

3. 增加一个路由,将nginx的监控数据导出,支持prometheus抓取,可以在nginx.conf中增加以下配置:

server {
  listen 9145;
  allow 192.168.0.0/16;
  deny all;
  location /metrics {
    content_by_lua_block {
      metric_connections:set(ngx.var.connections_reading, {"reading"})
      metric_connections:set(ngx.var.connections_waiting, {"waiting"})
      metric_connections:set(ngx.var.connections_writing, {"writing"})
      prometheus:collect()
    }
  }
}

4. 上面几个事官方的安装步骤,我这里加了一个导出upstream信息的路由,可以写在/metrics 这个路由下面

location = /upstreams_metrics {
            default_type text/plain;
            content_by_lua_block {
                local concat = table.concat
                local upstream = require "ngx.upstream"
                local get_servers = upstream.get_servers
                local get_upstreams = upstream.get_upstreams
                local get_primary_peers = upstream.get_primary_peers

                local us = get_upstreams()
                for _, u in ipairs(us) do
                    local srvs, err = get_primary_peers(u)
                    if not srvs then
                        ngx.say("#failed to get servers in upstream ", u)
                    else
                        for _, server in ipairs(srvs) do
                            local message = string.format('nginx_upstream_conn_total{upstream="%s",server="%s"} %s',tostring(u),tostring(server.name),tostring(server.conns or 0))
                            ngx.say(message)
                        end
                    end
                end
            }
        }

5. 这里nginx就可以把监控数据导出了,接下来需要配置prometheus抓取这部分数据,这里分为两种情况,如果是部署的prometheus实例的话,可以直接抓取对应nginx实例的端口

- job_name: 'nginx-moniter'
  static_configs:
  - targets: ['10.10.1.123:9145']
    labels:
      exporter: 'nginx'

6. 如果是使用k8s部署的nginx,并且prometheus是使用operator部署的,那可以通过如下方式导出

k8s的nginx service配置:

apiVersion: v1
kind: Service
metadata:
  name: nginx
  labels:
    name: nginx
    group: default
spec:
  type: ClusterIP
  ports:
    - name: metrics
      port: 9145
      targetPort: 9145
      protocol: TCP
  selector:
    name: nginx
    group: default
    
    
k8s的nginx的deployment记得在配置中加下端口:

containers:
  ports:
    - containerPort: 9023


最后是prometheus的serviceMonitor的配置:

apiVersion: monitoring.coreos.com/v1
kind: ServiceMonitor
metadata:
  name: nginx
  namespace: monitoring
  labels:
    app.kubernetes.io/component: monitor
spec:
  endpoints:
  - port: metrics
    path: /metrics
    interval: 30s
  - port: metrics
    path: /upstreams_metrics
    interval: 30s
  namespaceSelector:
    matchNames:
    - default
  selector:
    matchExpressions:
    - key: name
      operator: In
      values:
        - nginx

7. 这样prometheus就抓取到nginx的监控数据了,接下来的就是在grafana中配置大屏进行展示,这个可以在grafana dashboard网页上找喜欢的界面,比如10223这个id,我这边是使用原始的界面然后改造了下,可以通过此链接下载json文件,需要的可以在grafana的导入按钮中输入json格式的数据来导入界面。

使用介绍

安装完之后,就可以看到上面成果介绍中的nginx监控大屏的效果了,他可以同时监控多个nginx实例,上半部分的全站监控数据,展示了所有nginx实例汇总过后的qps,连接数,错误数,延迟等信息,下半部分是按照主机维度或者pod维度汇总的对应数据。下面简单的介绍下:

qps: 可以用于查看每秒的请求数,确认是否有突增请求

平均活跃连接数: 用于查看客户端的连接数,如果突增,可能是内部处理慢了,需要查看是否有瓶颈

平均请求响应时间: 用于查看响应时间,如果太高,说明客户体验会收到严重影响,需要进行排查

5xx错误率: 500状态码的占比,这个值升高的话,说明服务器内部出现了问题,无法处理请求,可以针对这个值增加监控预警,及时发现问题并处理

upstream平均活跃连接数: 展示了以upstream来进行汇总的活跃连接数量,如果某个曲线比较高,说明对应的后端服务器处理慢,导致连接池溢出了,需要进行处理。需要注意的是,这里的前提是使用nginx的upstream来代理后端,并且启用keepalive 这个配置的连接池功能,这也是推荐的做法,能通过复用后端代理连接提高性能。

监控大屏设置了几个选项,这里也介绍下:

upstream汇总类型: 用于设置下半部分的upstream活跃连接数,可以通过设置为pod来查看每个nginx实例的汇总代理连接数,如果这个值突增,那代表对应的nginx实例的后端代理有问题,可以使用upstream选项来查看是哪个后端服务组有问题 qps分组维度: 用于设置下半部分的各个指标的分组维度,由pod和instant两种选项,分别按照nginx实例或者主机汇总,在出现突增情况时,可以用于确定是哪个实例有问题。 upstream pod和upstream: 用于指定某个实例或者后端代理来查看对应数据

排查问题方式

推荐可以先看下上半部分的整体数据,确认集群是否正常,然后再查看下半部分,确认出问题的实例。

出问题的维度有两种,一种是部分nginx实例有问题,此时可以通过按照pod分组查看监控找到问题实例,还有一种是某个后端代理服务有问题,此时可以通过upstream分组查看出问题的具体后端服务。

如果是某个后端服务有问题,比如处理请求很慢,就会出现nginx中的对应的后端代理连接数激增,然后因为连接数太多,导致nginx整体出现cpu使用率高,服务报错等情况,通过这个upstream连接数的监控就可以识别出 有问题的后端服务,快速查出问题。


异常监控

异常监控是指在使用lua处理请求时,如果有值得需要注意的情况,可以使用error级别进行打印,同时通过日志收集系统将error级别的日志过滤出来,导出到prometheus中作为监控。 这样,业务的lua异常和系统的异常就都导入到prometheus中了,可以通过查看这部分最新的数据来排查当前系统是否有问题,也可以通过增加监控来及时发现问题。

关于此部分,也可以查看笔者的另一篇文章监控利器:java异常监控,这篇文章具体介绍了导出java异常监控的优势和实现方式。

安装
  1. 可以在需要关注的地方手动加入打印,使用error级别的日志打印,如 ngx.log(ngx.ERR, "there is an error")
  2. error级别的日志在打印时会自带[error]的字符,在日志收集端将nginx日志中带有[error]字符的日志统一转存到一个文件,这个文件中的日志就都是error日志,包括用户打印的和nginx的系统异常日志。
  3. 使用mtail解析异常日志文件,将nginx的异常日志导出到prometheus中
  4. grafana增加界面显示最新的nginx异常,这是json文件的链接,可以通过复制json文件的内容,在grafana的导入界面导入。
使用方式

可以在界面直接查看,根据选择的日期区间,会显示指定时间范围内的nginx异常。这个监控主要有三种用法:

  1. 在prometheus中增加监控规则,当某一时刻突然出现很多异常时触发报警,用于及时发现问题
  2. 在排查nginx的问题时,查看此监控,可能会发现一些系统异常,说不定就能直接找到问题原因
  3. 在排查问题结束后,查看此监控,只有确保这个监控中的最近几分钟已经确实没有新异常了,才能大概率说明nginx的问题被解决了,只要还有不断地新增异常,说明问题并未彻底解决。

结语

以上就是这篇文章的内容,主要介绍了两种openresty的监控方式,希望对大家监控和排查nginx问题有帮助。