【埋点分析系统】初次选型的实用指南(附开源解决方案)

91 阅读5分钟

很多产品团队在成长过程中都会遇到同一个问题:

我到底该不该做埋点?如果要做,第一套埋点分析系统该怎么选?

第一次选型的时候,很多团队会踩坑:买了系统没用上、或者只做了简单统计,后期发现完全不能支持产品决策。

本文会帮你从零理解埋点分析系统、选型要点和落地方法,并提供一个开源参考方案-ClkLog。它支持完整的事件采集、路径分析和用户行为分析,同时可私有化部署并进行二次开发,适合初次尝试和长期建设数据能力的团队。

 

一、第一次选型为什么很关键

埋点分析系统不是一次性工具,而是团队长期数据能力的基础。

如果第一次没选好,后续容易出现问题:

● 埋点零散,数据口径不统一

● 系统依赖厂商,迁移和成本高

● 用户量上去后性能或费用失控

● 想接入更多内部数据中台等系统,平台不支持

所以第一步就选对方向,比用再贵的系统更重要。

 

二、什么是埋点分析系统?

1. 埋点到底是什么?

简单来说,埋点就是记录用户关键行为的动作,收集数据的手段:

● 点击按钮、提交表单、使用功能

● 页面访问、关键转化节点

这些数据会被收集、存储,用来分析用户到底怎么用产品。

 

2. 用户行为分析系统是什么?

利用埋点收集的数据,帮团队理解用户行为并指导决策的工具:

● 数据采集:从埋点获取事件和属性

● 数据存储:把所有事件和用户信息存下来

● 分析能力:事件分析、路径分析、漏斗分析、留存分析

● 可视化:做成报表和看板,让数据更直观

目标是辅助产品和业务决策,而不是单纯“看数字”。

 

三、初次选型前,必须明确的5个问题

在对比产品之前,建议团队先明确以下问题:

当前阶段是什么?

● 早期阶段:验证产品方向,关注核心功能使用情况

● 增长阶段:关注转化、留存、用户路径

● 成熟阶段:精细化用户运营与分层分析

阶段不同,对系统要求差别很大。

 

是否具备长期技术维护能力?

● 有技术团队:可考虑 私有化部署/开源方案

● 技术资源有限:建议使用低维护成本方案

如果系统无法被团队掌控,长期成本会非常高。

 

是否对数据安全有要求?

● 金融、政企、ToB产品:数据安全优先

● ToC、互联网产品:上线速度更重要

这直接决定是否需要私有化部署

 

未来业务会不会越来越复杂?

第一次选型决定了:

● 能否支持用户规模的增长

● 是否能增加分析模型

● 能否和BI、数据中台集成

忽略这些,后续改造成本会很高。

 

四、初次选型需关注的产品能力

数据采集稳定、可控

● SDK是否成熟、是否支持多端(Web / App / 小程序 / 鸿蒙)

● 事件与属性是否可自定义

事件分析与路径分析

● 访问统计、行为路径、漏斗、关键节点流失

用户维度分析能力

● 业务用户关联,提高用户行为分析的准确性

● 用户标签与属性、用户分群、用户行为关联分析

私有化部署能力

● 即使现在不需要,未来可能用得到

系统可扩展性与集成能力

● 支持BI 系统、内部账号体系、数据中台

成本可控

● 采购成本、运维成本、学习成本、二次开发成本

 

五、方案对比:开源 vs SaaS

开源方案

● 优点:数据完全可控、可自定义、可扩展

● 缺点:前期部署与维护需要技术投入

● 适合团队:希望长期掌控数据、具备技术能力

SaaS方案

● 优点:快速上线、无需运维

● 缺点:数据依赖厂商,扩展受限

● 适合团队:初期验证产品、技术资源有限

ClkLog开源方案简介

● 提供完整的事件分析、路径分析、漏斗分析

● 支持私有化部署、数据自控

● 可根据业务需求进行二次开发和扩展

● 适合初次选型、希望建设长期用户行为分析能力的团队

● Gitee、GitHub可获取源码,提供社群和文档技术支持

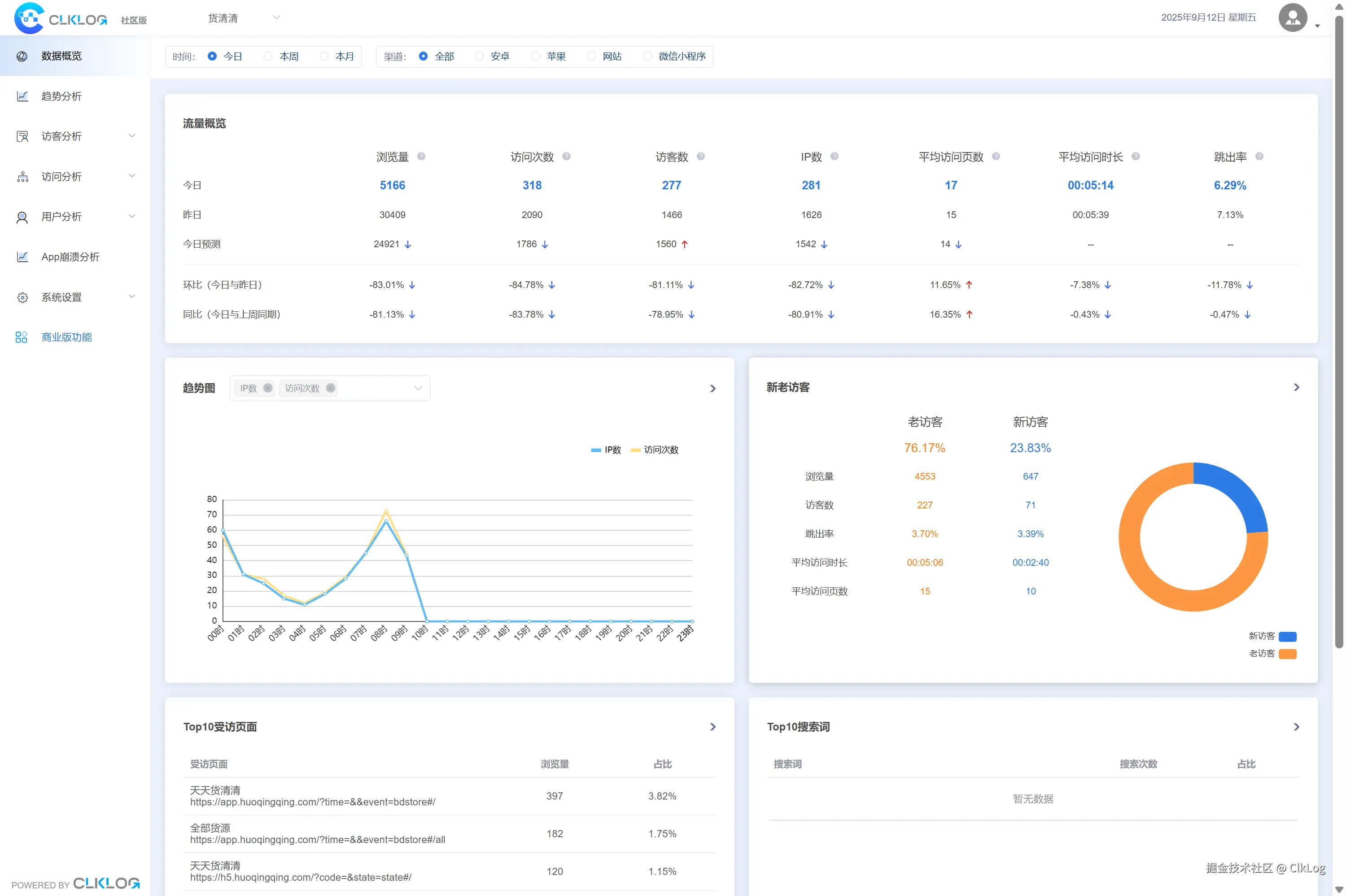
1 (1).png

提示:第一次选型不建议为了省事而完全依赖 SaaS,可优先考虑可扩展、可控的开源方案

 

六、第一次实施埋点的建议

不要追求“大而全”

先解决核心需求,再逐步扩展

✅ 数据能力要可持续

埋点不是一次性任务,而是长期工程

✅ 把选型当成能力建设

系统只是工具,团队对数据的理解和使用才是核心

总结:

第一次选型埋点分析系统,本质上是在为未来的产品决策打基础。

于希望自主可控、长期可扩展地建设用户行为分析能力的团队,ClkLog开源方案是一个值得考虑的选择。