国产开源 | ClkLog 埋点与用户行为分析一体化解决方案

233 阅读4分钟

在数字化成为企业核心竞争力的时代,自建埋点系统与用户行为分析平台已逐渐从“选配项”变成“基础设施”。相比传统 SaaS 分析工具,可私有化部署、可无限扩展的开源方案越来越受到企业青睐。

ClkLog作为国产开源产品,为企业提供了一套从数据采集、存储、分析到可视化的一体化解决方案,它是真正自主可控、完全开放的产品。

ClkLog既能满足初创团队快速搭建埋点系统的轻量需求,也能支撑大型企业构建更专业的用户行为分析体系,兼容跨端采集、事件分析、漏斗分析、用户分群与画像等高阶运营场景。

本文将从产品价值、核心能力、架构设计、行业场景全方位介绍 ClkLog。

一、  ClkLog核心优势

1.  完全自主可控:

● 100%源码交付

● 数据全部落地在企业自己的数据库

● 可对接自建数仓,实现统一数据资产管理

对政府、金融、运营商等数据合规要求极高的行业非常友好。

 

2.  可私有化独立部署:

● 支持私有化、公有化、本地化部署

● 无接入项目数量限制、无数据量限制

 

3.  技术架构开放且可扩展

● 支持 ClickHouse / Doris(研发中)

● 事件结构可二次扩展

● 可整合现有业务系统、BI系统或数据中台

 

4.  多端SDK完整覆盖

● Web / H5

● Android / iOS

● 微信小程序

● HarmonyOS(自研鸿蒙SDK)

● uni-app / ReactNative / Flutter 等可接入

覆盖绝大多数应用形态。

 

5.  全链路用户行为分析能力

从访问流量 → 自定义事件 → 用户分群 → 用户画像都能在一个平台上完成

 

二、ClkLog核心能力

1.全端用户行为埋点采集

● 使用神策开源 SDK + 自研鸿蒙SDK

● 支持自动采集与自定义事件

 

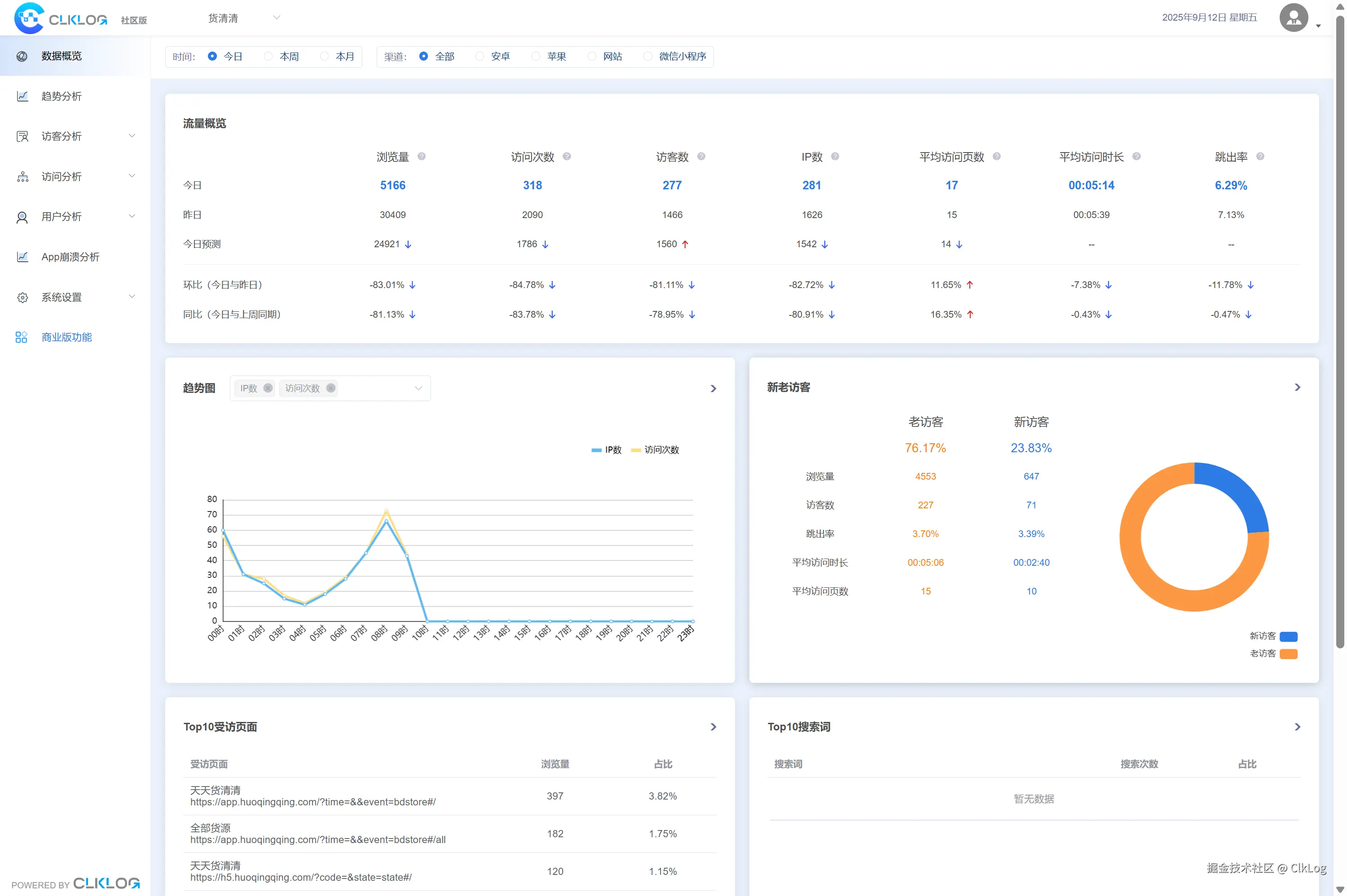
2.基础访问分析(社区版起提供)

适合初期搭建埋点系统的团队,支持:

● PV / UV

● 页面访问情况

● 来源渠道分析

● 设备、地域、终端分布

● 新老访客

● 回访情况

帮助企业快速建立数字化运营的基础监控能力。

封面.jpg

 

3.专业级事件分析(专业版起提供)

适合产品经理、运营团队进行深度分析:

● 社区版分析能力的加强扩展

● 实时访问/数据汇总

● 多维自定义事件分析

● 自定义漏斗分析

● 基础版用户画像

● 用户行为序列分析(研发中)

帮助企业判断功能效果、运营成效与核心指标变化。

4241765523702_.pic_hd.jpg

 

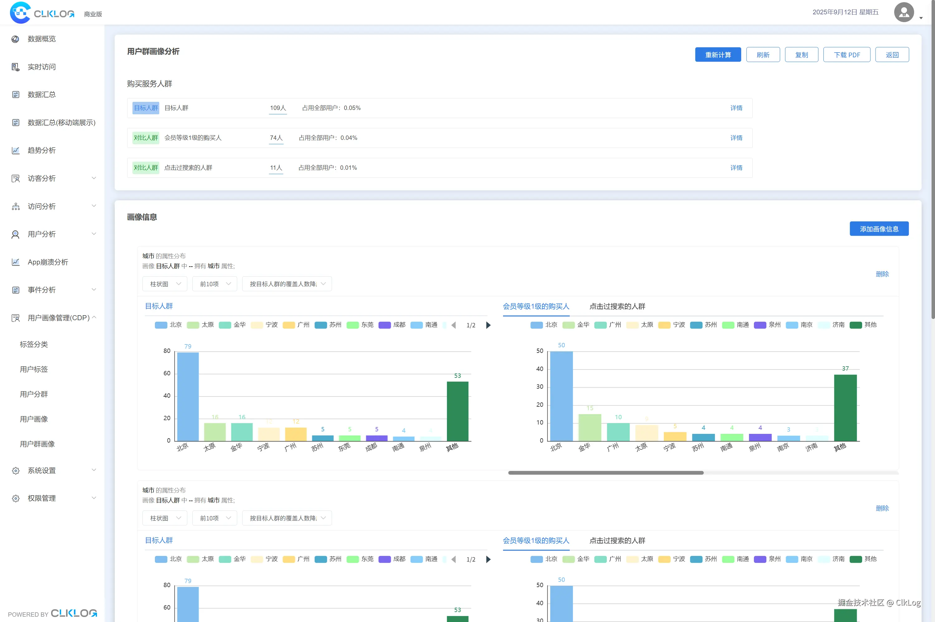
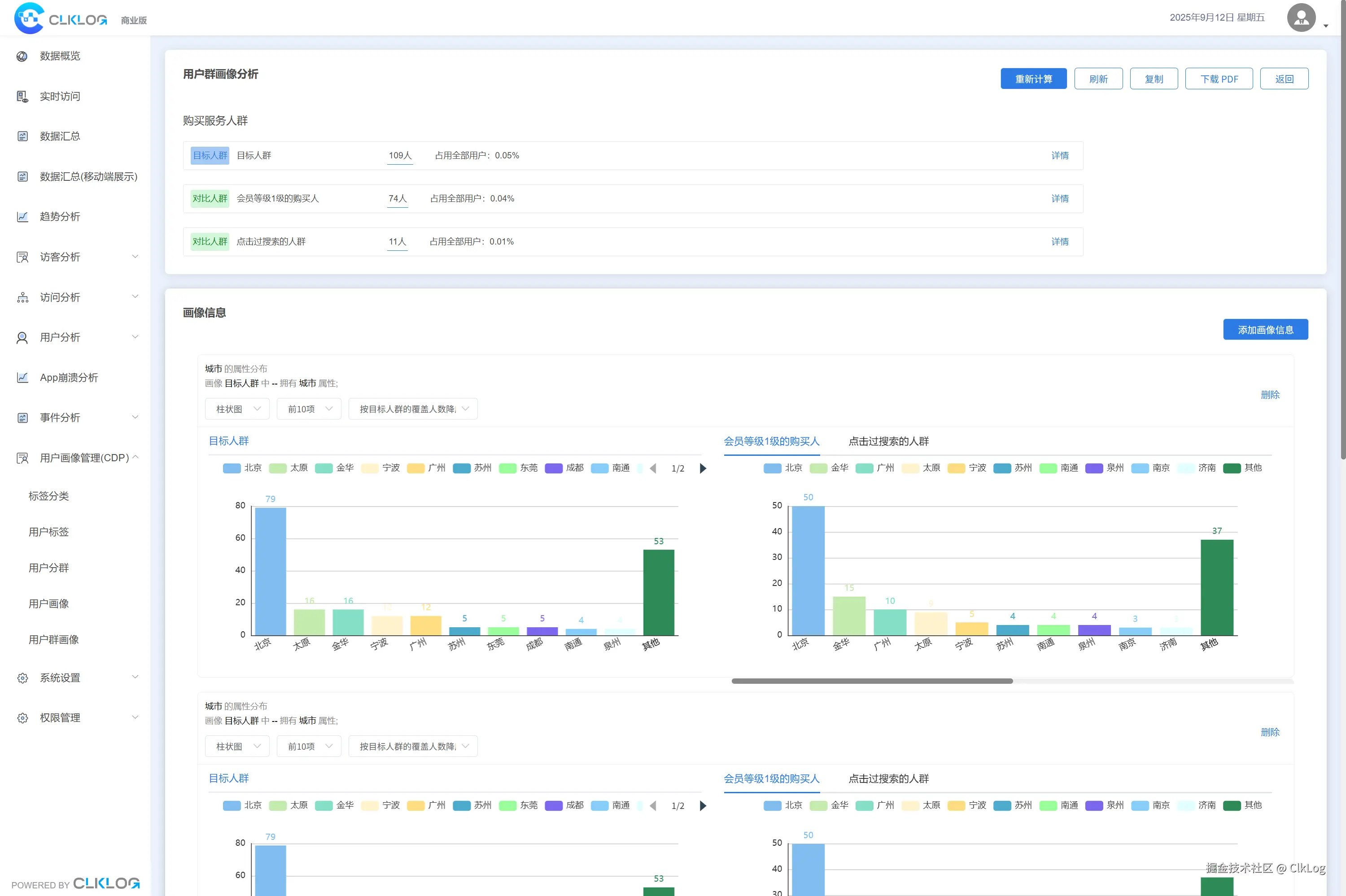
4. 高级用户画像分析(企业版起提供)

企业往往需要对用户进行更细致的分层与管理:

● 用户标签(基于用户属性/事件/行为序列打标签)

● 用户分群

● 用户个人画像

● 用户群画像

● 群画像对比

帮助企业沉淀用户资产,实现精准运营、营销自动化以及更高价值转化。

4251765523703_.pic_hd.jpg  

5. 埋点与元数据管理

● 项目管理

● 元数据(事件/属性)管理

● 日志查询

适合企业多项目、多终端、多业务线的埋点治理需求。

4261765523704_.pic_hd.jpg  

6.数据管理与权限管理

支持企业级访问安全控制:

● 菜单管理

● 账号与角色管理

● 项目角色权限配置

适配企业内部多部门协作需求。

4271765523705_.pic_hd.jpg

 

三、ClkLog 技术架构

ClkLog 整体架构优势:

● 采集层:支持主流前端应用用户行为数据采集

● 传输队列:合理利用KafKa分布式消息系统优势

● 数据处理层:“校验->清洗->入库”全流程自主控制

● 存储层:支持ClickHouse/Doris(研发中)数据库

● 可视化层:内置成熟分析模型,开箱即用

ClkLog 支持分布式部署与集群化服务架构,可实现高可用与水平扩展,同时能够灵活对接企业现有中台与BI体系,构建统一且可持续演进的数据分析能力。

 

四、ClkLog可以用于哪些场景?

1.ClkLog在以下行业均有落地案例:

● 金融/银行/保险/法律

● 大型媒体/教育

● 医疗/药企/汽车

● 内容平台/直播平台

● 游戏/物流/工业制造

 

2.ClkLog典型业务场景包括:

● 产品功能优化(提升功能使用率、体验与业务指标)

● 用户运营分析(提升转化、留存、付费与粘性)

● 内部系统规范审核(适用于B端后台、企业内部平台、政企系统)

 

五、开始使用ClkLog

您可以根据业务与功能需求选择ClkLog版本:

● 社区版(AGPL3.0/商业授权): 初级自建入门,实现基础访问分析

● 专业版(商业授权):需要事件分析与多维运营数据的团队

● 企业版(商业授权):需要用户资产沉淀与精细化运营能力

 

您可以在官网clklog.com获得源码、技术文档、Demo体验、产品介绍等。