🚀 2025 年 11 月 GitHub 十大热门项目排行榜 🔥

11,206 阅读8分钟

欢迎来到 2025 年 11 月 GitHub 热门开源项目排行榜!本期榜单横跨本地化生产力工具AI Agent 可训练化自动化安全测试舆情智能分析跨平台硬件解放浏览器 AI 自动化私有化 CRM等前沿领域。这十个项目代表了当下最火热的三大趋势:Agent 从“能用”到“可训练”隐私与本地优先全面回归AI 原生自动化席卷一切重复性工作。它们正推动开源从实验玩具快速迈向生产级刚需。

  1. Yaak

    🌟 Star 数:16.7K+

    📦 一款隐私优先、跨平台的桌面 API 客户端

    Yaak.png

    Yaak 是专为开发者打造的完全本地化 API 客户端,支持 REST / GraphQL / WebSocket / SSE / gRPC 全协议栈。基于 Tauri + Rust + React 构建,轻量极速、无遥测、无云依赖,彻底取代 PostmanInsomnia

    • 多协议 & 一站式:一个工具搞定所有 API 调试场景
    • 导入兼容强:完美支持 Postman / Insomnia / OpenAPI / Swagger / cURL 一键迁移
    • 隐私 + 本地优先:所有请求、密钥、环境变量永不上云,无需账号
    • 版本控制友好Collections 直接映射为文件夹,天然适配 Git 管理
    • 轻量跨平台macOS / Windows / Linux 统一体验,启动秒开

    💡 Yaak 适合极度重视隐私与数据安全的前后端开发者、多协议 API 重度用户、希望用 Git 管理接口文档的团队。

    👉 立即体验GitHub

  2. Agent Lightning

    🌟 Star 数:9.4K+

    ⚡ 微软研究院开源:让任何 AI Agent 一键可训练、可进化

    agent-lightning.png

    Agent Lightning 让现有 AgentLangChainAutoGenCrewAI、甚至手写 Agent)几乎不改代码即可接入强化学习、提示优化、微调等训练闭环。

    • 兼容任意框架:不挑框架、不挑实现方式
    • 零侵入接入:几行 tracer 即可收集训练数据
    • 支持复杂场景:多 Agent、长交互、工具调用全覆盖训练
    • 多种优化手段RL / 自动提示优化 / 监督微调全都有
    • 动态闭环训练Agent 执行时自动生成可学习数据并迭代

    💡 Agent Lightning 适合想把 Agent 从“能跑”进化到“会学”的 AI 工程师、研究者及多代理系统开发者。

    👉 立即探索GitHub

  3. Strix

    🌟 Star 数:16.5K+

    🔐 AI 驱动的自动化渗透测试与漏洞验证平台

    Strix.png

    Strix 通过 AI 黑客代理模拟真实攻击者,自动发现、验证漏洞并生成 PoC 与修复报告,假阳性极低,可直接嵌入 CI/CD

    • 真实 Exploit 执行:不仅扫描,还真正跑攻击链验证漏洞
    • 完整工具链:浏览器自动化、代码执行环境、HTTP 代理全内置
    • 自动生成 PoC + 可操作修复建议报告
    • 天生适配 DevSecOps:支持 GitHub Actions 一键集成

    💡 Strix 适合安全团队、DevSecOps 工程师、想在部署前自动拦截漏洞的后端开发者。

    👉 立即体验GitHub

  4. TrendRadar

    🌟 Star 数:37.8K+

    📡 多平台热点聚合 + AI 驱动舆情/趋势分析工具

    TrendRadar.png

    TrendRadar 实时抓取 35+ 平台热点,通过 AI 分析热度变化、生命周期、跨平台传播,支持自定义关键词与多种推送方式。

    • 多平台热点聚合:抖音、微博、小红书、知乎等 35+ 源
    • 智能筛选 + 趋势分析:热度曲线、生命周期、持续性全维度
    • 多种推送方式Telegram / 企业微信 / 飞书 / 钉钉 / Email 全支持
    • 快速部署Docker 一键启动,无需编程基础

    💡 TrendRadar 适合内容创作者、投资人、公关团队、舆情分析师以及任何想提炼有效信息信号的用户。

    👉 立即探索GitHub

  5. LibrePods

    🌟 Star 数:19.1K+

    🎧 让 AirPodsAndroid / Linux 上解锁完整功能

    librepods-banner.png

    LibrePods 通过逆向与模块化实现,让非苹果设备用户用上 ANC、通透、入耳检测、头部手势、对话感知等全部高端功能。

    • 完整功能还原ANC、通透、自适应、头部手势全支持
    • 多设备自动切换:与苹果生态无缝衔接
    • 支持听觉辅助与个性化音效定制
    • 适配双平台AndroidRoot)与 Linux(模块)两种方案

    librepods-linux.png

    💡 LibrePods 适合拥有 AirPods 但使用 Android/Linux 的用户,尤其是想体验完整降噪与空间音频的折腾党。

    👉 立即探索GitHub

  6. BettaFish

    🌟 Star 数:30.9K+

    🤖 多智能体驱动的全自动舆情分析与报告生成系统

    BettaFish_system_schematic.png

    BettaFish 用多个协作 Agent 完成全网抓取 → 多模态分析 → 自动生成带图表的专业舆情报告。

    • Agent 协作:搜索、内容理解、数据库挖掘、报告生成各司其职
    • 多来源 & 多模态:支持新闻、社交媒体、视频、评论全覆盖
    • 自动报告生成:包含趋势分析、观点总结、情感结构、可视化图表
    • 一键部署Docker 开箱即用,可深度定制

    BettaFish_framework.png

    💡 BettaFish 适合品牌公关、市场研究、媒体监测团队,以及需要快速生成决策级舆情报告的组织。

    👉 立即探索GitHub

  7. NewsNow

    🌟 Star 数:14.9K+

    📡 优雅、实时、多源新闻聚合与阅读平台

    NewsNow.png

    NewsNow 从 40+ 新闻源与社交媒体抓取实时内容,以极简清爽界面呈现,支持自建与跨设备同步。

    • 多源实时聚合:覆盖国内外主流媒体与社交平台
    • 极简阅读体验:界面美观,专注内容本身
    • 智能缓存机制:默认 30 分钟缓存,最快 2 分钟刷新
    • 多方式部署:支持 DockerVercelCloudflare Pages

    💡 NewsNow 适合资讯重度用户、内容创作者、研究者,以及想自建私人新闻中心的开发者。

    👉 立即体验GitHub

  8. Skyvern

    🌟 Star 数:19.4K+

    🤖 用 AI + 计算机视觉自动化任意网页工作流

    skyvern_2_0_system_diagram.png

    Skyvern 用大模型 + 视觉理解自动完成浏览器任务,无需写 XPath,页面改版也不崩。

    • 无需硬编码选择器:通过视觉 + LLM 理解页面布局
    • 通用网页兼容:对未见过的网站也能直接操作
    • 支持复杂流程:登录、填表、下载、批量操作全覆盖
    • 多部署方式:本地 / Docker / 云端 API 任选

    💡 Skyvern 适合需要自动化发票下载、表单提交、批量操作、跨站数据抓取的财务、运营、开发者。

    👉 立即探索GitHub

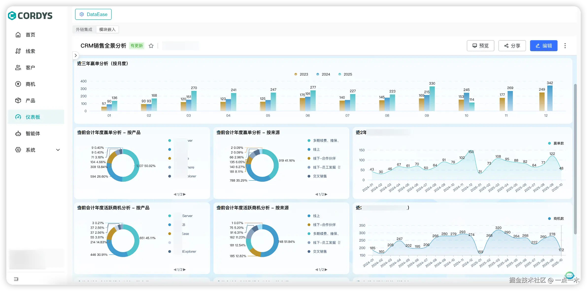
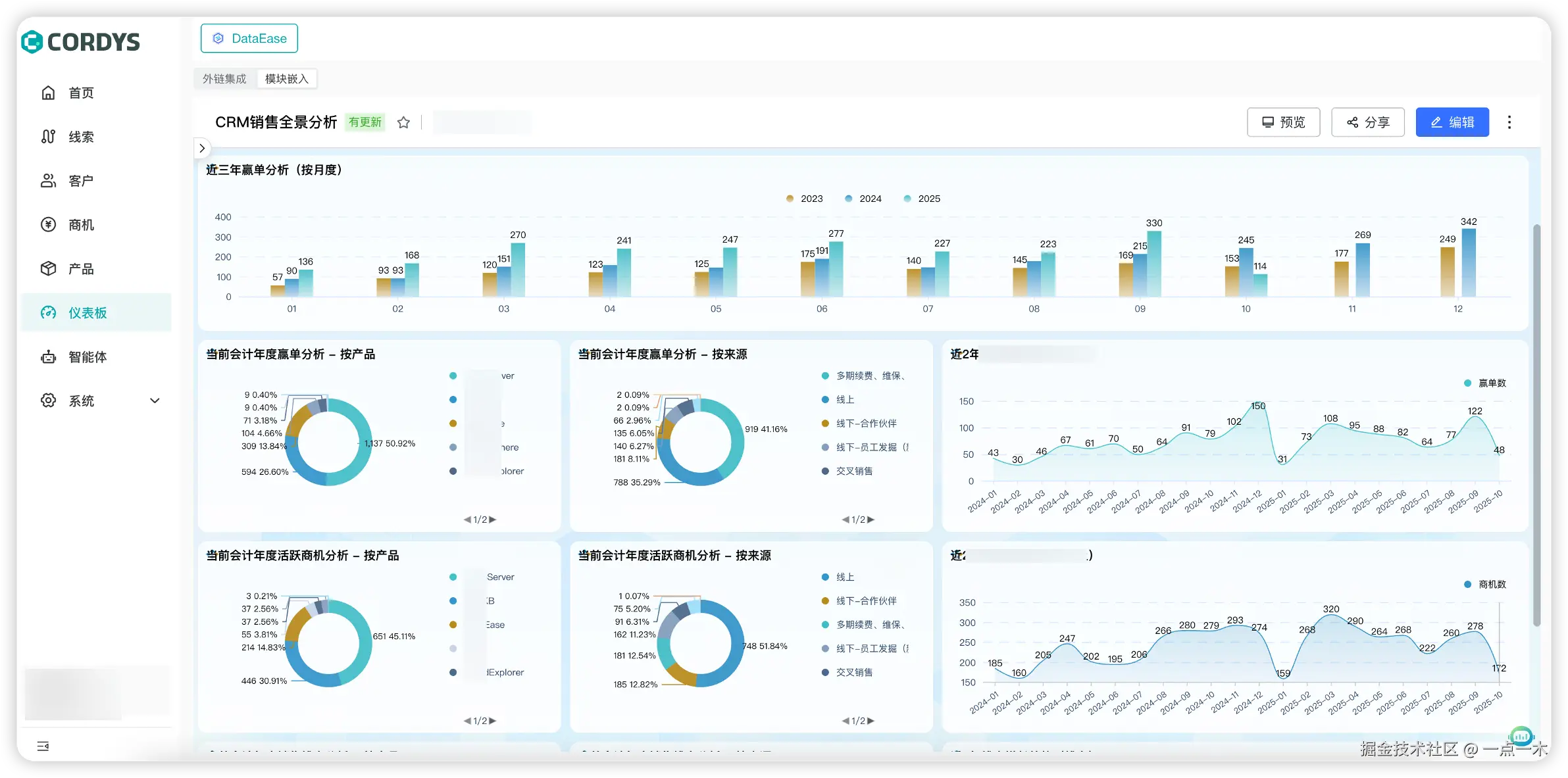
  9. CordysCRM

    🌟 Star 数:1.3K+

    💼 一款开源 AI 驱动的私有化 CRM 系统

    CordysCRM1.png

    CordysCRM2.png

    CordysCRM1Panel 团队打造,覆盖线索→商机→合同→回款全流程,内置 AI 线索评分与自然语言查询。

    • 端到端销售流程:从线索获取到回款执行全覆盖
    • AI + BI 加持:智能线索评分、自动跟进、自然语言查报表
    • 私有化部署Docker 一键部署,所有数据自控
    • 企业协作集成:支持企业微信、钉钉、飞书

    💡 CordysCRM 适合重视数据主权、想摆脱 Salesforce 高昂费用的中小企业与成长型团队。

    👉 立即体验GitHub

  10. Gemini CLI

    🌟 Star 数:85.8K+

    ⚙️ Google 官方开源的终端版 Gemini 2.5 Pro

    gemini-screenshot.png

    Gemini CLIGemini 完整能力带入命令行,支持代码生成、调试、网页搜索、shell 执行,1M 上下文窗口。

    • 终端优先:直接在命令行与 Gemini 对话
    • 多功能工具Google Search grounding、文件操作、shell 命令
    • 超长上下文1 百万 token,适合大型代码库分析
    • 可脚本化:支持非交互模式,完美嵌入 CI/CD

    💡 Gemini CLI 适合终端重度用户、后端开发者、自动化脚本爱好者,以及想把 AI 能力融入工作流的工程师。

    👉 立即体验GitHub

结论

2025 年 11 月的榜单,清晰勾勒出开源世界的三大新主旋律:

  • Agent 可训练化:从静态脚本到自我进化的智能体
  • AI 原生自动化:渗透测试、浏览器操作、舆情分析全面被大模型+视觉重塑
  • 隐私与本地优先:从 API 客户端到 CRM,数据主权正在强势回归

这十个项目不再是炫技玩具,而是真正能落地的生产力武器。未来已来,只是分布在这些 GitHub 仓库里。

📌 喜欢哪个就去点个 Star,每一个 Star 都是对开源最好的鼓励! 📬

欢迎收藏、转发,也欢迎在评论区安利你心中的 12 月黑马~


往期推荐

喜欢本期的热门项目?以下是一些值得一读的往期精彩内容:

  1. 🚀 2024年11月 GitHub 十大热门项目排行榜 🔥
  2. 🚀 2024年12月 GitHub 十大热门项目排行榜 🔥
  3. 🚀 2025年01月 GitHub 十大热门项目排行榜 🔥
  4. 🚀 2025年02月 GitHub 十大热门项目排行榜 🔥
  5. 🚀 2025年03月 GitHub 十大热门项目排行榜 🔥
  6. 🚀 2025年04月 GitHub 十大热门项目排行榜 🔥
  7. 🚀 2025年05月 GitHub 十大热门项目排行榜 🔥
  8. 🚀 2025年06月 GitHub 十大热门项目排行榜 🔥
  9. 🚀 2025年07月 GitHub 十大热门项目排行榜 🔥
  10. 🚀 2025年08月 GitHub 十大热门项目排行榜 🔥
  11. 🚀 2025年09月 GitHub 十大热门项目排行榜 🔥
  12. 🚀 2025年10月 GitHub 十大热门项目排行榜 🔥