服务端和客户端之间接口耗时的差别

248 阅读3分钟

作为一个后端开发人员,在我们的日常工作中经常会给外部提供各种不同的服务端接口,形式各异有http、dubbo、grpc等等。

如果接口使用方客户,某天给你反馈说,你们接口的耗时较高,经常超时。你作为接口提供方,看到自己接口的耗时非常低,系统性能也没有啥压力。这两边的误差如何来解决呢?

现象

接口提供方的99分位耗时如下:

image.png

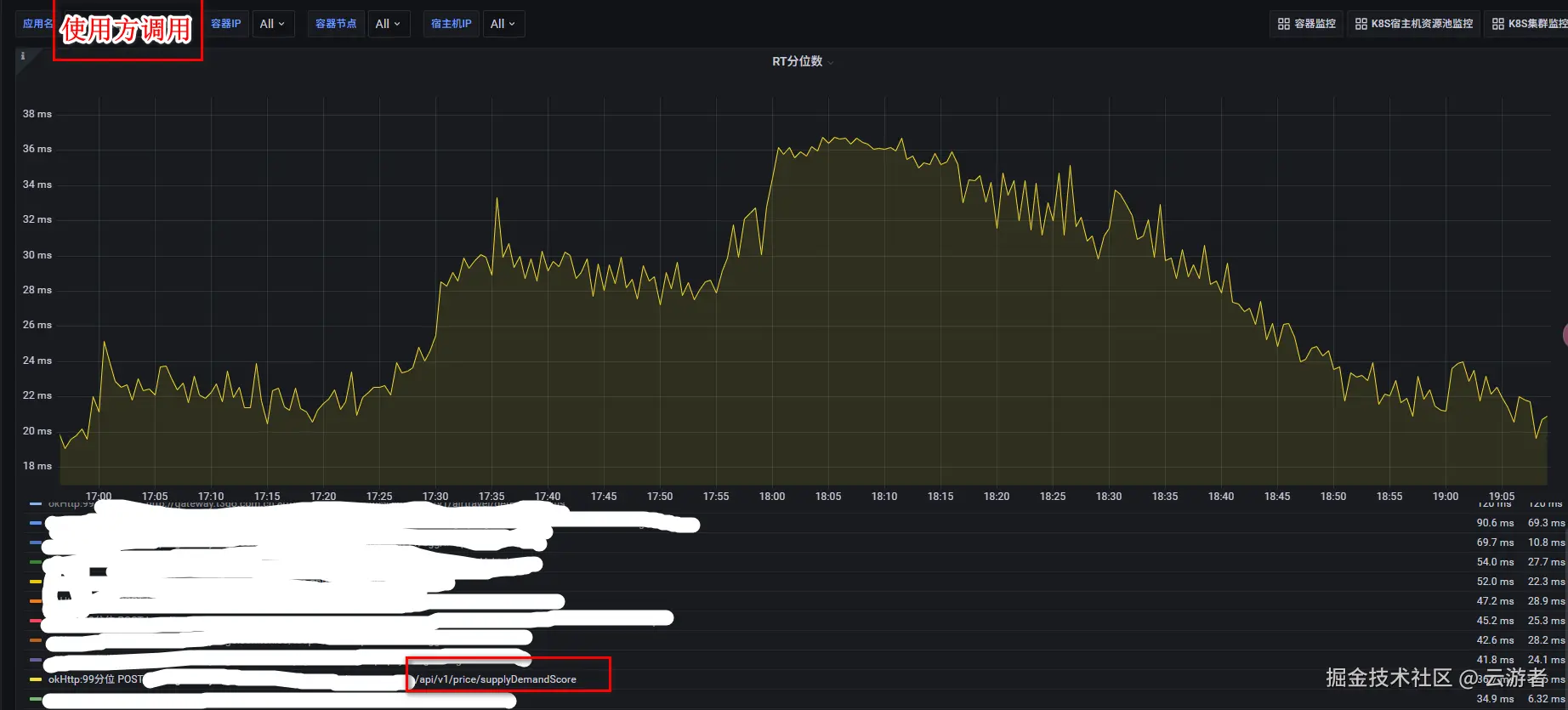
接口使用方的99分位耗时如下:

image.png

接口在服务端99分位的耗时只有5ms,在客户端99分位的耗时却高达35ms,这中间的gap在哪里,我们一步步来一探究竟。

服务端

接口提供方的定义如下:


@RestController
@RequestMapping(value = {"/api/v1/price"})
@Slf4j
public class PriceController {
    
    @Autowired
    private BizService bizService;
    
    
    /**
     * 查询接口
     *
     * @param request request
     * @return Response<> 
     */
    @PostMapping(value = "/supplyDemandScore")
    public Response<?> supplyDemandScore(@RequestBody ScoreRequest request) {
        try {
            return bizService.supplyDemandScoreCal(request);
        } catch (Exception e) {
            log.error(e);
            return Response.createError("查询特征异常");
        }
    }

}

服务端基于Springboot框架,提供RestController接口,使用Grafana来监控接口的99分位耗时。那么服务端的耗时包括哪些部分?

一个请求的完整路径和耗时构成,由以下步骤构成:

  • 客户端发起请求 -> 发送网络传输 -> Tomcat接收请求 -> Spring MVC(拦截器、参数解析)-> Controller方法 -> BizService业务处理 -> 序列化响应 -> Tomcat发送响应 -> 响应网络传输 -> 客户端接收响应

Grafana监控服务端的99分位耗时: 从Tomcat接收请求开始,到 Tomcat发送完结束。

因此 Grafana上看到的服务端99分位耗时 = 请求反序列化 + Spring框架处理 + 业务逻辑执行 + 响应序列化。

客户端

接口调用方的逻辑如下:


/**
 * 调用方封装请求
 * @param url            /网关地址/api/v1/price
 * @param requestBody    请求参数
 * @return ResponseData  返回结果
 */
public <ResponseData> ResponseData postJsonObjectAndGetResponse(String url, Object requestBody, TypeReference<TResponseData> responseDataClass) {
    String requestBodyStr = JacksonUtils.toJsonString(requestBody);
    MediaType mediaType = MediaType.parse("application/json;charset=UTF-8");
    Request.Builder builder = (new Request.Builder()).url(url).addHeader("content-type", "application/json;charset=UTF-8");
    RequestBody body = isBlank(requestBodyStr) ? RequestBody.create(mediaType, new byte[0]) : RequestBody.create(mediaType, requestBodyStr);
    Request request = builder.post(body).build();
    OkHttpClient client = (new OkHttpClient.Builder()).connectTimeout(1000, TimeUnit.MILLISECONDS).readTimeout(1000, TimeUnit.MILLISECONDS).writeTimeout(1000,TimeUnit.MILLISECONDS).connectionPool(new ConnectionPool(1, 1, TimeUnit.MINUTES)).build();
    return client.newCall(request).execute();
}

客户端的耗时 = 客户端请求序列化 + 请求网络传输 + 服务端处理耗时 + 服务端响应网络传输 + 服务端响应反序列化

客户端耗时比服务端增加的流程,来源于如上标记加粗的部分。

如何解决

  • 服务端的99分位耗时约:5ms
  • 客户端的99分位耗时约:30ms
  • (客户端 - 服务端 )的99分位耗时约: 25ms

新增耗时的环节 = 客户端请求序列化 + 请求网络传输 + 服务端响应网络传输 + 服务端响应反序列化

  1. 客户端的序列化和反序列化,这个需要调用方优化暂时不考虑。
  2. 请求网络传输耗时,这个属于网络带宽问题暂时也不好优化。

这个问题没有办法解决了吗?

不是,新增耗时环节缺少了一个统计点: 服务端排队等待处理的时间。如果客户端机器数是服务端机器数的2倍,服务端接口的耗时虽然只有5ms,但是客户端请求的QPS过多达到几万或者几十万,而Tomcat本身的线程数只有200,没有抢占到Tomcat线程的请求就会排队等待。

这个时候水平扩展服务端机器的数量,就可以解决这个问题。把服务端机器数量增加到原来的2倍后,客户端的99分位耗时在高峰期下降到9ms左右。

image.png