【当下最受导师青睐】基于Hadoop+Spark的汽车之家多维数据分析系统 毕业设计/选题推荐/毕设选题/数据分析

74 阅读8分钟

计算机毕 指导师

⭐⭐个人介绍:自己非常喜欢研究技术问题!专业做Java、Python、小程序、安卓、大数据、爬虫、Golang、大屏等实战项目。

大家都可点赞、收藏、关注、有问题都可留言评论交流

实战项目:有源码或者技术上的问题欢迎在评论区一起讨论交流!

⚡⚡如果遇到具体的技术问题或计算机毕设方面需求!你也可以在个人主页上咨询我~~

⚡⚡获取源码主页-->:计算机毕设指导师

汽车之家数据分析系统 - 简介

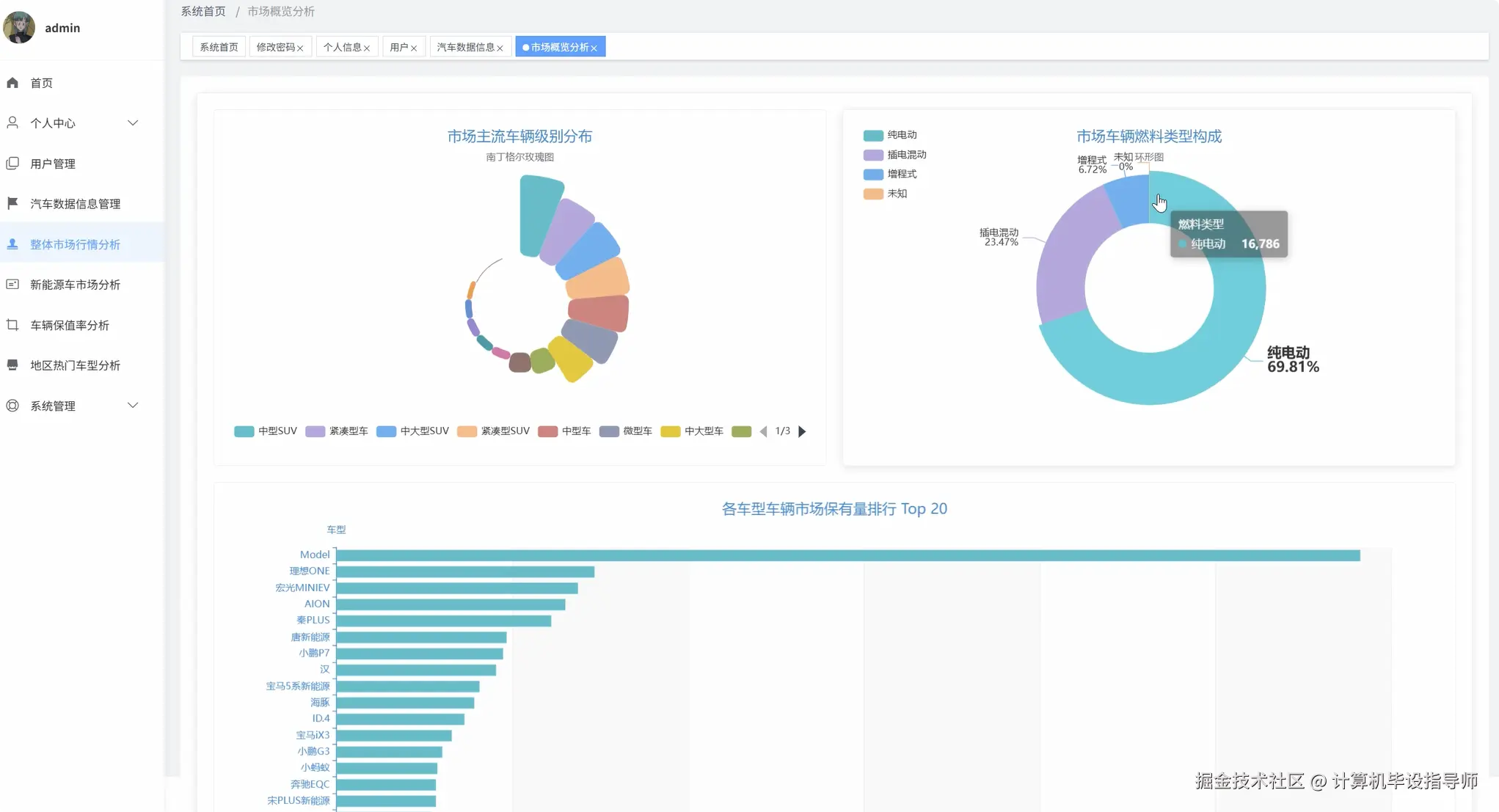
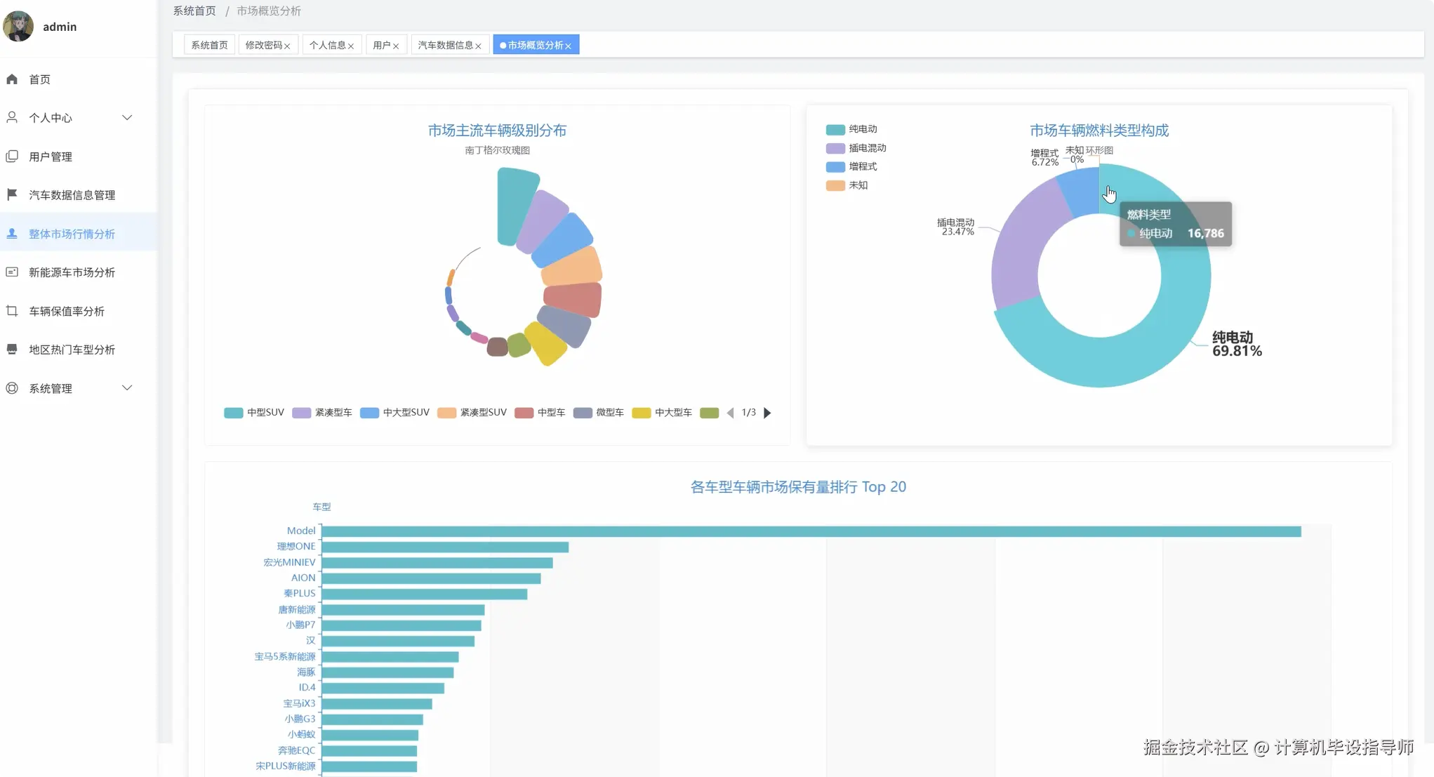
基于Spark+Django的汽车之家数据分析系统是一个集大数据处理与Web展示于一体的综合性数据分析平台。该系统采用Hadoop+Spark作为核心大数据处理框架,通过HDFS分布式文件系统存储海量汽车交易数据,利用Spark SQL和Pandas进行高效的数据清洗、转换和分析计算。系统后端基于Django框架构建RESTful API接口,前端采用Vue+ElementUI+Echarts技术栈实现响应式用户界面,为用户提供直观的数据可视化展示。系统围绕二手车市场进行四个维度的深度分析:宏观市场分析维度涵盖车辆级别分布、燃料类型构成、品牌保有量排行、车龄分布和里程分布特征;价格保值率分析维度通过品牌保值率计算、车龄价格折损、里程价格影响和相关性分析,为用户提供科学的购车决策支持;用户关注热点分析维度从地域角度出发,分析全国城市车源分布、城市平均价格对比、热门车型排行和驱动方式偏好;新能源专题分析维度针对当前市场热点,深入研究不同类型新能源车的市场表现、品牌保值率、续航里程价值体现和电池容量影响。整个系统充分发挥了大数据技术在海量数据处理方面的优势,通过分布式计算实现了对数万条汽车数据的快速分析和实时展示。

汽车之家数据分析系统 -技术

开发语言:java或Python

数据库:MySQL

系统架构:B/S

前端:Vue+ElementUI+HTML+CSS+JavaScript+jQuery+Echarts

大数据框架:Hadoop+Spark(本次没用Hive,支持定制)

后端框架:Django+Spring Boot(Spring+SpringMVC+Mybatis)

汽车之家数据分析系统 - 背景

随着国内汽车消费市场的持续发展和消费观念的转变,二手车交易逐渐成为汽车流通领域的重要组成部分。汽车之家等大型汽车门户网站积累了丰富的车辆交易数据,这些数据包含了价格、车型、地域、车况等多维度信息,为深入了解二手车市场规律提供了宝贵的数据资源。然而,传统的数据分析方法在面对如此庞大且复杂的数据集时显得力不从心,无法充分挖掘数据背后的价值信息。同时,消费者在购买二手车时往往缺乏科学的决策依据,容易受到主观因素影响而做出不理性的选择。市场上缺乏一个综合性的数据分析平台,能够从多个角度对汽车市场进行深度分析,为消费者、经销商和行业研究人员提供有价值的洞察。在大数据技术日趋成熟的背景下,利用Spark等分布式计算框架处理海量汽车数据,构建智能化的数据分析系统成为可能,这为解决上述问题提供了技术支撑。

本课题的研究具有一定的理论价值和实践意义。从技术角度来看,该系统展示了大数据技术在传统行业数据分析中的应用潜力,通过Spark+Hadoop生态系统的运用,验证了分布式计算在处理大规模结构化数据方面的有效性,为类似的数据分析项目提供了技术参考。从实际应用层面来说,系统能够帮助普通消费者更好地了解二手车市场行情,通过数据驱动的方式辅助购车决策,在一定程度上减少信息不对称带来的损失。对于汽车经销商而言,系统提供的市场分析报告可以作为库存管理和定价策略的参考依据。从学术研究的角度,该系统探索了多维度数据分析在汽车行业的应用方法,为相关领域的研究提供了案例支撑。虽然作为毕业设计项目,系统在功能完整性和数据规模上存在一定局限性,但其展现的技术架构和分析思路对于推动数据分析技术在垂直行业的应用具有积极作用,同时也为后续的深入研究奠定了基础。

 

汽车之家数据分析系统 -视频展示

www.bilibili.com/video/BV1Qo…  

汽车之家数据分析系统 -图片展示

车辆保持率分析.png

地区热门车型分析.png

登录.png

封面.png

汽车数据信息.png

数据大屏上.png

数据大屏下.png

新市场能源车分析.png

用户.png

整体市场行情分析.png  

汽车之家数据分析系统 -代码展示

from pyspark.sql.functions import col, avg, count, when, regexp_extract, year, current_date, datediff
import pandas as pd
from django.http import JsonResponse
from datetime import datetime

spark = SparkSession.builder.appName("CarDataAnalysis").config("spark.sql.adaptive.enabled", "true").getOrCreate()

def market_brand_analysis(request):
    car_df = spark.read.format("jdbc").option("url", "jdbc:mysql://localhost:3306/car_analysis").option("dbtable", "car_info").option("user", "root").option("password", "password").load()
    car_df = car_df.withColumn("brand", regexp_extract(col("title"), r"^([^\s]+)", 1))
    brand_stats = car_df.groupBy("brand").agg(count("*").alias("count"), avg("price").alias("avg_price"))
    brand_ranking = brand_stats.orderBy(col("count").desc()).limit(20)
    fuel_type_stats = car_df.groupBy("fuel_type").agg(count("*").alias("count"))
    fuel_type_percentage = fuel_type_stats.withColumn("percentage", col("count") * 100.0 / car_df.count())
    vehicle_level_stats = car_df.groupBy("vehicle_level").agg(count("*").alias("count"))
    vehicle_level_ranking = vehicle_level_stats.orderBy(col("count").desc())
    car_df = car_df.withColumn("car_age", (datediff(current_date(), col("registration_date")) / 365).cast("int"))
    age_distribution = car_df.groupBy("car_age").agg(count("*").alias("count"))
    age_stats = age_distribution.withColumn("age_group", when(col("car_age") <= 1, "0-1年").when(col("car_age") <= 3, "1-3年").when(col("car_age") <= 5, "3-5年").otherwise("5年以上"))
    final_age_stats = age_stats.groupBy("age_group").agg(count("*").alias("total_count"))
    mileage_stats = car_df.withColumn("mileage_group", when(col("mileage") <= 30000, "0-3万公里").when(col("mileage") <= 60000, "3-6万公里").when(col("mileage") <= 100000, "6-10万公里").otherwise("10万公里以上"))
    mileage_distribution = mileage_stats.groupBy("mileage_group").agg(count("*").alias("count"))
    brand_data = [{"brand": row["brand"], "count": row["count"], "avg_price": round(row["avg_price"], 2)} for row in brand_ranking.collect()]
    fuel_data = [{"type": row["fuel_type"], "count": row["count"], "percentage": round(row["percentage"], 2)} for row in fuel_type_percentage.collect()]
    level_data = [{"level": row["vehicle_level"], "count": row["count"]} for row in vehicle_level_ranking.collect()]
    age_data = [{"group": row["age_group"], "count": row["total_count"]} for row in final_age_stats.collect()]
    mile_data = [{"group": row["mileage_group"], "count": row["count"]} for row in mileage_distribution.collect()]
    return JsonResponse({"brand_ranking": brand_data, "fuel_distribution": fuel_data, "level_distribution": level_data, "age_distribution": age_data, "mileage_distribution": mile_data})

def value_retention_analysis(request):
    car_df = spark.read.format("jdbc").option("url", "jdbc:mysql://localhost:3306/car_analysis").option("dbtable", "car_info").option("user", "root").option("password", "password").load()
    car_df = car_df.filter(col("new_car_price").isNotNull() & (col("new_car_price") > 0))
    car_df = car_df.withColumn("brand", regexp_extract(col("title"), r"^([^\s]+)", 1))
    car_df = car_df.withColumn("retention_rate", (col("price") / col("new_car_price")) * 100)
    brand_retention = car_df.groupBy("brand").agg(avg("retention_rate").alias("avg_retention"), count("*").alias("sample_count"))
    brand_retention_filtered = brand_retention.filter(col("sample_count") >= 5)
    brand_retention_ranking = brand_retention_filtered.orderBy(col("avg_retention").desc()).limit(15)
    car_df = car_df.withColumn("car_age", (datediff(current_date(), col("registration_date")) / 365).cast("int"))
    age_price_relation = car_df.groupBy("car_age").agg(avg("price").alias("avg_price"), count("*").alias("count"))
    age_price_filtered = age_price_relation.filter(col("count") >= 10).orderBy("car_age")
    mileage_bins = car_df.withColumn("mileage_range", when(col("mileage") <= 20000, "0-2万").when(col("mileage") <= 50000, "2-5万").when(col("mileage") <= 80000, "5-8万").when(col("mileage") <= 120000, "8-12万").otherwise("12万以上"))
    mileage_price_relation = mileage_bins.groupBy("mileage_range").agg(avg("price").alias("avg_price"), count("*").alias("count"))
    mileage_price_filtered = mileage_price_relation.filter(col("count") >= 5)
    price_correlation_data = car_df.select("price", "car_age", "mileage").filter(col("price").isNotNull() & col("car_age").isNotNull() & col("mileage").isNotNull())
    correlation_pandas = price_correlation_data.toPandas()
    price_age_corr = correlation_pandas["price"].corr(correlation_pandas["car_age"])
    price_mileage_corr = correlation_pandas["price"].corr(correlation_pandas["mileage"])
    retention_data = [{"brand": row["brand"], "retention_rate": round(row["avg_retention"], 2), "sample_count": row["sample_count"]} for row in brand_retention_ranking.collect()]
    age_price_data = [{"age": row["car_age"], "avg_price": round(row["avg_price"], 2)} for row in age_price_filtered.collect()]
    mileage_price_data = [{"mileage_range": row["mileage_range"], "avg_price": round(row["avg_price"], 2)} for row in mileage_price_filtered.collect()]
    return JsonResponse({"brand_retention": retention_data, "age_price_relation": age_price_data, "mileage_price_relation": mileage_price_data, "correlations": {"price_age": round(price_age_corr, 3), "price_mileage": round(price_mileage_corr, 3)}})

def regional_hotspot_analysis(request):
    car_df = spark.read.format("jdbc").option("url", "jdbc:mysql://localhost:3306/car_analysis").option("dbtable", "car_info").option("user", "root").option("password", "password").load()
    city_distribution = car_df.groupBy("location").agg(count("*").alias("car_count"))
    top_cities = city_distribution.orderBy(col("car_count").desc()).limit(20)
    city_price_analysis = car_df.groupBy("location").agg(avg("price").alias("avg_price"), count("*").alias("sample_count"))
    city_price_filtered = city_price_analysis.filter(col("sample_count") >= 20)
    city_price_ranking = city_price_filtered.orderBy(col("avg_price").desc()).limit(15)
    car_df = car_df.withColumn("car_series", regexp_extract(col("title"), r"^[^\s]+\s+([^\s]+)", 1))
    level_series_stats = car_df.groupBy("vehicle_level", "car_series").agg(count("*").alias("series_count"))
    level_series_window = level_series_stats.withColumn("rank", row_number().over(Window.partitionBy("vehicle_level").orderBy(col("series_count").desc())))
    top_series_by_level = level_series_window.filter(col("rank") <= 5)
    drive_type_stats = car_df.groupBy("drive_type").agg(count("*").alias("count"))
    drive_type_percentage = drive_type_stats.withColumn("percentage", col("count") * 100.0 / car_df.count())
    drive_popularity = drive_type_percentage.orderBy(col("percentage").desc())
    regional_preference = car_df.groupBy("location", "vehicle_level").agg(count("*").alias("count"))
    regional_level_window = regional_preference.withColumn("rank", row_number().over(Window.partitionBy("location").orderBy(col("count").desc())))
    top_regional_preferences = regional_level_window.filter(col("rank") <= 3)
    city_data = [{"city": row["location"], "car_count": row["car_count"]} for row in top_cities.collect()]
    price_data = [{"city": row["location"], "avg_price": round(row["avg_price"], 2), "sample_count": row["sample_count"]} for row in city_price_ranking.collect()]
    series_data = [{"level": row["vehicle_level"], "series": row["car_series"], "count": row["series_count"], "rank": row["rank"]} for row in top_series_by_level.collect()]
    drive_data = [{"drive_type": row["drive_type"], "count": row["count"], "percentage": round(row["percentage"], 2)} for row in drive_popularity.collect()]
    preference_data = [{"city": row["location"], "preferred_level": row["vehicle_level"], "count": row["count"]} for row in top_regional_preferences.collect()]
    return JsonResponse({"city_distribution": city_data, "city_price_ranking": price_data, "popular_series": series_data, "drive_popularity": drive_data, "regional_preferences": preference_data})

汽车之家数据分析系统 -结语

简单爬虫vs深度分析:Spark+Django汽车之家系统如何让毕设脱颖而出?

90%导师认可的大数据毕设:基于Spark技术栈的汽车之家数据分析系统

2026届计算机毕设警告:没有大数据技术栈可能让你在答辩中吃亏

支持我记得一键三连,再点个关注,学习不迷路!如果遇到有技术问题或者获取源代码,欢迎在评论区留言!

 

⚡⚡获取源码主页-->:计算机毕设指导师

⚡⚡如果遇到具体的技术问题或计算机毕设方面需求!你也可以在个人主页上咨询我~~