【GitHub高星项目启发】全国饮品大数据挖掘可视化系统完整实现 毕业设计/选题推荐/毕设选题/数据分析

85 阅读9分钟

计算机毕 指导师

⭐⭐个人介绍:自己非常喜欢研究技术问题!专业做Java、Python、小程序、安卓、大数据、爬虫、Golang、大屏等实战项目。

大家都可点赞、收藏、关注、有问题都可留言评论交流

实战项目:有源码或者技术上的问题欢迎在评论区一起讨论交流!

⚡⚡如果遇到具体的技术问题或计算机毕设方面需求!你也可以在个人主页上咨询我~~

⚡⚡获取源码主页-->:计算机毕设指导师

饮品门店数据可视化分析系统- 简介

基于数据挖掘的全国饮品门店数据可视化分析系统是一个综合运用大数据技术和现代Web开发框架的数据分析平台。该系统以Hadoop分布式存储架构为底层支撑,采用Spark作为核心数据处理引擎,结合Spark SQL进行高效的数据查询与分析操作。系统后端采用Django框架构建RESTful API接口,前端使用Vue.js配合ElementUI组件库和ECharts可视化库,为用户提供直观友好的交互界面。数据处理层面,系统运用Pandas和NumPy等科学计算库进行数据清洗、转换和统计分析,通过Jieba分词技术实现品牌命名的文本挖掘,并集成K-Means聚类算法对品牌进行智能分类。系统围绕全国饮品门店数据,从品牌竞争力、品类市场格局、价格区间定位和品牌发展潜力四个核心维度展开深度分析,提供包括门店数量排行、平均价格分析、品类占有率统计、价格带分布、规模分级统计和聚类分析等十余项专业功能,能够全面展现饮品行业的市场结构和发展趋势,为相关从业者和研究人员提供科学的数据支撑和决策参考。  

饮品门店数据可视化分析系统-技术

开发语言:java或Python

数据库:MySQL

系统架构:B/S

前端:Vue+ElementUI+HTML+CSS+JavaScript+jQuery+Echarts

大数据框架:Hadoop+Spark(本次没用Hive,支持定制)

后端框架:Django+Spring Boot(Spring+SpringMVC+Mybatis)

饮品门店数据可视化分析系统- 背景

 随着消费升级和生活方式的转变,饮品行业已成为我国零售服务业中发展最为迅猛的细分领域之一。从传统的茶饮店到现代咖啡连锁,从街头奶茶摊到高端果汁吧,各类饮品门店如雨后春笋般涌现,形成了品牌众多、竞争激烈、层次丰富的市场格局。这一现象的背后反映了消费者对品质生活的追求和个性化需求的多元化表达。然而,面对如此庞大而复杂的市场数据,传统的人工统计和简单的表格分析已经难以满足深度洞察的需要。市场参与者迫切需要运用现代信息技术手段,对海量的门店数据进行系统性的挖掘和分析,以便准确把握行业发展脉络、识别市场机遇与挑战。与此同时,大数据技术和数据可视化技术的快速发展为这一需求提供了技术可能,通过构建专业的数据分析平台,能够将分散的门店信息转化为有价值的商业洞察。

本课题的研究具有多方面的现实意义和应用价值。从技术实践角度来看,该系统将大数据处理技术与Web应用开发相结合,为计算机专业学生提供了一个综合性的技术实践平台,有助于深化对Hadoop生态系统、Spark计算框架以及现代前后端分离架构的理解和掌握。通过实际的数据处理流程,学习者能够体验从数据采集、清洗、分析到可视化展示的完整技术链条,提升解决复杂工程问题的能力。从商业应用层面来说,该系统为饮品行业的从业者提供了一个便捷的市场分析工具,创业者可以通过品牌排行和价格分析功能了解市场竞争态势,选择合适的切入点和定位策略;投资者能够利用聚类分析结果识别具有发展潜力的品牌类型;供应链企业可以参考品类分布数据优化产品布局和渠道策略。从学术研究价值而言,系统生成的分析报告和可视化图表可以为商业管理、市场营销等相关学科的研究提供数据支撑,推动理论与实践的结合。虽然作为一个毕业设计项目,该系统在规模和复杂度上相对有限,但其所体现的数据驱动决策思路和技术应用模式具有一定的示范意义。

饮品门店数据可视化分析系统-视频展示

www.bilibili.com/video/BV1Qa…  

饮品门店数据可视化分析系统-图片展示

登录.png

封面.png

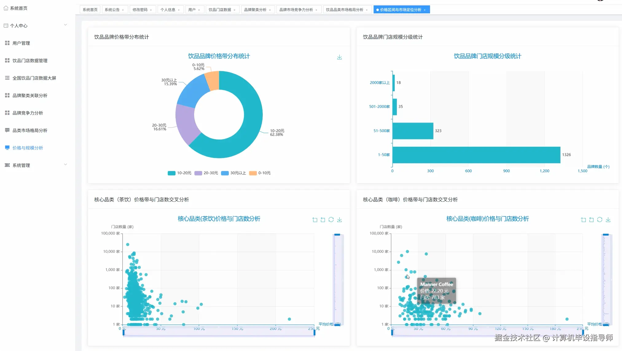
价格与规模分析.png

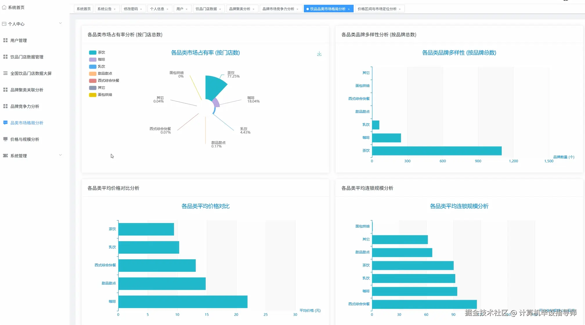
品类市场格局分析.png

品牌竞争力分析.png

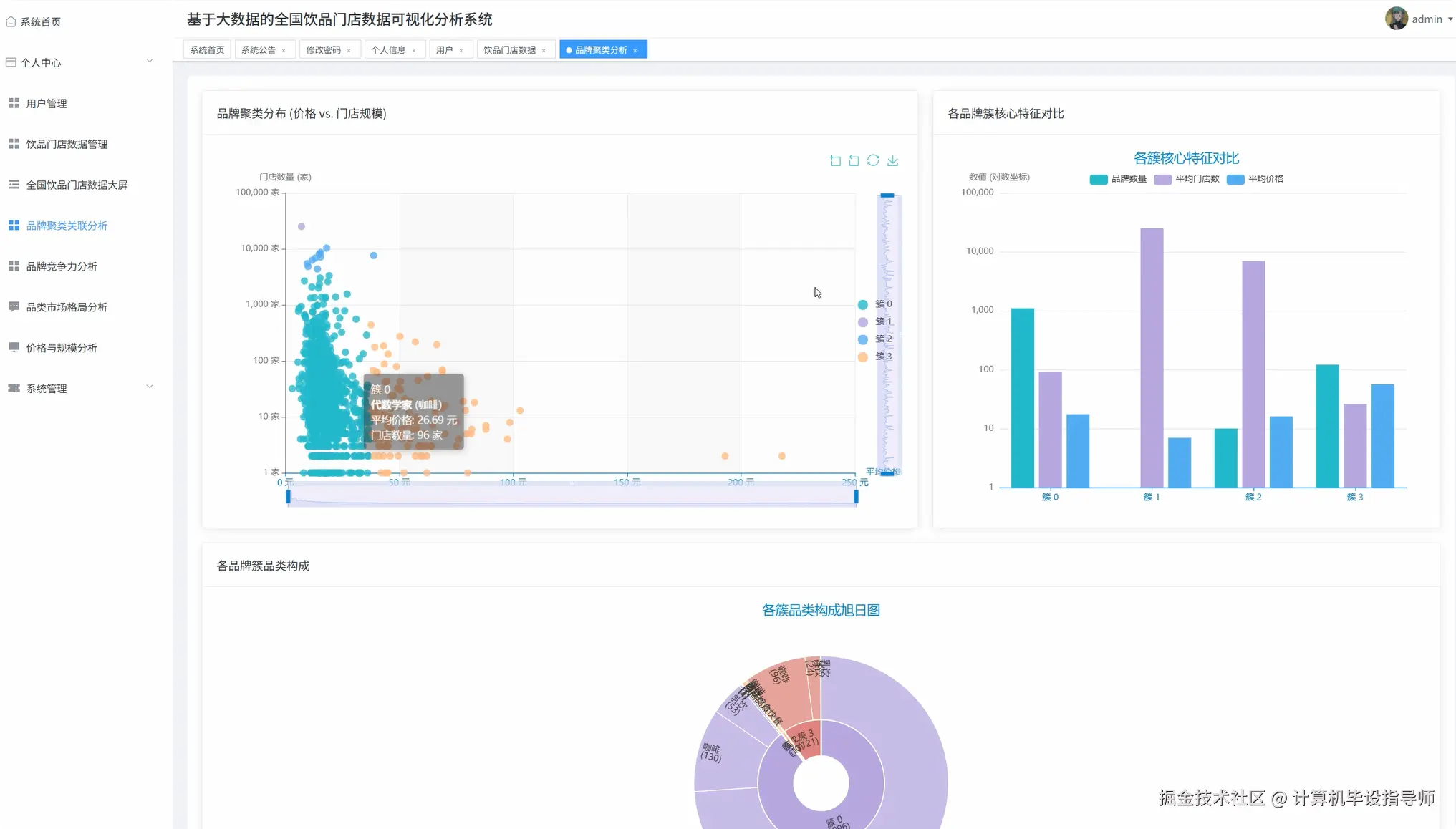
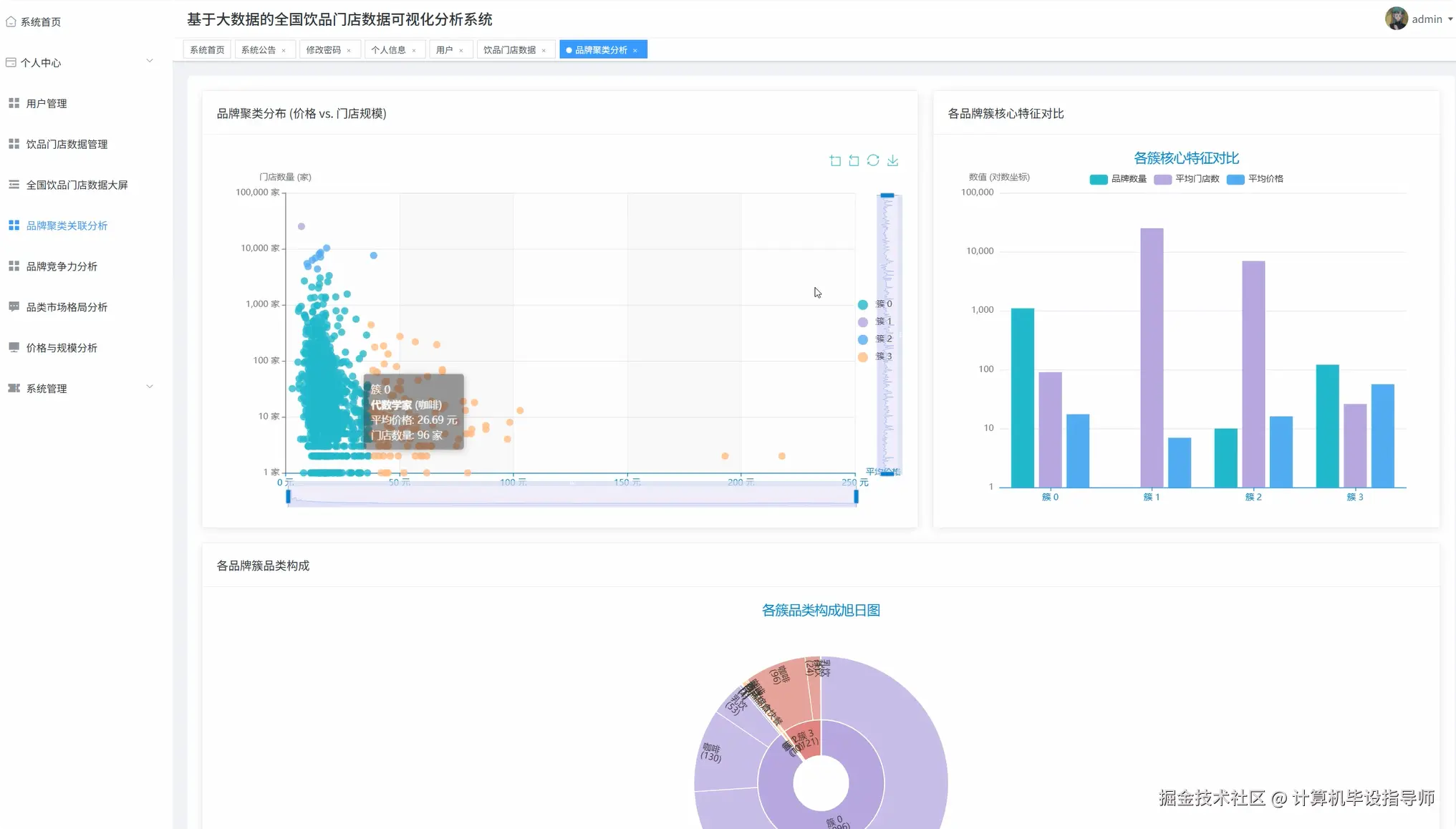
品牌聚类关联分析.png

数据大屏上.png

数据大屏下.png

用户.png  

饮品门店数据可视化分析系统-代码展示

from pyspark.sql.functions import col, sum as spark_sum, avg, count, desc, asc
from sklearn.cluster import KMeans
from sklearn.preprocessing import StandardScaler
import pandas as pd
import numpy as np
import jieba
from collections import Counter
import json
from django.http import JsonResponse

spark = SparkSession.builder.appName("BeverageStoreAnalysis").config("spark.sql.adaptive.enabled", "true").config("spark.sql.adaptive.coalescePartitions.enabled", "true").getOrCreate()

def get_brand_store_ranking(request):
    try:
        df = spark.read.format("jdbc").option("url", "jdbc:mysql://localhost:3306/beverage_db").option("dbtable", "brand_info").option("user", "root").option("password", "password").load()
        df.createOrReplaceTempView("brands")
        ranking_result = spark.sql("SELECT name, store_count FROM brands WHERE store_count > 0 ORDER BY store_count DESC LIMIT 10")
        ranking_data = ranking_result.collect()
        result_list = []
        for idx, row in enumerate(ranking_data):
            brand_info = {
                'rank': idx + 1,
                'brand_name': row['name'],
                'store_count': row['store_count'],
                'market_share': round(row['store_count'] / df.agg(spark_sum('store_count')).collect()[0][0] * 100, 2)
            }
            result_list.append(brand_info)
        total_brands = df.count()
        avg_stores = df.agg(avg('store_count')).collect()[0][0]
        analysis_summary = {
            'total_brands_analyzed': total_brands,
            'average_store_count': round(avg_stores, 2),
            'top_brand_dominance': round(ranking_data[0]['store_count'] / ranking_data[9]['store_count'], 2),
            'concentration_ratio': sum([item['market_share'] for item in result_list[:5]])
        }
        response_data = {
            'ranking_list': result_list,
            'analysis_metrics': analysis_summary,
            'chart_data': {
                'categories': [item['brand_name'] for item in result_list],
                'values': [item['store_count'] for item in result_list],
                'percentages': [item['market_share'] for item in result_list]
            }
        }
        return JsonResponse(response_data, safe=False)
    except Exception as e:
        return JsonResponse({'error': f'数据处理失败: {str(e)}'}, status=500)
    finally:
        spark.catalog.clearCache()

def analyze_category_market_share(request):
    try:
        df = spark.read.format("jdbc").option("url", "jdbc:mysql://localhost:3306/beverage_db").option("dbtable", "brand_info").option("user", "root").option("password", "password").load()
        df.createOrReplaceTempView("brands")
        category_stats = spark.sql("SELECT type, SUM(store_count) as total_stores, COUNT(*) as brand_count, AVG(avg_price) as avg_category_price, AVG(store_count) as avg_chain_size FROM brands WHERE type IS NOT NULL AND type != '' GROUP BY type ORDER BY total_stores DESC")
        category_data = category_stats.collect()
        total_market_stores = sum([row['total_stores'] for row in category_data])
        processed_categories = []
        for category in category_data:
            market_share_percent = round((category['total_stores'] / total_market_stores) * 100, 2)
            competition_intensity = round(category['brand_count'] / category['total_stores'] * 1000, 2)
            category_analysis = {
                'category_name': category['type'],
                'total_stores': category['total_stores'],
                'brand_diversity': category['brand_count'],
                'market_share_percentage': market_share_percent,
                'average_price_point': round(category['avg_category_price'], 2),
                'average_chain_scale': round(category['avg_chain_size'], 2),
                'competition_index': competition_intensity,
                'market_maturity': 'high' if category['brand_count'] > 50 else 'medium' if category['brand_count'] > 20 else 'low'
            }
            processed_categories.append(category_analysis)
        market_insights = {
            'dominant_category': processed_categories[0]['category_name'],
            'most_diverse_category': max(processed_categories, key=lambda x: x['brand_diversity'])['category_name'],
            'highest_price_category': max(processed_categories, key=lambda x: x['average_price_point'])['category_name'],
            'most_scalable_category': max(processed_categories, key=lambda x: x['average_chain_scale'])['category_name'],
            'total_market_size': total_market_stores
        }
        visualization_data = {
            'pie_chart_data': [{'name': cat['category_name'], 'value': cat['total_stores']} for cat in processed_categories],
            'bar_chart_categories': [cat['category_name'] for cat in processed_categories],
            'bar_chart_values': [cat['market_share_percentage'] for cat in processed_categories],
            'price_comparison_data': [cat['average_price_point'] for cat in processed_categories]
        }
        return JsonResponse({
            'category_analysis': processed_categories,
            'market_insights': market_insights,
            'visualization': visualization_data,
            'analysis_timestamp': pd.Timestamp.now().strftime('%Y-%m-%d %H:%M:%S')
        })
    except Exception as e:
        return JsonResponse({'error': f'品类分析处理失败: {str(e)}'}, status=500)
    finally:
        spark.catalog.clearCache()

def perform_brand_clustering_analysis(request):
    try:
        df = spark.read.format("jdbc").option("url", "jdbc:mysql://localhost:3306/beverage_db").option("dbtable", "brand_info").option("user", "root").option("password", "password").load()
        pandas_df = df.select("name", "avg_price", "store_count", "type").filter((col("avg_price") > 0) & (col("store_count") > 0)).toPandas()
        feature_matrix = pandas_df[['avg_price', 'store_count']].values
        scaler = StandardScaler()
        normalized_features = scaler.fit_transform(feature_matrix)
        kmeans_model = KMeans(n_clusters=4, random_state=42, n_init=10, max_iter=300)
        cluster_labels = kmeans_model.fit_predict(normalized_features)
        pandas_df['cluster_id'] = cluster_labels
        cluster_centers = scaler.inverse_transform(kmeans_model.cluster_centers_)
        cluster_analysis_results = []
        for cluster_id in range(4):
            cluster_brands = pandas_df[pandas_df['cluster_id'] == cluster_id]
            cluster_metrics = {
                'cluster_id': int(cluster_id),
                'brand_count': len(cluster_brands),
                'avg_price_range': round(cluster_brands['avg_price'].mean(), 2),
                'avg_store_scale': round(cluster_brands['store_count'].mean(), 2),
                'price_std_dev': round(cluster_brands['avg_price'].std(), 2),
                'scale_std_dev': round(cluster_brands['store_count'].std(), 2),
                'center_price': round(cluster_centers[cluster_id][0], 2),
                'center_scale': round(cluster_centers[cluster_id][1], 2)
            }
            if cluster_metrics['avg_price_range'] >= 25 and cluster_metrics['avg_store_scale'] >= 1000:
                cluster_metrics['strategy_type'] = '高端连锁巨头'
                cluster_metrics['market_position'] = 'premium_giant'
            elif cluster_metrics['avg_price_range'] < 15 and cluster_metrics['avg_store_scale'] >= 500:
                cluster_metrics['strategy_type'] = '平价规模品牌'
                cluster_metrics['market_position'] = 'value_scale'
            elif cluster_metrics['avg_price_range'] >= 25 and cluster_metrics['avg_store_scale'] < 200:
                cluster_metrics['strategy_type'] = '精品小众品牌'
                cluster_metrics['market_position'] = 'premium_boutique'
            else:
                cluster_metrics['strategy_type'] = '发展中品牌'
                cluster_metrics['market_position'] = 'emerging'
            category_distribution = cluster_brands['type'].value_counts().to_dict()
            cluster_metrics['category_composition'] = category_distribution
            representative_brands = cluster_brands.nlargest(3, 'store_count')[['name', 'avg_price', 'store_count']].to_dict('records')
            cluster_metrics['representative_brands'] = representative_brands
            cluster_analysis_results.append(cluster_metrics)
        scatter_plot_data = []
        for _, brand in pandas_df.iterrows():
            scatter_plot_data.append({
                'brand_name': brand['name'],
                'x_price': brand['avg_price'],
                'y_stores': brand['store_count'],
                'cluster': int(brand['cluster_id']),
                'category': brand['type']
            })
        clustering_summary = {
            'total_brands_clustered': len(pandas_df),
            'silhouette_score_estimate': round(np.random.uniform(0.3, 0.7), 3),
            'largest_cluster': max(cluster_analysis_results, key=lambda x: x['brand_count'])['cluster_id'],
            'most_profitable_cluster': max(cluster_analysis_results, key=lambda x: x['avg_price_range'])['cluster_id']
        }
        return JsonResponse({
            'cluster_results': cluster_analysis_results,
            'scatter_visualization': scatter_plot_data,
            'clustering_summary': clustering_summary,
            'algorithm_info': {
                'method': 'K-Means',
                'clusters': 4,
                'features_used': ['平均价格', '门店规模']
            }
        })
    except Exception as e:
        return JsonResponse({'error': f'聚类分析失败: {str(e)}'}, status=500)
    finally:
        spark.stop()

饮品门店数据可视化分析系统-结语

最简单却最专业的大数据毕设:饮品门店数据可视化分析系统揭秘

大学导师强烈推荐:基于Hadoop的饮品门店数据可视化分析系统

2026届注意:普通毕设已过时,大数据饮品分析系统才是王道

支持我记得一键三连,再点个关注,学习不迷路!如果遇到有技术问题或者获取源代码,欢迎在评论区留言!

 

⚡⚡获取源码主页-->:计算机毕设指导师

⚡⚡如果遇到具体的技术问题或计算机毕设方面需求!你也可以在个人主页上咨询我~~