【2026年大数据毕设新趋势】基于Hadoop+Spark全球产品库存数据分析与可视化系统实战 毕业设计/选题推荐/毕设选题/数据分析

90 阅读7分钟

计算机毕 指导师

⭐⭐个人介绍:自己非常喜欢研究技术问题!专业做Java、Python、小程序、安卓、大数据、爬虫、Golang、大屏等实战项目。

大家都可点赞、收藏、关注、有问题都可留言评论交流

实战项目:有源码或者技术上的问题欢迎在评论区一起讨论交流!

⚡⚡如果遇到具体的技术问题或计算机毕设方面需求!你也可以在个人主页上咨询我~~

⚡⚡获取源码主页-->:计算机毕设指导师

全球产品库存数据分析系统- 简介

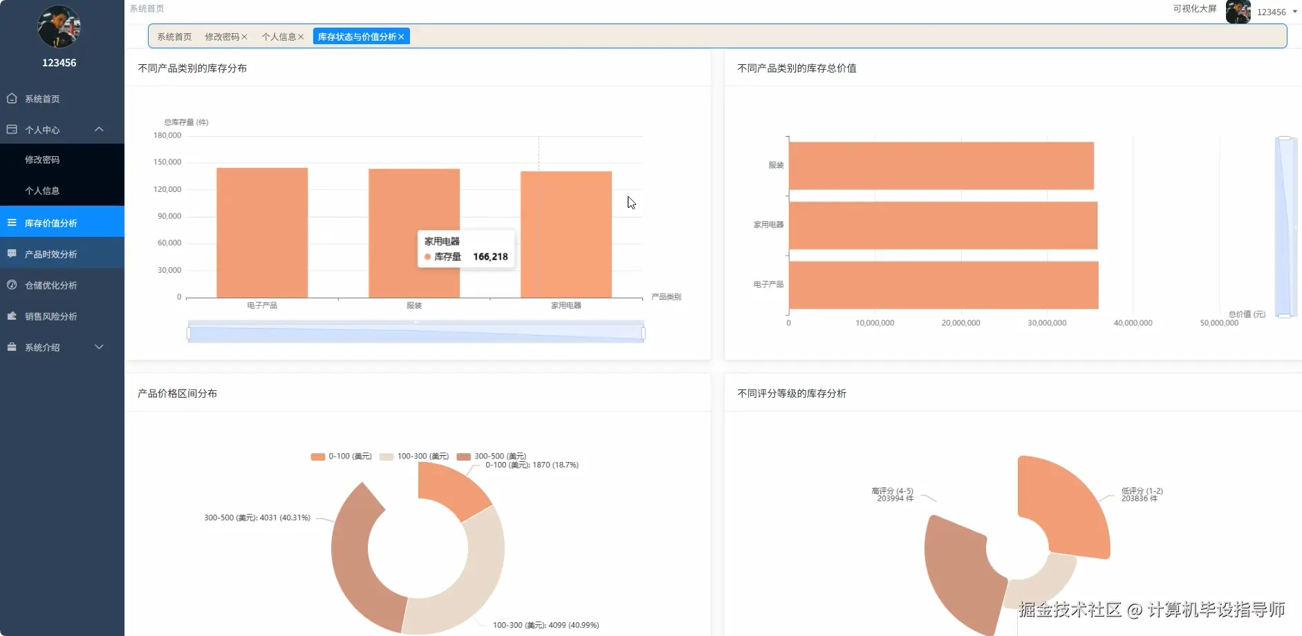
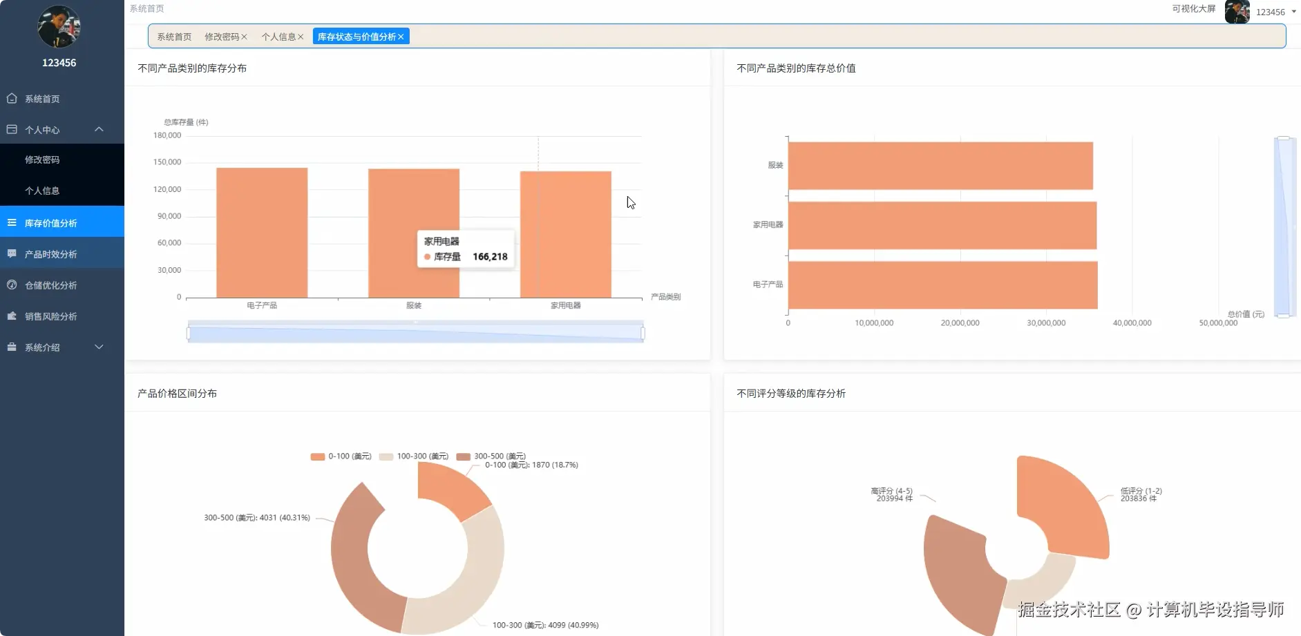
基于Hadoop+Spark的全球产品库存数据分析与可视化系统是一个专门针对企业库存管理需求而设计的大数据分析平台。该系统充分利用Hadoop分布式存储框架和Spark内存计算引擎的技术优势,对全球范围内的产品库存数据进行深度挖掘和智能分析。系统采用Python作为主要开发语言,结合Django框架构建稳定的后端服务架构,前端采用Vue+ElementUI+Echarts技术栈实现友好的用户交互界面和丰富的数据可视化展示效果。在数据处理方面,系统运用Spark SQL进行大规模数据查询,配合Pandas和NumPy进行精确的数据计算和统计分析,将处理结果存储至MySQL数据库中供业务系统调用。系统核心功能涵盖库存状态与价值分析、销售潜力与滞销风险识别、产品时效性与生命周期管理、仓储与物流优化分析四大业务维度,通过16项具体分析功能帮助企业管理者全面掌握库存动态,科学制定库存策略,有效降低库存成本,提升库存周转效率。  

全球产品库存数据分析系统-技术

开发语言:java或Python

数据库:MySQL

系统架构:B/S

前端:Vue+ElementUI+HTML+CSS+JavaScript+jQuery+Echarts

大数据框架:Hadoop+Spark(本次没用Hive,支持定制)

后端框架:Django+Spring Boot(Spring+SpringMVC+Mybatis)

全球产品库存数据分析系统- 背景

随着全球经济一体化进程的加速推进,现代企业的供应链管理变得日益复杂,库存管理作为供应链的核心环节面临着前所未有的挑战。传统的库存管理模式往往依赖于经验判断和简单的统计工具,难以应对大规模、多品类、跨区域的库存数据处理需求。企业在日常运营中积累了海量的产品信息、库存数据、销售记录等宝贵资源,但这些数据往往分散存储,缺乏有效的整合分析手段。当前市场环境下,产品生命周期不断缩短,消费者需求日趋个性化,库存积压和缺货现象并存,给企业带来巨大的财务压力和运营风险。许多企业迫切需要一套能够处理大规模数据、提供精准分析、支持科学决策的智能化库存管理解决方案,以提升库存管理的精细化水平和决策效率。

本课题的研究具有重要的理论价值和实践意义。从技术层面来看,该系统将大数据技术与传统库存管理相结合,探索了Hadoop+Spark技术栈在企业级应用场景中的具体实现路径,为大数据技术在库存管理领域的应用提供了有益的参考案例。从实际应用角度分析,系统能够帮助企业建立科学的库存评估体系,通过多维度数据分析识别库存结构问题,及时发现滞销风险和缺货隐患,为管理者提供数据驱动的决策支持。在经济效益方面,系统通过优化库存配置、减少过期损失、提升周转效率,能够在一定程度上降低企业的库存持有成本和运营风险。对于学术研究而言,该项目将理论知识与实际业务场景紧密结合,加深了对大数据分析技术实用性的理解,同时为后续相关课题的研究奠定了基础。虽然作为毕业设计项目在规模和复杂度上存在一定局限性,但其核心思路和技术方案对于推动库存管理智能化发展仍具有积极的参考意义。  

全球产品库存数据分析系统-视频展示

www.bilibili.com/video/BV1vp…

全球产品库存数据分析系统-图片展示

仓储优化分析.png

产品库存数据.png

产品时效分析.png

登录.png

封面.png

库存价值分析.png

数据大屏上.png

数据大屏下.png

销售风险分析.png

用户.png  

全球产品库存数据分析系统-代码展示

 

from pyspark.sql.functions import col, sum as spark_sum, avg, count, when, desc, asc
from pyspark.sql.types import StructType, StructField, StringType, IntegerType, DoubleType, DateType
import pandas as pd
import numpy as np
from datetime import datetime, timedelta
from django.http import JsonResponse

spark = SparkSession.builder.appName("GlobalInventoryAnalysis").config("spark.sql.adaptive.enabled", "true").config("spark.sql.adaptive.coalescePartitions.enabled", "true").getOrCreate()

def analyze_inventory_distribution_by_category():
    inventory_df = spark.sql("SELECT product_category, stock_quantity, price FROM inventory_data WHERE stock_quantity > 0")
    category_stats = inventory_df.groupBy("product_category").agg(spark_sum("stock_quantity").alias("total_stock"), count("*").alias("product_count"), avg("stock_quantity").alias("avg_stock"))
    category_value = inventory_df.withColumn("total_value", col("stock_quantity") * col("price")).groupBy("product_category").agg(spark_sum("total_value").alias("category_value"))
    combined_stats = category_stats.join(category_value, "product_category")
    sorted_results = combined_stats.orderBy(desc("total_stock"))
    pandas_df = sorted_results.toPandas()
    stock_distribution = pandas_df.set_index('product_category')['total_stock'].to_dict()
    value_distribution = pandas_df.set_index('product_category')['category_value'].to_dict()
    total_stock = pandas_df['total_stock'].sum()
    total_value = pandas_df['category_value'].sum()
    category_percentages = {}
    value_percentages = {}
    for category in stock_distribution:
        category_percentages[category] = round((stock_distribution[category] / total_stock) * 100, 2)
        value_percentages[category] = round((value_distribution[category] / total_value) * 100, 2)
    analysis_result = {
        'stock_distribution': stock_distribution,
        'value_distribution': value_distribution,
        'category_percentages': category_percentages,
        'value_percentages': value_percentages,
        'total_categories': len(stock_distribution),
        'dominant_category': max(stock_distribution.items(), key=lambda x: x[1])[0],
        'highest_value_category': max(value_distribution.items(), key=lambda x: x[1])[0]
    }
    return JsonResponse(analysis_result)

def identify_slow_moving_inventory():
    current_date = datetime.now()
    thirty_days_ago = current_date - timedelta(days=30)
    inventory_df = spark.sql("SELECT product_name, product_category, stock_quantity, product_ratings, price, manufacturing_date FROM inventory_data")
    inventory_df = inventory_df.withColumn("days_in_stock", (current_date - col("manufacturing_date")).cast("int"))
    avg_stock = inventory_df.select(avg("stock_quantity")).collect()[0][0]
    avg_rating = inventory_df.select(avg("product_ratings")).collect()[0][0]
    high_stock_low_rating = inventory_df.filter((col("stock_quantity") > avg_stock * 1.5) & (col("product_ratings") < avg_rating * 0.8))
    slow_moving_products = high_stock_low_rating.withColumn("risk_score", (col("stock_quantity") / avg_stock) * (avg_rating / col("product_ratings")) * (col("days_in_stock") / 30))
    sorted_slow_moving = slow_moving_products.orderBy(desc("risk_score"))
    pandas_result = sorted_slow_moving.toPandas()
    slow_moving_analysis = {
        'total_slow_moving': len(pandas_result),
        'total_stock_value': (pandas_result['stock_quantity'] * pandas_result['price']).sum(),
        'avg_days_in_stock': pandas_result['days_in_stock'].mean(),
        'categories_affected': pandas_result['product_category'].nunique(),
        'top_risk_products': pandas_result.head(10).to_dict('records')
    }
    category_risk = pandas_result.groupby('product_category').agg({
        'stock_quantity': 'sum',
        'risk_score': 'mean',
        'price': lambda x: (x * pandas_result.loc[x.index, 'stock_quantity']).sum()
    }).round(2)
    slow_moving_analysis['category_risk_analysis'] = category_risk.to_dict('index')
    risk_threshold_high = pandas_result['risk_score'].quantile(0.8)
    risk_threshold_medium = pandas_result['risk_score'].quantile(0.5)
    high_risk_count = len(pandas_result[pandas_result['risk_score'] > risk_threshold_high])
    medium_risk_count = len(pandas_result[(pandas_result['risk_score'] > risk_threshold_medium) & (pandas_result['risk_score'] <= risk_threshold_high)])
    low_risk_count = len(pandas_result) - high_risk_count - medium_risk_count
    slow_moving_analysis['risk_level_distribution'] = {
        'high_risk': high_risk_count,
        'medium_risk': medium_risk_count,
        'low_risk': low_risk_count
    }
    return JsonResponse(slow_moving_analysis)

def analyze_expiration_warning():
    current_date = datetime.now()
    warning_period = 30
    critical_period = 7
    inventory_df = spark.sql("SELECT product_name, product_category, stock_quantity, price, manufacturing_date, expiration_date FROM inventory_data WHERE expiration_date IS NOT NULL")
    inventory_df = inventory_df.withColumn("days_to_expiration", (col("expiration_date").cast("timestamp").cast("long") - current_date.timestamp()) / 86400)
    expired_products = inventory_df.filter(col("days_to_expiration") < 0)
    critical_expiring = inventory_df.filter((col("days_to_expiration") >= 0) & (col("days_to_expiration") <= critical_period))
    warning_expiring = inventory_df.filter((col("days_to_expiration") > critical_period) & (col("days_to_expiration") <= warning_period))
    expired_pandas = expired_products.toPandas()
    critical_pandas = critical_expiring.toPandas()
    warning_pandas = warning_expiring.toPandas()
    expired_loss_value = 0
    critical_risk_value = 0
    warning_risk_value = 0
    if not expired_pandas.empty:
        expired_loss_value = (expired_pandas['stock_quantity'] * expired_pandas['price']).sum()
    if not critical_pandas.empty:
        critical_risk_value = (critical_pandas['stock_quantity'] * critical_pandas['price']).sum()
    if not warning_pandas.empty:
        warning_risk_value = (warning_pandas['stock_quantity'] * warning_pandas['price']).sum()
    expiration_analysis = {
        'expired_products_count': len(expired_pandas),
        'critical_expiring_count': len(critical_pandas),
        'warning_expiring_count': len(warning_pandas),
        'expired_loss_value': round(expired_loss_value, 2),
        'critical_risk_value': round(critical_risk_value, 2),
        'warning_risk_value': round(warning_risk_value, 2),
        'total_at_risk_value': round(expired_loss_value + critical_risk_value + warning_risk_value, 2)
    }
    if not expired_pandas.empty:
        expired_by_category = expired_pandas.groupby('product_category').agg({
            'stock_quantity': 'sum',
            'price': lambda x: (x * expired_pandas.loc[x.index, 'stock_quantity']).sum()
        }).round(2)
        expiration_analysis['expired_by_category'] = expired_by_category.to_dict('index')
    if not critical_pandas.empty:
        critical_products = critical_pandas.nsmallest(10, 'days_to_expiration')[['product_name', 'product_category', 'stock_quantity', 'days_to_expiration', 'price']]
        expiration_analysis['critical_products'] = critical_products.to_dict('records')
    return JsonResponse(expiration_analysis)

全球产品库存数据分析系统-结语

7大核心技术栈打造:基于Hadoop+Spark的全球产品库存数据分析系统完整毕设方案

计算机毕设不知道选什么方向?基于Hadoop+Spark的全球产品库存数据分析系统帮你搞定大数据项目

为什么计算机专业学生都抢着做这个毕设?基于Hadoop+Spark全球产品库存数据分析系统揭秘

一键三连+关注,感谢支持,有技术问题、求源码,欢迎在评论区交流!

 

⚡⚡获取源码主页-->:计算机毕设指导师

⚡⚡如果遇到具体的技术问题或计算机毕设方面需求!你也可以在个人主页上咨询我~~