【大学导师强烈推荐】基于大数据的全球用水量数据可视化分析系统2026年最佳选择 毕业设计/选题推荐/毕设选题/数据分析

58 阅读8分钟

计算机毕 指导师

⭐⭐个人介绍:自己非常喜欢研究技术问题!专业做Java、Python、小程序、安卓、大数据、爬虫、Golang、大屏等实战项目。

大家都可点赞、收藏、关注、有问题都可留言评论交流

实战项目:有源码或者技术上的问题欢迎在评论区一起讨论交流!

⚡⚡如果遇到具体的技术问题或计算机毕设方面需求!你也可以在个人主页上咨询我~~

⚡⚡获取源码主页-->:计算机毕设指导师

全球用水量数据可视化分析系统- 简介

基于大数据的全球用水量数据可视化分析系统是一个综合性的水资源数据分析平台,采用Hadoop+Spark大数据处理框架作为核心技术架构,结合Python开发语言和Django后端框架,前端使用Vue+ElementUI+Echarts技术栈实现数据的交互式可视化展示。系统通过处理和分析全球各国的用水量数据,实现了全球水资源消耗时序演变分析、各国用水特征横向对比分析、水资源稀缺性专题归因分析、重点国家水资源状况深度剖析以及多维指标关联与聚类探索分析等五大核心功能模块。平台能够对全球总用水量年度变化趋势、全球人均用水量变化、各国用水结构对比、水资源稀缺等级分析等多个维度进行深入挖掘,通过Spark SQL进行大数据查询处理,利用Pandas和NumPy进行数据清洗和统计分析,最终通过Echarts图表库将分析结果以直观的可视化形式展现,为用户提供全面的全球水资源使用状况洞察和决策支持。  

全球用水量数据可视化分析系统-技术

开发语言:java或Python

数据库:MySQL

系统架构:B/S

前端:Vue+ElementUI+HTML+CSS+JavaScript+jQuery+Echarts

大数据框架:Hadoop+Spark(本次没用Hive,支持定制)

后端框架:Django+Spring Boot(Spring+SpringMVC+Mybatis)

全球用水量数据可视化分析系统- 背景

随着全球人口增长和经济发展,水资源短缺问题日益凸显,成为制约可持续发展的重要因素。世界各国在水资源利用方面呈现出不同的特征和挑战,农业、工业、生活用水需求的变化反映着各国发展模式和资源配置策略的差异。传统的水资源数据分析方法往往局限于单一国家或地区的小规模统计,缺乏对全球水资源使用状况的宏观把握和深度分析。面对海量的全球用水数据,传统的数据处理技术已难以满足大规模、多维度、实时性的分析需求。大数据技术的快速发展为处理这些复杂的水资源数据提供了新的技术路径,Hadoop分布式存储和Spark内存计算技术能够高效处理TB级别的全球用水数据,为构建comprehensive的全球水资源分析平台奠定了技术基础。

本课题的研究具有多方面的实际意义。从技术层面来看,通过运用Hadoop+Spark大数据处理技术结合数据可视化方法,为海量水资源数据的存储、处理和分析提供了可行的技术方案,展示了大数据技术在环境资源领域的应用价值。从应用层面来说,系统能够帮助研究人员和政策制定者更好地理解全球水资源使用模式和变化趋势,为制定水资源保护政策提供数据支撑。虽然作为毕业设计项目在规模和复杂度上相对有限,但通过对真实数据的处理和分析,能够体现大数据技术在实际问题解决中的应用思路。系统构建过程中涉及的数据清洗、统计分析、可视化展示等技术环节,有助于提升对大数据全栈开发的理解和实践能力。同时,水资源作为全球关注的环境议题,通过技术手段对相关数据进行分析和展示,在一定程度上体现了技术服务社会的价值导向,为后续深入研究相关领域问题提供了基础平台。  

全球用水量数据可视化分析系统-视频展示

www.bilibili.com/video/BV1pf…

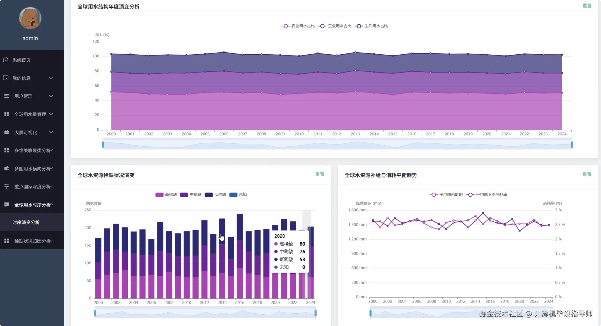
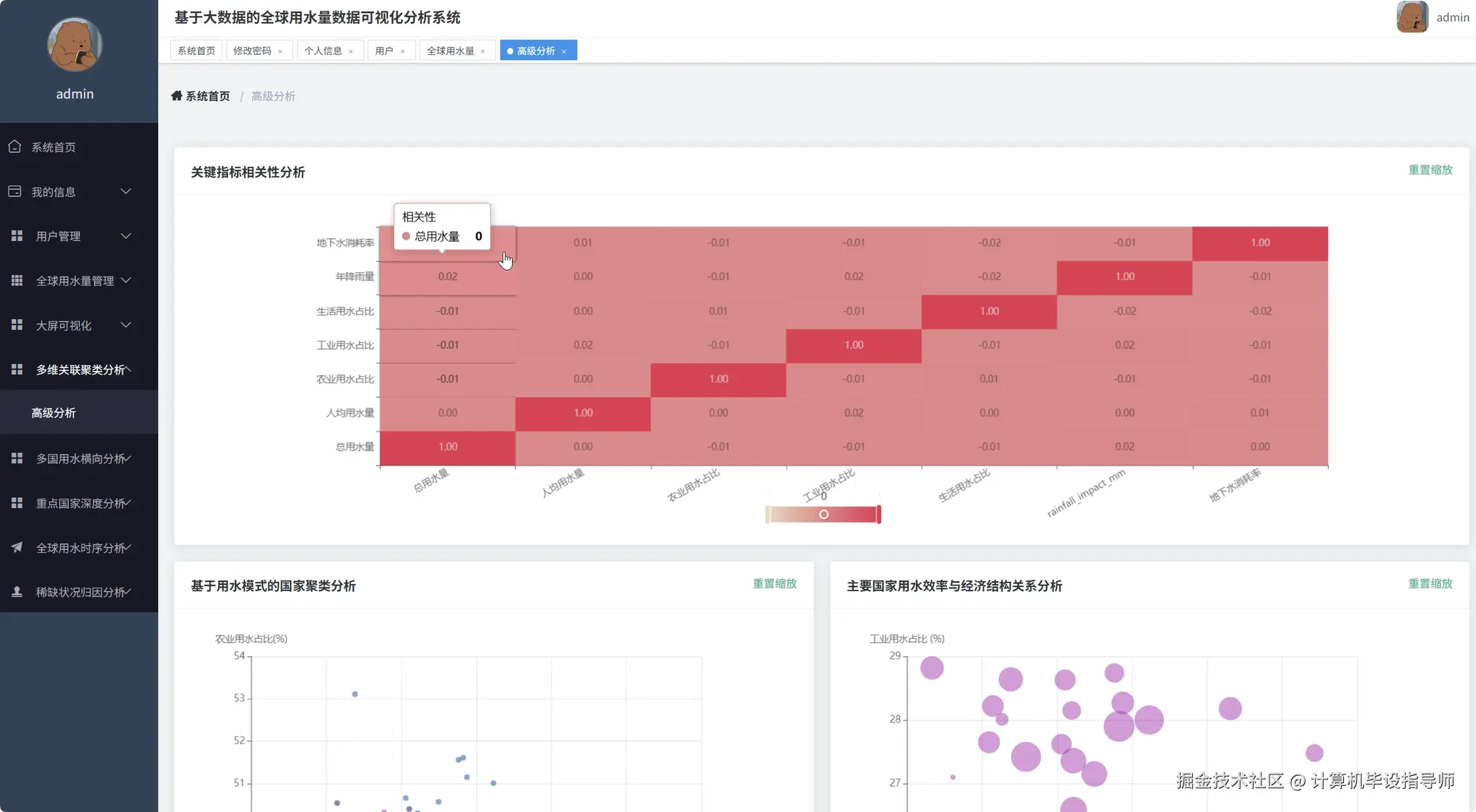
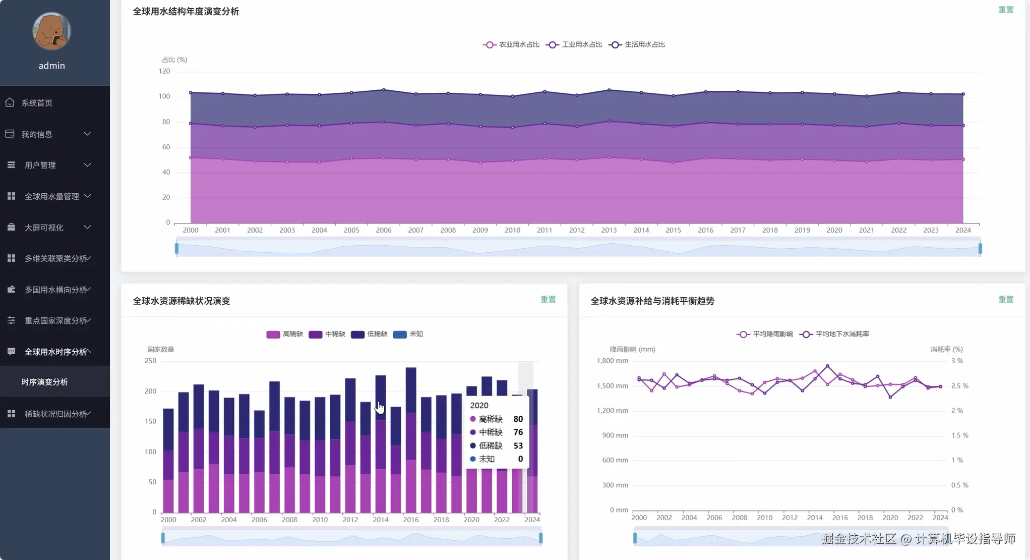
全球用水量数据可视化分析系统-图片展示

登录.png

封面.png

高级分析.png

横向对比分析.png

全球用水量数据.png

时序演变分析.png

数据大屏上.png

数据大屏下.png

数据大屏中.png

水资源稀缺归因分析.png

用户.png

重点国家深度分析.png  

全球用水量数据可视化分析系统-代码展示

 

from pyspark.sql.functions import *
from pyspark.ml.feature import VectorAssembler
from pyspark.ml.clustering import KMeans
import pandas as pd
import numpy as np
from django.http import JsonResponse
from django.views.decorators.csrf import csrf_exempt
import json

spark = SparkSession.builder.appName("GlobalWaterAnalysis").config("spark.sql.adaptive.enabled", "true").getOrCreate()

def global_water_consumption_trend_analysis(request):
    water_data = spark.read.option("header", "true").option("inferSchema", "true").csv("hdfs://localhost:9000/water_data/global_water_consumption.csv")
    yearly_consumption = water_data.groupBy("Year").agg(
        sum("Total_Water_Consumption_Billion_Cubic_Meters").alias("total_consumption"),
        avg("Per_Capita_Water_Use_Liters_per_Day").alias("avg_per_capita"),
        count("Country").alias("country_count")
    ).orderBy("Year")
    trend_data = yearly_consumption.collect()
    consumption_trend = []
    per_capita_trend = []
    years = []
    growth_rates = []
    for i, row in enumerate(trend_data):
        years.append(row.Year)
        consumption_trend.append(float(row.total_consumption))
        per_capita_trend.append(float(row.avg_per_capita))
        if i > 0:
            growth_rate = ((row.total_consumption - trend_data[i-1].total_consumption) / trend_data[i-1].total_consumption) * 100
            growth_rates.append(round(growth_rate, 2))
        else:
            growth_rates.append(0)
    water_structure_data = water_data.groupBy("Year").agg(
        avg("Agricultural_Water_Use_Percent").alias("avg_agricultural"),
        avg("Industrial_Water_Use_Percent").alias("avg_industrial"),
        avg("Household_Water_Use_Percent").alias("avg_household")
    ).orderBy("Year")
    structure_trend = water_structure_data.collect()
    agricultural_trend = [float(row.avg_agricultural) for row in structure_trend]
    industrial_trend = [float(row.avg_industrial) for row in structure_trend]
    household_trend = [float(row.avg_household) for row in structure_trend]
    scarcity_trend_data = water_data.groupBy("Year", "Water_Scarcity_Level").count().orderBy("Year", "Water_Scarcity_Level")
    scarcity_by_year = {}
    for row in scarcity_trend_data.collect():
        year = row.Year
        if year not in scarcity_by_year:
            scarcity_by_year[year] = {'High': 0, 'Medium': 0, 'Low': 0}
        scarcity_by_year[year][row.Water_Scarcity_Level] = row.count
    result_data = {
        'years': years,
        'total_consumption_trend': consumption_trend,
        'per_capita_trend': per_capita_trend,
        'growth_rates': growth_rates,
        'agricultural_trend': agricultural_trend,
        'industrial_trend': industrial_trend,
        'household_trend': household_trend,
        'scarcity_trend': scarcity_by_year,
        'analysis_summary': {
            'max_consumption_year': years[consumption_trend.index(max(consumption_trend))],
            'max_consumption_value': max(consumption_trend),
            'avg_annual_growth': sum(growth_rates) / len(growth_rates),
            'trend_direction': 'increasing' if growth_rates[-1] > 0 else 'decreasing'
        }
    }
    return JsonResponse(result_data)
def country_water_usage_comparison_analysis(request):
    water_data = spark.read.option("header", "true").option("inferSchema", "true").csv("hdfs://localhost:9000/water_data/global_water_consumption.csv")
    country_total_ranking = water_data.groupBy("Country").agg(
        avg("Total_Water_Consumption_Billion_Cubic_Meters").alias("avg_total_consumption"),
        avg("Per_Capita_Water_Use_Liters_per_Day").alias("avg_per_capita_use"),
        avg("Agricultural_Water_Use_Percent").alias("avg_agricultural_percent"),
        avg("Industrial_Water_Use_Percent").alias("avg_industrial_percent"),
        avg("Household_Water_Use_Percent").alias("avg_household_percent"),
        avg("Groundwater_Depletion_Rate_Percent").alias("avg_groundwater_depletion")
    ).orderBy(desc("avg_total_consumption"))
    country_data = country_total_ranking.collect()
    top_consumers = []
    per_capita_ranking = []
    groundwater_risk_ranking = []
    for i, row in enumerate(country_data[:20]):
        consumption_data = {
            'country': row.Country,
            'total_consumption': float(row.avg_total_consumption),
            'per_capita_use': float(row.avg_per_capita_use),
            'agricultural_percent': float(row.avg_agricultural_percent),
            'industrial_percent': float(row.avg_industrial_percent),
            'household_percent': float(row.avg_household_percent),
            'groundwater_depletion': float(row.avg_groundwater_depletion),
            'ranking': i + 1
        }
        top_consumers.append(consumption_data)
    per_capita_sorted = sorted(country_data, key=lambda x: x.avg_per_capita_use, reverse=True)
    for i, row in enumerate(per_capita_sorted[:15]):
        per_capita_ranking.append({
            'country': row.Country,
            'per_capita_use': float(row.avg_per_capita_use),
            'ranking': i + 1
        })
    groundwater_sorted = sorted(country_data, key=lambda x: x.avg_groundwater_depletion, reverse=True)
    for i, row in enumerate(groundwater_sorted[:15]):
        if row.avg_groundwater_depletion > 0:
            groundwater_risk_ranking.append({
                'country': row.Country,
                'depletion_rate': float(row.avg_groundwater_depletion),
                'risk_level': 'High' if row.avg_groundwater_depletion > 5 else 'Medium' if row.avg_groundwater_depletion > 2 else 'Low',
                'ranking': i + 1
            })
    typical_countries = ['China', 'United States', 'India', 'Brazil', 'Russia']
    typical_analysis = []
    for country in typical_countries:
        country_info = next((item for item in country_data if item.Country == country), None)
        if country_info:
            typical_analysis.append({
                'country': country_info.Country,
                'structure_analysis': {
                    'agricultural': float(country_info.avg_agricultural_percent),
                    'industrial': float(country_info.avg_industrial_percent),
                    'household': float(country_info.avg_household_percent)
                },
                'efficiency_metrics': {
                    'total_consumption': float(country_info.avg_total_consumption),
                    'per_capita': float(country_info.avg_per_capita_use),
                    'sustainability_score': round(100 - float(country_info.avg_groundwater_depletion), 2)
                }
            })
    result_data = {
        'top_consumers': top_consumers,
        'per_capita_ranking': per_capita_ranking,
        'groundwater_risk_ranking': groundwater_risk_ranking,
        'typical_countries_analysis': typical_analysis,
        'global_statistics': {
            'total_countries': len(country_data),
            'avg_global_consumption': sum([float(row.avg_total_consumption) for row in country_data]) / len(country_data),
            'avg_global_per_capita': sum([float(row.avg_per_capita_use) for row in country_data]) / len(country_data)
        }
    }
    return JsonResponse(result_data)
def water_scarcity_clustering_analysis(request):
    water_data = spark.read.option("header", "true").option("inferSchema", "true").csv("hdfs://localhost:9000/water_data/global_water_consumption.csv")
    scarcity_analysis = water_data.groupBy("Water_Scarcity_Level").agg(
        avg("Total_Water_Consumption_Billion_Cubic_Meters").alias("avg_consumption"),
        avg("Per_Capita_Water_Use_Liters_per_Day").alias("avg_per_capita"),
        avg("Agricultural_Water_Use_Percent").alias("avg_agricultural"),
        avg("Industrial_Water_Use_Percent").alias("avg_industrial"),
        avg("Household_Water_Use_Percent").alias("avg_household"),
        avg("Rainfall_Impact_Annual_Precipitation_mm").alias("avg_rainfall"),
        avg("Groundwater_Depletion_Rate_Percent").alias("avg_groundwater_depletion"),
        count("Country").alias("country_count")
    )
    scarcity_data = scarcity_analysis.collect()
    scarcity_comparison = {}
    for row in scarcity_data:
        scarcity_comparison[row.Water_Scarcity_Level] = {
            'avg_consumption': float(row.avg_consumption),
            'avg_per_capita': float(row.avg_per_capita),
            'structure': {
                'agricultural': float(row.avg_agricultural),
                'industrial': float(row.avg_industrial),
                'household': float(row.avg_household)
            },
            'environmental_factors': {
                'avg_rainfall': float(row.avg_rainfall),
                'groundwater_depletion': float(row.avg_groundwater_depletion)
            },
            'country_count': int(row.country_count)
        }
    clustering_features = water_data.select(
        "Country",
        "Per_Capita_Water_Use_Liters_per_Day",
        "Agricultural_Water_Use_Percent",
        "Industrial_Water_Use_Percent",
        "Household_Water_Use_Percent"
    ).groupBy("Country").agg(
        avg("Per_Capita_Water_Use_Liters_per_Day").alias("per_capita"),
        avg("Agricultural_Water_Use_Percent").alias("agricultural"),
        avg("Industrial_Water_Use_Percent").alias("industrial"),
        avg("Household_Water_Use_Percent").alias("household")
    )
    assembler = VectorAssembler(inputCols=["per_capita", "agricultural", "industrial", "household"], outputCol="features")
    feature_data = assembler.transform(clustering_features)
    kmeans = KMeans(k=4, seed=42, featuresCol="features", predictionCol="cluster")
    model = kmeans.fit(feature_data)
    clustered_data = model.transform(feature_data)
    cluster_results = clustered_data.collect()
    clustering_analysis = {}
    for i in range(4):
        cluster_countries = [row.Country for row in cluster_results if row.cluster == i]
        cluster_metrics = [row for row in cluster_results if row.cluster == i]
        if cluster_metrics:
            avg_per_capita = sum([row.per_capita for row in cluster_metrics]) / len(cluster_metrics)
            avg_agricultural = sum([row.agricultural for row in cluster_metrics]) / len(cluster_metrics)
            avg_industrial = sum([row.industrial for row in cluster_metrics]) / len(cluster_metrics)
            avg_household = sum([row.household for row in cluster_metrics]) / len(cluster_metrics)
            clustering_analysis[f'cluster_{i}'] = {
                'countries': cluster_countries,
                'characteristics': {
                    'avg_per_capita': round(avg_per_capita, 2),
                    'avg_agricultural': round(avg_agricultural, 2),
                    'avg_industrial': round(avg_industrial, 2),
                    'avg_household': round(avg_household, 2)
                },
                'cluster_size': len(cluster_countries),
                'cluster_type': 'High Agricultural' if avg_agricultural > 60 else 'Industrial Focused' if avg_industrial > 30 else 'Balanced Usage'
            }
    correlation_data = water_data.select("Rainfall_Impact_Annual_Precipitation_mm", "Groundwater_Depletion_Rate_Percent", "Per_Capita_Water_Use_Liters_per_Day")
    pandas_df = correlation_data.toPandas()
    correlation_matrix = pandas_df.corr()
    result_data = {
        'scarcity_level_comparison': scarcity_comparison,
        'clustering_analysis': clustering_analysis,
        'correlation_analysis': {
            'rainfall_groundwater_corr': float(correlation_matrix.loc['Rainfall_Impact_Annual_Precipitation_mm', 'Groundwater_Depletion_Rate_Percent']),
            'rainfall_per_capita_corr': float(correlation_matrix.loc['Rainfall_Impact_Annual_Precipitation_mm', 'Per_Capita_Water_Use_Liters_per_Day']),
            'groundwater_per_capita_corr': float(correlation_matrix.loc['Groundwater_Depletion_Rate_Percent', 'Per_Capita_Water_Use_Liters_per_Day'])
        },
        'insights': {
            'most_vulnerable_level': max(scarcity_comparison.keys(), key=lambda x: scarcity_comparison[x]['environmental_factors']['groundwater_depletion']),
            'most_efficient_cluster': min(clustering_analysis.keys(), key=lambda x: clustering_analysis[x]['characteristics']['avg_per_capita']),
            'strongest_correlation': 'rainfall_groundwater' if abs(correlation_matrix.loc['Rainfall_Impact_Annual_Precipitation_mm', 'Groundwater_Depletion_Rate_Percent']) > 0.3 else 'weak_correlations'
        }
    }
    return JsonResponse(result_data)

全球用水量数据可视化分析系统-结语

【2026大数据专业毕业设计必过选题】全球用水量数据可视化分析系统Spak+Django完整教程 毕业设计 毕设选题 数据分析 深度学习 7天掌握大数据毕设:全球用水量数据可视化分析系统从0到部署全流程 如果遇到具体的技术问题或计算机毕设方面需求,主页上咨询我,我会尽力帮你分析和解决问题所在,支持我记得一键三连,再点个关注,学习不迷路!  

⚡⚡获取源码主页-->:计算机毕设指导师

⚡⚡如果遇到具体的技术问题或计算机毕设方面需求!你也可以在个人主页上咨询我~~