网站访问分析30分钟实战指南:ClkLog开源社区版

158 阅读3分钟

在上一篇中,我们介绍了不少网站分析工具,其中不乏功能强大的 SaaS 平台。

但如果你正在寻找一款数据自主可控、部署简单、接入快速的私有化分析工具,那么可以尝试下ClkLog。

  • ClkLog = 本地部署 + 数据采集 + 数据分析

  • 从部署到分析数据可视化,最快30分钟左右

无论你处于网站初期验证阶段,还是在做长期增长运营,ClkLog都可以作为你的网站数据分析的起点。本文将带你完整走一遍ClkLog的使用流程。

 

一、  本地安装部署ClkLog

你可以选择以下方式部署:

  • Docker一键安装:适合快速体验与验证

  • 源码部署:适合对系统架构或界面功能有定制化需求的团队

  详细操作指南见官网(clklog.com),约 5~10 分钟就可以部署完成。

 

二、  接入网页埋点

ClkLog数据是基于神策分析的开源SDK实现的, SDK将数据采集上来,并由ClkLog后台服务进行分析处理。

1.下载SDK并将文件包解压至网站目录;

2.修改autotrack.js中的配置信息;

3.加入埋点跟踪代码;

4.验证埋点接入是否成功。

完成上述步骤后,网站的基础浏览行为数据就已经采集完成

 

三、  查询分析数据

集成完成后,你就可以在ClkLog的后台分析页面中查看以下关键数据:

  • PV(浏览量)/UV(独立访客数)/IP数/访问次数

1.png

  • 用户访问量TOP10 页面

2.png

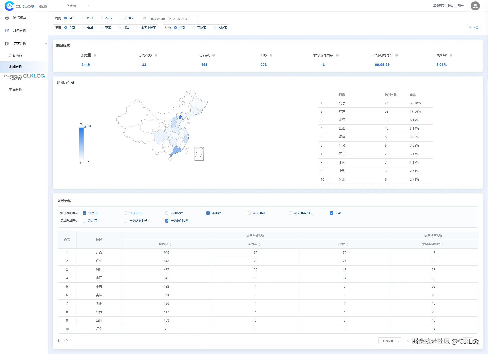
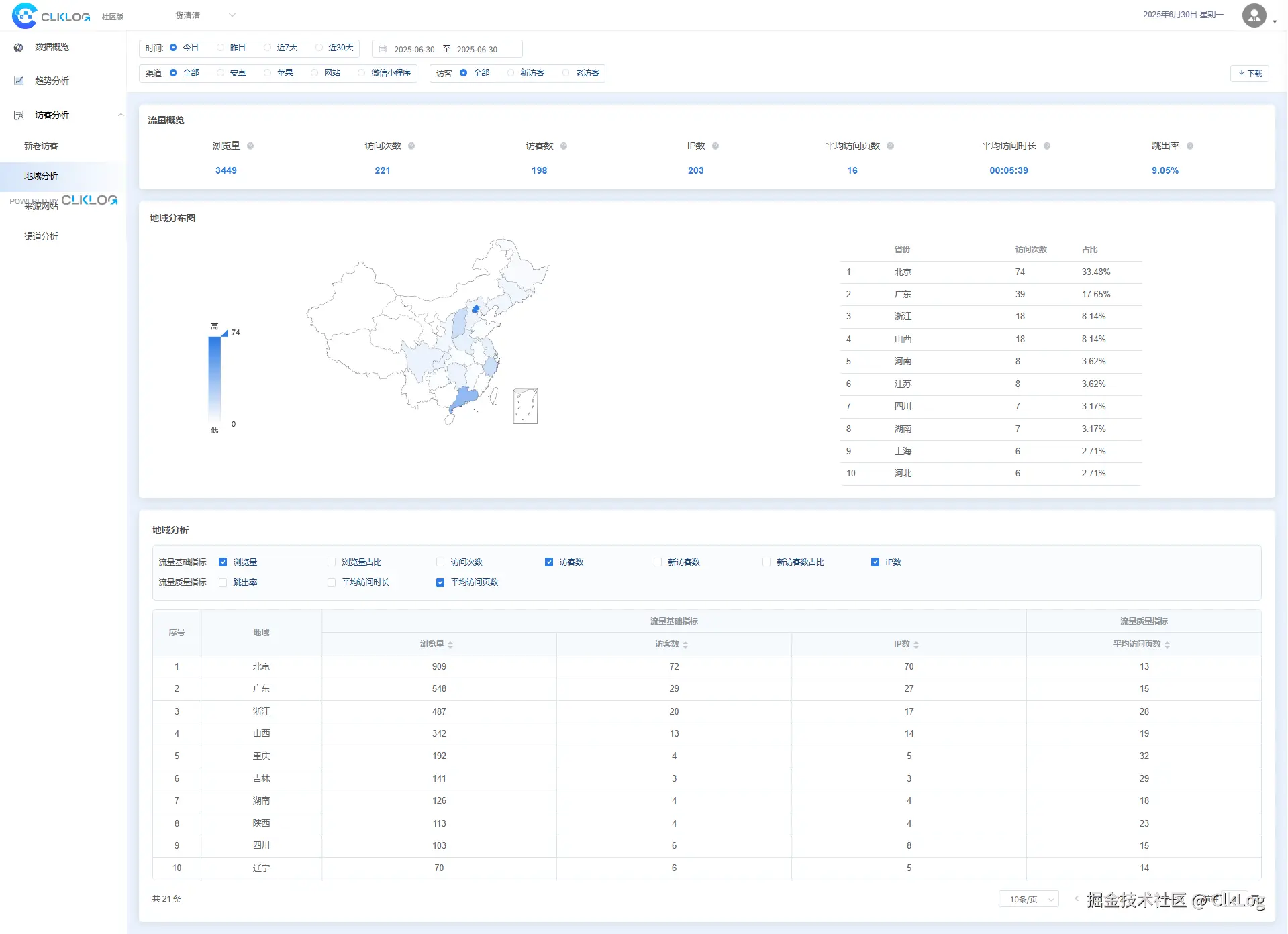
  • 用户地域分析

3.png  

  • 用户画像-单个用户全局浏览记录

4.png

掌握以上数据,其实就等于掌握了网站的基本访问情况,你可以通过这些功能进一步了解网站表现:

1.  识别网站流量峰值与访问趋势

通过对 PV/UV 的趋势查看,你可以判断:

  • 哪些时间段访问量最高

  • 哪天是访问高峰期

  • 最近是否有访问下降或增长的异常

这对于评估内容更新效果、运营活动成效很有帮助。

2.  分析访问来源,找到高质量流量入口

ClkLog 社区版支持来源网站统计,包括:

  • 直接访问

  • 搜索引擎入口

  • 外链跳转

你可以看到用户是从哪里来的,是否与你做的推广渠道一致,哪些渠道带来的用户最多。

 

3.  监测地域分布与设备使用情况

你可以了解:

  • 用户主要来自哪些城市或地区

  • 访问设备是手机为主还是电脑为主

  • 不同地区的访问行为是否不同

这对于制定本地化内容、判断是否需要移动端优化等都有参考价值。

 

ClkLog社区版虽然是开源免费版本,但已覆盖网站分析的基础能力,可以帮助你快速掌握网站访问现状、评估渠道表现、优化内容策略,是网站运营和数据采集的理想起点。