SwanLab x LLaMA Factory:国产开源AI训练工具组合拳(含教程)

503 阅读3分钟

在这里插入图片描述

我们非常高兴地宣布SwanLab与LLaMA Factory建立合作伙伴关系,致力于为中国训练者提供优质、高效的大模型训练体验。

现在你使用新版本的LLaMA Factory启动训练前,可以在WebUI的「SwanLab configurations」(中文:SwanLab参数设置)卡片中勾选「Use SwanLab」,就可以通过SwanLab强大的训练看板进行这一次大模型微调的跟踪、记录与可视化。

在这里插入图片描述

LLaMA Factory 是一个用于微调大语言模型 (LLM) 的开源工具包,它提供了一个统一且高效的框架,支持 100 多个 LLM (包括Qwen、LLaMA、ChatGLM、Mistral等)的微调,涵盖了各种训练方法、数据集和先进算法。

大语言模型的微调是一个上手门槛颇高的工作,LLaMA Factory通过提供用户友好的 Web UI 和命令行界面,结合其统一且高效的框架,大幅降低了大模型从微调到测试评估的上手门槛。

为了提供用户更好的大模型微调过程监控与日志记录体验,我们与LLaMA Factory团队合作开展了两项举措:利用SwanLab增强LLaMA Factory的实验监控能力,以及在SwanLab中记录 LLaMA Factory的专属超参数。

LLaMA Factory:github.com/hiyouga/LLa… SwanLab:swanlab.cn SwanLab开源仓库:github.com/SwanHubX/Sw… 实验过程:swanlab.cn/@ZeyiLin/ll…

使用案例

我们将以使用LLaMA Factory + SwanLab可视化微调Qwen2.5为案例。

1. 安装环境

首先,你需要确保你拥有Python3.8以上环境与Git工具,然后克隆仓库:

git clone https://github.com/hiyouga/LLaMA-Factory

安装相关环境:

cd LLaMA-Factory
pip install -e ".[torch,metrics,swanlab]"

如果你是昇腾NPU用户,可以访问:github.com/hiyouga/LLa… 查看昇腾NPU版安装教程。

2. 使用LLaMA Board开启训练

LLaMA Board是基于Gradio的可视化微调界面,你可以通过下面的代码启动LLaMA Board:

llamafactory-cli webui

提示:LLaMA Factory默认的模型/数据集下载源是HuggingFace,如果你所在的网络环境对与HuggingFace下载并不友好,可以在启动LLaMA Board之前,将下载源设置为魔搭社区或魔乐社区:

# 下载源改为魔搭社区
export USE_MODELSCOPE_HUB=1 # Windows 使用 `set USE_MODELSCOPE_HUB=1`

# 下载源改为魔乐社区
export USE_OPENMIND_HUB=1 # Windows 使用 `set USE_OPENMIND_HUB=1`

执行 llamafactory-cli webui 之后,你可以在浏览器看到下面的UI界面。本案例选择Qwen2-1.5B-instruct作为模型,alpaca_zh_demo作为数据集:

在这里插入图片描述

在页面的下方,你会看到一个「SwanLab参数设置」的卡片,展开后,你就可以配置SwanLab的项目名、实验名、工作区、API 密钥以及模式等参数。

如果你是第一次使用SwanLab,还需要在 swanlab.cn 注册一个账号获取专属的API密钥。

我们勾选**「使用SwanLab」:**

在这里插入图片描述

现在,点击**「开始」按钮**,就可以开启微调:

在这里插入图片描述

在完成载入模型、载入数据集,正式开启微调后,我们可以在命令行界面找到SwanLab部分:

在这里插入图片描述

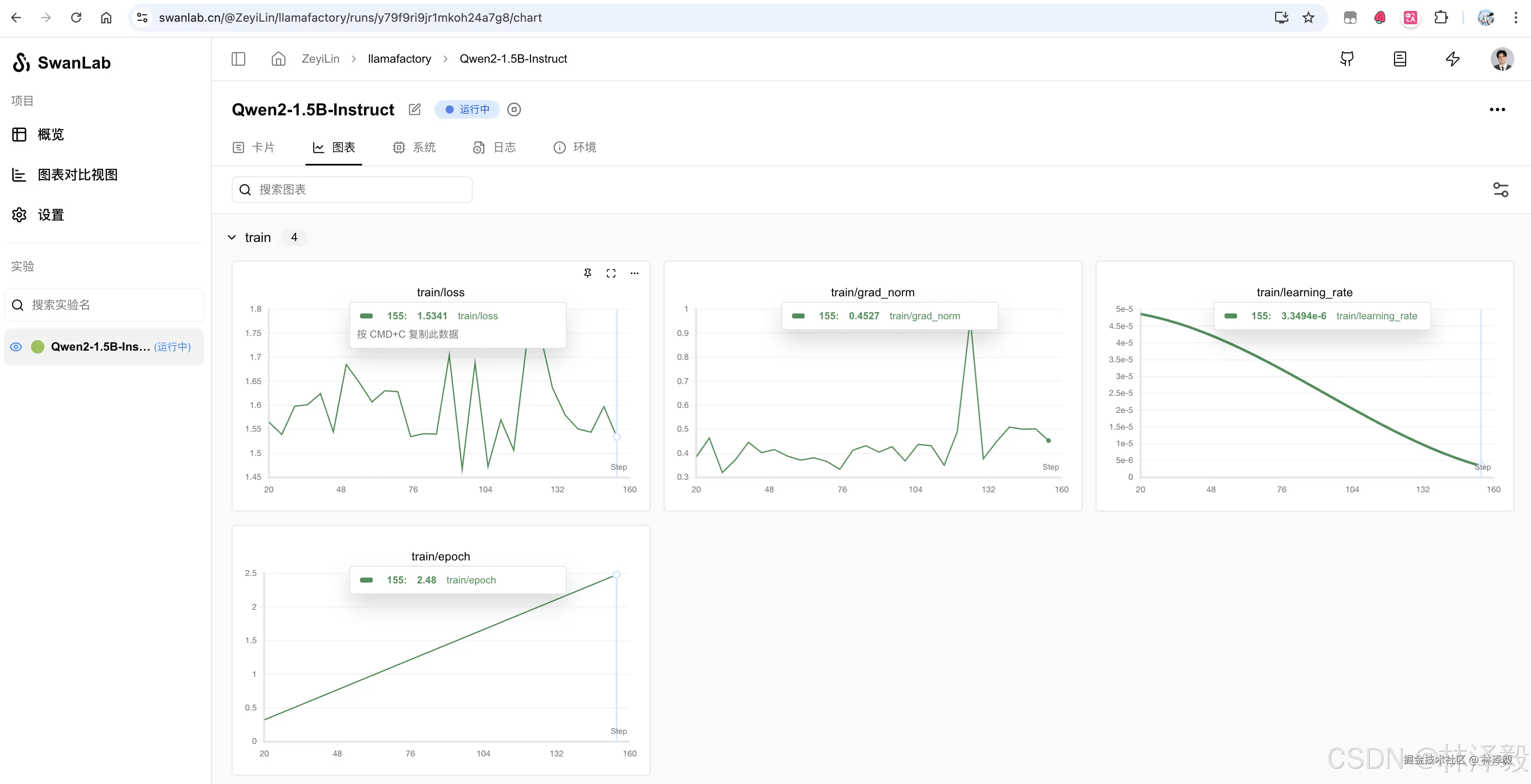
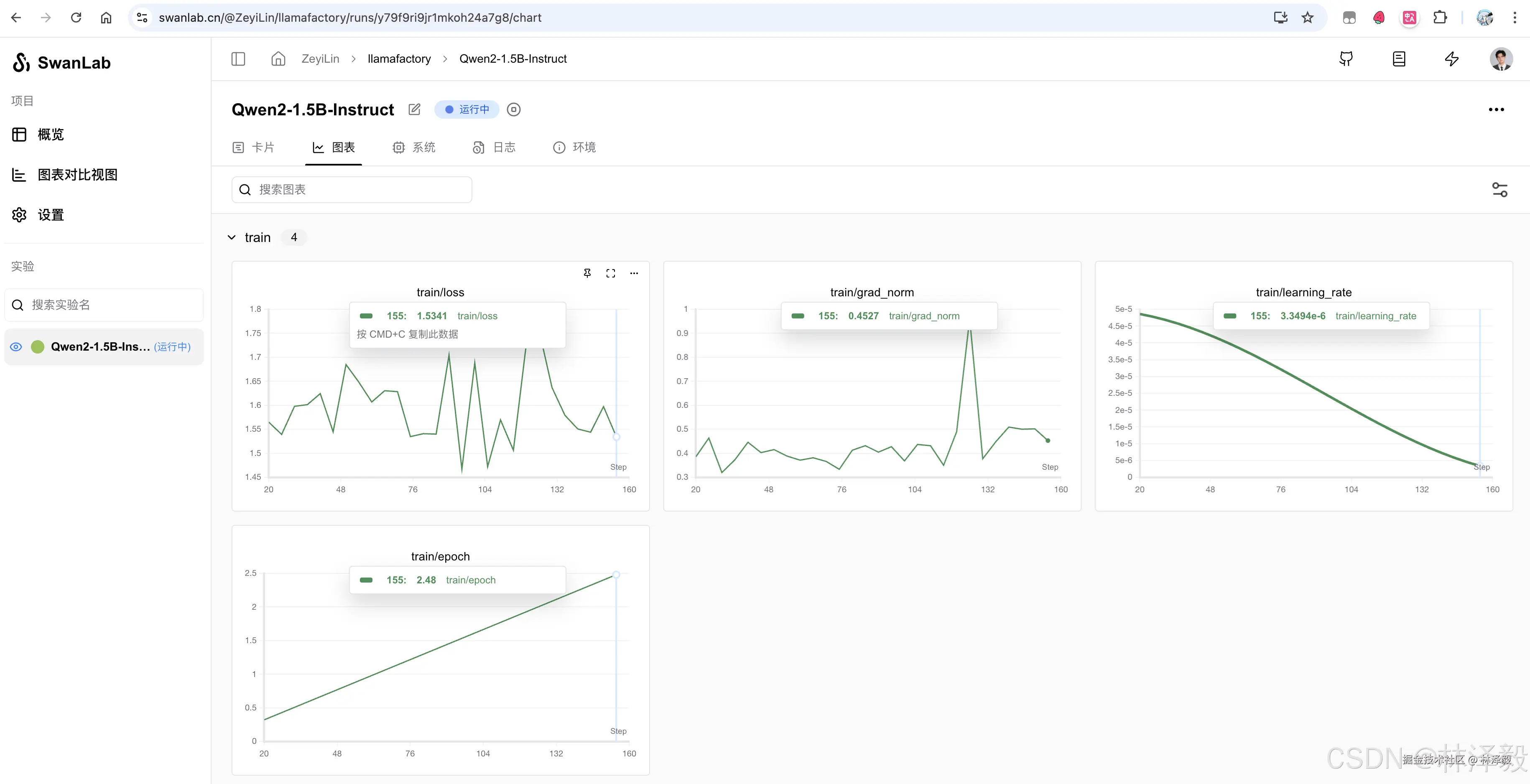
点击箭头对应的实验链接,就可以在浏览器中打开SwanLab实验跟踪看板:

在这里插入图片描述

在「卡片」栏下的「配置」表中,第一个就会是LLamaFactory,标识了这次训练的使用框架。

在这里插入图片描述

3. 使用命令行开启训练

LLaMA Factory还支持通过yaml配置文件,在命令行中进行微调。

我们编辑LLaMA Factory项目目录下的 examples/train_lora/qwen2vl_lora_sft.yaml 文件,在文件尾部增加:

...

### swanlab
use_swanlab: true
swanlab_project: llamafactory
swanlab_run_name: Qwen2-VL-7B-Instruct

然后运行:

llamafactory-cli train examples/train_lora/qwen2vl_lora_sft.yaml

在完成载入模型、载入数据集,正式开启微调后,与LLaMA Board一样,可以在命令行界面找到SwanLab部分,通过实验链接访问SwanLab实验看板。

在这里插入图片描述

在这里插入图片描述


致敬 LLaMA Factory 团队,感谢他们为开源社区提供了这么一个优秀的模型训练工具。随着我们的继续合作,敬请期待SwanLab工具为大模型训练师提供更深入、强大的实验跟踪功能。