日志分析是什么?如何进行日志分析?

329 阅读5分钟

日志分析是对诸如计算机系统、网络设备、应用程序等产生的日志文件进行收集、处理、分析和解读的一个过程。这些日志文件记录了系统和应用在运行过程中的各种事件、状态变化、错误信息等详细数据。

通过对这些日志数据的分析,可以深入了解系统的运行情况、发现潜在问题、优化性能以及满足合规性要求等。

1、日志来源有哪些?

所有的硬件、软件在工作后都会产生日志信息,这些信息都在不同位置,有些可通过日志文件夹直接查看,有些需要调出查看,而在IT运维中主要有以下3方面的日志来源需重点关注!

A.系统日志:由操作系统生成,包括系统启动和关闭、错误信息、安全事件等。例如,Windows 系统的事件查看器记录了各种系统级别的事件。 B.网络设备日志:路由器、交换机等网络设备会记录网络流量、连接状态、错误等信息。这些日志对于网络故障排查和安全监控至关重要。 C.应用程序日志:各类应用程序为了便于调试和监控,会生成详细的日志记录。比如,Web 服务器会记录访问日志,包括请求的 IP 地址、访问时间、请求的页面等;数据库管理系统会记录数据库的操作日志,如查询、插入、更新和删除等操作。

日志来源

2、日志分析有什么作用?

当系统出现故障或异常时,日志分析可以提供重要线索!通过查看相关日志记录,可以确定故障发生的时间、地点和原因。

例如,如果一个网站突然出现访问缓慢的情况,通过分析 Web 服务器日志和数据库日志,可以判断是网络问题、服务器负载过高还是数据库查询性能下降导致的。

而对于复杂的分布式系统,日志分析更是不可或缺。不同组件产生的日志可以相互关联,帮助开发人员和运维人员快速定位问题所在。

通过分析日志中的响应时间、资源利用率等指标,可以发现哪些环节需要优化。例如,如果发现某个时间段内数据库的查询响应时间明显增加,可以进一步分析查询语句、索引使用情况等,以进行针对性的优化。

还可以通过日志分析来评估系统的扩展性。随着业务的增长,系统的负载也会增加。通过分析日志中的负载趋势,可以提前规划系统的扩容和升级。

日志记录了系统的访问和操作信息,对于安全监控至关重要。可以通过分析日志来检测潜在的安全威胁,如非法登录尝试、恶意软件活动等。

同时,日志也用于合规性审计。许多行业都有严格的法规要求,需要对系统的操作进行记录和审计。日志分析可以确保企业满足这些合规性要求。

日志分析

3、如何进行日志分析?

A.常规手动分析 在一些简单的场景下,可以通过手动查看日志文件来进行分析。例如,使用文本编辑器打开日志文件,搜索特定的关键字或错误码。但这种方法效率低下,只适用于小规模的日志分析。

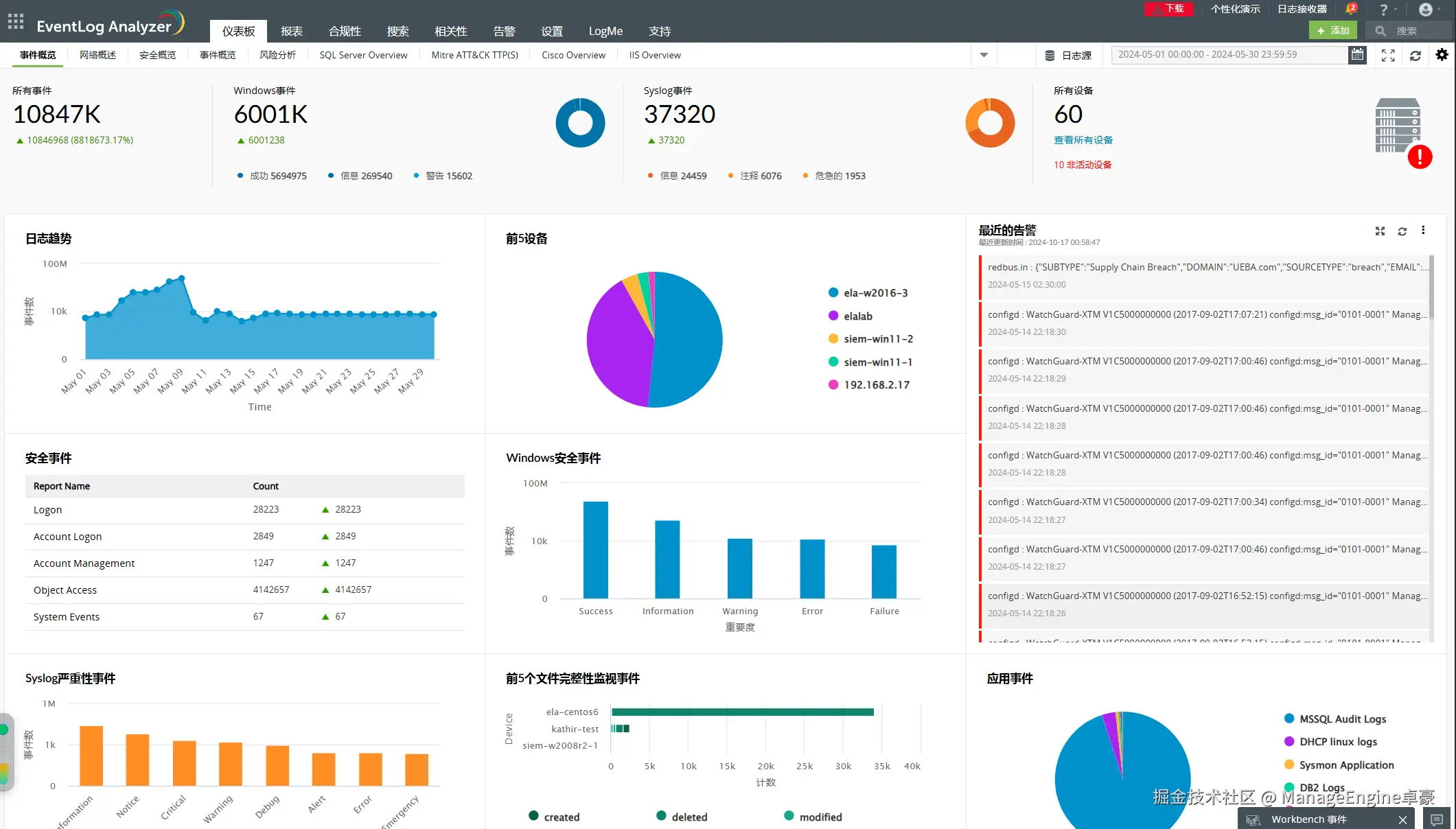
B.合理利用日志管理工具 为了更高效地进行日志分析,市场上出现了许多专门的日志管理工具。如Eventlog Analyzer可以自动收集、存储和分析日志数据。它具有以下亮点功能:

 日志收集:从各种数据源收集日志数据,并将其集中存储在一个地方。  实时监控:实时监测日志数据,及时发现异常情况并发出警报。  搜索和过滤:提供强大的搜索和过滤功能,方便用户快速找到所需的日志记录。  可视化分析:通过图表和报表等形式展示日志分析结果,使数据更加直观易懂。

日志分析作用

4、AI在日志分析中的作用

在AI大规模的发展下,机器学习和人工智能也被应用于日志分析。这些技术可以自动识别日志中的模式和异常,提高分析的准确性和效率。例如,使用机器学习算法可以对日志数据进行分类,将正常事件和异常事件区分开来;还可以预测未来可能发生的问题,提前采取措施进行预防。

日志分析是在运维中是相当重要的任务,它可以帮助我们深入了解系统的运行情况,及时发现问题并采取措施进行解决。

无论是对于技术人员进行故障排查和性能优化,抑或对于企业管理者进行业务决策和安全监控,日志分析都提供了解决问题的宝贵信息和发展提升的重要规划!