grafana操练之三:node-exporter面板监听

327 阅读1分钟

前两篇基本完成了基础的面板搭建与数据配置

环境搭建: juejin.cn/post/741399…

面板使用 juejin.cn/post/741404…

接下来我们需要搭建最常用的主机监控仪表

Node Exporter 是 Prometheus 生态系统中的一个组件,用于收集和暴露主机(节点)级别的监控指标。它专门设计用于监控 Linux 操作系统的硬件和操作系统指标。

grafana官方模板地址: grafana.com/grafana/das…

按照我们之前的id导入方式

image.png 导入后是看不到任何数据的,你需要启动一个node-exporter容器

docker run -d \
  --name=node-exporter \
  --network=与prometheus处于同一网络下 \
  -p 9100:9100 \
  prom/node-exporter

同样启动后,访问 http://ip:9100/metrics 可以可看到监听数据

image.png

还记得我们之前启动prometheus的容器的时候,挂载出来的目录吗,找到prometheus.yml,加入配置

  - job_name: node
    static_configs:
      - targets: ['localhost:9100'] //有坑!这个localhost需要根据当前node-exporter容器的network设置下的ip或者容器名来设置,不然无法显示成功

下面是我的完整设置

image.png

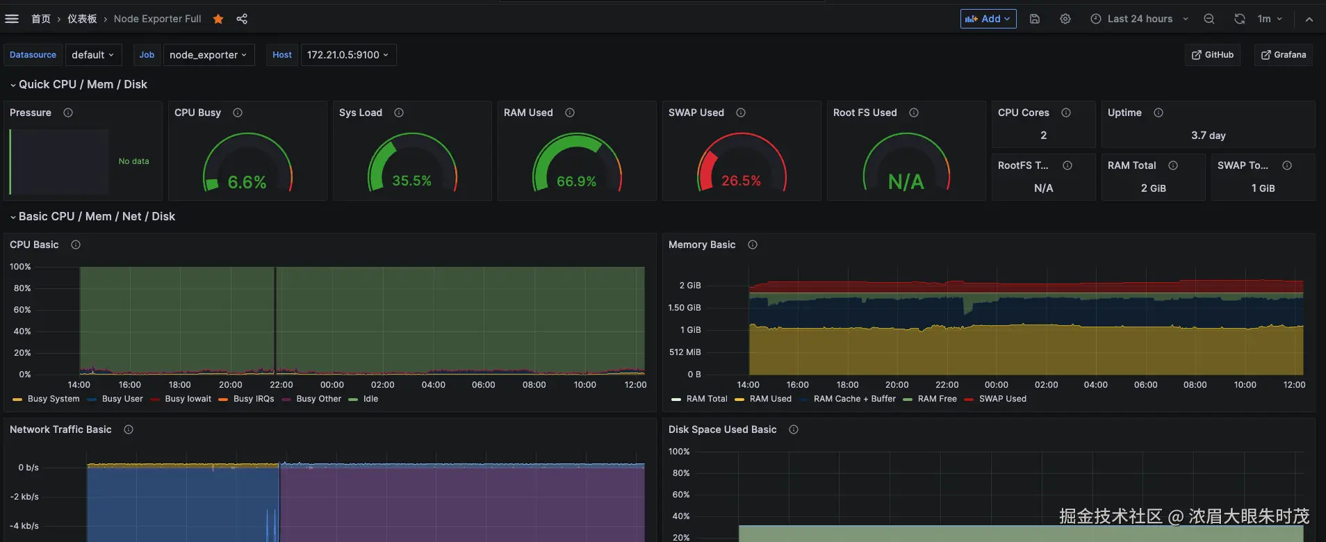
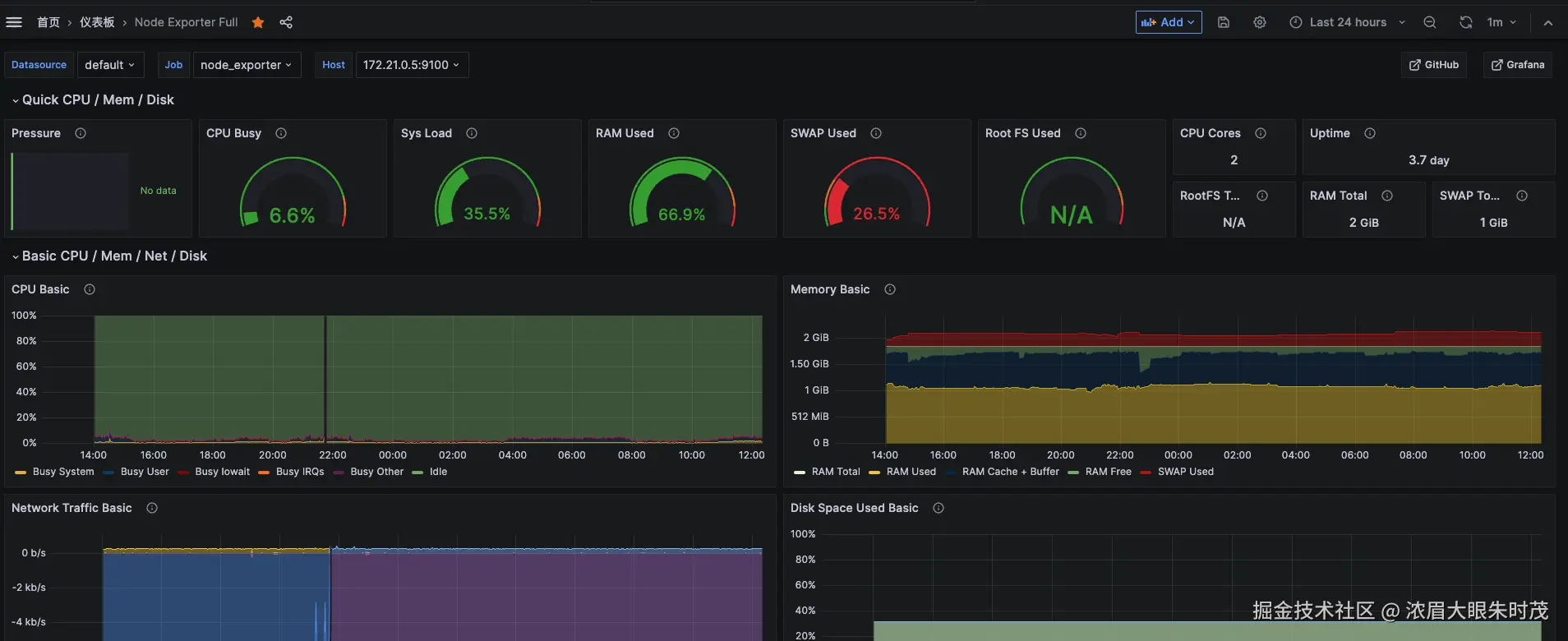
完成这个步骤,重启prometheus容器,重新配置仪表盘,看到如下界面就欧了~

image.png