grafana操练之一:环境搭建

173 阅读2分钟

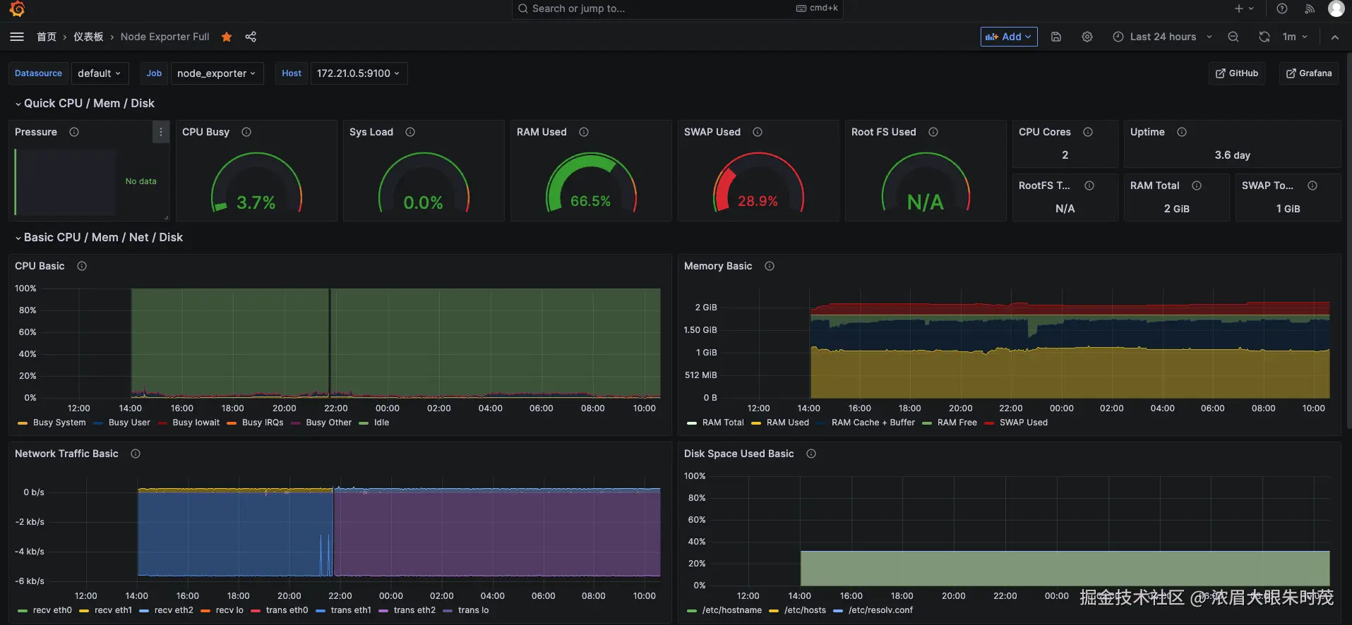
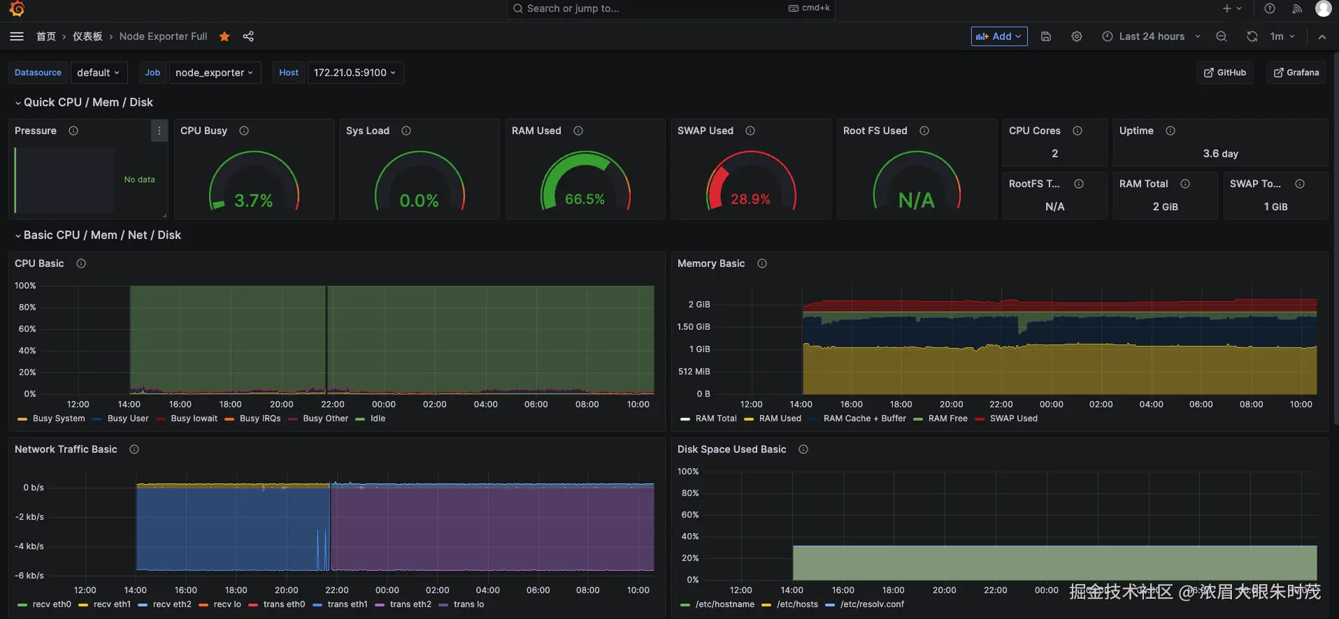
相信你一定看到过运维电脑屏幕上的如下不明觉厉到的画面,这不个007?其实没这么神秘,接下来咱来看看如何在自己的服务器上搭建一套grafana实现一些基础监控功能。

image.png

首先grafana是用于可视化大型测量数据的开源程序,他提供了强大和优雅的方式去创建、共享、浏览数据。dashboard中显示了你不同metric数据源中的数据,它需要配合 Zabbix、Prometheus 等工具一起使用,以获取数据源。

简单来说,grafana是一个可视化工具,用于把数据可视化出来,但是数据源一般来自Prometheus采集提供

宝塔环境搭建

这里我使用现有的宝塔面板安装,它的应用商店已经支持docker安装的安装,且可以可视化的配置,比较方便,当然前提是你已经在服务器安装了docker环境,这里就不细说

image.png

image.png

启动镜像后,可以看到默认命名的两个容器信息

image.png

注意,这里启动需要配置挂载目录,后续我们需要手动修改配置文件来着

image.png

到这一步,如果顺利,你应该通过访问映射端口,可以分别看到grafana跟prometheus的web界面

image.png

访问http://ip:9090/metrics ,可以看到监控信息的源数据

image.png

grafana初始账号密码都是admin

image.png

docker搭建

docker运行grafana

docker run -d \
  --name=grafana \
  -p 3000:3000 \
  -v grafana-storage:/var/lib/grafana \
  grafana/grafana

docer运行prometheus

docker run --rm \
    -u root \
    --entrypoint cp \
    -v /opt:/opt \
    prom/prometheus:v2.18.0 \
    -rf /etc/prometheus /opt/

vim /opt/prometheus/prometheus.yml

prometheus.yml文件内容为:

global:
  scrape_interval: 15s #默认采集监控数据时间间隔
  external_labels:
    monitor: 'my-monitor'
scrape_configs:  #监控对象设置
  - job_name: prometheus #任务名称
    scrape_interval: 5s #每隔5s获取一次监控数据
    static_configs: #监控对象地址
      - targets: ['127.0.0.1:9090']  # 将自己加入到监控对象中

启动prometheus

docker run --name=prometheus -d \
-p 9090:9090 \
-v /opt/prometheus:/etc/prometheus \
prom/prometheus:v2.18.0 --config.file=/etc/prometheus/prometheus.yml --web.enable-lifecycle