APO 集成生态exporter一键完成指标采集

436 阅读5分钟

Metrics 作为可观测性领域的三大支柱之一,Metrics数据采集显得尤为重要。传统的prometheus工具采集指标,需要指定路径抓取,当指标越来越多配置会显得复杂。同时prometheus只能采集指定的指标,当用户需要节点系统相关、中间件等指标还需要引进额外组件。久而久之采集指标配置难以维护。

APO 利用Grafana-Alloy完成指标采集

APO 为了用户更好地一键采集各类指标,选择 Grafana-Alloy 作为APO的指标采集器,兼容OpenTelemtry生态,集成到 APO OneAgent之中,APO OneAgent负责采集所有指标,发送至APO-Server,存储至Victoria-Metrics, APO-front负责展示所有指标。当需要额外采集数据,只需配置OneAgent中Alloy数据采集源,无需更改其他组件,配置灵活,简单易懂。

1.jpg

APO 指标采集配置步骤

安装APO-Agent之时,已经安装自带安装了grafana-Alloy。APO启动之后 APO Server并对外提供服务,OneAgent抓取指标,然后发送到 Server,可以在APO Front中的Grafana查看数据。

当用户想要修改指标采集配置,修改 apo-grafana-alloy-config ConfigMap即可(虚机环境下修改apo配置文件config/grafana-alloy/config.alloy)

采集的配置步骤如下:

  1. 配置APO-server地址
  2. 配置apo-grafana-alloy-config文件
  3. grafana查询指标

APO server地址配置

首先需要配置APO Server地址,OneAgent采集指标后将数据发送到APO Server

otelcol.receiver.prometheus "default" {
  output {
   metrics = [otelcol.exporter.otlp.default.input]
  }
}

otelcol.exporter.otlp "default" {
  client {
    endpoint = "<host-ip>:<port>"
    tls {
        insecure = true
        insecure_skip_verify = true
    }
  }
}

配置说明:其中 receiver 接收 prometheus 指标,转换成 otel 格式,然后exporter导出发送至APO-Server

APO缺采集配置

以kubernetes环境为例,通常一个集群可能存在如下指标需要采集

  • node metrics 节点机器系统相关指标 (磁盘,cpu等信息)
  • kubelet metrics 提供 node 和 Pod 的基本运行状态和资源使用情况
  • cadvisor metrics container相关的详细资源使用和性能指标数据

机器相关指标采集

jsprometheus.exporter.unix "local_system" {
}

prometheus.scrape "scrape_metrics" {
  targets = prometheus.exporter.unix.local_system.targets
  forward_to = [otelcol.receiver.prometheus.default.receiver]
  scrape_interval = "10s"
}

该组件会采集机器上的各种资源指标

kubernetes 指标采集

其中 discovery.kubernetes 组件负责获取kubernetes信息, APO 这里选择获取node相关的信息

之后采集 kubelet和 cadvisor相关的指标,由于是k8s集群,还需要配置 scheme, bearer_token_file等权限相关信息

discovery.kubernetes "nodes" {
  role = "node"
}

prometheus.scrape "kubelet" {
  targets  = discovery.kubernetes.nodes.targets
  scheme   = "https"
  scrape_interval = "60s"
  bearer_token_file = "/var/run/secrets/kubernetes.io/serviceaccount/token"
  tls_config {
    insecure_skip_verify = true
  }
  clustering {
    enabled = true
  }
  forward_to = [otelcol.receiver.prometheus.default.receiver]
  job_name = "integrations/kubernetes/kubelet"
}

prometheus.scrape "cadvisor" {
  targets    = discovery.kubernetes.nodes.targets
  scheme     = "https"
  scrape_interval = "60s"
  bearer_token_file = "/var/run/secrets/kubernetes.io/serviceaccount/token"
  tls_config {
    insecure_skip_verify = true
  }
  clustering {
    enabled = true
  }
  forward_to = [otelcol.receiver.prometheus.default.receiver]
  job_name = "integrations/kubernetes/cadvisor"
  metrics_path = "/metrics/cadvisor"
}

scrape指标采集

通常用户还会部署一些自定义的探针程序,用于自定义一些监控指标

只需指定 targets 下的 addres 用于指定采集URL, __metrics__path__自定义采集路径,默认为/metircs

prometheus.scrape "agent_metrics" {
  targets = [
    {
      __address__ = "<scrape-path-1>:<port>",
    },
    {
      __address__ = "<scrape-path-2>:<port>",
      __metrics__path__ = "/metrics/agent"
    },
    {
      __address__ = "<scrape-path-3>:<port>",
    },
    ]
  forward_to = [otelcol.receiver.prometheus.default.receiver]
  scrape_interval = "10s"
}
如采集APO node-agent 指标

APO node-agent 用于采集上下游网络指标和进程启动时间指标,路径为 localhost:9500/metrics

prometheus.scrape "agent_metrics" {
  targets = [
    {
      __address__ = "localhost:9408",
    }
    ]
  forward_to = [otelcol.receiver.prometheus.default.receiver]
  scrape_interval = "10s"
}

一键采集中间件指标

除了采集基本指标外,用户使用APO还可以根据自己的需求额外配置其他指标采集。

如采集各类 中间件指标 (kafka, redis, mysql, elasticsearch等)

2.png

监控 MySQL

1.OneAgent 的 alloy 配置文件添加如下内容,然后重启 OneAgent

# 采集 mysql指标
prometheus.exporter.mysql "example" {
  data_source_name  = "username:password@(<mysql-url>:3306)/"
  enable_collectors = ["heartbeat", "mysql.user"]
}

prometheus.scrape "mysql" {
  targets    = prometheus.exporter.mysql.example.targets
  forward_to = [otelcol.receiver.prometheus.default.receiver]
}

2.APO Front 的 Grafana 中导入 MySQL 模版

3.png

3.验证是否有MySQL指标数据

4.png

监控 ElasticSearch

1.OneAgent 的 alloy 配置文件添加如下内容,然后重启 OneAgent

# 采集 elasticsearch指标
prometheus.exporter.elasticsearch "example" {
  address = "http://<elasticsearch-url>:9200"
  basic_auth {
    username = USERNAME
    password = PASSWORD
  }
}

prometheus.scrape "mysql" {
  targets    = prometheus.exporter.elasticsearch.example.targets
  forward_to = [otelcol.receiver.prometheus.default.receiver]
}

2.APO Front 的 Grafana 中导入 ElasticSearch 模版

3.验证是否有ElasticSearch指标数据

5.png

监控 Redis

1.OneAgent 的 alloy 配置文件添加如下内容,重启OneAgent

# 采集 redis 指标
prometheus.exporter.redis "example" {
  address = "<redis-url>:6379"
}

prometheus.scrape "redis" {
  targets    = prometheus.exporter.redis.example.targets
  forward_to = [otelcol.receiver.prometheus.default.receiver]
}

2.APO Front 的 Grafana 导入 Redis 模版

3.验证是否有 Redis 指标数据

6.png

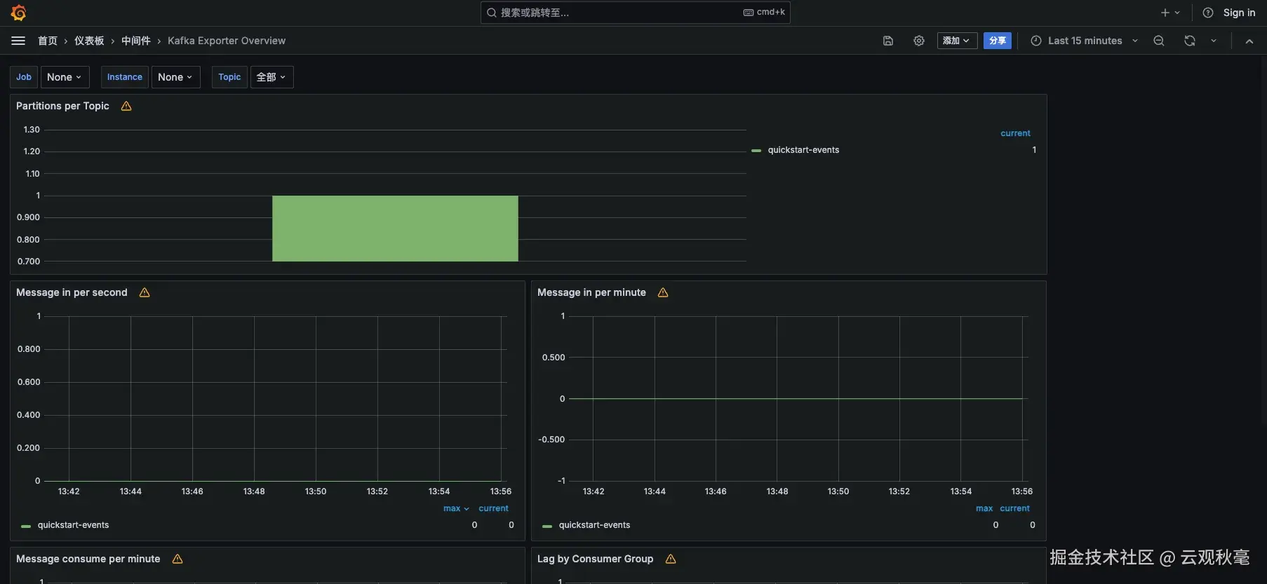
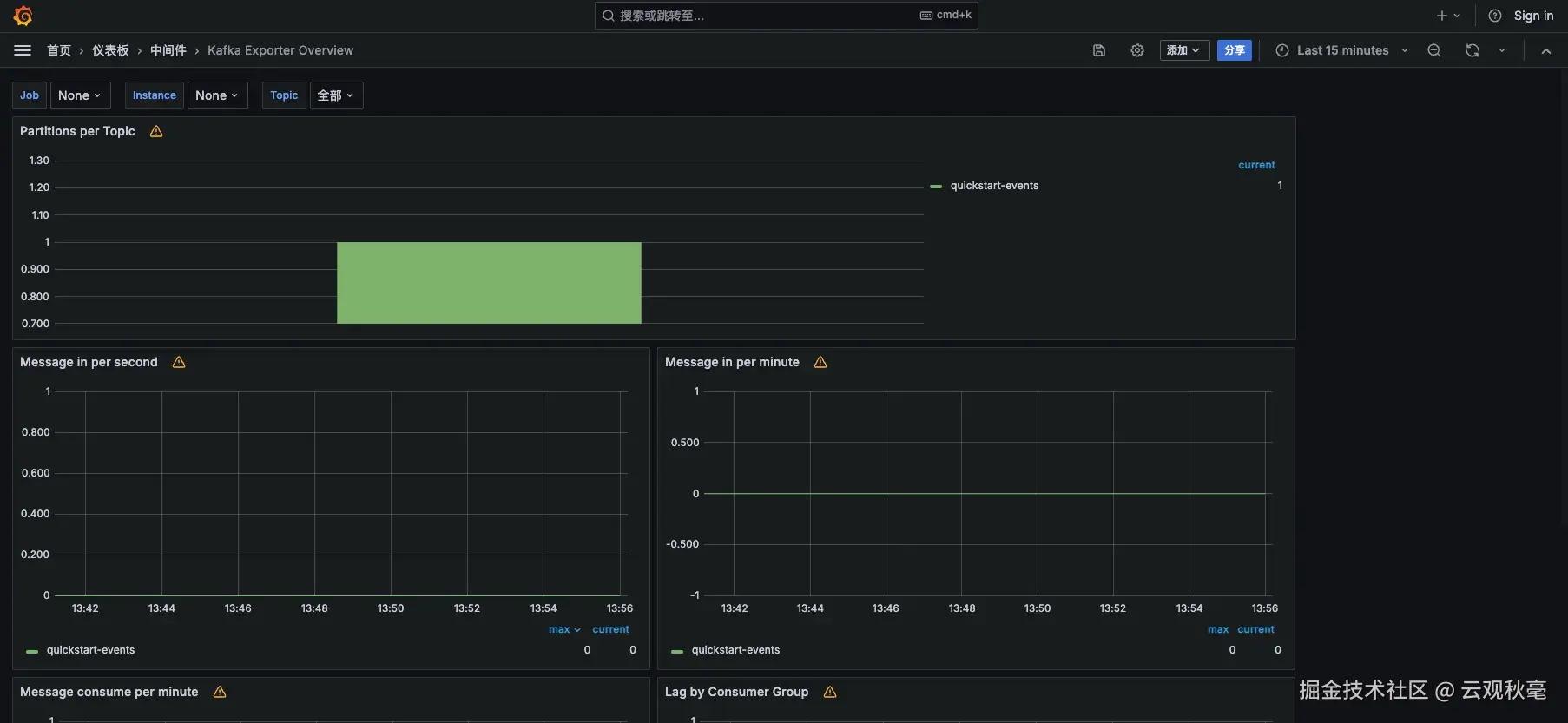
监控 Kafka

1.OneAgent 的 alloy 配置文件添加如下内容,重启OneAgent

# 采集 kafka 指标
prometheus.exporter.kafka "example" {
  address = "<kafka-url>:9092"
}

prometheus.scrape "kafka" {
  targets    = prometheus.exporter.kafka.example.targets
  forward_to = [otelcol.receiver.prometheus.default.receiver]
}

2.APO Front 的 Grafana 导入 Kafka 模版

3.验证是否有Kafka 指标数据

7.png

更多指标的采集可以参考Grafana-Alloy的官方文档或者咨询我们

Alloy已经支持如下中间件指标采集:

1724220491784.jpg

参考资料

otel-collector

otlp-configgrpc

victora-metrics

Sending data via OpenTelemetry

alloy

discovery.kubernetes

otel.receiver.prometheus

prometheus

样例配置文件

logging {
  level  = "info"
  format = "logfmt"
}


otelcol.receiver.prometheus "default" {
  output {
   metrics = [otelcol.processor.transform.default.input]
  }
}

otelcol.processor.transform "default" {
  error_mode = "ignore"
  trace_statements {
    context = "resource"
    statements = [
     `replace_all_patterns(attributes, "key", "service\\.instance\\.id", "service_instance_id")`,
     `replace_all_patterns(attributes, "key", "service\\.name", "service_name")`,
     `replace_all_patterns(attributes, "key", "net\\.host\\.name", "net_host_name")`,
    ]
  }
  output {
    metrics = [otelcol.exporter.otlp.default.input]
  }
}

otelcol.exporter.otlp "default" {
  client {
    endpoint = "<host-ip>:<port>"
    tls {
        insecure = true
        insecure_skip_verify = true
    }
  }
}

prometheus.exporter.unix "local_system" {
}

prometheus.scrape "scrape_metrics" {
  targets = prometheus.exporter.unix.local_system.targets
  forward_to = [otelcol.receiver.prometheus.default.receiver]
  scrape_interval = "10s"
}

prometheus.scrape "agent_metrics" {
  targets = [
    {
      __address__ = "<scrape-path-1>",
    },
    {
      __address__ = "<scrape-path-2>",
    },
    {
      __address__ = "<scrape-path-3>",
    },
    ]
  forward_to = [otelcol.receiver.prometheus.default.receiver]
  scrape_interval = "10s"
}

discovery.kubernetes "nodes" {
  role = "node"
}

prometheus.scrape "kubelet" {
  targets  = discovery.kubernetes.nodes.targets
  scheme   = "https"
  scrape_interval = "60s"
  bearer_token_file = "/var/run/secrets/kubernetes.io/serviceaccount/token"
  tls_config {
    insecure_skip_verify = true
  }
  clustering {
    enabled = true
  }
  forward_to = [otelcol.receiver.prometheus.default.receiver]
  job_name = "integrations/kubernetes/kubelet"
}

prometheus.scrape "cadvisor" {
  targets    = discovery.kubernetes.nodes.targets
  scheme     = "https"
  scrape_interval = "60s"
  bearer_token_file = "/var/run/secrets/kubernetes.io/serviceaccount/token"
  tls_config {
    insecure_skip_verify = true
  }
  clustering {
    enabled = true
  }
  forward_to = [otelcol.receiver.prometheus.default.receiver]
  job_name = "integrations/kubernetes/cadvisor"
  metrics_path = "/metrics/cadvisor"
}


# 采集 mysql指标
prometheus.exporter.mysql "example" {
  data_source_name  = "username:password@(<mysql-url>:3306)/"
  enable_collectors = ["heartbeat", "mysql.user"]
}

// Configure a prometheus.scrape component to send metrics to.
prometheus.scrape "mysql_metrics" {
  targets    = prometheus.exporter.mysql.example.targets
  forward_to = [otelcol.receiver.prometheus.default.receiver]
}

# 采集 elasticsearch指标
prometheus.exporter.elasticsearch "example" {
  address = "http://<elasticsearch-url>:9200"
  basic_auth {
    username = USERNAME
    password = PASSWORD
  }
}

prometheus.scrape "demo" {
  targets    = prometheus.exporter.elasticsearch.example.targets
  forward_to = [otelcol.receiver.prometheus.default.receiver]
}