Kubernetes-无服务器架构-三-

73 阅读33分钟

Kubernetes 无服务器架构(三)

原文:zh.annas-archive.org/md5/36BD40FEB49D3928DE19F4A0B653CB1B

译者:飞龙

协议:CC BY-NC-SA 4.0

第八章: Apache OpenWhisk 简介

学习目标

在本章结束时,您将能够:

  • 在 IBM Cloud Functions 中运行 OpenWhisk

  • 创建、列出、调用、更新和删除 OpenWhisk 操作

  • 利用和调用 OpenWhisk web 操作和序列

  • 使用 feeds、触发器和规则自动化 OpenWhisk 操作调用

本章涵盖了 Apache OpenWhisk 以及如何处理其操作、触发器和包。

OpenWhisk 简介

到目前为止,在本书中,我们已经了解了Kubeless框架,这是一个开源的基于 Kubernetes 的无服务器框架。我们讨论了Kubeless架构,并创建并使用了Kubeless函数和触发器。在本章中,我们将学习OpenWhisk,这是另一个可以部署在 Kubernetes 之上的开源无服务器框架。

OpenWhisk是 Apache 软件基金会的一部分的开源无服务器框架。最初在 IBM 开发,项目代号为 Whisk,后来在源代码开源后更名为OpenWhiskApache OpenWhisk支持许多编程语言,包括 Ballerina、Go、Java、JavaScript、PHP、Python、Ruby、Swift 和.NET Core。它允许我们调用用这些编程语言编写的函数来响应事件。OpenWhisk 支持许多部署选项,例如本地部署和云基础设施。

OpenWhisk 有四个核心组件:

  • Actions:这些包含用支持的语言编写的应用程序逻辑,将在响应事件时执行。

  • 序列:这些将多个操作链接在一起,以创建更复杂的处理流水线。

  • 触发器和规则:这些通过将它们绑定到外部事件源来自动调用操作。

  • Packages:这些将相关的操作组合在一起进行分发。

以下图表说明了这些组件如何相互交互:

图 8.1:OpenWhisk 核心组件

图 8.1:OpenWhisk 核心组件

在下一节中,我们将学习如何在 IBM Cloud Functions 中运行 Apache OpenWhisk。

在 IBM Cloud Functions 中运行 OpenWhisk

OpenWhisk 是一个可以部署在本地或云基础设施上的框架。然而,OpenWhisk 也可以作为 IBM 的托管服务提供,IBM 是 OpenWhisk 项目的创建者。IBM Cloud Functions是 IBM Cloud 基础设施上托管 OpenWhisk 实现的名称。本书将使用此服务来部署我们的无服务器函数,因为 IBM Cloud Functions 是开始使用 OpenWhisk 的最简单方式。我们首先要设置一个 IBM Cloud 账户。

练习 24:设置 IBM Cloud 账户

在这个练习中,我们将在 IBM Cloud 上设置一个账户。

注意

注册 IBM Cloud 不需要信用卡。

以下步骤将帮助您完成练习:

  1. 首先,我们需要在 IBM Cloud 上注册cloud.ibm.com/registration。然后,填写必需的数据并提交表单。它应该类似于以下截图:
图 8.2:IBM Cloud 注册页面

注册完成后,您应该会看到以下内容:

图 8.3:IBM Cloud 注册完成页面
  1. 此时,我们将收到一封带有激活链接的电子邮件。点击确认账户按钮来激活您的账户,如下图所示:
图 8.4:IBM Cloud 激活邮件
  1. 当您点击邮件中的确认账户按钮时,我们将被带到 IBM Cloud 欢迎页面。点击登录按钮,使用注册 IBM Cloud 时使用的凭据登录,如下图所示:
图 8.5:IBM Cloud 欢迎页面
  1. 通过点击继续按钮来确认隐私数据,如下图所示:图 8.6:IBM Cloud 隐私政策
图 8.6:IBM Cloud 隐私政策
  1. 您可以跳过介绍视频,然后转到首页。现在,您可以点击屏幕左上角的汉堡包图标(),然后从菜单中选择函数,如下图所示:
图 8.7:IBM Cloud 首页
  1. 这将带您到IBM Cloud函数页面(cloud.ibm.com/functions/)… 8.8:IBM Cloud 函数页面](p3-juejin.byteimg.com/tos-cn-i-k3…)
图 8.8:IBM Cloud 函数页面

OpenWhisk 提供了一个名为wsk的 CLI 来创建和管理 OpenWhisk 实体。接下来,我们将安装OpenWhisk CLI,它将用于与 OpenWhisk 平台交互。

练习 25:安装 IBM Cloud CLI

在这个练习中,我们将安装带有 Cloud Functions 插件的 IBM Cloud CLI,该插件支持 OpenWhisk:

  1. 首先,我们需要下载压缩的 IBM Cloud CLI 文件。使用curl命令和-Lo标志下载 CLI,如下所示:
$ curl -Lo ibm-cli.tar.gz  https://clis.cloud.ibm.com/download/bluemix-cli/0.18.0/linux64 

输出应如下所示:

图 8.9:下载 IBM Cloud CLI

](image/C12607_08_09.jpg)

图 8.9:下载 IBM Cloud CLI
  1. 接下来,我们将使用tar命令提取tar.gz文件,如下所示:
$ tar zxvf ibm-cli.tar.gz

输出应如下所示:

图 8.10:提取 IBM Cloud CLI

](image/C12607_08_10.jpg)

图 8.10:提取 IBM Cloud CLI
  1. 然后将ibmcloud可执行文件移动到/usr/local/bin/路径,如下命令所示:
$ sudo mv Bluemix_CLI/bin/ibmcloud /usr/local/bin/ibmcloud

输出应如下所示:

图 8.11:将 ibmcloud 移动到/usr/local/bin

](image/C12607_08_11.jpg)

图 8.11:将 ibmcloud 移动到/usr/local/bin
  1. 现在我们将使用 IBM Cloud CLI 登录 IBM Cloud。执行以下命令,将<YOUR_EMAIL>替换为注册 IBM Cloud 时使用的电子邮件地址。在提示时提供注册阶段使用的电子邮件和密码,并将区域号设置为5us-south),如下命令所示:
$ ibmcloud login -a cloud.ibm.com -o "<YOUR_EMAIL>" -s "dev"

输出应如下所示:

图 8.12:登录 IBM Cloud

](image/C12607_08_12.jpg)

图 8.12:登录 IBM Cloud
  1. 现在我们将使用ibmcloud CLI 安装 Cloud Functions 插件,如下命令所示。在处理 OpenWhisk 实体时,将使用此插件:
$ ibmcloud plugin install cloud-functions

输出应如下所示:

图 8.13:安装 Cloud Functions

](image/C12607_08_13.jpg)

图 8.13:安装 Cloud Functions
  1. 接下来,我们将使用以下命令提供目标组织(组织名称为您的电子邮件地址)和空间(默认为dev):
$ ibmcloud target -o <YOUR_EMAIL> -s dev

输出应如下所示:

图 8.14:设置目标组织和空间

](image/C12607_08_14.jpg)

图 8.14:设置目标组织和空间
  1. 现在配置完成了。我们可以使用ibmcloud wsk与 OpenWhisk 实体交互,如下命令所示:
$ ibmcloud wsk action list

输出应如下所示:

图 8.15:列出 OpenWhisk 操作

图 8.15:列出 OpenWhisk 操作

注意

在本书中,我们将使用wsk命令来管理 OpenWhisk 实体,而不是 IBM Cloud Functions 提供的ibmcloud wsk命令。它们两者提供相同的功能。唯一的区别是wsk是 OpenWhisk 的标准 CLI,而ibmcloud fn来自 IBM Cloud Functions 插件。

  1. 让我们创建一个 Linux 别名,wsk="ibmcloud wsk"。首先,用您喜欢的文本编辑器打开~/.bashrc文件。在下面的命令中,我们将使用vim文本编辑器打开文件:
vim ~/.bashrc

在文件末尾添加以下行:

alias wsk="ibmcloud wsk"
  1. ~/.bashrc文件以应用更改,如下命令所示:
$ source ~/.bashrc

输出应该如下:

图 8.16:获取 bashrc 文件

图 8.16:获取 bashrc 文件
  1. 现在我们应该能够使用wsk命令调用 OpenWhisk。执行以下命令以验证安装:
$ wsk --help

这将打印wsk命令的帮助页面,如下图所示:

图 8.17:wsk 命令的输出

图 8.17:wsk 命令的输出

现在,让我们继续进行下一节关于 OpenWhisk 动作的部分。

OpenWhisk 动作

在 OpenWhisk 中,动作是由开发人员编写的代码片段,将在响应事件时执行。这些动作可以用 OpenWhisk 支持的任何编程语言编写:

  • Ballerina

  • Go

  • Java

  • JavaScript

  • PHP

  • Python

  • Ruby

  • Swift

  • .NET Core

此外,如果我们喜欢的语言运行时尚未得到 OpenWhisk 的支持,我们可以使用自定义的 Docker 镜像。这些动作将接收一个 JSON 对象作为输入,然后在动作内执行必要的处理,最后返回一个包含处理结果的 JSON 对象。在接下来的章节中,我们将重点介续如何使用wsk CLI 编写、创建、列出、调用、更新和删除 OpenWhisk 动作。

为 OpenWhisk 编写动作

在使用您喜欢的语言编写 OpenWhisk 动作时,有一些标准必须遵循。它们如下:

  • 每个动作应该有一个名为main的函数,这是动作的入口点。源代码可以有额外的函数,但一旦触发动作,main函数将被执行。

  • 函数必须返回一个 JSON 对象作为响应。

注意

在本章中,我们将主要使用 JavaScript 来创建函数代码。

让我们看一个例子,我们创建一个符合我们刚才提到的规则的 JavaScript 代码(random-number.js)。这是一个简单的函数,它生成 0 到 1 之间的随机数,并将生成的数字作为函数的响应返回:

function main() {
    var randomNumber = Math.random();
    return { number: randomNumber };
} 

这是一个符合规则的 PHP 函数:

<?php
function main()
{
    $randomNumber = rand();
    return ["number" => $randomNumber];
}

在 OpenWhisk 框架上创建操作

现在是时候使用在上一节中编写的操作代码在 OpenWhisk 框架上创建一个操作了。我们将使用wsk action create命令,其格式如下:

$ wsk action create <action-name> <action-file-name>

<action-name>是操作的标识符。它应该是唯一的,以防止命名冲突。<action-file-name>是包含操作源代码的文件。让我们执行以下命令,使用random-number.js文件中的操作源代码创建一个名为randomNumber的 OpenWhisk 操作:

$ wsk action create randomNumber random-number.js

我们从这个命令接收到的输出如下所示:

图 8.18:创建一个 randomNumber 操作

图 8.18:创建一个 randomNumber 操作

正如我们在输出中看到的,每当成功创建一个操作时,CLI 提示都会适当地通知读者操作的状态。

OpenWhisk 框架将根据源代码文件的扩展名确定执行操作的运行时。在前面的场景中,将为提供的.js文件选择 Node.js 10运行时。如果要覆盖 OpenWhisk 框架选择的默认运行时,可以在wsk action create命令中使用--kind标志:

 $ wsk action create secondRandomNumber random-number.js --kind nodejs:8

输出应该如下所示:

图 8.19:使用 nodejs:8 运行时创建一个 randomNumber 操作

图 8.19:使用 nodejs:8 运行时创建一个 randomNumber 操作

前面的输出表明secondRandomNumber已成功创建。在本节结束时,我们已部署了两个 OpenWhisk 操作。

学会了如何在 OpenWhisk 框架上创建操作后,接下来我们将继续列出 OpenWhisk 操作。

列出 OpenWhisk 操作

在本节中,我们将使用以下命令在我们的环境中使用wsk CLI 列出 OpenWhisk 操作:

$ wsk action list

输出应该如下所示:

图 8.20:列出所有操作

图 8.20:列出所有操作

从上述输出中,我们可以看到我们之前创建的两个操作,名称分别为randomNumbersecondRandomNumberwsk action list命令列出操作及其运行时,如nodejs:8nodejs:10。默认情况下,操作列表将根据最后更新时间进行排序,因此最近更新的操作将位于列表顶部。如果我们希望列表按字母顺序排序,可以使用--name-sort(或-n)标志,如下所示:

$ wsk action list --name-sort

输出应该如下所示:

图 8.21:按名称升序列出所有操作

图 8.21:按名称升序列出所有操作

调用 OpenWhisk 操作

现在我们的操作已经准备好被调用了。OpenWhisk 操作可以通过wsk CLI 以两种方式被调用:

  • 请求-响应

  • 触发-忘记

请求-响应方法是同步的;操作调用将等待结果可用。另一方面,触发-忘记方法是异步的。这将返回一个称为激活 ID 的 ID,稍后可以用来获取结果。

以下是调用操作的wsk命令的标准格式:

$ wsk action invoke <action-name> 

请求-响应调用方法

请求-响应方法中,wsk action invoke命令与--blocking(或-b)标志一起使用,该标志要求wsk CLI 等待调用结果:

$ wsk action invoke randomNumber --blocking 

上述命令将在终端中返回以下输出,其中包含从方法返回的结果以及有关方法调用的其他元数据:

ok: invoked /_/randomNumber with id 002738b1acee4abba738b1aceedabb60
{
    "activationId": "002738b1acee4abba738b1aceedabb60",
    "annotations": [
        {
            "key": "path",
            "value": "your_email_address_dev/randomNumber"
        },
        {
            "key": "waitTime",
            "value": 79
        },
        {
            "key": "kind",
            "value": "nodejs:10"
        },
        {
            "key": "timeout",
            "value": false
        },
        {
            "key": "limits",
            "value": {
                "concurrency": 1,
                "logs": 10,
                "memory": 256,
                "timeout": 60000
            }
        },
        {
            "key": "initTime",
            "value": 39
        }
    ],
    "duration": 46,
    "end": 1564829766237,
    "logs": [],
    "name": "randomNumber",
    "namespace": "your_email_address_dev",
    "publish": false,
    "response": {
        "result": {
            "number": 0.6488215545330562
        },
        "status": "success",
        "success": true
    },
    "start": 1564829766191,
    "subject": "your_email_address",
    "version": "0.0.1"
}

我们可以在返回的 JSON 对象的response部分中看到输出("number": 0.6488215545330562),这是我们之前编写的 JavaScript 函数生成的随机数。返回的 JSON 对象包含一个激活 ID("activationId": "002738b1acee4abba738b1aceedabb60"),我们可以稍后用来获取结果。此输出包括其他重要值,如操作调用状态("status": "success"),开始时间("start": 156482976619),结束时间("end": 1564829766237)和执行持续时间("duration": 46)。

注意

我们将讨论如何在触发-忘记调用方法部分使用activationId获取激活结果。

如果我们需要获取动作的结果而不包括其他元数据,可以使用--result(或-r)标志,如下面的代码所示:

$ wsk action invoke randomNumber --result 

输出应该如下:

图 8.22:使用请求和响应方法调用 randomNumber 动作

图 8.22:使用请求和响应方法调用 randomNumber 动作

点火和忘记调用方法

使用点火和忘记方法的动作调用不会等待动作的结果。相反,它们返回一个激活 ID,我们可以使用它来获取动作的结果。这种调用方法使用类似的命令来请求响应方法,但没有--blocking(或-b)标志:

$ wsk action invoke randomNumber 

输出应该如下:

图 8.23:使用点火和忘记方法调用 randomNumber 动作

图 8.23:使用点火和忘记方法调用 randomNumber 动作

在上述结果中,我们可以看到返回的激活 ID 为2b90ade473e443bc90ade473e4b3bcff(请注意,您的激活 ID 将不同)。

现在我们可以使用wsk activation get命令获取给定激活 ID 的结果:

$ wsk activation get "<activation_id>"

您需要用wsk action invoke命令调用函数时返回的值替换<activation_id>

$ wsk activation get 2b90ade473e443bc90ade473e4b3bcff
ok: got activation 2b90ade473e443bc90ade473e4b3bcff
{
    "namespace": "sathsara89@gmail.com_dev",
    "name": "randomNumber",
    "version": "0.0.2",
    "subject": "sathsara89@gmail.com",
    "activationId": "2b90ade473e443bc90ade473e4b3bcff",
    "start": 1564832684116,
    "end": 1564832684171,
    "duration": 55,
    "statusCode": 0,
    "response": {
        "status": "success",
        "statusCode": 0,
        "success": true,
        "result": {
            "number": 0.05105974715780626
        }
    },
    "logs": [],
    "annotations": [
        {
            "key": "path",
            "value": "sathsara89@gmail.com_dev/randomNumber"
        },
        {
            "key": "waitTime",
            "value": 126
        },
        {
            "key": "kind",
            "value": "nodejs:10"
        },
        {
            "key": "timeout",
            "value": false
        },
        {
            "key": "limits",
            "value": {
                "concurrency": 1,
                "logs": 10,
                "memory": 256,
                "timeout": 60000
            }
        },
        {
            "key": "initTime",
            "value": 41
        }
    ],
    "publish": false
}

如果您希望仅检索激活的摘要,应该在wsk activation get命令中提供--summary(或-s)标志:

$ wsk activation get <activation-id> --summary

上述命令的输出将打印激活详细信息的摘要,如下面的截图所示:

图 8.24:激活摘要

图 8.24:激活摘要

wsk activation result命令仅返回动作的结果,省略任何元数据:

$ wsk activation result <activation-id> 

输出应该如下:

图 8.25:激活结果

图 8.25:激活结果

wsk activation list命令可用于列出所有激活:

$ wsk activation list 

输出应该如下:

图 8.26:列出激活

图 8.26:列出激活

上述命令返回按激活的日期时间排序的激活列表。以下表格描述了每列提供的信息:

图 8.27:列描述

图 8.27:列描述

更新 OpenWhisk 操作

在本节中,我们将学习如何在 OpenWhisk 平台上创建操作后更新操作的源代码。我们可能希望出于几个原因更新操作。代码中可能存在错误,或者我们可能只是想增强代码。可以使用wsk action update命令使用wsk CLI 来更新 OpenWhisk 操作:

$ wsk action update <action-name> <action-file-name>

我们已经有一个打印随机数的操作,它在random-number.js函数中定义。这个函数打印一个 0 到 1 之间的值,但是如果我们想要打印一个 1 到 100 之间的随机数呢?现在可以使用以下代码来实现:

function main() {
    var randomNumber = Math.floor((Math.random() * 100) + 1);
    return { number: randomNumber };
} 

然后,我们可以执行wsk action update命令来更新randomNumber操作:

$ wsk action update randomNumber random-number.js

输出应该如下:

图 8.28:更新 randomNumber 操作

现在我们可以通过执行以下命令来验证更新后操作的结果:

$ wsk action invoke randomNumber --result

图 8.29:调用 randomNumber 操作

图 8.29:调用 randomNumber 操作

正如我们所看到的,randomNumber操作返回了 1 到 100 之间的数字。我们可以多次调用randomNumber函数来验证它是否返回 1 到 100 之间的输出数字。

删除 OpenWhisk 操作

在本节中,我们将讨论如何删除 OpenWhisk 操作。使用wsk action delete命令来删除 OpenWhisk 操作:

$ wsk action delete <action-name> 

让我们执行wsk action delete命令来删除我们在前面部分创建的randomNumbersecondRandomNumber操作:

$ wsk action delete randomNumber 
$ wsk action delete secondRandomNumber 

输出应该如下:

图 8.30:删除 randomNumber 和 secondRandomNumber 操作

现在我们已经学会了如何编写、创建、列出、调用、更新和删除 OpenWhisk 操作。让我们继续进行一个练习,在这个练习中,您将创建您的第一个 OpenWhisk 操作。

练习 26:创建您的第一个 OpenWhisk 操作

在这个练习中,我们将首先创建一个 JavaScript 函数,该函数接收考试分数作为输入,并根据以下标准返回考试结果:

  • 如果分数等于或高于 60,则返回Pass

  • 如果分数低于 60,则返回Fail

接下来,我们将在 OpenWhisk 框架中创建一个名为examResults的操作,使用先前提到的 JavaScript 函数代码。然后,我们将调用该操作以验证它是否按预期返回结果。一旦验证了操作的响应,我们将根据以下标准更新操作以返回考试成绩与结果:

  • 如果分数等于或高于 80,则返回Pass with grade A

  • 如果分数等于或高于 70,则返回Pass with grade B

  • 如果分数等于或高于 60,则返回Pass with grade C

  • 如果分数低于 60,则返回Fail

再次,我们将调用该动作以验证结果,最后删除该动作。

注意

此练习的代码文件可以在github.com/TrainingByPackt/Serverless-Architectures-with-Kubernetes/tree/master/Lesson08/Exercise26找到。

执行以下步骤完成练习:

  1. 首先,在exam-result.js文件中创建一个 JavaScript 函数,根据提供的考试分数返回考试结果:
function main(params) {
    var examResult = '';
    if (params.examMarks < 0 || params.examMarks > 100) {
        examResult = 'ERROR: invalid exam mark';
    } else if (params.examMarks >= 60) {
        examResult = 'Pass';
    } else {
      examResult = 'Fail';
    }

    return { result: examResult };
}
  1. 现在,让我们从步骤 1中创建的exam-result.js文件中创建名为examResult的 OpenWhisk 动作:
$ wsk action create examResult exam-result.js

输出应该如下:

图 8.31:创建 examResult 动作

图 8.31:创建 examResult 动作
  1. 一旦动作创建成功,我们可以通过将值发送到examMarks参数来调用examResult动作,值的范围在 0 到 100 之间:
$ wsk action invoke examResult --param examMarks 72 –result

输出应该如下:

图 8.32:调用 examResult 动作

图 8.32:调用 examResult 动作
  1. 在这一步,我们将在exam-result-02.js中创建一个新的 JavaScript 函数,以grade参数返回考试结果:
function main(params) {
    var examResult = '';
    if (params.examMarks < 0 || params.examMarks > 100) {
        examResult = 'ERROR: invalid exam mark';
    } else if (params.examMarks > 80) {
        examResult = 'Pass with grade A';
    } else if (params.examMarks > 70) {
        examResult = 'Pass with grade B';
    } else if (params.examMarks > 60) {
        examResult = 'Pass with grade C';
    } else {
        examResult = 'Fail';
    }

    return { result: examResult };
}
  1. 现在,让我们使用先前更新的exam-result-02.js文件更新 OpenWhisk 动作:
$ wsk action update examResult exam-result-02.js

输出应该如下:

图 8.33:更新 examResult 动作

图 8.33:更新 examResult 动作
  1. 一旦动作更新完成,我们可以多次调用该动作,并使用不同的考试分数作为参数来验证功能:
$ wsk action invoke examResult --param examMarks 150 --result
$ wsk action invoke examResult --param examMarks 75 --result
$ wsk action invoke examResult --param examMarks 42 –result

输出应该如下:

图 8.34:使用不同的参数值调用 examResult 动作

图 8.34:使用不同的参数值调用 examResult 动作
  1. 最后,我们将删除examResult动作:
$ wsk action delete examResult 

输出应该如下:

图 8.35:删除 examResult 动作

图 8.35:删除 examResult 动作

在这个练习中,我们学习了如何创建一个遵循 OpenWhisk 操作标准的 JavaScript 函数。然后我们创建了这个操作并使用wsk CLI 调用了它。之后,我们改变了函数代码的逻辑,并用最新的函数代码更新了操作。最后,我们通过删除操作来进行清理。

OpenWhisk 序列

在 OpenWhisk 中,以及一般的编程中,函数(在 OpenWhisk 中称为操作)被期望执行单一的专注任务。这将有助于通过重用相同的函数代码来减少代码重复。但创建复杂的应用程序需要连接多个操作以实现期望的结果。OpenWhisk 序列用于链接多个 OpenWhisk 操作(可以是不同编程语言运行时)并创建更复杂的处理流水线。

以下图表说明了如何通过链接多个操作来构建序列:

图 8.36:OpenWhisk 序列

图 8.36:OpenWhisk 序列

我们可以向序列传递参数(如果有的话),这些参数将被用作第一个操作的输入。然后,每个操作的输出将作为下一个操作的输入,序列的最终操作将返回其结果作为序列的输出。不同编程语言编写的操作也可以通过序列链接在一起。

可以使用wsk action create命令创建序列,并使用--sequence标志提供一个逗号分隔的操作列表来调用:

$ wsk action create <sequence-name> --sequence <action-01>,<action-02>

为了演示 OpenWhisk 序列的概念,我们将在下一节中创建一个名为login的序列,其中包括两个操作,名为authenticationauthorization。当用户尝试登录应用程序时,将调用login操作。如果用户在登录时提供了正确的凭据,他们可以查看系统上的所有内容。但如果用户未能提供正确的登录凭据,他们只能查看系统的公共内容。

注意

认证是验证用户的身份,授权是授予系统所需级别的访问权限。

首先,让我们创建 authentication.js 函数。这个函数将接收两个参数,名为 usernamepassword。如果用户名和密码与 admin(对于 username 参数)和 openwhisk(对于 password 参数)的硬编码值匹配,函数将返回 authenticationResulttrue。否则,authenticationResult 将为 false

function main(params) {
    var authenticationResult = '';
    if (params.username == 'admin' && params.password == 'openwhisk') {
        authenticationResult = 'true';
    } else {
        authenticationResult = 'false';
    }
    return { authenticationSuccess: authenticationResult };
}

接下来的函数是 authorization.js,它以 authenticationSuccess 值作为输入,并向用户显示适当的内容。如果用户成功通过认证(authenticationSuccess = true),将显示 'Authentication Success! You can view all content' 消息。如果认证失败(authenticationSuccess != true),将显示 'Authentication Failed! You can view only public content' 消息:

function main(params) {
    var contentMessage = '';
    if (params.authenticationSuccess == "true") {
        contentMessage = 'Authentication Success! You can view all content';
    } else {
        contentMessage = 'Authentication Failed! You can view only public content';
    }
    return { content: contentMessage };
}

现在,让我们使用 wsk action create 命令部署这两个操作:

$ wsk action create authentication authentication.js 
$ wsk action create authorization authorization.js 

输出应该如下:

图 8.37:创建认证和授权操作

图 8.37:创建认证和授权操作

现在认证和授权操作都准备好了。让我们通过组合 authenticationauthorization 操作来创建一个名为 login 的序列:

$ wsk action create login --sequence authentication,authorization

输出应该如下:

图 8.38:创建登录序列

现在是测试登录序列的时候了。首先,我们将通过发送正确的凭据(username = adminpassword = openwhisk)来调用登录序列:

$ wsk action invoke login --param username admin --param password openwhisk –result

输出应该如下:

图 8.39:使用有效凭据调用登录序列

成功登录的预期结果显示在上面的截图中。现在,让我们通过发送不正确的凭据(username = hackerpassword = hacker)来调用登录序列。这次我们期望收到一个认证失败的消息:

$ wsk action invoke login --param username hacker --param password hacker –result

输出应该如下:

图 8.40:使用无效凭据调用登录序列

图 8.40:使用无效凭据调用登录序列

在本节中,我们学习了关于 OpenWhisk 序列的知识。我们创建了多个操作,使用序列将它们链接在一起,并通过发送所需的参数来调用序列。

练习 27:创建 OpenWhisk 序列

在这个练习中,我们将创建一个包含两种不同语言编写的操作的序列。第一个操作用 Python 编写,接收两次考试的分数并返回平均分。第二个操作用 JavaScript 编写,接收平均分并返回通过或失败。

注意

此练习的代码文件可以在github.com/TrainingByPackt/Serverless-Architectures-with-Kubernetes/tree/master/Lesson08/Exercise27找到。

以下步骤将帮助您完成练习:

  1. 编写第一个函数(calculate-average.py),计算平均分。此函数将接收两次考试的分数作为输入:
def main(params):
    examOneMarks = params.get("examOneMarks")
    examTwoMarks = params.get("examTwoMarks")

    fullMarks = examOneMarks + examTwoMarks
    averageMarks =  fullMarks / 2

    return {"averageMarks": averageMarks}
  1. calculate-average.py创建一个名为calculateAverage的 OpenWhisk 操作:
$ wsk action create calculateAverage calculate-average.py

输出应如下所示:

图 8.41:创建 calculateAverage 操作

图 8.41:创建 calculateAverage 操作
  1. 通过调用检查calculateAverage操作是否按预期工作:
$ wsk action invoke calculateAverage --param examOneMarks 82 --param examTwoMarks 68 –result
  1. 输出应如下所示:图 8.42:调用 calculateAverage 操作
图 8.42:调用 calculateAverage 操作
  1. 创建第二个函数(show-result.js),根据平均分返回考试结果(通过失败)。考试结果将基于逻辑,即分数小于 0 或大于 100 将返回错误;分数大于或等于 60 将返回通过;否则将返回失败

代码如下:

function main(params) {
    var examResult = '';

    if (params.averageMarks < 0 || params.averageMarks > 100) {
        examResult = 'ERROR: invalid average exam mark';
    } else if (params.averageMarks >= 60) {
        examResult = 'Pass';
    } else {
        examResult = 'Fail';
    }

    return { result: examResult };
}
  1. show-result.js创建一个名为showResult的 OpenWhisk 操作:
$ wsk action create showResult show-result.js

输出应如下所示:

图 8.43:创建 showResult 操作

图 8.43:创建 showResult 操作
  1. 检查showResult操作是否按预期工作,通过调用它来验证:
$ wsk action invoke showResult --param averageMarks 75 –result

输出应如下所示:

图 8.44:调用 showResult 操作

图 8.44:调用 showResult 操作
  1. 创建getExamResults序列,其中包括calculateAverageshowResult操作:
$ wsk action create getExamResults --sequence calculateAverage,showResult

输出应如下所示:

图 8.45:创建 getExamResults 序列

图 8.45:创建 getExamResults 序列
  1. 调用getExamResults序列并验证结果:
$ wsk action invoke getExamResults --param examOneMarks 82 --param examTwoMarks 68 –result

输出应如下所示:

图 8.46:调用 getExamResults 序列

图 8.46:调用 getExamResults 序列

OpenWhisk Web 动作

到目前为止,我们已经通过wsk CLI 和wsk action invoke命令调用了我们的 OpenWhisk 动作。尽管这种调用方法非常简单,并且在开发阶段非常适合我们,但wsk CLI 不能被外部方使用,比如外部应用程序或用户,来调用我们的动作。作为解决方案,我们可以使用 OpenWhisk web 动作,这将允许通过公开可用的 URL 通过 HTTP 请求调用动作。

当调用动作时,OpenWhisk 标准动作需要身份验证(这由wsk CLI 在内部处理),并且必须将 JSON 有效负载作为响应。相比之下,web 动作可以在没有身份验证的情况下被调用,并且可以返回额外的信息,比如 HTTP 头和非 JSON 有效负载,比如 HTML 和二进制数据。

通过在创建(wsk action create)或更新(wsk action update)动作时发送--web true(或--web yes)标志,可以将 OpenWhisk 标准动作转换为 web 动作。

让我们创建一个 JavaScript 函数(web-action.js)作为 web 动作被调用。如果我们没有为名称参数传递值,这个函数将返回Hello, Stranger,当我们通过 web 动作 URL 为name参数传递值时,它将返回Hello与名称:

function main(params) {
    var helloMessage = ''
    if (params.name) {
        helloMessage = 'Hello, ' + params.name;
    } else {
        helloMessage = 'Hello, Stranger';
    }

    return { result: helloMessage };
}

现在我们可以通过发送--web true标志和wsk action create命令来创建一个 web 动作:

$ wsk action create myWebAction web-action.js --web true

输出应该如下:

图 8.47:将 myWebAction 创建为 web 动作

图 8.47:将 myWebAction 创建为 web 动作

然后,我们可以使用 web 动作 URL 来调用创建的 web 动作。web 动作 URL 的一般格式如下:

https://{APIHOST}/api/v1/web/{QUALIFIED_ACTION_NAME}.{EXT}

让我们讨论一下这个 URL 的每个组件:

  • APIHOST:IBM Cloud Functions 的APIHOST值为openwhisk.ng.bluemix.net

  • QUALIFIED_ACTION_NAME:web 动作的完全限定名称,格式为<namespace>/<package-name>/<action-name>。如果动作不在命名的package中,请使用default作为<package-name>的值。

  • EXT:代表 web 动作预期响应类型的扩展。

我们可以使用wsk action get命令的--url标志来检索 web 动作的 URL:

$ wsk action get myWebAction –url

输出应该如下:

图 8.48:检索 myWebAction 的公共 URL

图 8.48:检索 myWebAction 的公共 URL

由于我们的 web action 正在响应 JSON 有效负载,我们需要在前面的 URL 中附加.json作为扩展名。现在我们可以在网页浏览器中打开此 URL,或者使用curl命令检索输出。

让我们在前面的 URL 中使用网页浏览器调用:

图 8.49:从网页浏览器中调用 myWebAction 而没有 name 参数

图 8.49:从网页浏览器中调用 myWebAction 而没有 name 参数

你好,陌生人是预期的响应,因为我们没有在查询中为name参数传递值。

现在,让我们通过在 URL 末尾附加?name=OpenWhisk来调用相同的 URL:

us-south.functions.cloud.ibm.com/api/v1/web/sathsara89%40gmail.com_dev/default/myWebAction.json?name=OpenWhisk

输出应该如下:

图 8.50:从网页浏览器中调用 myWebAction 而有 name 参数

图 8.50:从网页浏览器中调用 myWebAction 而有 name 参数

我们可以使用以下命令将相同的 URL 作为curl请求调用:

$ curl https://us-south.functions.cloud.ibm.com/api/v1/web/sathsara89%40gmail.com_dev/default/myWebAction.json?name=OpenWhisk

输出应该如下:

图 8.51:使用 name 参数作为 curl 命令调用 myWebAction

图 8.51:使用 name 参数作为 curl 命令调用 myWebAction

这个命令将产生与我们在网页浏览器中看到的相同的输出。

正如我们之前讨论的,OpenWhisk web actions 可以配置为返回附加信息,包括 HTTP 标头、HTTP 状态码和使用 JSON 响应中的一个或多个字段的不同类型的主体内容:

  • headers:此字段用于在响应中发送 HTTP 标头。一个示例是将Content-Type发送为text/html

  • statusCode:这将发送一个有效的 HTTP 响应代码。除非明确指定,否则将发送200 OK的状态代码。

  • body:这包含响应内容,可以是纯文本、JSON 对象或数组,或者是用于二进制数据的 base64 编码字符串。

现在我们将更新web-action.js函数以按照我们之前讨论的格式发送响应:

function main(params) {
    var helloMessage = ''

    if (params.name) {
        username = params.name;
        httpResponseCode = 200;
    } else {
        username = 'Stranger';
        httpResponseCode = 400;
    }

    var htmlMessage = '<html><body><h3>' + 'Hello, ' + username + '</h3></body></html>';

    return {
        headers: {
            'Set-Cookie': 'Username=' + username + '; Max-Age=3600',
            'Content-Type': 'text/html'
        },
        statusCode: httpResponseCode,
        body: htmlMessage 
    };
}

然后,我们将使用最新的函数代码更新myWebAction动作:

$ wsk action update myWebAction web-action.js

输出应该如下:

图 8.52:更新 myWebAction

图 8.52:更新 myWebAction

让我们使用以下curl命令调用更新后的动作。我们将在 URL 中提供name=OpenWhisk作为查询参数。此外,使用-v选项打印详细输出,这将帮助我们验证我们添加到响应中的字段:

$ curl https://us-south.functions.cloud.ibm.com/api/v1/web/sathsara89%40gmail.com_dev/default/myWebAction.http?name=OpenWhisk -v

这是在前述curl命令之后收到的响应:

     *   Trying 104.17.9.194...
* Connected to us-south.functions.cloud.ibm.com (104.17.9.194) port 443 (#0)
* * * 
* * * 
> GET /api/v1/web/sathsara89%40gmail.com_dev/default/myWebAction.http?name=OpenWhisk HTTP/1.1
> Host: us-south.functions.cloud.ibm.com
> User-Agent: curl/7.47.0
> Accept: */*
> 
< HTTP/1.1 200 OK
< Date: Sun, 04 Aug 2019 16:32:56 GMT
< Content-Type: text/html; charset=UTF-8
< Transfer-Encoding: chunked
< Connection: keep-alive
< Set-Cookie: __cfduid=d1cb4dec494fb11bd8b60a225c218b3101564936375; expires=Mon, 03-Aug-20 16:32:55 GMT; path=/; domain=.functions.cloud.ibm.com; HttpOnly
< X-Request-ID: 7dbce6e92b0a90e313d47e0c2afe203b
< Access-Control-Allow-Origin: *
< Access-Control-Allow-Methods: OPTIONS, GET, DELETE, POST, PUT, HEAD, PATCH
< Access-Control-Allow-Headers: Authorization, Origin, X-Requested-With, Content-Type, Accept, User-Agent
< x-openwhisk-activation-id: f86aad67a9674aa1aaad67a9674aa12b
< Set-Cookie: Username=OpenWhisk; Max-Age=3600
< IBM_Cloud_Functions: OpenWhisk
< Expect-CT: max-age=604800, report-uri="https://report-uri.cloudflare.com/cdn-cgi/beacon/expect-ct"
< Server: cloudflare
< CF-RAY: 5011ee17db5d7f2f-CMB
< 
* Connection #0 to host us-south.functions.cloud.ibm.com left intact
<html><body><h3>Hello, OpenWhisk</h3></body></html>

如预期的那样,我们收到了HTTP/1.1 200 OK作为 HTTP 响应代码,Content-Type: text/html作为头部,一个 cookie,以及<html><body><h3>Hello, OpenWhisk</h3></body></html>作为响应的主体。

现在,让我们在不带name=OpenWhisk查询参数的情况下调用相同的curl请求。这次,预期的响应代码是HTTP/1.1 400 Bad Request,因为我们没有为查询参数传递值。此外,curl命令将以<html><body><h3>Hello, Stranger</h3></body></html>作为 HTTP 响应体代码做出响应:

$ curl https://us-south.functions.cloud.ibm.com/api/v1/web/sathsara89%40gmail.com_dev/default/myWebAction.http -v

这是在前述curl命令之后收到的响应:

*   Trying 104.17.9.194...
* Connected to us-south.functions.cloud.ibm.com (104.17.9.194) port 443 (#0)
* * * 
* * * 
* ALPN, server accepted to use http/1.1
> GET /api/v1/web/sathsara89%40gmail.com_dev/default/myWebAction.http HTTP/1.1
> Host: us-south.functions.cloud.ibm.com
> User-Agent: curl/7.47.0
> Accept: */*
> 
< HTTP/1.1 400 Bad Request
< Date: Sun, 04 Aug 2019 16:35:09 GMT
< Content-Type: text/html; charset=UTF-8
< Transfer-Encoding: chunked
< Connection: keep-alive
< Set-Cookie: __cfduid=dedba31160ddcdb6791a04ff4359764611564936508; expires=Mon, 03-Aug-20 16:35:08 GMT; path=/; domain=.functions.cloud.ibm.com; HttpOnly
< X-Request-ID: 8c2091fae68ab4b678d835a000a21cc2
< Access-Control-Allow-Origin: *
< Access-Control-Allow-Methods: OPTIONS, GET, DELETE, POST, PUT, HEAD, PATCH
< Access-Control-Allow-Headers: Authorization, Origin, X-Requested-With, Content-Type, Accept, User-Agent
< x-openwhisk-activation-id: 700916ace1d843e78916ace1d813e7c3
< Set-Cookie: Username=Stranger; Max-Age=3600
< IBM_Cloud_Functions: OpenWhisk
< Expect-CT: max-age=604800, report-uri="https://report-uri.cloudflare.com/cdn-cgi/beacon/expect-ct"
< Server: cloudflare
< CF-RAY: 5011f1577b7a7f35-CMB
< 
* Connection #0 to host us-south.functions.cloud.ibm.com left intact
<html><body><h3>Hello, Stranger</h3></body></html>

在本节中,我们介绍了 OpenWhisk web 动作,并讨论了标准动作和 web 动作之间的区别。然后,我们使用wsk CLI 创建了一个 web 动作。接下来,我们了解了 web 动作暴露的 URL 的格式。我们使用 web 浏览器和curl命令调用了 web 动作。然后,我们讨论了 web 动作可以返回的附加信息。最后,我们更新了我们的 web 动作以包括响应中的头部、statusCode和主体,并使用curl命令调用了 web 动作以验证响应。

OpenWhisk Feeds、触发器和规则

在前几节中,我们学习了如何使用wsk CLI 或使用 web 动作的 HTTP 请求来调用动作。在本节中,我们将学习如何使用 OpenWhisk feeds、触发器和规则自动调用动作。以下图解说明了如何使用 feeds、触发器和规则从外部事件源的事件调用动作:

图 8.53:OpenWhisk Feeds、触发器和规则

图 8.53:OpenWhisk Feeds、触发器和规则

触发器是从事件源发送的不同类型的事件。这些触发器可以通过wsk CLI 手动触发,也可以自动从外部事件源发生的事件中触发。事件源的一些例子包括 Git 存储库、电子邮件帐户或 Slack 频道。如前图所示,feeds 用于将触发器连接到外部事件源。feeds 的示例如下:

  • 向 Git 存储库提交。

  • 发送到特定帐户的传入电子邮件消息。

  • 通过 Slack 频道收到的消息。

如图所示,规则是连接触发器和动作的组件。规则将一个触发器连接到一个动作。创建此链接后,触发器的每次调用都将执行关联的动作。通过创建适当的规则集,还可以实现以下情景:

  • 执行多个动作的单个触发器

  • 单个动作以响应多个触发器

让我们从创建一个简单的动作开始,以便与触发器和规则一起调用。创建一个名为triggers-rules.js的文件,并添加以下 JavaScript 函数:

function main(params) {
    var helloMessage = 'Invoked with triggers and rules';
    return { result: helloMessage };
}

然后我们将创建动作:

$ wsk action create triggersAndRules triggers-rules.js

现在是创建我们的第一个触发器的时候了。我们将使用wsk trigger create命令使用wsk CLI 创建触发器:

$ wsk trigger create <trigger-name>

让我们创建一个名为myTrigger的触发器:

$ wsk trigger create myTrigger

输出应如下所示:

图 8.54:创建 myTrigger

图 8.54:创建 myTrigger

我们可以列出可用的触发器,以确保myTrigger已成功创建:

$ wsk trigger list

输出应如下所示:

图 8.55:列出所有触发器

图 8.55:列出所有触发器

触发器在通过规则连接到动作之前是无用的。现在我们将使用wsk rule create命令创建一个 OpenWhisk 规则,其格式如下:

$ wsk rule create <rule-name> <trigger-name> <action-name>

让我们创建一个名为myRule的规则,将myTriggertriggerAndRules动作连接在一起:

$ wsk rule create myRule myTrigger triggersAndRules

输出应如下所示:

图 8.56:创建 myRule 以连接 myTrigger 与 triggersAndRules 动作

图 8.56:创建 myRule 以连接 myTrigger 与 triggersAndRules 动作

我们可以获取有关myRule的详细信息,其中显示了与规则关联的触发器和动作:

$ wsk rule get myRule

此命令将打印有关myRule的详细输出,如下面的屏幕截图所示,其中包括命名空间版本状态以及规则的关联触发器动作

输出应如下所示:

图 8.57:获取 myRule 的详细信息

图 8.57:获取 myRule 的详细信息

一旦动作触发器规则准备就绪,就是时候看到触发器的作用了。使用wsk trigger fire命令触发触发器:

$ wsk trigger fire myTrigger

输出应如下所示:

图 8.58:触发 myTrigger

图 8.58:触发 myTrigger

这将打印触发器的激活 ID。

让我们执行以下命令来列出最后两次激活:

$ wsk activation list --limit 2

输出应该如下:

图 8.59:列出最后两次激活

图 8.59:列出最后两次激活

在上述截图中,我们可以看到myTrigger触发器激活被记录,然后是triggersAndRules动作激活。

我们可以打印triggersAndRules动作激活的结果,以确保触发器正确调用了该动作:

$ wsk activation get 85d9d7e50891468299d7e50891d68224 –summary

输出应该如下:

图 8.60:打印激活的结果

图 8.60:打印激活的结果

在本节中,我们讨论了如何使用提要、触发器和规则自动调用动作。我们创建了一个动作,一个触发器,然后创建了一个规则来连接它们。最后,我们通过触发器来调用动作。

OpenWhisk CronJob 触发器

在前面的部分中,我们讨论了如何使用wsk trigger fire命令触发触发器。然而,有些情况下我们需要自动触发触发器。一个例子是执行定期任务,比如运行系统备份、日志归档或数据库清理。OpenWhisk 提供了基于 cron 的触发器,可以在固定间隔调用无服务器函数。OpenWhisk 提供的/whisk.system/alarms软件包可以用来在预定的间隔触发触发器。

此软件包包括以下提要:

图 8.61:警报软件包中可用的提要

图 8.61:警报软件包中可用的提要

在接下来的练习中,让我们学习如何创建基于 cron 作业的触发器。

练习 28:创建 CronJob 触发器

在本练习中,我们将创建一个 OpenWhisk 动作,该动作将使用提要、触发器和规则每分钟被调用。函数代码将打印当前日期和时间作为输出,以便我们可以验证 cron 作业触发器是否正确调用了该动作。

注意

此练习的代码文件可以在github.com/TrainingByPackt/Serverless-Architectures-with-Kubernetes/tree/master/Lesson08/Exercise28找到。

以下步骤将帮助您完成本练习:

  1. 让我们从创建函数代码开始。此函数将返回当前日期和时间。创建一个名为date-time.js的文件,其中包含以下代码,并创建一个名为dateTimeAction的动作:
function main() {
    var currentDateTime = new Date();
    return { currentDateTime: currentDateTime };
}
$ wsk action create dateTimeAction date-time.js

输出应该如下所示:

图 8.62:创建 dateTimeAction

图 8.62:创建 dateTimeAction
  1. 下一步是使用/whisk.system/alarms/alarm feed 创建一个触发器。 cron 值为"* * * * *",旨在每分钟触发此动作:
$ wsk trigger create dateTimeCronTrigger \
                            --feed /whisk.system/alarms/alarm \
                            --param cron "* * * * *" 

以下是wsk trigger create命令的响应。确保输出的末尾有ok: created trigger dateTimeCronTrigger,这表示成功创建了dateTimeCronTrigger

ok: invoked /whisk.system/alarms/alarm with id 06f8535f9d364882b8535f9d368882cd
{
    "activationId": "06f8535f9d364882b8535f9d368882cd",
    "annotations": [
        {
            "key": "path",
            "value": "whisk.system/alarms/alarm"
        },
        {
            "key": "waitTime",
            "value": 85
        },
        {
            "key": "kind",
            "value": "nodejs:10"
        },
        {
            "key": "timeout",
            "value": false
        },
        {
            "key": "limits",
            "value": {
                "concurrency": 1,
                "logs": 10,
                "memory": 256,
                "timeout": 60000
            }
        },
        {
            "key": "initTime",
            "value": 338
        }
    ],
    "duration": 594,
    "end": 1565083299218,
    "logs": [],
    "name": "alarm",
    "namespace": "sathsara89@gmail.com_dev",
    "publish": false,
    "response": {
        "result": {
            "status": "success"
        },
        "status": "success",
        "success": true
    },
    "start": 1565083298624,
    "subject": "sathsara89@gmail.com",
    "version": "0.0.152"
}
ok: created trigger dateTimeCronTrigger
  1. 创建规则(dateTimeRule)以将动作(dateTimeAction)与触发器(dateTimeCronTrigger)连接起来:
$ wsk rule create dateTimeRule dateTimeCronTrigger dateTimeAction

输出应该如下所示:

图 8.63:创建 dateTimeRule 以连接 dateTimeCronTrigger 和 dateTimeAction

图 8.63:创建 dateTimeRule 以连接 dateTimeCronTrigger 和 dateTimeAction
  1. 该动作现在将每分钟被触发。让 cron 作业触发器运行大约 5 分钟。我们可以使用以下命令列出最近 6 次激活:
$ wsk activation list --limit 6

输出应该如下所示:

图 8.64:列出最近六次激活

图 8.64:列出最近六次激活
  1. 列出dateTimeAction的激活摘要,以确保它已经每分钟打印了当前日期时间:
$ wsk activation get 04012f4f3e6044ed812f4f3e6054edc4 --summary
$ wsk activation get c4758e5fa4464d0cb58e5fa446cd0cf7 --summary
$ wsk activation get cf78acfd78d044e8b8acfd78d044e89c –summary

输出应该如下所示:

图 8.65:打印 dateTimeAction 激活的摘要

图 8.65:打印 dateTimeAction 激活的摘要

检查currentDateTime字段的值,打印每次调用以验证该动作是否按计划每分钟被调用。在前面的截图中,我们可以看到该动作在09:37:02被调用,然后在09:38:03再次被调用,最后在09:39:03被调用。

在这个活动中,我们创建了一个简单的函数,用于打印当前日期和时间。然后,我们创建了一个 cron 作业触发器,以便每分钟调用此动作。

OpenWhisk Packages

OpenWhisk 包允许我们通过将相关动作捆绑在一起来组织我们的动作。举个例子,假设我们有多个动作,比如createOrderprocessOrderdispatchOrderrefundOrder。当应用用户创建订单、处理订单、派送订单和退款订单时,这些动作将执行相关的应用逻辑。在这种情况下,我们可以创建一个名为order的包来将所有与订单相关的动作分组在一起。

正如我们之前学到的,动作名称应该是唯一的。包有助于防止命名冲突,因为我们可以通过将它们放入不同的包中来创建具有相同名称的多个动作。举个例子,来自order包的retrieveInfo动作可能会检索有关订单的信息,但来自 customer 包的retrieveInfo动作可以检索有关客户的信息。

到目前为止,我们已经创建了许多动作,而不用担心包。这是如何可能的?这是因为如果我们在创建动作时没有提及任何特定的包,OpenWhisk 会将动作放入默认包中。

OpenWhisk 有两种类型的包:

  • 内置包(OpenWhisk 自带的包)

  • 用户定义的包(用户创建的其他包)

可以使用wsk package list <namespace>命令检索命名空间中的所有包。

输出应如下所示:

图 8.66:列出/whisk.system 命名空间中的包

图 8.66:列出/whisk.system 命名空间中的包

使用wsk package create命令可以创建包:

$ wsk package create <package-name>

在本节中,我们介绍了包的概念,并讨论了 OpenWhisk 的内置包和用户定义的包。在下一个练习中,我们将创建一个包并将一个动作添加到新创建的包中。

练习 29:创建 OpenWhisk 包

在本练习中,我们将创建一个名为arithmetic的包,其中包含所有与算术相关的动作,如加法、减法、乘法和除法。我们将创建一个接收两个数字作为输入并通过将数字相加返回结果的函数。然后,我们将在arithmetic包中创建此动作:

  1. 让我们从创建一个名为arithmetic的包开始:
$ wsk package create arithmetic

输出应如下所示:

图 8.67:创建算术包

图 8.67:创建算术包
  1. 现在我们将创建一个操作,将其添加到我们的arithmetic包中。创建一个名为add.js的文件,内容如下:
function main(params) {
    var result = params.firstNumber + params.secondNumber;
    return { result: result };
}
  1. 我们可以使用wsk action create命令同时创建操作并将其添加到arithmetic包中。这只需要我们在操作名称前加上包名称。执行以下命令:
$ wsk action create arithmetic/add add.js

在输出中,我们可以看到操作已成功创建在arithmetic包中。

输出应该如下所示:

图 8.68:向算术包添加 add 操作

图 8.68:向算术包添加 add 操作
  1. 现在我们可以使用wsk action list命令来验证我们的add操作是否已放置在算术包中。
$ wsk action list --limit 2

输出应该如下所示:

图 8.69:列出操作

图 8.69:列出操作
  1. wsk package get命令将返回描述包的 JSON 输出:
$ wsk package get arithmetic

输出应该如下所示:

图 8.70:获取算术包的详细描述

图 8.70:获取算术包的详细描述
  1. 如果我们想要查看包描述的摘要,列出包内的操作,我们可以使用--summary标志:
$ wsk package get arithmetic –summary

输出应该如下所示:

图 8.71:获取算术包的摘要描述

图 8.71:获取算术包的摘要描述

活动 8:通过电子邮件接收每日天气更新

想象一下,你正在为灾害管理中心工作,需要及时了解天气信息。你决定创建一个应用程序,可以在指定的时间间隔通过电子邮件向你发送天气更新。为了实现这一目标,你决定部署一个应用程序,可以获取特定城市的当前天气,并在每天上午 8 点向指定的电子邮件地址发送当前天气信息。在这个活动中,我们将使用外部服务来检索天气信息(OpenWeather)并发送电子邮件(SendGrid)。

在开始这个活动之前,我们需要准备以下内容:

  • 一个 OpenWeather 账户(用于检索当前天气信息)

  • 一个 SendGrid 账户(用于发送电子邮件)

  • npm已安装

  • zip已安装

执行以下步骤来创建一个 OpenWeather 账户和一个 SendGrid 账户:

  1. 创建一个OpenWeatheropenweathermap.org/)账户以检索当前天气信息并保存 API 密钥。在home.openweathermap.org/users/sign_up创建一个OpenWeather账户。

转到API 密钥选项卡(home.openweathermap.org/api_keys)并保存 API 密钥,因为这个 API 密钥是从 OpenWeather API 获取数据所必需的。

在 Web 浏览器中使用https://api.openweathermap.org/data/2.5/weather?q=London&appid=<YOUR-API-KEY>来测试 OpenWeather API。请注意,您需要用步骤 1中的 API 密钥替换****。

  1. 创建一个 SendGrid(sendgrid.com)账户并保存 API 密钥。这用于发送电子邮件。在signup.sendgrid.com/创建一个 SendGrid 账户。

转到设置 > API 密钥,然后单击创建 API 密钥按钮。

API 密钥名称字段中提供一个名称,选择完全访问单选按钮,然后单击创建和查看按钮以创建具有完全访问权限的 API 密钥。

生成密钥后,复制 API 密钥并将其保存在安全的地方,因为您只能看到这个密钥一次。

注意

有关创建OpenWeather账户和 SendGrid 账户的详细步骤,请参阅第 432 页的附录部分。

现在我们准备开始这项活动。执行以下步骤以完成这项活动:

  1. 在您熟悉的任何语言中创建一个函数(并且受 OpenWhisk 框架支持),该函数将以城市名称作为参数,并从 OpenWeather API 中检索的天气信息返回一个 JSON 对象。

注意

对于这个解决方案,我们将使用 JavaScript 编写的函数。但是,您可以使用任何您熟悉的语言来编写这些函数。

以下是一个用 JavaScript 编写的示例函数:

const request = require('request');
function main(params) {
    const cityName = params.cityName
    const openWeatherApiKey = '<OPEN_WEATHER_API_KEY>';
    const openWeatherUrl = 'https://api.openweathermap.org/data/2.5/weather?q=' + cityName + '&mode=json&units=metric&appid=' + openWeatherApiKey ;
    return new Promise(function(resolve, reject) {
        request(openWeatherUrl, function(error, response, body) {   
            if (error) {
                reject('Requesting weather data from provider failed ' 
                        + 'with status code ' 
                        + response.statusCode + '.\n' 
                        + 'Please check the provided cityName argument.');
            } else {
                try {
                    var weatherData = JSON.parse(body);
                    resolve({weatherData:weatherData});
                } catch (ex) {
                    reject('Error occurred while parsing weather data.');
                }
            }
        });
    });
}
  1. 创建第二个函数(在您熟悉的任何语言中,并且受 OpenWhisk 框架支持),该函数将以消息作为输入,并使用 SendGrid 服务将输入消息发送到指定的电子邮件地址。

以下是一个用 JavaScript 编写的示例函数:

const sendGridMailer = require('@sendgrid/mail');
function main(params) {
    const sendGridApiKey = '<SEND_GRID_API_KEY>';
    const toMail = '<TO_EMAIL>';
    const fromMail = '<FROM_EMAIL>';
    const mailSubject = 'Weather Information for Today';
    const mailContent = params.message;
    return new Promise(function(resolve, reject) {
        sendGridMailer.setApiKey(sendGridApiKey);
        const msg = {
            to: toMail,
            from: fromMail,
            subject: mailSubject,
            text: mailContent,
        };
        sendGridMailer.send(msg, (error, result) => {
            if (error) {
                reject({msg: "Message sending failed."});
            } else {
                resolve({msg: "Message sent!"});
            }
        });
    });
}
exports.main = main;
  1. 创建第三个函数(在您熟悉的任何语言中,并且受 OpenWhisk 框架支持),该函数将以天气数据的 JSON 对象,并将其格式化为字符串消息,以便作为电子邮件正文发送。

以下是一个用 JavaScript 编写的示例函数:

     function main(params) {
    return new Promise(function(resolve, reject) {
        if (!params.weatherData) {
            reject("Weather data not provided");
        }
        const weatherData = params.weatherData;
        const cityName = weatherData.name;
        const currentTemperature = weatherData.main.temp;
        weatherMessage = "It's " + currentTemperature
                                 + " degrees celsius in " + cityName;
        resolve({message: weatherMessage});
   });
}
  1. 接下来,创建一个连接所有三个动作的序列。

  2. 最后,创建触发器和规则,在每天上午 8 点调用序列。

注意

活动的解决方案可以在第 432 页找到。

摘要

在本章中,我们首先了解了 Apache OpenWhisk 的历史和核心概念。然后,我们学习了如何使用 CLI 设置 IBM Cloud Functions 来运行我们的无服务器函数。之后,介绍了 OpenWhisk 动作,这些是用 OpenWhisk 支持的语言之一编写的代码片段。我们讨论了如何使用wsk CLI 编写、创建、列出、调用、更新和删除 OpenWhisk 动作。接下来,我们介绍了 OpenWhisk 序列,用于将多个动作组合在一起,创建更复杂的处理流水线。接下来,我们学习了如何使用 Web 动作公开动作,通过 URL 返回动作的附加信息,如 HTTP 标头和非 JSON 有效载荷,包括 HTML 和二进制数据。下一部分是关于饲料、触发器和规则,它们使用来自外部事件源的事件自动化动作调用。最后,我们讨论了 OpenWhisk 包,它们用于通过捆绑它们来组织相关动作。

在下一章中,我们将学习关于 OpenFaaS,并使用 OpenFaaS 函数。

第九章: 使用 OpenFaaS 进行无服务器操作

学习目标

在本章结束时,您将能够:

  • 在 Minikube 集群上设置 OpenFaaS 框架

  • 使用 OpenFaaS CLI 创建、构建、部署、列出、调用和删除函数

  • 从 OpenFaaS 门户部署和调用 OpenFaaS 函数

  • 从 OpenFaaS 函数返回 HTML 网页

  • 设置 Prometheus 和 Grafana 仪表板以监视 OpenFaaS 函数

  • 配置函数自动缩放以根据需求调整函数计数

在本章中,我们的目标是在 Minikube 集群上设置 OpenFaaS 框架,并学习如何使用 OpenFaaS 函数,同时使用 OpenFaaS CLI 和 OpenFaaS 门户。我们还将研究 OpenFaaS 的可观察性和自动缩放等功能。

OpenFaaS 简介

在上一章中,我们了解了 OpenWhisk,这是一个开源的无服务器框架,它是 Apache 软件基金会的一部分。我们学习了如何创建、列出、调用、更新和删除 OpenWhisk 动作。我们还讨论了如何使用 feeds、triggers 和 rules 自动化动作调用。

在本章中,我们将学习 OpenFaas,这是另一个用于在容器之上构建和部署无服务器函数的开源框架。这是由 Alex Ellis 于 2016 年 10 月作为概念验证项目开始的,框架的第一个版本是用 Golang 编写的,并于 2016 年 12 月提交到 GitHub。

OpenFaaS 最初设计用于与 Docker Swarm 一起工作,这是 Docker 容器的集群和调度工具。后来,OpenFaaS 框架被重新设计为支持 Kubernetes 框架。

OpenFaaS 带有一个名为OpenFaaS 门户的内置 UI,可以用于在 Web 浏览器中创建和调用函数。该门户还提供了一个名为faas-cli的 CLI,允许我们通过命令行管理函数。OpenFaaS 框架内置支持自动缩放。这将在需求增加时扩展函数,并在需求减少时缩小,甚至在函数空闲时缩小到零。

现在,让我们来看看 OpenFaaS 框架的组件:

图 9.1:OpenFaaS 组件

图 9.1:OpenFaaS 组件

OpenFaaS 由以下组件组成,这些组件正在底层的 Kubernetes 或 Docker Swarm 上运行:

  • API 网关

API 网关是 OpenFaaS 框架的入口点,可以在外部公开函数。它还负责收集函数指标,如函数调用次数、函数执行持续时间和函数副本数量。API 网关还通过根据需求增加或减少函数副本来处理函数自动扩展。

  • Prometheus

Prometheus 是一个开源的监控和警报工具,与 OpenFaaS 框架捆绑在一起。它用于存储 API 网关收集的函数指标信息。

  • 函数看门狗

函数看门狗是一个微小的 Golang Web 服务器,运行在每个函数容器旁边。这个组件位于 API 网关和您的函数之间,负责在 API 网关和函数之间转换消息格式。它将 API 网关发送的 HTTP 消息转换为函数可以理解的“标准输入”(stdin)消息。它还通过将函数发送的“标准输出”(stdout)响应转换为 HTTP 响应来处理响应路径。

以下是函数看门狗的示例:

图 9.2:OpenFaaS 函数看门狗

图 9.2:OpenFaaS 函数看门狗

Docker Swarm 或 Kubernetes 可以作为容器编排工具与 OpenFaaS 框架一起使用,用于管理底层 Docker 框架上运行的容器。

在本地 Minikube 集群上开始使用 OpenFaaS

在本节中,我们将在本地 Minikube 集群上设置 OpenFaaS 框架和 CLI。在开始安装之前,我们需要确保满足以下先决条件:

  • 已安装 Minikube

  • 安装 Docker(版本 17.05 或更高)

  • 已安装 Helm

  • 创建 Docker Hub 帐户

一旦这些先决条件准备就绪,我们就可以继续安装 OpenFaaS。OpenFaaS 的安装可以大致分为三个步骤,如下所示:

  1. 安装 OpenFaaS CLI

  2. 安装 OpenFaaS 框架(在 Minikube 集群上)

  3. 设置环境变量

让我们更深入地看看这些步骤:

安装 OpenFaaS CLI

faas-cli是 OpenFaaS 框架的命令行实用程序,可用于从终端创建和调用 OpenFaaS 函数。我们可以使用以下命令安装最新版本的faas-cli

$ curl -sL https://cli.openfaas.com | sudo sh

输出应如下所示:

图 9.3:安装 faas-cli

安装完成后,我们可以使用faas-cli version命令验证安装:

$ faas-cli version

输出应如下所示:

图 9.4:faas-cli 版本

图 9.4:faas-cli 版本

如您所见,我们已在集群上安装了faas-cli实用程序,并且还可以检查版本号。

安装 OpenFaaS 框架

接下来,我们需要使用 OpenFaaS helm存储库安装 OpenFaaS 框架。首先,我们需要添加openfaas helm存储库并更新以拉取任何新版本。使用以下命令:

$ helm repo add openfaas https://openfaas.github.io/faas-netes/
$ helm repo update

输出应如下所示:

图 9.5:添加和更新 helm 图表

图 9.5:添加和更新 helm 图表

安装 OpenFaaS 需要两个 Kubernetes 命名空间。openfaas命名空间用于 OpenFaaS 框架的核心服务,openfaas-fn命名空间用于 OpenFaaS 函数。运行以下命令创建命名空间:

$ kubectl create namespace openfaas
$ kubectl create namespace openfaas-fn

输出将如下所示:

图 9.6:创建命名空间

图 9.6:创建命名空间

现在我们将创建 Kubernetes 密钥,这是启用 OpenFaaS 网关的基本身份验证所需的。首先,我们将创建一个随机字符串,将用作密码。生成密码后,我们将echo生成的密码并将其保存在安全的位置,因为我们稍后需要用它登录到 API 网关。运行以下命令生成密码:

$ PASSWORD=$(head -c 12 /dev/urandom | shasum| cut -d' ' -f1)

$ echo $PASSWORD

输出将如下所示:

图 9.7:生成密码

图 9.7:生成密码

生成密码后,我们将创建一个 Kubernetes secret对象来存储密码。

注意:

Kubernetes secret对象用于存储诸如密码之类的敏感数据。

执行以下命令创建名为basic-auth的 Kubernetes 密钥:

$ kubectl -n openfaas create secret generic basic-auth \
    --from-literal=basic-auth-user=admin \
    --from-literal=basic-auth-password="$PASSWORD"

输出将如下所示:

图 9.8:创建 basic-auth 密钥

图 9.8:创建 basic-auth 密钥

现在我们可以从helm图表部署 OpenFaaS 框架。helm upgrade openfaas命令开始部署 OpenFaaS,并将在本地 Minikube 集群上开始部署 OpenFaaS 框架。这将根据网络速度需要 5 到 15 分钟。运行以下命令安装OpenFaaS

$ helm upgrade openfaas \
    --install openfaas/openfaas \
    --namespace openfaas \
    --set functionNamespace=openfaas-fn \
    --set basic_auth=true

上述命令会打印出一长串的输出,在底部提供了一个命令来验证安装,如下截图所示:

图 9.9:OpenFaaS 安装

图 9.9:OpenFaaS 安装

您可以使用以下命令验证部署状态:

$ kubectl --namespace=openfaas get deployments -l "release=openfaas, app=openfaas"

输出将显示如下:

图 9.10:验证 OpenFaaS 安装

图 9.10:验证 OpenFaaS 安装

安装成功完成并且所有服务正在运行后,我们需要使用在前面步骤中创建的凭据登录到 OpenFaaS 网关。运行以下命令登录到 OpenFaas 网关:

$ faas-cli login --username admin --password $PASSWORD

输出应如下所示:

图 9.11:登录到 OpenFaaS 网关

图 9.11:登录到 OpenFaaS 网关

设置环境变量

本节中有几个与 OpenFaaS 相关的环境变量,我们将设置两个环境变量。如果需要,这些环境变量可以使用faas-cli的命令行标志进行覆盖。

  • OPENFAAS_URL:这应该指向 API 网关组件。

  • OPENFAAS_PREFIX:这是您的 Docker Hub 帐户的 Docker ID。

用您喜欢的文本编辑器打开~/.bashrc文件,并在文件末尾添加以下两行。在以下命令中用您的 Docker ID 替换<your-docker-id>

export OPENFAAS_URL=$(minikube ip):31112
export OPENFAAS_PREFIX=<your-docker-id>

然后,您需要源~/.bashrc文件以重新加载新配置的环境变量,如下命令所示:

$ source ~/.bashrc

命令应如下所示:

图 9.12:源 bashrc 文件

图 9.12:源 bashrc 文件

OpenFaaS 函数

OpenFaaS 函数可以用 Linux 或 Windows 支持的任何语言编写,然后可以使用 Docker 容器将其转换为无服务器函数。这是 OpenFaaS 框架与其他仅支持预定义语言和运行时的无服务器框架相比的主要优势。

OpenFaaS 函数可以使用faas-cli或 OpenFaaS 门户部署。在接下来的几节中,我们首先将讨论如何使用faas-cli命令行工具构建、部署、列出、调用和删除 OpenFaaS 函数。然后,我们将讨论如何使用 OpenFaaS 门户部署和调用函数。

创建 OpenFaaS 函数

正如我们之前讨论的,OpenFaaS 函数可以用 Linux 和 Windows 支持的任何语言编写。这需要我们创建函数代码,添加任何依赖项,并创建一个Dockerfile来构建 Docker 镜像。这需要一定程度上对 OpenFaaS 平台的理解,以便能够执行前面提到的任务。作为解决方案,OpenFaaS 有一个模板存储库,其中包括一组支持的语言的预构建模板。这意味着你可以从模板存储库下载这些模板,更新函数代码,然后 CLI 会完成其余的工作来构建 Docker 镜像。

首先,我们需要使用faas-cli template pull命令拉取 OpenFaaS 模板。这将从官方 OpenFaaS 模板存储库github.com/openfaas/templates.git获取模板。

现在,让我们使用以下命令创建一个新文件夹,并将模板拉到新创建的文件夹中:

$ mkdir chapter-09

$ cd chapter-09/

$ faas-cli template pull

输出将如下所示:

图 9.13:创建目录

让我们使用tree -L 2命令来检查文件夹结构,该命令将打印出两层深度的文件夹,如下截图所示:

图 9.14:文件夹的树形视图

](image/C12607_09_14.jpg)

图 9.14:文件夹的树形视图

在模板文件夹中,我们可以看到 17 个文件夹,每个文件夹都是针对特定语言模板的。

现在,我们可以使用faas-cli new命令使用下载的模板创建新函数的结构和文件,如下所示:

$ faas-cli new <function-name> --lang=<function-language>

<function-language>可以被 OpenFaaS 模板支持的任何编程语言替换。faas-cli new --list可以用来获取支持的编程语言的列表,如下图所示:

图 9.15:列出支持的编程语言模板

](image/C12607_09_15.jpg)

图 9.15:列出支持的编程语言模板

让我们使用以下命令创建我们的第一个 OpenFaaS 函数,名为hello,并使用go语言模板:

$ faas-cli new hello --lang=go

输出将如下所示:

图 9.16:创建 hello 函数模板

图 9.16:创建 hello 函数模板

根据输出,上述命令将在当前文件夹内创建多个文件和目录。让我们再次执行tree -L 2命令,以识别新创建的文件和目录:

图 9.17:文件夹的树状视图

图 9.17:文件夹的树状视图

我们可以看到一个名为hello.yml的文件,一个名为hello的文件夹,以及hello文件夹内的handler.go文件。

首先,我们将查看hello.yml文件,它被称为函数 定义文件:

version: 1.0
provider:
  name: openfaas
  gateway: http://192.168.99.100:31112
functions:
  hello:
    lang: go
    handler: ./hello
    image: sathsarasa/hello:latest

这个文件有三个顶层,分别是versionproviderfunctions

provider部分内,有一个name: faas标签,它将提供者名称定义为faas。这是name标签的默认且唯一有效的值。接下来是gateway标签,它指向 API 网关运行的 URL。这个值可以在部署时用--gateway标志或OPENFAAS_URL环境变量进行覆盖。

接下来是functions部分,用于定义一个或多个要使用 OpenFaaS CLI 部署的函数。在前面的代码中,hello.yml文件有一个名为hello的函数,用 Go 语言(lang: go)编写。函数的处理程序是用handler: ./hello部分定义的,它指向hello函数的源代码(hello/handler.go)所在的文件夹。最后,有一个image标签,指定了输出 Docker 镜像的名称。Docker 镜像名称以您使用OPENFAAS_PREFIX环境变量配置的 Docker 镜像 ID 为前缀。

接下来,我们将讨论在hello文件夹内创建的handler.go文件。这个文件包含用 Go 语言编写的函数的源代码。这个函数接受一个字符串参数,并通过在其前面加上Hello, Go. You said:来返回这个字符串,就像下面的代码片段中显示的那样:

package function
import (
	"fmt"
)
// Handle a serverless request
func Handle(req []byte) string {
	return fmt.Sprintf("Hello, Go. You said: %s", string(req))
}

这只是一个由模板生成的示例函数。我们可以用我们的函数逻辑来更新它。

构建 OpenFaaS 函数

一旦函数定义文件(hello.yml)和函数源代码(hello/handler.go)准备好,下一步就是将函数构建为 Docker 镜像。使用faas-cli build CLI 命令来构建 Docker 镜像,其格式如下:

$ faas-cli build -f <function-definition-file>

这将启动构建 Docker 镜像的过程,并将在内部调用docker build命令。在这一步中将创建一个名为build的新文件夹,其中包含构建过程所需的所有文件。

现在,让我们构建在上一节中创建的hello函数:

$ faas-cli build -f hello.yml

我们将收到类似以下的输出:

     [0] > Building hello.
Clearing temporary build folder: ./build/hello/
Preparing ./hello/ ./build/hello/function
Building: sathsarasa/hello with go template. Please wait..
Sending build context to Docker daemon  6.656kB
Step 1/24 : FROM openfaas/classic-watchdog:0.15.4 as watchdog
 ---> a775beb8ba9f
...
...
Successfully built 72c9089a7dd4
Successfully tagged sathsarasa/hello:latest
Image: sathsarasa/hello built.
[0] < Building hello done.
[0] worker done.

一旦我们收到构建成功的消息,我们可以使用docker images命令列出 Docker 镜像,如下所示:

$ docker images | grep hello

输出如下:

图 9.18:验证 Docker 镜像

图 9.18:验证 Docker 镜像

推送 OpenFaaS 函数镜像

该过程的下一步是将函数的 Docker 镜像推送到 Docker 注册表或 Docker Hub。我们可以使用faas-cli pushdocker push命令来推送镜像。

注意

Docker Hub 是一个免费的用于存储和共享 Docker 镜像的服务。

让我们使用faas-cli push命令推送镜像:

$ faas-cli push -f hello.yml

输出将如下所示:

图 9.19:推送 Docker 镜像

图 9.19:推送 Docker 镜像

我们可以通过访问 Docker Hub 页面hub.docker.com/来验证镜像是否成功推送。

输出应如下所示:

图 9.20:从 Docker Hub 验证

图 9.20:从 Docker Hub 验证

因此,我们已成功将 Docker 镜像功能推送到 Docker Hub。

部署 OpenFaaS 函数

现在,我们准备使用faas-cli deploy命令将hello函数部署到 OpenFaaS 框架中。该命令还需要使用-f标志的函数规范文件,类似于我们之前执行的其他faas-cli命令:

$ faas-cli deploy -f hello.yml

输出应如下所示:

图 9.21:部署 hello 函数

图 9.21:部署 hello 函数

我们将收到一个202 Accepted的输出,以及函数 URL,我们可以用它来调用函数。

在这一步,将在openfaas-fn命名空间中创建一些 Kubernetes 对象,包括 pod、service、deployment 和 replica set。我们可以使用以下命令查看所有这些 Kubernetes 对象:

$ kubectl get all -n openfaas-fn

输出应如下所示:

图 9.22:验证 Kubernetes 对象

图 9.22:验证 Kubernetes 对象

因此,我们已成功将hello函数部署到 OpenFaaS 框架中。

列出 OpenFaaS 函数

faas-cli list命令用于列出部署在 OpenFaaS 框架上的所有函数:

$ faas-cli list

输出应如下所示:

图 9.23:列出 OpenFaaS 函数

图 9.23:列出 OpenFaaS 函数

faas-cli list命令的输出将包括以下列:

  • 函数 - 函数的名称

  • 调用 - 函数被调用的次数

  • 副本 - 函数的 Kubernetes pod 副本数

调用列的值每次调用函数时都会增加。如果调用率增加,副本列的值将自动增加。

如果您想要获取额外的列名为Image的附加列,可以在faas-cli list命令中使用--verbose标志,该列会列出用于部署函数的 Docker 镜像,如下命令所示:

$ faas-cli list --verbose

输出应该如下所示:

图 9.24:列出 OpenFaaS 函数并显示详细输出

图 9.24:列出 OpenFaaS 函数并显示详细输出

如果我们想要获取关于特定函数的详细信息,可以使用faas-cli describe CLI 命令:

$ faas-cli describe hello

输出应该如下所示:

图 9.25:描述一个 OpenFaaS 函数

图 9.25:描述一个 OpenFaaS 函数

调用 OpenFaaS 函数

现在,函数已部署并准备好被调用。函数可以通过faas-cli invoke命令来调用,格式如下:

$ faas-cli invoke <function-name>

现在,让我们调用在上一步中部署的hello函数。

运行以下命令来调用hello函数:

$ faas-cli invoke hello

一旦函数被调用,它将要求您输入输入参数并按Ctrl + D停止从标准输入读取。输出应该如下所示:

图 9.26:调用 hello 函数

图 9.26:调用 hello 函数

我们也可以将输入数据发送到函数中,如下命令所示:

$ echo "Hello with echo" | faas-cli invoke hello

输出应该如下所示:

图 9.27:使用管道输入调用 hello 函数

图 9.27:使用管道输入调用 hello 函数

curl命令也可以用来调用函数,如下所示:

$ curl http://192.168.99.100:31112/function/hello -d "Hello from curl"

输出应该如下所示:

图 9.28:使用 curl 调用 hello 函数

图 9.28:使用 curl 调用 hello 函数

因此,我们已成功使用faas-cli invoke命令和curl命令调用了hello函数。

删除 OpenFaaS 函数

faas-cli remove命令用于从 OpenFaaS 集群中删除函数,可以通过使用-f标志指定函数定义文件,或者显式指定函数名称,如下命令所示:

$ faas-cli remove <function-name>

或者,使用以下命令:

$ faas-cli remove -f <function-definition-file>

我们可以使用以下命令删除我们之前创建的hello函数:

$ faas-cli remove hello

输出应如下所示:

图 9.29:删除 hello 函数

图 9.29:删除 hello 函数

在这些部分中,我们学习了如何使用faas-cli命令行创建、部署、列出、调用和删除 OpenFaaS 函数。现在,让我们继续进行一个练习,我们将创建我们的第一个 OpenFaaS 函数。

练习 30:创建具有依赖关系的 OpenFaaS 函数

在这个练习中,我们将创建一个 Python 函数,通过调用外部 API 来打印源 IP 地址。我们将使用requests Python 模块来调用这个 API:

  1. 使用Python3模板创建一个名为ip-info的新函数:
$ faas-cli new ip-info --lang=python3 

输出应如下所示:

图 9.30:创建 ip-info 函数模板

](image/C12607_09_30.jpg)

图 9.30:创建 ip-info 函数模板
  1. 更新ip-info/requirements.txt文件,添加我们需要从函数中调用 HTTP 请求的requests pip模块:
requests
  1. 更新ip-info/handler.py文件以调用httpbin.org/ip端点。这个端点是一个简单的服务,将返回发起请求的 IP。以下代码将向httpbin.org/ip端点发送 HTTP GET 请求,并返回原始 IP 地址:
import requests
import json
def handle(req):
    api_response = requests.get('https://httpbin.org/ip')
    json_object = api_response.json()
    origin_ip = json_object["origin"]
    return "Origin IP is " + origin_ip
  1. 使用faas-cli up命令构建、推送和部署ip-info函数。faas-cli up命令将在后台执行faas-cli buildfaas-cli pushfaas-cli deploy命令,构建函数,将 Docker 镜像推送到 Docker 注册表,并在 OpenFaaS 框架上部署函数:
$ faas-cli up -f ip-info.yml

faas-cli up命令将打印以下输出,列出构建、推送和部署ip-info函数的步骤:

[0] > Building ip-info.
Clearing temporary build folder: ./build/ip-info/
Preparing ./ip-info/ ./build/ip-info//function
Building: sathsarasa/ip-info:latest with python3 template. Please wait..
Sending build context to Docker daemon  9.728kB
...
Successfully built 1b86554ad3a2
Successfully tagged sathsarasa/ip-info:latest
Image: sathsarasa/ip-info:latest built.
[0] < Building ip-info done.
[0] worker done.
[0] > Pushing ip-info [sathsarasa/ip-info:latest].
The push refers to repository [docker.io/sathsarasa/ip-info]
... 
latest: digest: sha256:44e0b0e1eeca37f521d4e9daa1c788192cbc0ce6ab898c5e71cb840c6d3b4839 size: 4288
[0] < Pushing ip-info [sathsarasa/ip-info:latest] done.
[0] worker done.
Deploying: ip-info.
WARNING! Communication is not secure, please consider using HTTPS. Letsencrypt.org offers free SSL/TLS certificates.
Deployed. 202 Accepted.
URL: http://192.168.99.100:31112/function/ip-info
  1. 使用以下curl命令调用ip-info函数:
$ curl http://192.168.99.100:31112/function/ip-info

输出应如下所示:

图 9.31:调用 ip-info 函数模板

图 9.31:调用 ip-info 函数模板
  1. 最后,删除ip-info函数:
$ faas-cli remove ip-info

因此,我们已经创建、部署和调用了一个名为ip-info的 OpenFaaS 函数,它将打印函数调用者的源 IP 地址。

使用 OpenFaaS Portal 部署和调用函数

OpenFaaS 框架配备了一个内置的 UI,允许我们从 Web 浏览器部署和调用功能。它可以用于部署自定义功能或功能存储库中的功能。OpenFaaS 功能存储库是一组免费提供的预构建功能。这些功能可以轻松部署到我们现有的 OpenFaaS 集群上。

OpenFaaS 门户网址的格式是http://<openfaas-gateway-endpoint>/ui。让我们使用以下命令从我们之前设置的$OPENFAAS_URL环境变量中获取 OpenFaaS 门户网址:

echo $OPENFAAS_URL/ui/

输出应该如下所示:

图 9.32:生成 OpenFaaS 门户网址

图 9.32:生成 OpenFaaS 门户网址

让我们导航到http://192.168.99.100:31112/ui/的输出网址。

您应该能够看到类似以下的门户网址,我们将在接下来的步骤中使用它来部署和调用 OpenFaaS 功能:

图 9.33:导航到 OpenFaaS 门户网址

部署功能从功能存储

在本节中,我们将学习如何从功能存储库部署功能。首先,在 OpenFaaS 门户网站中点击部署新功能按钮。这将提示您显示一个对话框,其中列出了功能存储库中所有可用的功能。在本节中,我们将部署Figlet功能,它可以从提供的字符串输入生成 ASCII 标志。从功能列表中选择Figlet,然后点击部署按钮,如下图所示:

图 9.34:部署 figlet 功能

这就是您需要做的全部!这将在我们现有的 OpenFaaS 集群中部署Figlet功能。现在,您将能够在 OpenFaaS 门户网站的左侧边栏中看到一个名为figlet的新功能,如下图所示:

图 9.35:验证 figlet 功能

图 9.35:验证 figlet 功能

让我们从 OpenFaaS 门户网站调用功能。您需要点击功能名称,然后屏幕的右侧面板将显示有关功能的信息,包括功能状态、调用计数、副本计数、功能图像和功能网址:

图 9.36:Figlet 功能描述

图 9.36:Figlet 功能描述

我们可以通过单击调用按钮来调用此函数,该按钮位于调用函数部分下方。如果函数需要输入值,您可以在调用函数之前在请求体部分提供输入值。

让我们通过提供OpenFaaS字符串作为请求体来调用figlet函数,如下图所示:

图 9.37:调用 figlet 函数

图 9.37:调用 figlet 函数

现在,您可以看到函数的预期输出。这将是我们在调用函数时提供的输入值的 ASCII 标志。此外,UI 将为您提供函数调用的响应状态代码和执行持续时间。

部署自定义函数

现在,让我们使用我们之前构建的 Docker 镜像部署一个名为hello的自定义函数。在从 OpenFaaS 门户部署函数之前,我们应该编写我们的函数,并使用faas-cli命令构建和推送 Docker 镜像。

再次单击部署新函数按钮,然后从对话框中选择CUSTOM选项卡。现在,我们需要提供 Docker 镜像名称和函数名称作为必填字段。让我们提供我们之前构建的hello Docker 镜像(/hello)并提供hello-portal作为函数名称,然后单击DEPLOY按钮:

图 9.38:部署 hello-portal 函数

图 9.38:部署 hello-portal 函数

然后,您将看到hello-portal函数添加到 OpenFaaS 门户的左侧菜单中:

图 9.39:验证 hello-portal 函数

图 9.39:验证 hello-portal 函数

现在,您可以按照我们之前讨论的类似步骤来调用hello-portal函数。

具有 HTML 输出的 OpenFaaS 函数

在本节中,我们将设置一个 OpenFaaS 函数来返回 HTML 内容。这使我们能够使用 OpenFaaS 框架创建静态和动态网站。

首先,我们将使用php7模板创建html-output函数,如下命令所示:

$ faas-cli new html-output --lang=php7

输出应该如下所示:

图 9.40:创建 html-output 函数

图 9.40:创建 html-output 函数

然后,我们将更新生成的Handler.php文件,以使用以下命令返回硬编码的 HTML 字符串:

使用您喜欢的文本编辑器打开html-output/src/Handler.php文件。以下命令将使用vi编辑器打开此文件:

$ vi html-output/src/Handler.php

将以下内容添加到文件中。这是一个简单的 PHP 代码,将返回文本OpenFaaS HTML Output,格式化为 HTML 标题文本:

<?php
namespace App;
/**
 * Class Handler
 * @package App
 */
class Handler
{
    /**
     * @param $data
     * @return
     */
    public function handle($data) {
        $htmlOutput = "<html><h1>OpenFaaS HTML Output</h1></html>";
        return $htmlOutput;
    }
}

现在,PHP 函数已经准备好输出 HTML。下一步是将函数的Content-Type配置为text/html。这可以通过更新函数定义文件的environment部分来完成。让我们在html-output.yml文件中更新environment部分,添加content_type: text/html,如下所示:

$ vi html-output.yml
provider:
  name: faas
  gateway: http://192.168.99.100:31112
functions:
  html-output:
    lang: php7
    handler: ./html-output
    image: sathsarasa/html-output:latest
    environment:
      content_type: text/html

现在,让我们使用faas-cli up命令构建、推送和部署html-output函数:

$ faas-cli up -f html-output.yml

执行上述命令后,我们将收到类似以下的输出:

[0] > Building html-output.
Clearing temporary build folder: ./build/html-output/
Preparing ./html-output/ ./build/html-output//function
Building: sathsarasa/html-output:latest with php7 template. Please wait..
Sending build context to Docker daemon  13.31kB
...
Successfully built db79bcf55f33
Successfully tagged sathsarasa/html-output:latest
Image: sathsarasa/html-output:latest built.
[0] < Building html-output done.
[0] worker done.
[0] > Pushing html-output [sathsarasa/html-output:latest].
The push refers to repository [docker.io/sathsarasa/html-output]
b7fb7b7178f2: Pushed 
06f1d60fbeaf: Pushed 
b2f016541c01: Pushed 
1eb73bc41394: Pushed 
dc6f559fd649: Mounted from sathsarasa/php7 
e50d92207970: Mounted from sathsarasa/php7 
9bd686c066e4: Mounted from sathsarasa/php7 
35b76def1bb4: Mounted from sathsarasa/php7 
34986ef73af3: Mounted from sathsarasa/php7 
334b08a7c2ef: Mounted from sathsarasa/php7 
5833c19f1f2c: Mounted from sathsarasa/php7 
98d2cfd0a4c9: Mounted from sathsarasa/php7 
24291ffdb574: Mounted from sathsarasa/php7 
eb2c5ec03df0: Pushed 
3b051c6cbb79: Pushed 
99abb9ea3d15: Mounted from sathsarasa/php7 
be22007b8d1b: Mounted from sathsarasa/php7 
83a68ffd9f11: Mounted from sathsarasa/php7 
1bfeebd65323: Mounted from sathsarasa/php7 
latest: digest: sha256:ec5721288a325900252ce928f8c5f8726c6ab0186449d9414baa04e4fac4dfd0 size: 4296
[0] < Pushing html-output [sathsarasa/html-output:latest] done.
[0] worker done.
Deploying: html-output.
WARNING! Communication is not secure, please consider using HTTPS. 
Letsencrypt.org offers free SSL/TLS certificates.
Deployed. 202 Accepted.
URL: http://192.168.99.100:31112/function/html-output

函数现在已经成功部署。现在,我们可以从 Web 浏览器访问函数 URL,网址为 http://192.168.99.100:31112/function/html-output,以查看输出,如下图所示:

图 9.41:调用 html-output 函数

图 9.41:调用 html-output 函数

练习 31:基于路径参数返回 HTML

在这个练习中,我们将创建一个函数,根据函数 URL 的路径参数之一返回两个静态 HTML 文件:

  1. 创建一个名为serverless-website的新函数,基于php7模板:
$ faas-cli new serverless-website --lang=php7

输出应该如下所示:

图 9.42:创建 serverless-website 函数

图 9.42:创建 serverless-website 函数
  1. serverless-website内创建 HTML 文件夹,用于存储所有 HTML 文件:
$ mkdir serverless-website/src/html
  1. 创建主页的第一个 HTML 文件(serverless-website/src/html/home.html),包含以下代码。这个 HTML 页面将输出文本Welcome to OpenFaaS Home Page作为页面标题,以及OpenFaaS Home作为页面标题:
<!DOCTYPE html>
<html>
  <head>
    <title>OpenFaaS Home</title>
 </head>
 <body>
    <h1>Welcome to OpenFaaS Home Page</h1>
 </body>
</html> 
  1. 为登录页面创建第二个 HTML 文件(serverless-website/src/html/login.html)。这个 HTML 页面将输出一个简单的登录表单,包括用户名密码两个字段,以及一个登录按钮用于提交表单:
<!DOCTYPE html>
<html>
 <head>
    <title>OpenFaaS Login</title>
 </head>
 <body>
    <h1>OpenFaaS Login Page</h1>
    <form id="contact_us_form">
       <label for="username">Username:</label>
       <input type="text" name="username" required>
       <label for="password">Password:</label>
       <input type="text" name="password" required>
       <input type="submit" value="Login">
    </form>
 </body>
</html> 
  1. 更新处理程序文件(serverless-website/src/Handler.php),根据函数 URL 的路径参数返回相应的 HTML 文件,使用以下代码。该函数将接收homelogin作为路径参数进行调用。然后读取路径参数,并根据提供的路径参数相应地设置 HTML 页面名称。下一步是打开 HTML 文件,读取文件内容,最后将文件内容作为函数响应返回:
<?php
namespace App;
class Handler
{
    public function handle($data) {
	     // Retrieve page name from path params
		$path_params = getenv('Http_Path');
		$path_params_array = explode('/',$path_params);
		$last_index = count($path_params_array);
		$page_name = $path_params_array[$last_index-1];

		// Set the page name
		$current_dir = __DIR__;
		$html_file_path = $current_dir . "/html/" . $page_name . ".html";

		// Read the file
		$html_file = fopen($html_file_path, "r") or die("Unable to open HTML file!");
		$html_output = fread($html_file,filesize($html_file_path));
		fclose($html_file);

		// Return file content
		return $html_output;	
    }
}
  1. serverless-website.yml中将content_type设置为text/html
version: 1.0
provider:
  name: openfaas
  gateway: http://192.168.99.100:31112
functions:
  serverless-website:
    lang: php7
    handler: ./serverless-website
    image: sathsarasa/serverless-website:latest
    environment:
      content_type: text/html
  1. 使用以下命令构建、推送和部署serverless-website函数:
$ faas-cli up -f serverless-website.yml

以下是前述命令的输出:

[0] > Building serverless-website.
Clearing temporary build folder: ./build/serverless-website/
Preparing ./serverless-website/ ./build/serverless-website//function
Building: sathsarasa/serverless-website:latest with php7 template. Please wait..
Sending build context to Docker daemon  16.38kB
...
Successfully built 24fd037ce0d0
Successfully tagged sathsarasa/serverless-website:latest
Image: sathsarasa/serverless-website:latest built.
[0] < Building serverless-website done.
[0] worker done.
[0] > Pushing serverless-website [sathsarasa/serverless-website:latest].
The push refers to repository [docker.io/sathsarasa/serverless-website]
...
latest: digest: sha256:991c02fa7336113915acc60449dc1a7559585ca2fea3ca1326ecdb5fae96f2fc size: 4298
[0] < Pushing serverless-website [sathsarasa/serverless-website:latest] done.
[0] worker done.
Deploying: serverless-website.
WARNING! Communication is not secure, please consider using HTTPS. Letsencrypt.org offers free SSL/TLS certificates.
Deployed. 202 Accepted.
URL: http://192.168.99.100:31112/function/serverless-website
  1. 通过以下 URL 验证调用主页和登录页面:

http://192.168.99.100:31112/function/serverless-website/home

主页应如下所示:

图 9.43:调用无服务器网站功能的主页

图 9.43:调用无服务器网站功能的主页

接下来,运行以下 URL:http://192.168.99.100:31112/function/serverless-website/login

登录页面应如下所示:

图 9.44:调用无服务器网站功能的登录页面

图 9.44:调用无服务器网站功能的登录页面

因此,我们已成功根据路径参数解析了 HTML。

OpenFaaS 函数可观测性

可观测性是每个生产系统的关键特性。这使我们能够观察系统的健康状况和执行的活动。一旦我们的应用程序部署并在生产环境中运行,我们需要确保它们在功能和性能方面按预期运行。任何服务停机都可能对组织产生负面影响。因此,非常重要观察重要的应用程序指标,如 CPU 使用率、内存使用率、请求计数、响应持续时间等,然后分析是否存在异常。

OpenFaaS 内置了Prometheus,可用于收集函数指标。Prometheus 包含时间序列数据库,可用于随时间存储各种指标。OpenFaaS API 网关收集与函数调用相关的指标,并将其存储在 Prometheus 中。以下表显示了 OpenFaaS API 网关公开的指标,并存储在 Prometheus 中:

图 9.45:带有描述的函数指标

图 9.45:带有描述的函数指标

我们可以使用Prometheus仪表板来可视化这些指标。

首先,我们需要暴露安装过程中创建的Prometheus部署。执行以下命令将 Prometheus 暴露为NodePort服务:

$ kubectl expose deployment prometheus -n openfaas --type=NodePort --name=prometheus-ui

这将在30,000以上的随机端口上暴露 Prometheus 部署。执行以下命令以获取Prometheus UI 的 URL:

$ MINIKUBE_IP=$(minikube ip)

$ PROMETHEUS_PORT=$(kubectl get svc prometheus-ui -n openfaas -o jsonpath="{.spec.ports[0].nodePort}")

$ PROMETHEUS_URL=http://$MINIKUBE_IP:$PROMETHEUS_PORT/graph

$ echo $PROMETHEUS_URL

输出应如下所示:

图 9.46:生成 Prometheus URL

图 9.46:生成 Prometheus URL

对我来说,PROMETHEUS_URL输出值为 http://192.168.99.100:30479/graph。但是``的值可能不同。

我们可以使用 UI 查看 Prometheus 公开的指标,如下图所示:

图 9.47:Prometheus UI

图 9.47:Prometheus UI

Expression区域中键入gateway_function_invocation_total,然后单击Execute按钮。这将在Console选项卡下列出结果。如果需要在线图中查看函数调用次数,请单击Graph选项卡。如果要将此图永久添加到 Prometheus 仪表板中,请单击左下角的Add Graph按钮,如下图所示:

图 9.48:gateway_function_invocation_total 指标的 Prometheus 图

注意

多次调用可用函数,以便我们可以从 Prometheus 仪表板中查看这些调用的统计信息。

除了我们讨论过的 Prometheus 仪表板之外,我们还可以使用Grafana来可视化存储在 Prometheus 中的指标。Grafana是一个开源工具,用于分析和可视化一段时间内的指标。它可以与多个数据源集成,如PrometheusElasticSearchInflux DBMySQL。在下一个练习中,我们将学习如何使用 OpenFaaS 设置 Grafana 并创建仪表板,以监视存储在 Prometheus 数据源中的指标。

练习 32:安装 OpenFaaS Grafana 仪表板

在这个练习中,我们将安装一个 Grafana 仪表板,以查看来自Prometheus数据源的指标。然后,我们将在 Grafana 中导入另一个 OpenFaaS 仪表板:

  1. 使用stefanprodan/faas-grafana:4.6.3 Docker 镜像在openfaas命名空间中创建grafana部署:
kubectl run grafana -n openfaas \
    --image=stefanprodan/faas-grafana:4.6.3 \
    --port=3000

输出应如下所示:

图 9.49:创建 Grafana 部署

图 9.49:创建 Grafana 部署
  1. 使用NodePort服务暴露grafana部署:
kubectl expose deployment grafana -n openfaas  \
    --type=NodePort \
    --name=grafana

输出应如下所示:

图 9.50:暴露 grafana 端口

图 9.50:暴露 grafana 端口
  1. 使用以下命令找到grafana仪表板的 URL:
$ MINIKUBE_IP=$(minikube ip)
$ GRAFANA_PORT=$(kubectl get svc grafana -n openfaas -o jsonpath="{.spec.ports[0].nodePort}")
$ GRAFANA_URL=http://$MINIKUBE_IP:$GRAFANA_PORT/dashboard/db/openfaas
$ echo $GRAFANA_URL

输出应如下所示:

图 9.51:生成 grafana URL
  1. 使用上一步中打印的 URL 导航到grafana URL:
图 9.52:Grafana UI
  1. 使用默认凭据(用户名为admin,密码为admin)登录Grafana

  2. 密码是admin)。输出应如下所示:图 9.53:Grafana 仪表板

图 9.53:Grafana 仪表板

从左上角的Grafana 菜单()中,如图 9.53中所示,选择仪表板 > 导入。在Grafana.com 仪表板输入框中提供 ID 3434,然后等待几秒钟以加载仪表板数据:

图 9.54:导入新仪表板

图 9.54:导入新仪表板
  1. 从此屏幕中,选择faas作为 Prometheus 数据源,然后单击导入,如下图所示:图 9.55:导入新仪表板
图 9.55:导入新仪表板
  1. 现在您可以在新仪表板中看到指标:

图 9.56:OpenFaaS 无服务器 Grafana 仪表板

图 9.56:OpenFaaS 无服务器 Grafana 仪表板

因此,我们已成功设置了 Grafana 仪表板,以可视化存储在 Prometheus 中的指标。

OpenFaaS 函数自动缩放

自动缩放是 OpenFaaS 中可用的一个功能,它根据需求扩展或缩小函数副本。该功能是使用 OpenFaaS 框架提供的PrometheusAlert Manager组件构建的。当函数调用频率超过定义的阈值时,Alert Manager 将触发警报。

在部署函数时,使用以下标签来控制函数的最小副本数、最大副本数以及增加/减少函数的因子:

  • com.openfaas.scale.min – 这定义了初始副本数,默认为 1。

  • com.openfaas.scale.max – 这定义了最大副本数。

  • com.openfaas.scale.factor - 这定义了当警报管理器触发警报时,pod 副本增加(或减少)的百分比。默认情况下,这设置为20%,应该在0100之间。

当 OpenFaaS 部署在 Kubernetes 上时,可以使用 Kubernetes 框架的水平 Pod 自动缩放功能来根据需求自动缩放函数,作为 OpenFaaS 框架提供的内置自动缩放功能的替代方案。

现在让我们部署 OpenFaaS 函数商店中的figlet函数,以检查自动缩放功能的运行情况:

faas-cli store deploy figlet \
    --label com.openfaas.scale.min=1 \
    --label com.openfaas.scale.max=5

输出应该如下所示:

图 9.57:部署 figlet 函数

图 9.57:部署 figlet 函数

现在我们可以通过调用它 1,000 次来对figlet函数施加负载,如下面的代码所示。以下脚本将通过为函数提供OpenFaaS字符串作为输入,并在每次调用之间休眠 0.1 秒,来调用figlet函数 1,000 次:

for i in {1..1000}
do
   echo "Invocation $i"
   echo OpenFaaS | faas-cli invoke figlet
   sleep 0.1
done

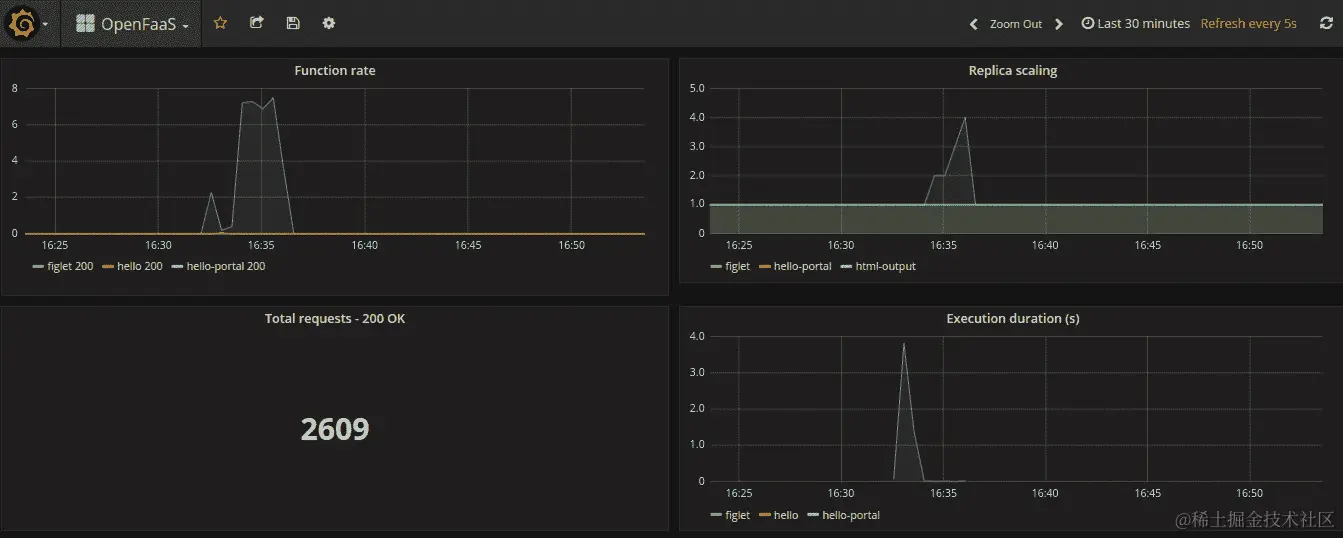
转到Grafana门户,并观察figlet函数的副本数量增加。一旦负载完成,副本计数将开始缩减,并返回到com.openfaas.scale.min计数为 1 个函数副本。

输出应该如下所示:

图 9.58:验证自动缩放功能

图 9.58:验证自动缩放功能

在本节中,我们介绍了函数自动缩放,讨论了函数自动缩放是什么,以及我们可以使用的配置来设置最小副本计数、最大副本计数和缩放因子。最后,我们部署了一个示例函数,对函数进行了负载,并在 Grafana 仪表板上观察了自动缩放功能。

活动 9:OpenFaaS 表单处理器

在这个活动中,我们将为一个品牌创建一个网站,该网站将有一个联系表单,供潜在客户联系品牌人员。我们将广泛使用OpenFaas来完成这个网站。

假设你是一名自由职业者,你想创建一个网站来增加你的品牌知名度。这个网站需要有一个“联系我们”表单,让潜在客户联系你。你决定使用无服务器技术创建这个网站,选择 OpenFaaS 作为这项任务的框架。

执行以下步骤完成此活动:

  1. 创建一个 SendGrid (sendgrid.com) 账户来发送电子邮件并保存 API 密钥。

  2. 使用 HTML 创建“联系我们”表格,并使用 OpenFaaS 函数返回 HTML。以下是实现具有nameemailmessage输入字段以及submit按钮功能的 HTML 表单的示例代码;CSS 用于为 HTML 表单添加样式;以及一个 JavaScript 函数,当用户单击Submit按钮时将触发该函数,并将表单数据作为POST请求发送到form-processor函数:

<!DOCTYPE html>
<html>
  <head>
    <meta charset="UTF-8">
    <title>OpenFaaS Contact Us  Form</title>         
    <style>
      /** Page  background colour */
      body  {
        background-color: #f2f2f2;
      }  
      /** Style the h1  headers */
      h1 {  
        text-align: center;
        font-family: Arial;

      /** CSS for the input box and textarea */
      input[type=text], input[type=email], textarea {
        width: 100%; 
        margin-top: 10px;   
        margin-bottom: 20px; 
        padding: 12px; 
        box-sizing: border-box; 
        resize: vertical 
      } 
      /** Style the submit  button */
      input[type=submit] {
        color: white;
        background-color: #5a91e8;
        padding: 10px 20px;
        border: none;
        border-radius: 4px;
        cursor: pointer;
      }
      /** Change submit button  color for mouse hover */
      input[type=submit]:hover  {
        background-color: #2662bf;
      } 
      /** Add padding around the form */
       container {
        padding: 20px;
        border-radius: 5px;
      }
     /** Bold font for response and add margin */
  #response { 
    font-weight: bold;
margin-bottom: 20px; 
  }
      </style>
    </head>
    <body>
      <h1>OpenFaaS Contact Form</h1>
      <div class="container">
		<!-- Placeholder for the response -->
        <div id='response'></div>  
        <form id="contact_us_form">
          <label for="name">Name:</label>
          <input type="text" id="name" name="name" required>
          <label for="email">Email:</label>
          <input type="email" id="email" name="email" required>
          <label for="message">Message:</label>
          <textarea id="message" name="message" required></textarea>
          <input type="submit" value="Send Message">
          </form>
      </div>
      <script src="http://code.jquery.com/jquery-3.4.1.min.js"></script>
      <script>     
        $(document).ready(function(){
        $('#contact_us_form').on('submit', function(e){
          // prevent form from submitting.
            e.preventDefault(); 
$('#response').html('Sending message...');
            // retrieve values from the form field
            var name = $('#name').val();
            email = $('#email').val();
            var message = $('#message').val();
            var formData = {
              name: name,
              email: email,
              message: message
            };
            // send the ajax POST request         
            $.ajax({
              type: "POST",
              url: './form-processor',
              data: JSON.stringify(formData)
            })
             done(function(data) {
              $('#response').html(data);
            })
             fail(function(data) {
              $('#response').html(data);
            });
          });
        });
        </script>  
    </body>
</html>
  1. 创建form-processor函数,该函数从联系我们表格中获取表单数值,并将信息发送到指定的电子邮件地址。

  2. 使用 Web 浏览器调用联系我们表格函数,并验证电子邮件发送。

联系表格应如下图所示:

图 9.59:联系我们表格

图 9.59:联系我们表格

从联系表格收到的电子邮件应如下截图所示:

图 9.60:从联系我们表格收到的电子邮件

图 9.60:从联系我们表格收到的电子邮件

注意

活动的解决方案可在第 444 页找到。

总结

我们从介绍 OpenFaaS 框架开始本章,并继续概述了 OpenFaaS 框架提供的组件。接下来,我们看了如何在本地的Minikube集群上安装faas-cliOpenFaaS框架。

然后,我们开始研究OpenFaaS函数。我们讨论了如何使用faas-cli创建函数模板,构建和推送函数 Docker 镜像,并将函数部署到OpenFaaS框架。然后,我们学习了如何使用faas-cli命令和curl命令调用已部署的函数。接下来,我们介绍了OpenFaaS门户,这是 OpenFaaS 框架的内置 UI。

我们还学习了如何设置OpenFaaS函数来返回 HTML 内容,并根据提供的参数返回不同的内容。我们配置了PrometheusGrafana仪表板来可视化函数指标,包括调用次数、调用持续时间和副本计数。然后,我们讨论了函数自动缩放功能,根据需求扩展或缩小函数副本。我们对函数进行了负载测试,并观察了 Grafana 仪表板上的自动缩放功能。

最后,在这个活动中,我们使用OpenFaaS框架构建了一个网站的联系我们表单的前端和后端。

通过本书中介绍的概念、各种练习和活动,我们已经为您提供了使用无服务器架构和最先进的容器管理系统 Kubernetes 所需的所有技能。

我们相信您将能够运用这些知识来构建更健壮、更有效的系统,并将它们托管在AWS LambdaGoogle Cloud Function等云提供商上。您还将能够使用OpenFaaSOpenWhiskKubeless等一流框架的高效功能。