软件测试学习笔记丨性能监控系统价值

66 阅读2分钟

性能监控价值

  • 性能监控是什么

    • 对应用的多样化性能指标进行持续性收集、存储、分析和可视化。
  • 性能监控价值

    • 提升性能分析能力

    • 可以快速发现性能瓶颈

    • 辅助针对性的解决问题

    • 提高实时反馈与响应能力

image

性能监控应用场景

  • 时序性能监控:时序性监控、关联分析、性能测试、性能分析 Prometheus
  • 链路监控:链路分析、性能追踪 SkyWalking ZipKin

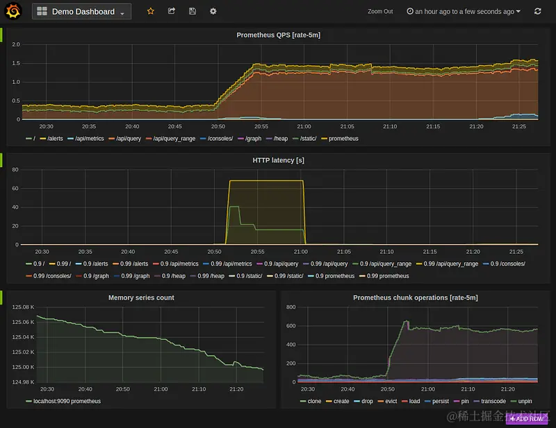
Prometheus

Prometheus is an open-source systems monitoring and alerting toolkit From metrics to insight Power your metrics and alerting with the leading open-source monitoring solution.
Prometheus 是一个开源系统监控和警报工具包 从指标到洞察力使用领先的开源监控解决方案为您的指标和警报提供支持

image

Prometheus 技术架构

image

Grafana 数据可视化平台

Grafana allows you to query, visualize, alert on and understand your metrics no matter where they are stored. Create, explore, and share beautiful dashboards with your team and foster a data driven culture.
Grafana 允许您查询、可视化、提醒和了解您的指标,无论它们存储在哪里。与您的团队创建、探索和共享漂亮的仪表板,并培养数据驱动的文化。

image

ZipKin distributed tracing system

Zipkin is a distributed tracing system. It helps gather timing data needed to troubleshoot latency problems in service architectures. Features include both the collection and lookup of this data.
Zipkin 是一个分布式追踪系统。 它有助于收集解决服务架构中的延迟问题所需的时间数据。 功能包括收集和查找此数据。

image

SkyWalking

分布式系统的应用程序性能监视工具,专为微服务、云原生架构和基于容器(Docker、K8s、Mesos)架构而设计。提供分布式追踪、服务网格遥测分析、度量聚合和可视化一体化解决方案。

image

SkyWalking Trace

image

SkyWalking 数据库性能分析

image

用户端性能监控技术

image

image

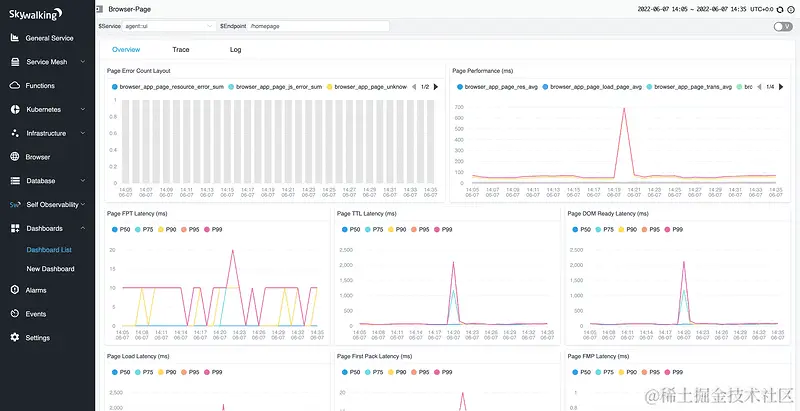
SkyWalking 前端性能监控

image

SkyWalking 性能剖析 Profiling

image

性能监控介绍总结

  • 性能监控已经在行业里得到了大规模的应用,成为很多公司做性能分析的重要手段。 掌握性能监控平台的构建能力可以帮助公司及时的发现性能问题、提高响应能力,提升公司整体产品体验。
  • 掌握性能监控平台的构建和使用也是性能测试工作者的核心能力

image

霍格沃兹的测试管理班是专门面向测试与质量管理人员的一门课程,通过提升从业人员的团队管理、项目管理、绩效管理、沟通管理等方面的能力,使测试管理人员可以更好的带领团队、项目以及公司获得更快的成长。提供 1v1 私教指导,BAT 级别的测试管理大咖量身打造职业规划。

微信图片_20240122172740.png