开源埋点分析系统:洞察用户行为的新视角

746 阅读4分钟

> 在数字化浪潮中,了解用户行为和优化用户体验成为企业竞争力的关键。对于希望深入了解客户和推动业务增长的公司来说,埋点分析系统是不可或缺的工具。今天,我们要介绍的不仅是一个 ClkLog 埋点分析系统,而是一种全新的、开源的洞察方案,它能够帮助您捕捉每一个关键数据点,确保您的决策基于最准确的用户行为分析。

开源的力量:共享、协作与创新

在众多埋点分析工具中,我们的开源系统以其独特的优势脱颖而出。作为一个 开源解决方案,它不仅提供了强大的功能和灵活性,而且还建立了一个由开发者、数据分析师和产品经理共同参与的社区。用户可以自由地定制功能,改进代码,并分享新的想法和最佳实践。

透明性和可靠性

开源代表了透明性,您可以完全掌握系统的内部工作机制,确保数据处理的安全性和可靠性。在数据安全至关重要的今天,我们的系统让您可以直接参与到安全措施的构建中,为您的用户提供更加安心的服务保障。

定制化和控制

与商业解决方案相比,我们的开源埋点分析系统提供了更高程度的定制化。您可以根据业务需求调整系统,无论是轻微的界面变更还是深度的功能扩展,都可以自由实现,完全控制您的分析工具。

成本效益和社区支持

开源意味着节省成本。不仅初期投入较低,而且在整个系统的生命周期中,您可以利用社区的力量,通过协作减少维护和升级的成本。这种模式为您提供了持续的创新动力和问题解决资源。

业务设计思路

在进行埋点业务设计时,首先需要进行业务分析,明确采集的目标行为,再进一步确定在哪些地方埋点以及埋点的具体内容。为了更好地描述用户行为,建议使用“事件模型( Event 模型)”来描述用户的各种行为。事件模型由事件(Event)和用户(User)两个核心实体组成。

基于4W1H模型描述用户行为可将整个行为描述清楚,要点包括:是谁、什么时间、什么地点、以什么方式、干了什么。通过这两个实体结合在一起就可以清晰地描述清楚用户行为。

image.png

功能亮点

我们的系统不仅仅是开源的,它还拥有强大的功能,能够与市面上的任何商业产品竞争。

  • 实时数据收集:捕获用户行为的即时反馈,让您能够快速响应市场变化。
  • 全面的数据分析:深入分析用户行为,提供用户旅程的全景视图。
  • 易用的数据可视化:直观的仪表板,简化复杂数据的解读。
  • 高度可扩展性:随着业务的增长,系统可以无缝扩展,满足您不断变化的需求。
  • 社区支持:一个活跃的社区可以提供帮助,分享技巧和最佳实践。

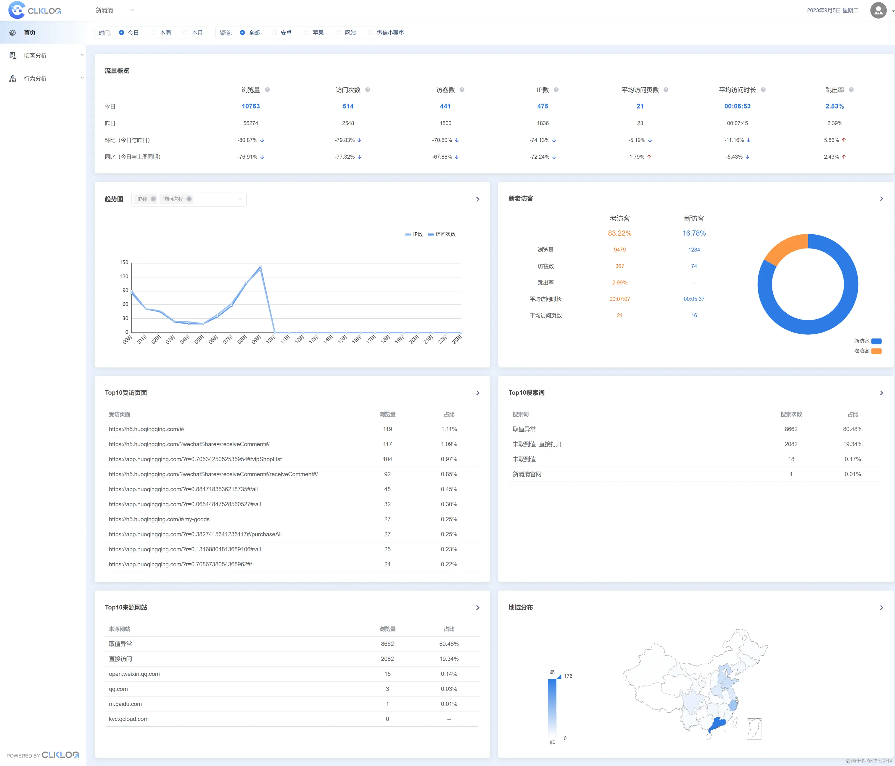
应用效果(在线Demo试用

image.png

image.png

探索未来:与我们一起创造数据分析的新篇章

通过选择我们的开源埋点分析系统,您不仅仅是选择了一个工具,您还选择了一个与开发者和分析师共同进步的机会。我们相信,通过共享资源和知识,我们可以一起推动产品和服务的持续改进。

邀请您加入我们的旅程,一起探索数据分析的无限可能性。无论您是初创企业还是大型企业,我们的系统都将成为您最值得信赖的伙伴。

开始探索 →

- 官网与文档:clklog.com/


加入我们,让开源的力量为您的业务增添一双洞察用户行为的慧眼,携手创造数据的未来。