玩转MaxCompute SQL训练营! 数据分析挖掘迅速出师

343 阅读1分钟

用MaxCompute在数据里面挖呀挖呀挖,写花样的sql分析花样的数据!云原生大数据计算服务 MaxCompute 是企业级Serverless智能数仓,向用户提供了完善的数据导入方案以及多种经典的分布式计算模型,能够更快速的解决用户海量数据计算问题,有效降低企业成本,并保障数据安全。此次训练营将指导开发者通过MaxCompute SQL分析,快速体验MaxCompute产品,完成开通、执行SQL语句查询数据。无需进行数据同步,可基于GitHub、国家统计数据、TPC性能测试数据等多个公共数据集样例,直接上手体验数据分析。

活动时间

2023年10月7日-2023年11月30日

活动奖励

1、【免费试用】500CU计算资源和100GB存储资源

2、【教学干货】MaxCompute产品执行SQL语句查询数据

3、【沉浸体验】分析Github或其他不同场景的数据

4、【精美好礼】入群1v1辅导,赢双肩包、按摩捶、太空云小宝公仔等精美好礼图片

参营入口

MaxCompute SQL数据分析挖掘训练营

分析展示

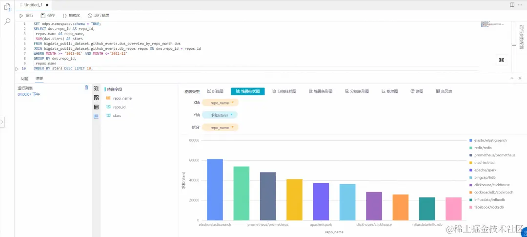
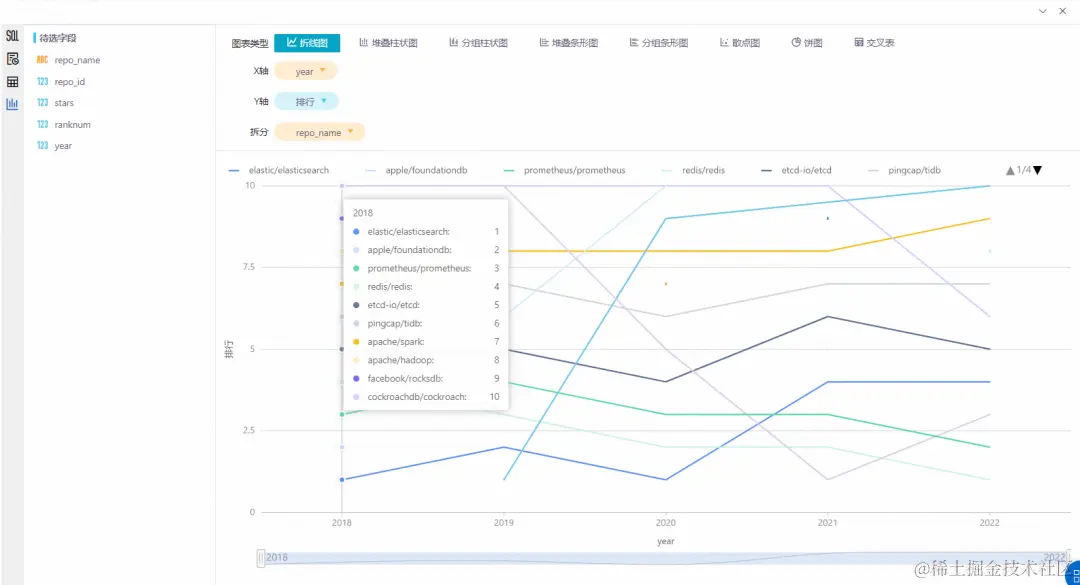
1、查看过去5年(2018~2022)最受欢迎的前十开源数据库项目分析结果:过去5年开源数据库项目中elasticsearch最受欢迎,其次是redisprometheus图片2、查看过去5年(2018~2022)受欢迎Top10开源数据库项目排行榜变化分析结果:在过去5年,各开源数据库在开发者心中Top10的地位此起彼伏,其中clickhouse是排名上升最快的项目,从2018年第十名迅速升至2021年的第一名,于2022年被稳步上升的redis超越。反观taosdata/TDengine在2019年排名第一,短短一年时间下降至第九名。图片3、查看过去5年(2018~2022)最受欢迎的十个编程语言项目分析结果:过去五年最受欢迎的编程语言是Go,收获了81,642颗星,其次是TypeScriptNode等语言。图片