8.1k Star! 不再为看数据而发愁的 JSON 可视化管理工具 -- JSON Hero

681 阅读2分钟

应用简览

JSON Hero 是一个简单实用的 JSON 工具,通过简介美观的 UI 及增强的额外功能,使得阅读和理解 JSON 文档变得更容易、直观,简化 JSON 数据的查看、编辑和转换。

主要功能

  • 支持多种视图以便查看 JSON:列视图、树视图、JSON 视图等 列视图是受 macOS Finder 启发创建的一种浏览 JSON 文档的新方法
  • JSON Hero 支持 JSON 数据的语法高亮,使数据更具可读性。
  • 自动推断字符串的内容并提供有用的预览
  • 自动推断 JSON 的内容、类型并提供有用的建议
  • 快速扫描相关知识并检查边缘情况
  • 支持检索 JSON 文件
  • 支持使用键盘进行操控
  • 可生成段路径 URL 轻松与他人共享自己的 JSON 文件

应用特色

一、强大的预览功能

JSON的属性值一般都是字符串和数字,如果属性值是一个链接或者一个颜色值,我们就不能看到具体的内容了。JSON Hero 就解决了这个问题,提供了链接,图片,日期,颜色,视频的预览功能。

image-20230922170656947

二、全局搜索功能

全局搜索功能允许您在整个 JSON 数据中查找特定的字段或值。这对于快速定位和筛选数据非常有用。

image-20230922170018929

三、浏览日期

根据字段的时间可以通过可视化界面的方式清楚的展示出时间以及时间戳。

image-20230922170815317

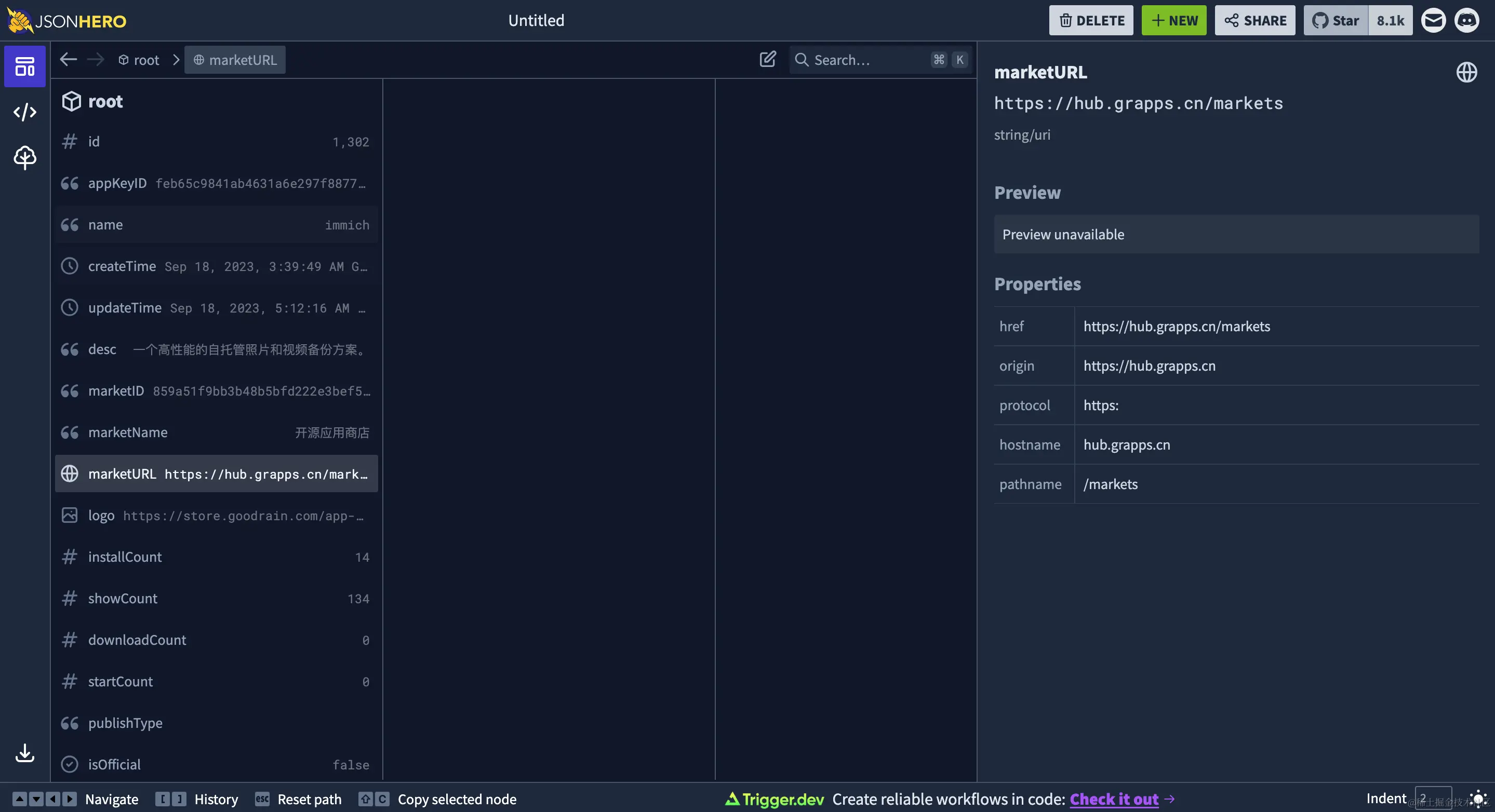
四、网站地址分析

根据 json 中的网站地址能分析出网站的源、路由、域名和协议。

image-20230922171213167

五、数据分享

轻松共享指向你的 JSON 文档的链接,甚至链接到文档的特定部分。

image-20230922171331291

六、多种浏览模式

列表视图可能不适合所有的场景,所以 JSON Hero 也提供一个经典的 JSON 树视图、JSON 视图等 。

image-20230922171505211

安装指南

  1. 进入云原生应用商店
  2. 搜索 Json Hero
  3. 进入详情,选择包类型(本应用支持,docker安装,ram安装)
  4. 点击安装,执行相应命令即可。如有疑问可参阅使用文档 或加入社区

关于云原生应用市场

云原生应用市场是一个汇聚了各类开源软件的应用市场,不仅可以作为你自己的 Helm Chart 仓库,提供丰富多样的Helm应用,还有 Docker 应用、Rainbond 应用模板、信创应用等多种选择。

官网:hub.grapps.cn/

微信群:关注 云原生应用市场 公众号加入技术交流群