分布式 | 如何搭建 DBLE 的 JVM 指标监控系统

94 阅读3分钟

本篇文章采用 Docker 方式搭建 Grafana + Prometheus 实现对 DBLE 的 JVM 相关指标的监控系统。

作者:文韵涵

爱可生 DBLE 团队开发成员,主要负责 DBLE 需求开发,故障排查和社区问题解答。

本文来源:原创投稿

  • 爱可生开源社区出品,原创内容未经授权不得随意使用,转载请联系小编并注明来源。

前言

本篇文章将采用 Docker 方式搭建 Grafana + Prometheus 实现对 DBLE 的 JVM 相关指标(如:CPU、Memory Pool、GC、Thread)的监控系统。

准备

  • Linux 服务器:10.186.63.8
  • 已经安装 Docker

搭建环境

1. 部署 DBLE

该部分参考参考自 Docker 快速开始

准备 MySQL 容器

# 创建一个 Docker 网段 dble-net:172.18.0.0/16
docker network create -o "com.docker.network.bridge.name"="dble-net" --subnet 172.18.0.0/16 dble-net

# 创建两个 MySQL 容器,分别映射到主机的 33061 和 33062 作为 MySQL 的服务端口
docker run --name backend-mysql1 --ip 172.18.0.2 -e MYSQL_ROOT_PASSWORD=123456 -p 33061:3306 --network=dble-net -d mysql:5.7 --server-id=1
docker run --name backend-mysql2 --ip 172.18.0.3 -e MYSQL_ROOT_PASSWORD=123456 -p 33062:3306 --network=dble-net -d mysql:5.7 --server-id=2

如果执行 docker run... 时出现 408 Request Time-out 报错,请多尝试几次。

部署 DBLE

  • 利用 Docker 部署 DBLE 服务。
docker run -d -i -t --name dble-server --ip 172.18.0.4 -p 8066:8066  -p 9066:9066  -p 8099:8099 \
-v /opt/jmx-exporter:/jmx-exporter \
--network=dble-net \
actiontech/dble:latest

其中,8099 表示作为后续暴露监控指标映射端口。

使用 JMX Exporter 提供的 JVM 进程内启动(in-process)方式暴露 JVM 的监控指标。在 JVM 启动时指定参数,通过 javaagent 的形式运行 JMX-Exporter 的 jar 包,进程内读取 JVM 运行时状态数据,转换为 Prometheus metrics 格式,并暴露端口让 Prometheus 采集。

# 创建目录
mkdir /opt/jmx-exporter

# 在 jmx-exporter 目录中,下载 jmx_prometheus_javaagent-0.15.0.jar
wget https://repo1.maven.org/maven2/io/prometheus/jmx/jmx_prometheus_javaagent/0.15.0/jmx_prometheus_javaagent-0.15.0.jar

目前 DBLE 支持最高版本为 jmx_prometheus_javaagent-0.15.0.jar,若版本 >0.15.0,DBLE 启动时会失败。

同时,添加 prometheus-jmx-config.yaml 文件配置,其内容为:

ssl: false
lowercaseOutputName: false
lowercaseOutputLabelNames: false

进入 dble-server 容器并添加配置。

docker exec -it dble-server bash

vi /opt/dble/conf/bootstrap.cnf

# 添加配置:
-javaagent:/jmx-exporter/jmx_prometheus_javaagent-0.15.0.jar=8099:/jmx-exporter/prometheus-jmx-config.yaml

重启 dble 服务,查看 DBLE 是否启动并退出容器。

/opt/dble/bin/dble restart

vi /opt/dble/logs/wrraper.log

查看 DBLE JVM metric

查询地址:http://10.186.63.8:8099

2. 部署 Prometheus

利用 Docker 部署 Prometheus 服务。

docker run -itd --name prometheus --ip 172.18.0.5 -p 9090:9090 --network=dble-net prom/prometheus

其中,9090 为访问 Prometheus 服务端口。

进入 Prometheus 容器并修改配置,创建 DBLE_Job ,添加 target:172.18.0.4:8099。

docker exec -it prometheus sh

vi /etc/prometheus/prometheus.yml

# 配置内容(将原配置覆盖)为:
scrape_configs:
  - job_name: 'DBLE_Job'
    scrape_interval: 30s
    static_configs:
    - targets:
      - '172.18.0.4:8099'

注意:这里 172.18.0.4 是对应 dble-server 容器的 IP。

退出并重新启动 Prometheus 容器,访问 Prometheus 页面 http://10.186.63.8:9090/targets 验证配置生效。

3. 部署 Grafana

利用 Docker 部署 Grafana 服务。

docker run -itd --name=grafana --ip 172.18.0.6 -p 3000:3000 --network=dble-net grafana/grafana

访问 Grafana 的页面 http://10.186.63.8:3000,使用默认用户 admin/admin 登录。

监控指标

导入 JVM 监控模版

在 Grafana 中配置 「Data source」。

选择添加 Prometheus。

填写暴露 Prometheus metrics 的地址并且保存。

注意:填写 Prometheus 容器 IP: http://172.18.0.5:9090 并且保存。

添加「Dashboards」,选择 Import。

使用模版 ID 为 8878 或者可导入 8878 对应的 JSON 文件(JVM 模版 ID 还有 8563)。

自定义 Dashboard Name。

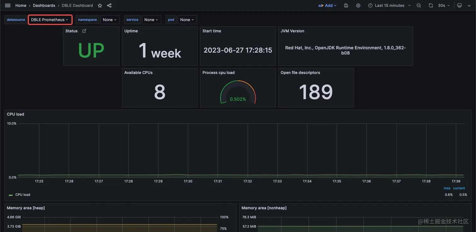
效果如下,其中有 CPU、Memory Pool、GC、Thread 等相关指标。

版本注意

  • DBLE 版本<=2.20.04.0,在 bin 目录中的 wrapper.cnf 配置 JMX-Exporter:
wrapper.java.additional.序号=-javaagent:/jmx-exporter/jmx_prometheus_javaagent-0.15.0.jar=8099:/jmx-exporter/prometheus-jmx-config.yaml
  • DBLE 版本= 3.20.07.0、3.20.10.0,不支持配置 -javaagent,因此无法配置以上监控。
  • DBLE 版本>=3.21.02.0,按照上文配置。 更多技术文章,请访问:opensource.actionsky.com/