Windows 搭建Prometheus + Grafana + Jmeter可视化监控平台

848 阅读2分钟

下载安装包

  • Prometheus
  • windows_exporter
  • Grafana

下载地址:share.weiyun.com/D9sdiWoC

工作原理

image.png

  • Exporter 监控工具,获取数据
  • Prometheus 普罗米修斯时序数据库,用来存储和查询监控数据
  • Grafana 仪表盘

如何配置

1、配置 windows_exporter

  • 启动 windows_exporter
  • 浏览器访问http://localhost:9182/ (默认端口9182)
  • 点击Metrics
  • 看到如下界面Windows_exporter安装成功

image.png

image.png

2、配置 Prometheus

image.png

image.png

image.png

3、配置 Grafana

在bin目录下启动grafana-server.exe

如安装的是安装版,会自行启动,无需手动启动

image.png

访问 http://localhost:3000

image.png

初始的登陆账户和密码是:admin/admin,登陆进去后可自行修改密码

配置 Grafana 数据源,选择prometheus

image.png

数据源配置

image.png

  • Save&Test

image.png

导入模版

输入win - node-export模板:windows系统导入的是10467模板,Linux8919模板,也可以直接导入json文件

image.png

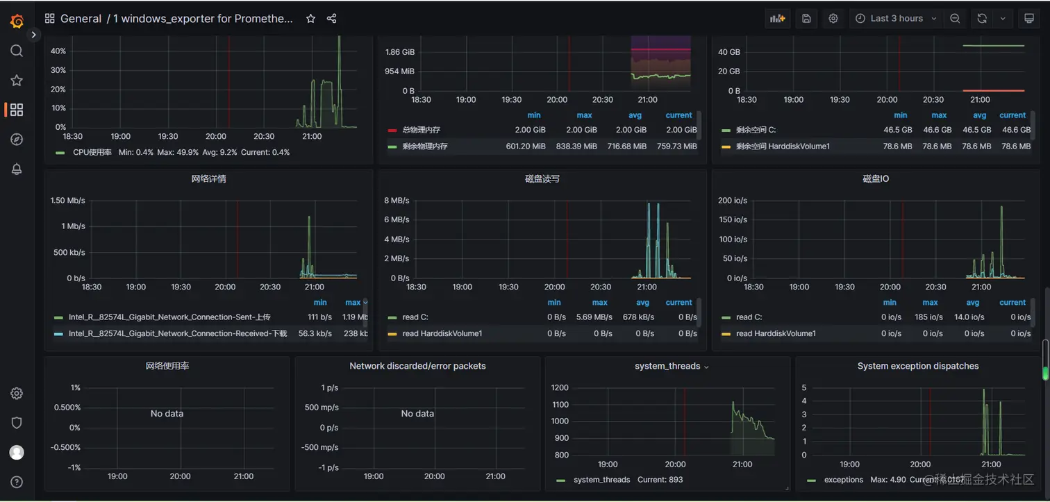
点击Load看到监控页面

b9e1490425a63bc1978a0628fc0fbcc.png

11c5b987c98905bedeea53e3db40e5e.png

4、配置Influxdb + Grafana + Jmeter

配置InfluxDB

修改配置(influxdb.conf)

[http]  
# Determines whether HTTP endpoint is enabled.  
enabled = true

# The bind address used by the HTTP service.

bind-address = ":8086"

image.png

windows中开启influxd.exe服务

image.png

启动influx.exe【cli客户端】

> create database jmeter #创建名字是jmeter数据库,

> show databases

> use jmeter

> select * from jmeter limit 10

image.png

配置Jmeter

数据来源:与jmeter集成使用

  • jmeter做性能测试,产生数据,写入influxdb数据库中
  • 打开jmeter,添加“后端监听器”
  • 后端监听器的实现:选择带有“influxdb”的
  • influxdbUrl:influxdb的数据的Ip地址,默认数据库名称为:jmeter
  • influxdbUrl 对应的值(http://127.0.0.1:8086/write?db=jmeter)

image.png

Grafana添加模板

image.png

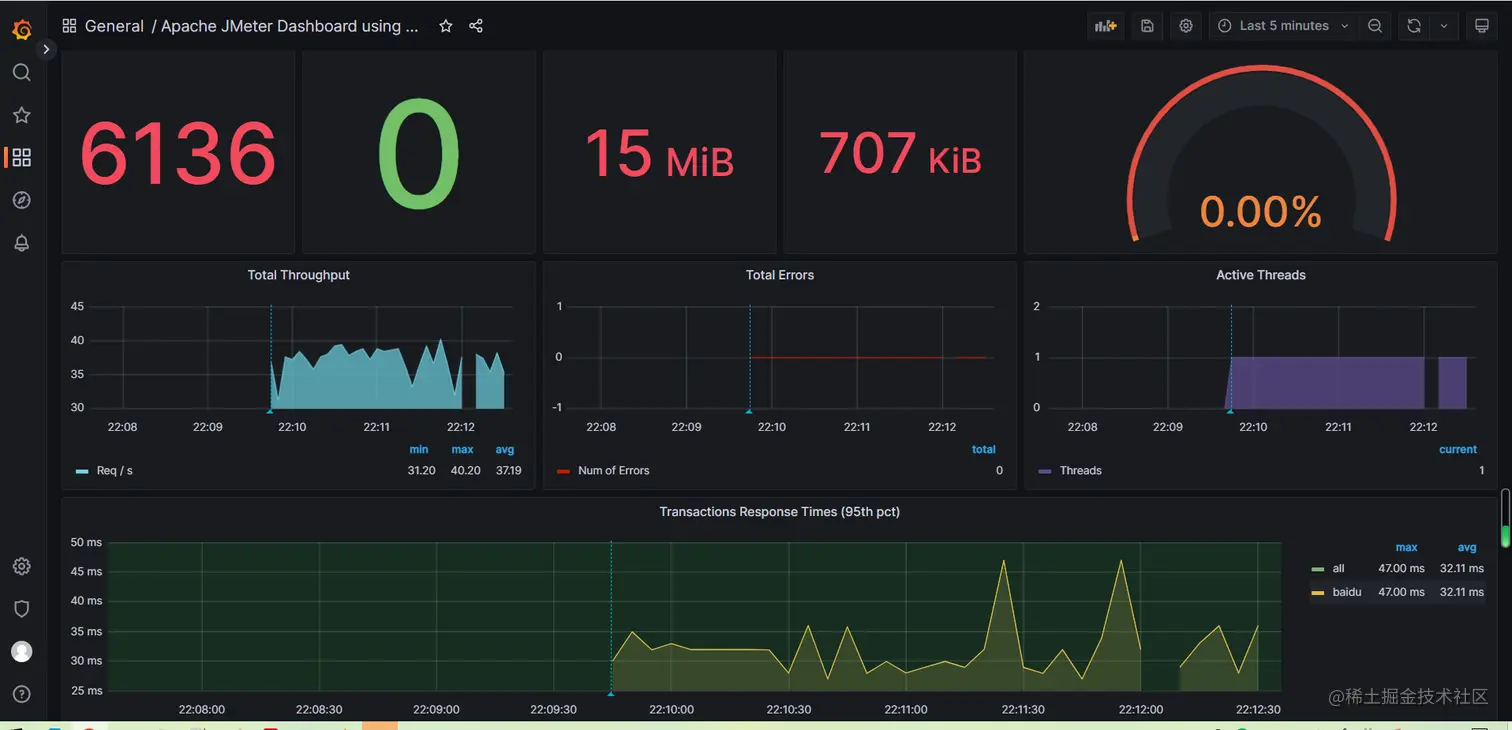
最终效果

image.png