软件测试 / 测试开发 / BAT大厂都在用的Docker。学会这三招,面试、工作轻松hold住

183 阅读5分钟

图片

公众号搜索:TestingStudio 霍格沃兹的干货都很硬核

上期我们以Jenkins为例,一边实战一边了解Docker的基础命令。这期,我们将带大家使用Docker搭建三个平时测试工作中非常有用的小工具。学会这三个实战之后,你就可以说对Docker不是浅尝即止在理论阶段,而是真正有一定了解,也能为你的工作,真正的解决一部分问题。

使用Docker搭建prometheus+grafana的服务器监控

使用Docker搭建prometheus+grafana的服务器监控。让你的服务器监控页面有颜有料且让人一目了然。让数据分析不再局限于数字和曲线图,能够多方位进行对比。

1.Docker启动prometheus 官网下载node_exporter 。地址:prometheus.io/

2.启动下载好的node_exporter文件

3.填写prometheus.yml配置文件内容

4.使用命令启动prometheus

docker run --name prometheus -d -p 9090:9090 -v `pwd`/prometheus.yml:/etc/prometheus/prometheus.yml -v `pwd`/rules/:/etc/prometheus/ prom/prometheus --config.file=/etc/prometheus/prometheus.yml

5.输入ip和端口号进入prometheus的前端界面,然后进入Targets页面

6.在首页输入命令,然后点击execute,命令有

cpu使用率:100 - (avg by (instance) (irate(node_cpu_seconds_total{mode="idle"}[1m])) * 100)
内存使用率:100*(node_memory_MemTotal_bytes - node_memory_MemFree_bytes - node_memory_Buffers_bytes - node_memory_Cached_bytes) / node_memory_MemTotal_bytes

磁盘使用:100.0 - 100 * ((node_filesystem_avail_bytes{mountpoint=~"/", device!="rootfs"} / 1000 / 1000 ) / (node_filesystem_size_bytes{mountpoint=~"/", device!="rootfs"} / 1024 / 1024))

不过这个展示界面不够友好,而且不好保存。所以在业内,我们常常将prometheus+grafana配合使用

7.启动grafana

docker run --name grafana -d -p 8011:3000 grafana/grafana

进入grafana界面,初始账号密码为admin/admin 进入Add data sourcs->选择prometheus 配置prometheus

字段名含义
Nameprometheus
URL启动的prometheus的地址(localhost可能会报错)

8.import模板

grafana dashboard内填写 grafana.com/grafana/das… Prometheus Data Source字段选择prometheus点击 Import,就搭建成功了

注意,前方有坑: 1.如果被监控的node_exporter是mac的话,要去prometheus官网下载mac版本的node_exporter执行,且mac需要修改一些配置参数。 2.如果修改了prometheus.yml 需要重启镜像

使用Docker搭建Prometheus监控MySQL

1.下载prom/mysqld-exporter镜像

docker pull prom/mysqld-exporter

2.启动mysql服务

docker run --name some-mysql -v /home/ubuntu/mysql/:/var/lib/mysql -e MYSQL_ROOT_PASSWORD=1qaz9ol. -p 8888:3306  -d mysql:5.5

3.启动mysqld-exporter镜像

docker run --name some-mysql -v /home/ubuntu/mysql/:/var/lib/mysql -e MYSQL_ROOT_PASSWORD=1qaz9ol. -p 8888:3306  -d mysql:5.5
docker run -d --name mysql-exporter -p 9104:9104 -e DATA_SOURCE_NAME="root:1qaz9ol.@(47.95.238.18:8888)/mysql" prom/mysqld-exporter

注意:-e 之后的参数要填对,分别对应 用户名/密码@(ip:端口号)/mysql

4.在prometheus.yml的配置文件中添加mysql的配置,并docker restart prometheus ,重新加载prometheus的配置(可以参考上面的步骤2)

5.进入prometheus页面,查看Targets中mysql是否启动成功

6.按照上面的docker启动prometheus过程,配置好之后进去grafana页码,然后选择data source,进入prometheus,输入prometheus的url,选择“Save&Test” 在这里插入图片描述

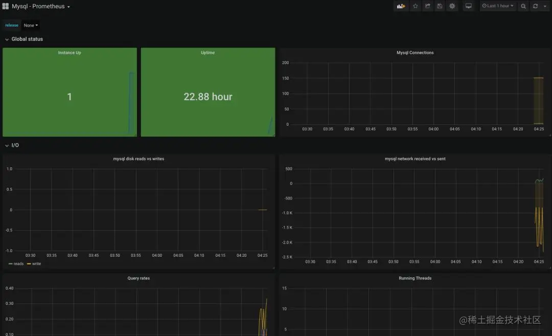
7.导入mysql模板到grafana,mysql的模板id为6239,其他步骤和前面搭建服务器监控是一样的哦。

下面是mysql的监控效果

使用Docker搭建分布式UI自动化环境

如果我们的Web UI自动化测试用例有上千条,执行时间常常需要1~2天,我们用什么方法可以节省这个执行时间呢?

接下来我们就通过分布式UI自动化,即启动多个浏览器执行UI自动化测试用例,且每个浏览器执行的UI自动化测试用例都是不同的。这样子,就可以大大提升我们的UI自动化测试的效率。

分布式UI自动化架构

UITest层会将测试请求发送到GridHub层,而GridHub则会将这些测试请求转换为测试任务下发到每一个Node节点(在每台机器上面我们可以装一个或多个Node节点。),随后Node节点驱动浏览器进行自动化测试。测试完成后,Node节点将测试结果发送到GridHub上面,GridHub再将结果转发回我们的测试程序UITest中

Selenium镜像介绍

Selenium镜像网上有很多,官网下载即可。也可以定制化。而且还有非可视化的镜像。具有调试作用的远程UI服务的可视化镜像,还有轻量级简易版镜像版本。

1.底层镜像,可以做定制化

selenium/base: Base image which includes Java runtime and Selenium Server JAR file

selenium/node-base: Base image for Grid Nodes which includes a virtual desktop environment

selenium/hub: Image for running a Grid Hub

2.谷歌、火狐浏览器的非可视化镜像

selenium/node-chrome: Grid Node with Chrome installed, needs to be connected to a Grid Hub

selenium/node-firefox: Grid Node with Firefox installed, needs to be connected to a Grid Hub

3.具有远程UI服务的可视化镜像(调试作用)

selenium/node-chrome-debug: Grid Node with Chrome installed and runs a VNC server, needs to be connected to a Grid Hub

selenium/node-firefox-debug: Grid Node with Firefox installed and runs a VNC server, needs to be connected to a Grid Hub

4.简易版镜像,不需要GridHub和Node架构:

selenium/standalone-chrome: Selenium Standalone with Chrome installed

selenium/standalone-firefox: Selenium Standalone with Firefox installed

selenium/standalone-chrome-debug: Selenium Standalone with Chrome installed and runs a VNC server

selenium/standalone-firefox-debug: Selenium Standalone with Firefox installed and runs a VNC server

文档链接:

github.com/SeleniumHQ/…

实战演示

使用docker启动GridHub

docker run --name=hub -p 5001:4444 -e GRID_TIMEOUT=0 -e GRID_THROW_ON_CAPABILITY_NOT_PRESENT=true -e GRID_NEW_SESSION_WAIT_TIMEOUT=-1 -e GRID_BROWSER_TIMEOUT=15000 -e GRID_TIMEOUT=30000 -e GRID_CLEAN_UP_CYCLE=30000 -d selenium/hub:3.7.1-beryllium

docker启动Node

docker run --name=chrome -p 5902:5900 -e NODE_MAX_INSTANCES=6 -e NODE_MAX_SESSION=6 -e NODE_REGISTER_CYCLE=5000 -e DBUS_SESSION_BUS_ADDRESS=/dev/null -v /dev/shm:/dev/shm --link hub -d selenium/node-chrome-debug:3.7.1-beryllium

如果想启动多个Node,可以重新修改一下端口映射比如,将5902:5900修改为5903:5900这时候我们就可以发现图片中又显示了一个Node信息。

如果想在一个Node中启动多个浏览器,我们可以更改这两个字段的数量,比如我们将6修改为7NODE_MAX_INSTANCES=7;NODE_MAX_SESSION=7,这时候我们可以看到有7个谷歌浏览器的logo

准备一个自动化测试脚本,以Python为例

运行脚本 查看运行结果,成功!

注意:如果服务器系统不支持可视化不加这条会启动失败chrome_options.add_argument('--headless')

公众号搜索:TestingStudio 霍格沃兹的干货都很硬核