ERP外贸管理系统是什么?哪家好?如何选?

385 阅读10分钟

一、ERP外贸管理系统是什么?

ERP外贸管理系统,顾名思义就是一款专门为外贸企业开发定制的ERP系统,目前市场上大部分ERP系统都是根据外贸企业现有的业务流程和管理需求内置了:产品管理、订单管理、采购管理、货运管理、客户管理、数据分析等模块。能够帮助外贸企业更高效地完成相关工作的管理与运转。

在竞争残酷的商业市场中,企业想要在外贸行业获得更多的认可,这其中要兼具的管理是繁多且复杂的。所以在这个日益变换的市场中,外贸企业如果只是一味地按照过往的管理手段来进行,有很多的问题是无法得到妥善解决的。这时企业就得需要一套ERP系统协助进行管理来增加效益。

二、ERP外贸管理系统如何选?

近日,中国国际贸易促进委员会对外发布第三季度外贸形势调研报告。报告显示,上半年企业反映强烈的运价、能源、资金、汇率等问题得到明显缓解。外贸企业出口额和利润双双向好,但是综合成本高仍然是主要困难之一

在这种情况下,如何通过数字化的方法,对生产、报价、客户、售后、采购等多个场景进行数字化管理,从而降低综合成本,是外贸企业需要快速发展的重点,而一个适合的ERP系统更是外贸企业降本增效的“法宝”

对于外贸企业来说,选择ERP系统的侧重点要从实际出发。虽然ERP系统一般都具备物流、资金流、信息流一体化管理的功能,但是还是需要细化到具体场景进行分析。

例如下面描述的这些场景:

  • 客户数据抓取不够智能化;
  • 业务流程不能实时提醒;
  • 物料人数据自动更新;
  • 开发费用和时间问题。

把需求梳理结束后再去选择系统往往才能事半功倍。

1、梳理问题和需求(提出问题)

当你把需要解决的问题整理好之后,就可以去了解市面上的一些ERP管理系统,在寻找的过程中,不要一味听从销售人员的吹嘘,要根据自己整理的需求,去试用产品,看是否合适再进一步沟通。

2、寻找合适的软件(解决问题)

针对问题解决问题是产品价值的所在,对于企业来说,ERP系统至少要满足销售管理、产品报价管理、跟单管理、生产管理、出运报关、售后管理、综合管理等七个业务场景。

三、ERP外贸管理系统哪家好?

作为外贸企业,同样存在着迈向信息化和数字化转型问题。比如普遍存在的把上下游的生产、采购、销售等进行在线化数字化管理,实现业务全流程的协同和自动化,实现与外部的供销协同等等。如果用传统的Excel来管理,显然在信息的协同和流程流转方面是不方便的。那么考虑到低成本、低门槛、性价比、可扩展等因素,可以结合自己的实际需求,使用具备低代码能力的工具来自定义搭建。普通业务人员也可以快速上手使用。

这样的平台有很多,可以按需选择。其中,织信Informat 就是更简单易用的一个平台,可以使用云版,也可以私有化部署。它是一款以“数据+流程+角色”为基础的新型数字化平台。支持“文件附件”“单行多行文本”“单选多选”“协作成员”“函数公式”“自动化”等丰富的数据类型,能帮助我们用数据表的形式来组织和管理各类信息。在数据模型基础上,它还支持自定义工作流、应用搭建、数据分析、API等丰富的扩展功能,让团队和企业快速搭建出灵活的业务系统和软件应用,低门槛实现工作的数字化。

以织信搭建而成的ERP外贸系统模板为例,简单介绍下如何通过系统实现上述业务场景的功能需求。

1、销售管理

销售管理包括线索收集、线索分配、客户跟进、公海客户等四个方面。

管理者可以查看销售相关数据:

1)线索来源对比,清晰渠道ROI;

2)客户地区分布,精准定位客户画像;

3)业绩增长、业绩排行;

4)更多自定义内容

系统开放api可对接平台接口,实现亚马逊、速卖通、阿里国际站等多渠道线索归集。明确线索来源、转化率,生产渠道ROI,让渠道投放、开发更精准,提升线索转化。可以根据需求进行线索分配、跟进,保证线索转化。

收集到客户数据后,通过系统进行客户建档,建立客户画像,以客户为中心,业务跟进全程可溯。同时设置客户跟进提醒,支持手机客户管理,实时跟进客户,防止客户流失。出现超期未转化客户一键转交其他业务人员跟进,实现跟进待办交接。

实现公海客户资源流动,增加客户转化率,给新业务员更多销售机会,提高老业务员的工作积极性。

2、产品报价管理

产品报价管理包括产品列表、产品库存、报价记录、报价跟进等四个方面。

在产品管理中,可以进行海量产品、样品资料存储,通过卡片视图可查看产品详情、成本、税率等信息。同时样品库存、产品库存联动寄送记录、库存记录,清晰样品、产品出货周期。

报价管理主要为四个功能:

1)报价记录、报价审批;

2)规范报价,规避风险

3)报价跟进,有据可查

4)跟进提醒,提升转化

3、跟单管理

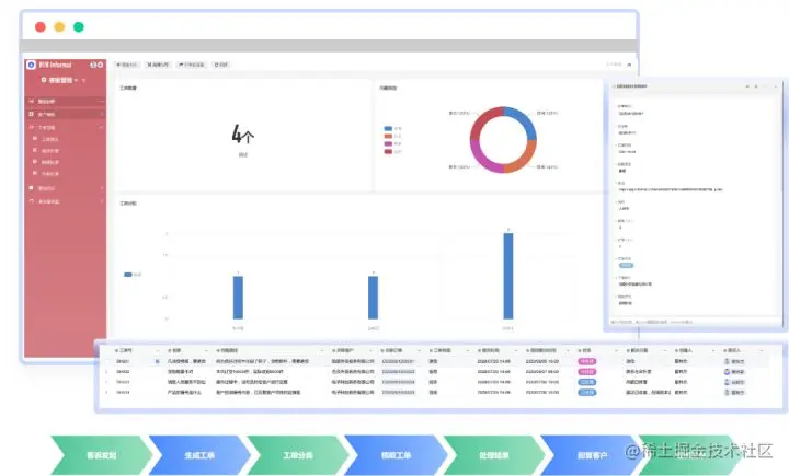
跟单管理包括跟单看板、跟单列表、跟单记录三个方面。

在跟单看板中,订单数量、状态一键可查,让你实时监督订单跟进,并快速查询待回款金额。

跟单管理中,订单跟进状态、跟进人全程可追溯,无论是老板还是跟单人都能轻松掌握跟单进度。同时可以设置进度延误提醒,杜绝漏单,确保订单及时交付。

4、生产管理

生产管理包括采购管理、生产排期、生产质检、库存管理四个方面。

采购管理中可以对供应商信息进行统一登记,实现供应商线上精细化跟进。设置订单、库存关联,然后根据订单需求和现有库存调整采购计划。同时,实现采购的全流程跟踪,实时协作

根据订单生成生产计划,关联订单-领料-BOM-客户信息-班组考核-人工计件。后续根据计划调度生产情况。

系统可以根据生产计划自动生成工单,班组领取工单后可进行任务下发。同时,工单关联领录,首件,计件,产能等记录,现场可用电视展示在线生产看板,在工单完成后可同步提醒。除此之外,单据都可以通过在线填写后快速打印,实现有迹可循。

生产质检环节中,质检人员可直接使用手机记录质检情况,及时上传,自动生成记录单据。同时,质检记录已关联订单信息与操作记录,方便追溯

库存管理方面,库存列表关联入库,出库,BOM,供应商信息。可对接RFID、条码、自动化设备,将物料,产品全部录入系统,实时查询库存产品信息。同时根据采购/生产/销售发起的出入库申请,完成库存更新。

5、出运报关

出运报关包括订舱管理、单证管理、报关管理、退税管理四个方面。

系统可实现订舱提醒、订舱跟进、物流跟进,避免遗漏,影响运期。

报关单等通关单据可一键生成,减少重复录入工作。

可一键调用生成报关材料,对报关记录、进度及时跟进。

对退税记录中退税金额,一目了然,可对退税申报记录、进度及时跟进。

6、售后管理

售后管理包括售后跟进、投诉处理、售后处理三个方面。

在工单管理中,可自定义工单号,实现自动派单。工单会自动关联客户信息与订单号,帮助客服掌控客户相关信息。同时工单类型自动分类进入退货,换货,投诉列表,对应负责人可接收提醒。

除此之外,还为客户提供快速发起问题处理的入口,可随时跟踪当前问题的处理进度。

客户的售后问题处理完毕后,自动归入常见问题和知识库,可通过内部搜索,快速找到处理方式。管理者还可以在系统中定期组织培训管理,实时通知客服人员,提升客服质量。

7、综合管理

综合管理包括人事管理、财务管理、第三方集成/对接、自定义应用/流程四个方面。

在人事管理中,从招聘到入职,培训,上岗,调离,离职全程录入系统,涵盖员工全职业生命周期;

而且支持导入数据或对接外部考勤打卡系统和关联业绩绩效和任务OKR,根据岗位定义绩效管理。

财务管理中,所有财务数据自动汇总、生成多维分析报表,对应收应付、费用管控、退税等财务事项统一管理。

同时也是线上报销平台,为员工提供便捷的报销服务,可对接第三方财务系统。

行政管理中,主要是文档管理、车辆管理、会议管理、活动管理、其他管理等。

1)文档管理,可直接在线使用WPS编辑与查看文件;

2)车辆录入信息,申请车辆,安排车辆计划;

3)会议室状态展示,预约会议室,提前通知会议人员;

4)公司团建计划,生成活动信息,同步参与人员;

5)可根据企业所需自定义更多综合管理模块。

在资产管理中,可统一录入公司资产,并关联领用人。而且系统支持设备资料生成二维码,快速打印便签可贴在各个设备上,只要手机扫码即可马上查设备信息。

在疫情期间,对于疫情的管理也是必不可少的,可以通过系统扫码登记员工与访客健康信息,把员工出差与疫情地区数据关联,有效管控疫情相关规范。

在实际使用中,外贸ERP管理系统的使用场景不止上述这些,企业仍需要根据自身情况进行采购。如果不知道哪个最适合自己企业,可以试一下**织信企业级低代码开发平台,助力企业零成本起步。**在织信上,可以通过拖拉拽的形式快速搭建需要的功能,无需懂代码都能做到。除此之外,织信支持企业根据自身需求进行定制化开发,满足企业的全方面需求,致力于为企业数字化转型降本增效。