本文描述通过 Rainbond 云原生应用管理平台 一键部署高可用的 DolphinScheduler 集群,这种方式适合给不太了解 Kubernetes、容器化等复杂技术的用户使用,降低了在 Kubernetes 中部署 DolphinScheduler 的门槛。
Apache DolphinScheduler 是一个分布式易扩展的可视化 DAG 工作流任务调度开源系统。解决数据研发ETL 错综复杂的依赖关系,不能直观监控任务健康状态等问题。DolphinScheduler 以 DAG 流式的方式将 Task 组装起来,可实时监控任务的运行状态,同时支持重试、从指定节点恢复失败、暂停及Kill任务等操作
简单易用:DAG 监控界面,所有流程定义都是可视化,通过拖拽任务定制 DAG,通过 API 方式与第三方系统对接, 一键部署
高可靠性:去中心化的多 Master 和多 Worker, 自身支持 HA 功能, 采用任务队列来避免过载,不会造成机器卡死
丰富的使用场景:支持暂停恢复操作.支持多租户,更好的应对大数据的使用场景. 支持更多的任务类型,如 spark, hive, mr, python, sub_process, shell
高扩展性:支持自定义任务类型,调度器使用分布式调度,调度能力随集群线性增长,Master 和 Worker 支持动态上下线
前提条件
- 可用的 Rainbond 云原生应用管理平台,请参阅文档 Rainbond 快速安装
DolphinScheduler 集群一键部署
- 对接并访问内置的开源应用商店,搜索关键词
dolp即可找到 DolphinScheduler 应用。
- 点击 DolphinScheduler 右侧的
安装进入安装页面,填写对应的信息,点击确定即可开始安装,自动跳转至应用视图。
| 选择项 | 说明 |
|---|---|
| 团队名称 | 用户自建的工作空间,以命名空间隔离 |
| 集群名称 | 选择 DolphinScheduler 被部署到哪一个 K8s 集群 |
| 选择应用 | 选择 DolphinScheduler 被部署到哪一个应用,应用中包含有若干有关联的组件 |
| 应用版本 | 选择 DolphinScheduler 的版本,目前可选版本为 3.0.0-beta2 |
- 等待几分钟后,DolphinScheduler 集群就会安装完成,并运行起来。
- 点击访问,将访问 DolphinScheduler-API 组件,默认的用户密码是
admin/dolphinscheduler123
API Master Worker 节点伸缩
DolphinScheduler API、Master、Worker 都支持伸缩多个实例,多个实例可以保证整个集群的高可用性。
以 Worker 为例,进入组件内 -> 伸缩,设置实例数量。
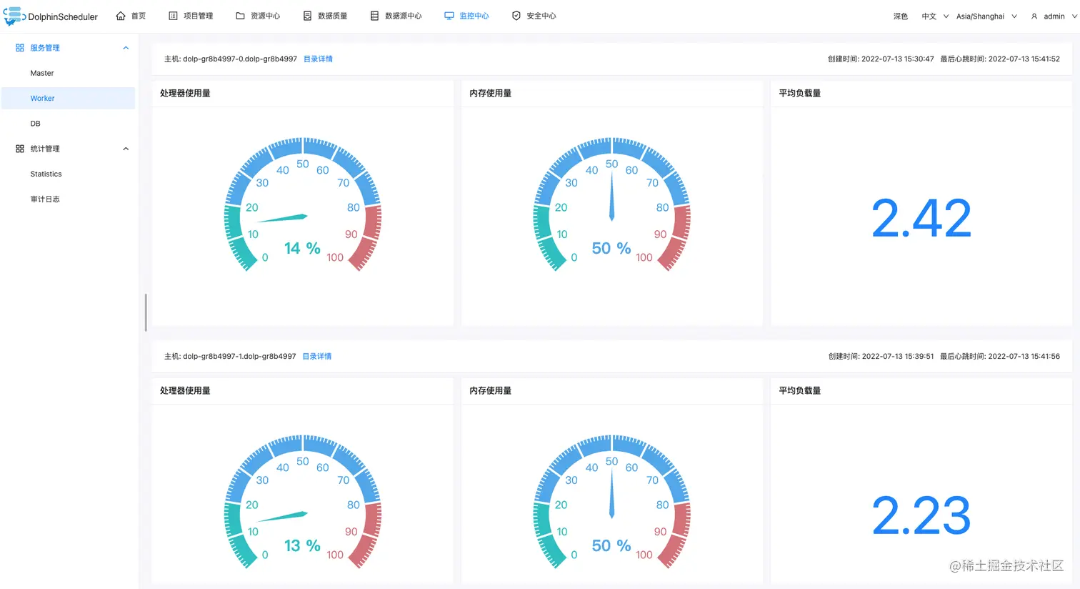
验证 Worker 节点,进入 DolphinScheduler UI -> 监控中心 -> Worker 查看节点信息。
配置文件
API 和 Worker 服务共用 /opt/dolphinscheduler/conf/common.properties ,修改配置时只需修改 API 服务的配置文件。
如何支持 Python 3?
Worker 服务默认安装了 Python3,使用时可以添加环境变量 PYTHON_HOME=/usr/bin/python3
如何支持 Hadoop, Spark, DataX 等?
以 Datax 为例:
- 安装插件。Rainbond 团队视图 -> 插件 -> 从应用商店安装插件 -> 搜索
通用数据初始化插件并安装。 - 开通插件。进入 Worker 组件内 -> 插件 -> 开通
通用数据初始化插件,并修改配置- FILE_URL:datax-opensource.oss-cn-hangzhou.aliyuncs.com/datax.tar.g…
- FILE_PATH:/opt/soft
- LOCK_PATH:/opt/soft
- 更新组件,初始化插件会自动下载
Datax并解压到/opt/soft目录下。