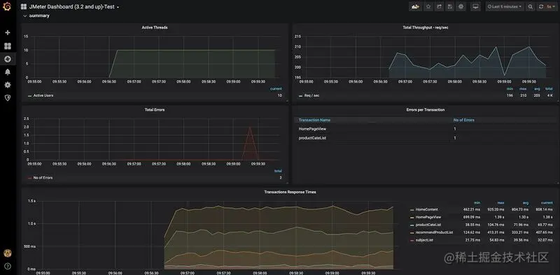
实战 | 基于JMeter 完成典型电商场景(首页浏览)的性能压测 橙子_软件测试开发工程师 2022-05-18 72 阅读1分钟 $ cat parentId_Data 0 1 12 2 3 4 5 \ \ 更多技术文章 喜欢软件测试的小伙伴们,如果我的博客对你有帮助、如果你喜欢我的博客内容,请 “点赞” “评论” “收藏” 一键三连哦