容器监控薅光了头发?这篇你再也不能错过!

312 阅读4分钟

随着 Docker 和容器技术的不断发展,越来越多的企业将 Docker 和容器应用到自身 IT 架构中,并投入测试和生产使用。这对企业的数据监测能力也提出了更高要求。

传统的监测方案会从每个服务器和运行应用中采集指标,这些服务器和应用一般是静态的,运行时间长,一台主机可能只需要监测150个指标;但容器却不一样,短期存活、动态调度,具有自己的环境、虚拟网络和不同的存储管理,哪怕在相同的主机上也可能会调度短期存活的批处理命令和长期存活的进程。

因此,当容器应用到IT架构中后,除需要采集的容器本身指标外,还要对在容器上运行的组件进行采集。如果没有一个比较完善的指标监控方式,对主机上几十甚至上百个 Docker 容器进行管控,将是一个非常浩大且费时费力的事情。

这里我们以 Linux 操作系统为例,给大家推荐几种常见的监测方案。

三种 Docker 监控指标的方式

1.读取 CGroup 文件

此方式是通过读取 CGroup 文件的方式获取指标。

通常情况下,这些文件都在/sys/fs/cgroup目录下,例如 memory 相关指标会在/sys/fs/cgroup/memory/docker/CONTAINER_ID/memory.statCONTAINER\_ID/memory.stat,CONTAINER_ID就是容器的ID。

注意如果没有启动 Docker,在 memory 目录下是找不到docker这个目录的。

打开 memory.stat 这个文件,会显示当前时间此容器的内存使用状况,包括各种指标等。

$> cat /sys/fs/cgroup/memory/docker/$CONTAINER_ID/memory.stat

cache 65925120
rss 104542208
rss_huge 0
shmem 0
mapped_file 30289920
dirty 8192
writeback 0
pgpgin 44034
pgpgout 2416
pgfault 32187
pgmajfault 312
inactive_anon 0
active_anon 73007104
inactive_file 91582464
active_file 5877760
unevictable 0
hierarchical_memory_limit 9223372036854771712
#...

按照 Linux 系统中“一切皆文件”的说法,Docker 容器的所有指标数据都可以使用读文件的方式拿到。

  • 优点是基础指标齐全,面面俱到,扩展性强,可以自行计算新指标
  • 缺点是太过硬核,缺乏汇总,很多指标意义晦涩难懂,大部分情况下都不会用到

2.DockerAPI

DockerAPI 官方文档

docs.docker.com/engine/api/…

使用 cURL 对 docker.sock 访问(如果没有开放端口的话),url 中的参数可以在文档中找到,示例如下。

$> sudo curl --unix-socket /var/run/docker.sock http://localhost/containers/b8d0c34bcb6c6fad49ca4a9341e9b0b54d0eb2a714e55617dbfe5fd02d8dac27/stats\?stream\=false\&one-shot\=false | jq

{ 
 "id": "$CONTAINER_ID", 
 "memory_stats": {
    "limit": 8358457344,
    "max_usage": 176467968,
    "stats": {
      "active_anon": 36376576,
      "active_file": 5877760,
      "cache": 46292992,
      "dirty": 0,
      "hierarchical_memory_limit": 9223372036854772000,
      "hierarchical_memsw_limit": 0,
      "inactive_anon": 0,
      "inactive_file": 108650496,
      "mapped_file": 30408704,
      "pgfault": 32220,
      "pgmajfault": 312,
      "pgpgin": 44380,
      "pgpgout": 7538,
      "rss": 104611840,
      "rss_huge": 0,
      #...
    },
    "usage": 156004352
  },
  #...
}

和读取 CGroup 文件的方式相比,这种方式显然可读性稍好一些,对各种基础领域比如 CPU、内存、磁盘I/O、网络I/O进行汇总,并且增加了 Docker 的一些基本信息,比如容器的开启时间,容器名等。

  • 优点是对各项指标进行汇总,不必挨个儿去读文件,添加了一些人性化指标(容器时间、容器名等)

  • 缺点是太过冗长,该查询 API 会返回一个巨长的 JSON,而且可读性没有得到提升,许多常用指标依然要自己计算

3.Docker 命令行

使用 Docker 命令是最简单快捷的方式,只需要在命令行中输入命令即可。

$> docker stats

作为最常用的查看 Docker 容器运行指标的方式,docker stats 足够轻巧和简单,但是或许它又有点太简单,如此常用的命令只有寥寥10个指标,而且限于终端输出的方式,偶尔看一下还不错,用来做 Docker 容器指标的长期监控似乎有点不足。

如前所述,Docker 容器指标采集是一件很复杂的事,要解决如下几个问题:

  • 指标数据足够齐全,需要定制一些可读性较高的指标

  • 数据存储

  • 指标数据的展示以及查询

DataFlux 监测方案

我们这里向大家介绍第四种解决方案—— DataFlux,在一个平台上实现对多种数据源的统一实时监测。

在 DataFlux 中有专用于各种数据采集的工具—— DataKit,它提供了对 Docker 容器指标的采集能力。我们仍旧以 Linux 平台为例,介绍 DataKit 采集器的基本使用。

首先,我们查看官方提供的文档,按照操作步骤把采集器 DataKit 安装好。

官方教程:《如何安装 DataKit 》

help.dataflux.cn/doc/ef29e83…

安装好 DataKit 后,在 /usr/local/cloudcare/dataflux/datakit/conf.d/docker/ 目录下,复制一份 docker_containers 采集配置

$ sudo cp docker_containers.conf.sample docker_containers.conf

编辑 docker_containers.conf:

[[inputs.docker_containers]]
    endpoint = "unix:///var/run/docker.sock"
    interval = "5m"
    # 是否采集所有容器,包括 Exited 状态
    all = false
    
    # 还可以采集 K8S pod!
    [inputs.docker_containers.kubernetes]
      url = "http://127.0.0.1:10255"

至此,Docker 容器的指标采集就配置好了,重新启动一下

(help.dataflux.cn/doc/0c6ebce…)

DataKit 的即可(注意:数据需要稍等一会才能在 Dataflux 平台看到)。

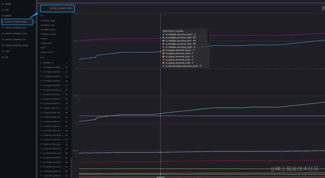
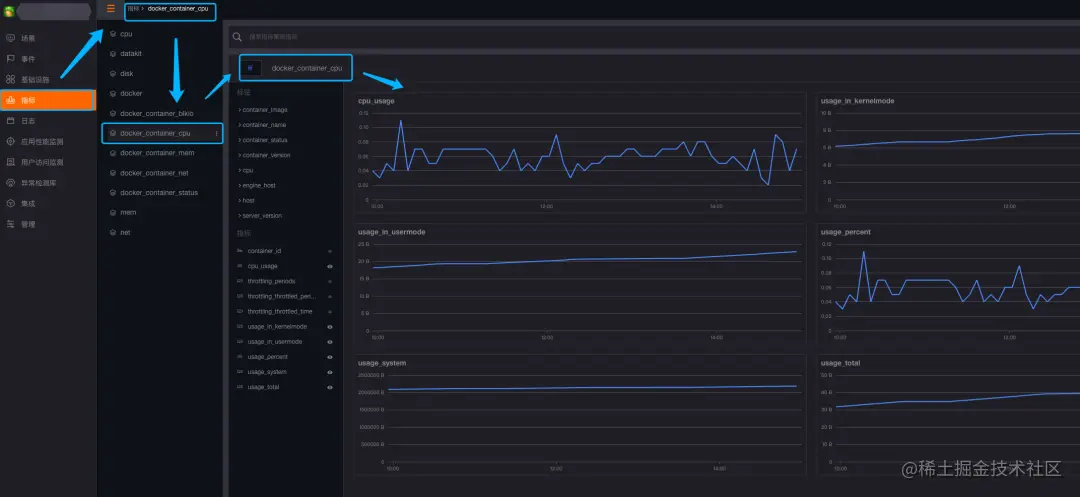
最后我们在 DataFlux 后台,点击左侧菜单栏“指标”-“标签”,即可看到对应的数据结果:

从图中可以看到,Docker 容器的各项指标已经采集到,并且在图表中绘制出来。后续可以根据 container_id 进行更多操作,比如跟 Docker 日志联结等等。

更多 DataFlux 的采集指标和视图模板,大家可以直接从官方文档中查看。

help.dataflux.cn/doc/41d744a…