应用场景
华夏天信RED-MOS露天煤矿智慧矿山操作系统,本身基于微服务架构,结合HTAP混合大数据平台,平台中包含TSDB及关系数据库,数仓系统等组成运用工业数据协议转换和数据采集网关系统将产、运、销各环节的生产与成本数据进行深度的挖掘和分析,从生产运营ODS系统、成本管控BI系统和市场分析BI系统三个维度给煤炭企业决策层提供精准、实时的数据支撑,实现降低成本、提高决策效率的目标。主要包括矿山生产大数据、销售大数据、物流大数据、设备运行大数据、安全大数据、环保大数据等的大数据分析应用。
地面生产集控系统采用的PLC设备采集的信号统一接入智能预警平台,整合一、二期集控系统、机房状态监测系统、电气综保装置、破碎系统等数据接入RED-MOS露天煤矿智慧矿山操作系统。系统中接入的监控点数量将近1万5千点。其中接近2300点需要绑定组态显示,即时页面更新,整体数据采集到显示到前端要求秒级展示。
客户同时要求大数据量展示(历史数据回溯),可展示30天的全量数据,点数量超过50万条。读取时间要求在5~10s。这对底层的数据库提出了一个相当大的挑战。
数据库方案选型
对于矿山监控的数据都是大量带有时间戳的数值,本身结构简单,也没有太多关联性的查询需求;最主要的应用场景就是按设备、按时间段回溯和统计分析。这种场景中,最大难点是要处理的数据量太大,而不是关联关系复杂,因此MySQL这类关系库的关联查询优势其实无法发挥。而HBase这种大数据存储方案对于矿山系统而言太过庞大,且硬件资源要求很多,我们处于成本考虑也排除了。最终考量的是两个数据库MongoDB和TDengine。
MongoDB方案
MongoDB和MySQL考察时也都是集群部署,至少需要6台服务器。这个方案的缺陷如下。
1)比较耗费服务器资源,占用空间过大。MongoDB每次空间不足时都会申请生成一大块的硬盘空间,而且申请的量从64MB、128MB、256MB那样的指数递增,客户使用2年后数据已超过500GB历史数据备份及恢复非常痛苦。
2)写入速度波动大,当点位超过10,000且采集频率低于1s后,通过生产环境上线前模拟压测发现,入库数据存在10%以上比例在个别入库时间超过2s的情况存在,无法达到项目要求。
3)MongoDB单机稳定性比较差,通过Prometheus监控MongoDB健康度发现,当docker容器内存使用量超过80%后,MongoDB单机大比例出现无法访问的情况,导致时序数据集群发生节点切换,严重时甚至发生实时数据集群整体无法访问。
TDengine方案
TDengine是一个专为物联网监测场景设计的高性能的时序数据库。本身非常轻量,在解决我们对时序数据的高性能读写需求同时,大大降低了安装、部署、维护的成本,是当前RED-MOS系统底层采用的测点数据存储引擎。TDengine解决了我们最为头疼的历史数据回溯性能问题。
1)安装简单。安装包仅约5MB,与docker集成比较好,特别适合项目部署维护。
2)性能强劲。在实际生产场景中:15,000点计算及实时入库时间均为1s内(docker容器2C 8g)。大数据量展示,可展示30天的全量数据,点数量超过50万条。读取时间5~10s。整体使用期间 cpu在30%~40%之间,内存维持在6GB左右。
3)我们也对比数据压缩的效果,TDengine的存储空间可以节省约5~8倍,推测是因为其采用列式存储的设计,比较适合压缩时序流。这是个非常不错的提高。
综合考虑,使用TDengine硬件成本和开发维护成本大大降低,写入和查询速度还比MongoDB等高一个级别。
实际应用展示
· 厂区监测

· 系统设备状态统计


· 设备明细数据查询

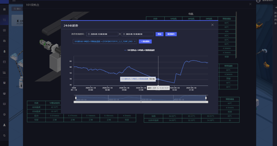
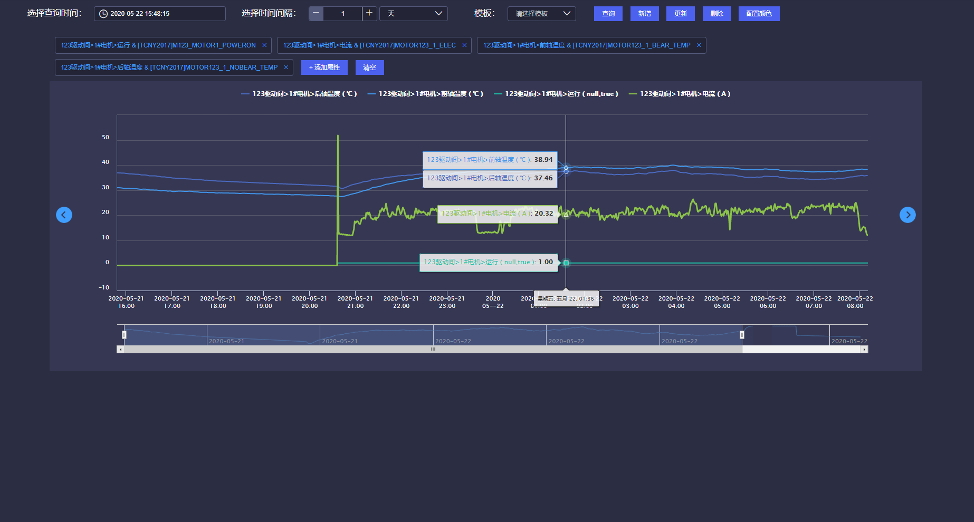
· 设备趋势数据回溯

最难的一个任务:大数据量展示,可展示30天的全量数据,点数量超过50万条。读取时间要求5秒级。目前看到只有TDengine可以做到这个性能。

小结
对于矿山生产系统而言,安全是第一位的。因此,各个生产环节和场地都要进行全面、有效的数字化监控。监控数据的特点就是时序、结构化、简单但量大。TDengine应该说是量身定做来处理这类数据的数据库。监控数据上报后的实时展示、历史回溯都非常快,加上本身轻量的特点,对于缩减项目开发运维成本也非常有帮助。
作者简介:
张俊水,华夏天信(北京)智能低碳研究院高级研发工程师,主要从事煤炭主运输平台开发及应用,近年关注通过大数据技术处理和解决露天煤矿设备预警报警问题。