用好项目管理工具,人人都可以成为项目经理

1,547 阅读8分钟

现在市面上的项目管理工具越来越多了,但是大多数都是一些协同工具或轻量项目管理工具。如果是多团队、跨部门使用或者企业级的项目管理,从管理思想到工具运用,需要适应企业的业务流程体系,并涉及企业高层战略决策和监控、中层运营管理和项目群管理、底层项目执行,管理幅度和深度都大得多,轻量级的项目管理工具远远不够支撑。

  1. 任务管理
  2. 强化流程
  3. 沟通协作的统一平台
  4. 持续改进的基础
  5. 可视化项目管理
  6. 项目风险实时监测

1、任务管理 现代管理学之父德鲁克认为:“所有执行管理任务的人,都可以称为'管理者'”。 无论在多大的项目里,只要是对于工作有责任感的人,都会有对任务管理的需求。只不过,一些非常简单的项目工作,对于能力较好的人,单凭记忆和大脑就能够很好的管理好平时的工作。而再复杂一点的项目,我们就需要用到CORNERSTONE来帮助我们进行任务管理。

在这里插入图片描述
相信很多开发都会跟我一样,在我刚成为一名开发时,总有一个毛病,只要一接到任务往往不管三七二十一,上手就开始写代码,往往就会碰到做不下去,然后又回头换方案,又或者做好了却不是需求方想要的那个样子。这时我连自己的工作的质量和进度都保障不了,又何况要和别人协作呢?这其实就是因为事先并没有对任务进行很好的分析,没有拆解,也没有做计划,其本质就是没有做好任务管理,所以走了不少的弯路。后来,当我接到任务的时候,我都会仔细理解分配给我的任务,如果有表达不清楚或者是理解不到位的地方,就当面找到发任务的人去对接,然后再对任务进行拆解。 项目总会有风险,但通过CORNERSTONE我可以随时知道,目前需要他人配合的工作是否能够按时交付,如果那位开发者迟迟未动工,我还会再次跟他确认,如果真不能按时交付,至少还有时间考虑临时的方案。在使用CORNERSTONE之后,我才真正体会到,它对我本身的工作效率带来了一个很大的提升。 CORNERSTONE能够更好的帮助我们进行任务管理,帮助我们各项任务的进行记录、分类、评估、计划外。还能够记录问题和进度,可进行任务跟踪直到结束,当然还能追溯和总结,以便下次完成的更好。

2、强化流程 工具在或者不在,流程就在那里,不增不减。流程可以不依赖于工具去执行,但是有了CORNERSTON却可以帮助流程更有效的执行。

一个流程需要有输入输出,有角色有分工,有工作流等等。而流程执行不畅的其中一个主要原因,就是流程执行过程当中的责任人是动态的且不固定的。假如有一项工作,依赖于A,A说你找B,B说需要C先完成,C说这需要A的帮助,这工作还能有效依赖于人为的流程执行下去吗?即使A说负责帮你解决,转任务给了B,B又分了任务给C,可是C又怎么知道需要找谁去获得帮助?而A却对完整进度一无所知,更不知道C现在需要他的帮助。 那用了CORNERSTONE会是怎样?任务分给谁,就是谁的责任。任务支持多责任人与子任务关联,所有的任务和状态都会体现在任务模块里,这个任务过程中的参与人员随时知道任务的状态和目前碰到的问题,可有效推进工作的解决。其实流程本来就有,只是有了CORNERSTONE能够帮助我们追溯和监控,促进对于接任务的人员有效负起责任,并能够及时同步到信息。

在这里插入图片描述
在这里插入图片描述
子任务关联

3、沟通协作的统一平台 “流程强化”可以很好解决沟通协作的问题,像以前我们只能通过QQ、微信、邮件或者使用口口相传的方式,进行沟通协作,费时不说还可能出现传达有误的情况。但是现在我们可以统一使用CORNERSTONE。来帮助项目成员之间进行即时沟通协作,这样不仅可以保证目标统一,信息对称。还能改变传统的工作方式,有效提升企业效率,提高企业竞争力。 CORNERSTONE还可以帮助我们解决全局的任务相关信息同步,通过CORNERSTONE,我们可以知道: 我的任务来自于哪里? 为了什么而做? 任务的紧迫程度是怎样的? 为了完成工作还关联哪些任务? 这些任务的进度是怎么样的? 碰到了哪些问题? 哪些需求或者任务产生了变更? ……

在这里插入图片描述
等等诸如此类的这些问题。 沟通的成本是相当高昂的,越大的团队,沟通的渠道和信息量就越大(沟通渠道=n(n-1)/2),如果所有的事情都要通知到所有的人,而所有的人都要清楚知道所有的信息,一个20-30人规模的团队一天什么活都不用干,只需要开会沟通就能耗光所有的工作时间。 CORNERSTONE还可以很好的帮助我们实时推送每天在项目团队中所产生的任务类信息,给我们提供了主动获取任务信息的能力。
在这里插入图片描述
4、持续改进的基础 我在前公司曾担任项目经理的岗位,碰到项目由于大量的bug无法收敛(发现bug的数量没有减少的趋势),项目交付被迫延期。之后也开了总结会,大家一致认为需要改进质量,但对于改进质量的措施各个角色都争执不下,都认为质量不高的问题并不是在于自己,最后也没有达成一致的意见,采取有效的措施。结果也很明显,还是因为质量问题,再次被迫延期。

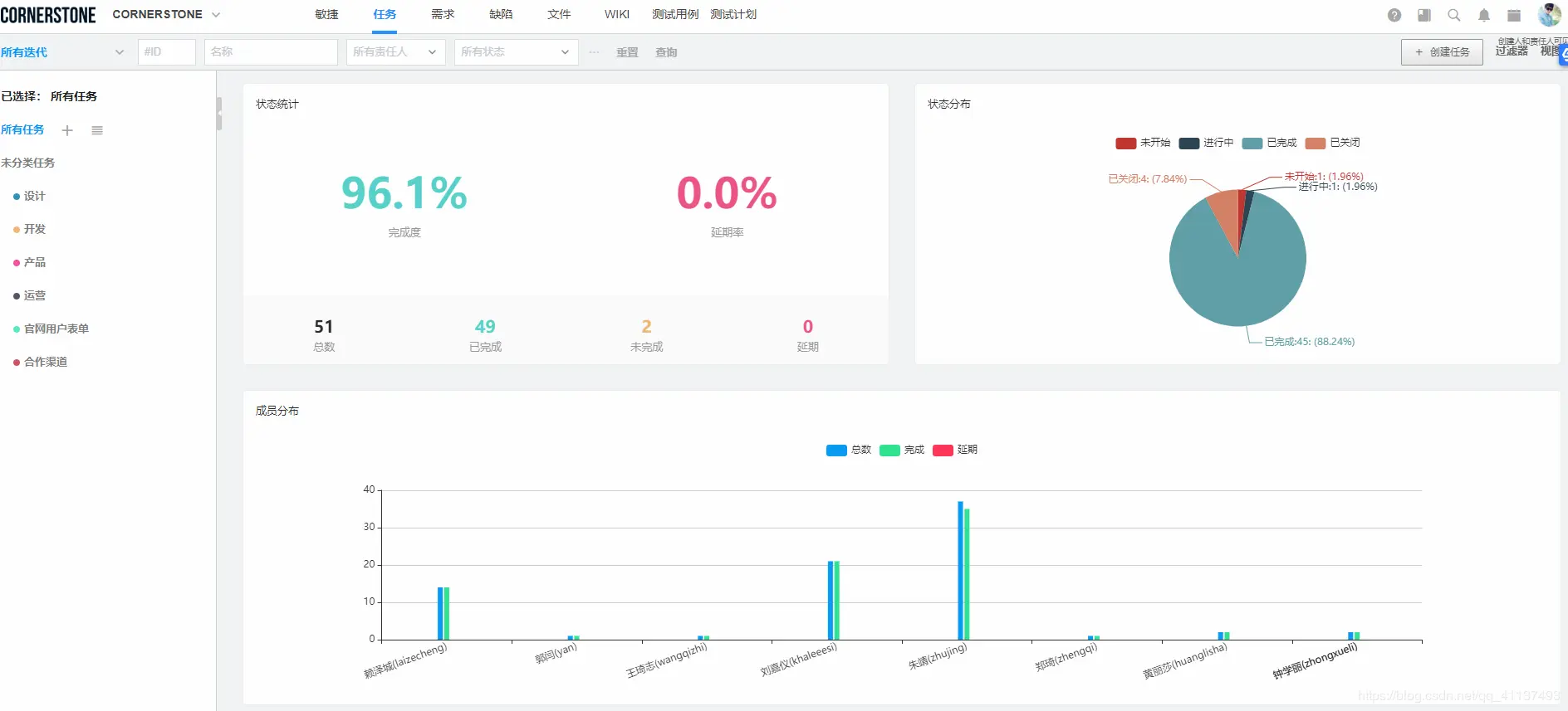
5、可视化项目管理 CORNERSTONE提供【表格、分栏、看板、甘特图、日历、统计、周汇总、分类导图】八种视图,方便企业成员通过多种角度查看项目,全方位了解项目状况,下面着重介绍以下几种视图: 甘特图(重点推荐)

在这里插入图片描述
CORNERSTONE的甘特图功能可方便管理者弄清项目的剩余时间,评估工作进度,调整工作任务,更好地把握项目的整体。 统计视图
在这里插入图片描述
CORNERSTONE提供报表和统计图,可查看团队总体任务状态,也可查看团队成员个人工作贡献,便于把控总体项目进程。 燃尽图
在这里插入图片描述
CORNERSTON燃尽图展示了项目的所有进程,提供预期与实际状态的评估,可帮助项目经理随时进行项目偏差分析,及时调整项目方向,规避风险。

仪表盘

在这里插入图片描述
CORNERSTON在可视化的平台活动图上,支持任意自定义不同纬度统计卡片,可大大方便项目经理全⾯掌握项⽬进度和团队表现,了解每位成员⼯作产出与⼯时,提前化解潜在风险;同时⽀持⼀键分享卡片内容。

6、 项目风险实时监测 在项目开发中,很难找到一个没有风险的项目,在所有项目的发展阶段,可能都会出现,不可预见情况和风险。通常情况下,不可预见的情况和风险都会影响任务的持续时间、进度、期限、预算、参与者等。

在这里插入图片描述
如果你从事的是一个长期而复杂的项目,为了避免不可预见的支出,项目花费太长时间,以及性能质量的恶化,任何管理者都应该提前计算所有风险。CORNERSTONE中管理者可根据项目创建情况,可实时更新项目状态,预警项目风险。

总结 使用项目管理软件并不意味着项目经理没有能力管理好项目。每个人都会在某些特定时候需要帮助,一个项目管理软件正好可以给项目经理提供其所需的帮助,让他能更高效地管理项目。

因此,通过项目管理软件,可以对项目实时进展情况了如指掌。管理软件会改变你的工作方式,并带来一些比较正面的效果。让你可以在规定的时间内出色地完成既定的里程碑节点。对了,想要了解更多的项目管理解决方案,可以访问CORNERSTONE官网,详细了解!

在这里插入图片描述