作者:丰巢技术团队
随着丰巢业务系统快速增长,其核心系统的数据量,早就跨越了亿级别,而且每年增量仍然在飞速发展。整个核心系统随着数据量的压力增长,不但系统架构复杂度急剧增长,数据架构更加复杂,传统的单节点数据库,已经日渐不能满足丰巢的需求,当单表数量上亿的时候,Oracle 还能勉强抗住,而 MySQL 到单表千万级别的时候就难以支撑,需要进行分表分库。为此,一款高性能的分布式数据库,日渐成为刚需。
思考
在互联网公司业务量增大之后,并行扩展是最常用、最简单、最实时的手段。例如负载均衡设备拆流量,让海量流量变成每个机器可以承受的少量流量,并且通过集群等方式支撑起来整个业务。于是当数据库扛不住的时候也进行拆分。
但有状态数据和无状态数据不同,当数据进行拆分的时候,会发生数据分区,而整个系统又要高可用状态下进行,于是数据的一致性变成了牺牲品,大量的核对工具在系统之间跑着保证着最终的一致性。在业务上,可能业务同学经常会遇到分过库的同学说,这个需求做不了,那个需求做不了,如果有 sql 经验的业务同学可能会有疑问不就是一条 sql 的事情么,其实这就是分库分表后遗症。
为此,我们需要有个数据库帮我们解决以上问题,它的特性应该是:
-
数据强一致:支持完整的 ACID
-
不分表分库:无论多少数据我们只管插入不需要关心啥时候扩容,会不会 有瓶颈
-
数据高可用:当我们某台数据库的少部分机器磁盘或者其他挂了的时候,我们业务上可以无感知,甚至某个城市机房发生灾难的时候还可以持续提供服务,数据不丢失
-
复杂 SQL 功能:基本上单库的 SQL,都可以在这个数据库上运行,不需要修改或者些许修改
-
高性能:在满足高 QPS 的同时,保证比较低的延时
选型
根据以上期望进行分析,我们分析了目前市面上存在的 NewSQL 分布式数据库,列表如下:

在综合考虑了开源协议,成熟度,可控度,性能,服务支撑等综合因素之后,我们选择了 TiDB,它主要优势如下:
-
高度兼容 MySQL
大多数情况下,无需修改代码即可从 MySQL 轻松迁移至 TiDB,分库分表后的 MySQL 集群亦可通过 TiDB 工具进行实时迁移。
-
水平弹性扩展
通过简单地增加新节点即可实现 TiDB 的水平扩展,按需扩展吞吐或存储,轻松松应对高并发、海量数据场景。
-
分布式事务
TiDB 100% 支持标准的 ACID 事务。
-
金融级别的高可用性
相比于传统主从(M-S)复制方案,基于 Raft 的多数派选举协议可以提供金融级的 100% 数据强一致性保证,且在不丢失大多数副本的前提下,可以实现故障的自动恢复(auto-failover),无需人工介入。
基于如上的原因,我们选择了 TiDB,作为丰巢的核心系统的分布式数据库,来取代 Oracle 和 MySQL。
评估
1. 性能测试
TiDB 的基准测试,使用的工具是 sysbanch 进行测试,使用了 8 张基础数据为一千万的表,分别测试了 insert,select,oltp 和 delete 脚本得到数据如下,查询的 QPS 达到了惊人的 14 万每秒,而插入也稳定在 1 万 4 每秒。
核心服务器配置:

测试结果:

通过~
2. 功能测试

通过~
接入
因为是核心系统,安全起见,我们采取了多种方案保证验证项目接入的可靠性,保证不影响业务。
1. 项目选择
在寻找第一个接入项目的时候,我们以一下 4 个特征,进行了选择。

最终,我们选择了推送服务。因为推送服务是丰巢用来发送取件通知的核心服务,量非常大,但逻辑简单,而且有备选外部推送方案,所以即便万一出现问题,而不会影响用户。
2. 代码修改
**因为 TiDB 是完全兼容 MySQL 语法的,所以在这个项目的接入过程中,我们对代码的修改是很细微的。**SQL 基本零改动,主要是外围代码,包括:
-
异步接口修改,数据异步化入库
-
同步接口修改,实现异常熔断
-
停止内嵌数据迁移代码
以上三点,保证了整个系统在不强依赖于数据库,并且能在高并发的情况下通过异步落库保护数据库不被压垮,并且在数据库发生问题的时候,核心业务可以正常进行下去。
效果
1. 查询能力
接入 TiDB 之后,原先按照时间维度来拆分的十几个分表,变成了一张大表。最明显的变化,是在大数据量下,数据查询能力有了显著的提升。

2. 监控能力
TiDB 拥有很完善的监控平台,可以直观的看到容量,以及节点状态。

还能了解每个节点负载和 sql 执行的延时:

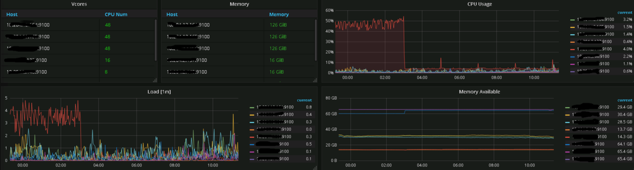
当然还能了解所在机器上的位置,CPU 内存等负载情况:

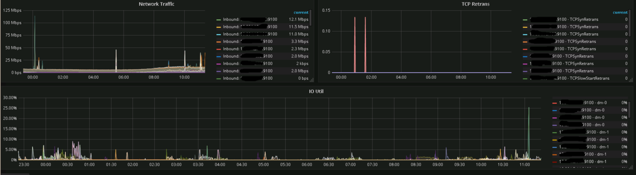
网络状态也能清晰的监控到:

所有这些能让团队能分析出来有问题的 sql,以及数据库本身的问题。
小结
TiDB 的接入过程,整体还是非常顺利的,由于之前做了很多接入的保障工作,当天切换流量到 TiDB 的过程只用了 10 分钟的时间,在此也要感谢 TiDB 对于 MySQL 语法的兼容性的支持,以及 PingCAP 提供的各种有用的工具。到目前为止,系统的稳定运行了一个多月,很好的满足了丰巢的业务需求。
TiDB 的改造完成之后,丰巢推送服务对大部分消息进行了落地和查询,截止目前为止,推送服务最大的日落地量已经达到了 5 千万,而如果现在推送服务还使用的还是 MySQL 的方案,就需要上各种的分库分表方案,很多细致的业务就无法或者难以开展。
此次 TiDB 的改造,只是丰巢对于分布式数据技术探索的一小步,未来丰巢会将更多的分布式技术,引入到更多的业务系统,打造更加极致的产品和服务。
