"巧"仿蚂蚁森林水滴动效

2,476 阅读10分钟

作者:laer_L链接:https://www.jianshu.com/p/cc526bb34414声明:本文是 laer_L 原创。转载请联系作者获得授权。

前言

应鸿洋大神建议完善一下细节,之前确实写得比较简洁,适合有功底的人看,本文重在思路和性能,就不介绍自定义 view 和 handler 避免内存泄漏或是导致空指针这些了,喜欢请 clone 项目并 star、fork 一下,感谢各位。

需求

APP 需要做一个类似蚂蚁森林的功能模块,动效和蚂蚁森林接近,水滴最多 6 滴,根据经验来说这种交互肯定用 RN、H5 亦或游戏引擎来做最佳,但是没办法产品提了我们也得做。

老规矩还是先上GIF

蚂蚁森林.gif

也许看到这个图,你就不想再继续看下去了,心想这个动画很简单啊,不就是创建循环创建view,再给每个 view 的动画,每个 view 的开始运动的方向随机,再给一个加速器就搞定了嘛,如果你也是这样想那就该把这个文章看完了

分析:

  • 首先创建水滴动画、缩放伴随透明度变化

  • 消失时缩放伴随移动

  • 水滴展示中是一直上下浮动的

  • 每个水滴上下浮动的方向不定

  • 每个水滴运动的速度时而快时而慢(这点也许你看不出,所以我再把抖动的范围加大再来一个GIF)

蚂蚁森林2.gif

首先我们肯定不能用每个 view 对应一个动画来处理,因为如果我是 100 低水滴,那岂不是要 100 个动画,这不得卡死呀,所以肯定是一个动画来完成,开始我第一想到的也是用 ValueAnimator 来做,但是一个 ValueAnimator 怎么去控制每个 view 的运动方向呢,有可能你会说每个 view 在初始化的时候给一个反向,确实可以解决运动方向不同的问题,但是怎么解决 view 运动的快慢不一样,并且时而快时而慢呢,并且每个 view 的运动规律根本不一样,最后我选择了 handler 来处理。

 /*    * 处理思路:    *     ->将森林水滴作为一个总体而不是单个的view,自定义一个ViewGroup容器    *     ->循环创建view    *     ->为view随机设置位置(在一些固定的集合中随机选取,尽量保证水滴不重合)    *     ->为view设置一个初始的运动方向(注:由于每个view的运动方向不同,所以我选择将方向绑定到view的tag中)    *     ->为view设置一个初始的速度(同理:将初始速度绑定到view的tag中)    *     ->添加view到容器中,并缩放伴随透明度显示    *     ->开启handler达到view上下位移动画(注意点:这里我们需要定一个临界值来改变view的速度,到达view时而快时而慢的目的)    *     ->点击view后,缩放、透明度伴随位移移除水滴    *     ->界面销毁时停止调用handler避免内存泄漏,空指针等异常    * */

正题

下面的讲解我将会贴出重要部分的代码,也就是思路关键点,完整代码还是请 clone 项目。

  • 首先创建view创建view代码块:

 /**     * 添加水滴view     */    private void addWaterView(List<Water> waters) {        for (int i = 0; i < waters.size(); i++) {            final Water water = waters.get(i);            View view = mInflater.inflate(mChildViewRes, this, false);            TextView tvWater = view.findViewById(R.id.tv_water);            view.setTag(water);            tvWater.setText(String.valueOf(water.getNumber()) + "g");            view.setOnClickListener(new OnClickListener() {                @Override                public void onClick(View view) {                    handViewClick(view);                }            });            //随机设置view动画的方向            view.setTag(R.string.isUp, mRandom.nextBoolean());            setChildViewLocation(view);            mViews.add(view);            addShowViewAnimation(view);        }    }

解释

创建view最重要的两件事情: 1、给view一个随机的方向并且保存到view的tag里            //随机设置view动画的方向            view.setTag(R.string.isUp, mRandom.nextBoolean()); 2、随机设置view的位置(我这里并非完全随机,而是给了一些值,然后随机选择这些值)、这里用了一个新的集合保存已经选择到的数,下次选择的时候排除这些值,因为最好水滴不要完全重合嘛。/**但是其实这不是我最终的方法,先往下看吧,还有彩蛋**/ /**     * 获取x轴或是y轴上的随机值     *     * @return     */    private double getX_YRandom(List<Float> choseRandoms,List<Float> saveRandoms) {        float random = 0;        while (random == 0 || saveRandoms.contains(random)) {            random = choseRandoms.get(mRandom.nextInt(choseRandoms.size()));        }        saveRandoms.add(random);        return random;    }
  • 动画显示view:

/**     * 添加显示动画     * @param view     */    private void addShowViewAnimation(View view) {        addView(view);        view.setAlpha(0);        view.setScaleX(0);        view.setScaleY(0);        view.animate().alpha(1).scaleX(1).scaleY(1).setDuration(ANIMATION_SHOW_VIEW_DURATION).start();    }
  • 接下来为view设置一个初始的随机加速度(其实也是随机在已有的值中选取,因为速度不能相差太大)

 /**控制水滴动画的快慢*/    private List<Float> mSpds = Arrays.asList(0.5f, 0.3f, 0.2f, 0.1f); /**     * 设置所有子view的加速度     */    private void setViewsSpd() {        for (int i = 0; i < mViews.size(); i++) {            View view = mViews.get(i);            setSpd(view);        }    } /**     * 设置View的spd     * @param view     */    private void setSpd(View view) {        float spd = mSpds.get(mRandom.nextInt(mSpds.size()));        //将这个随机的位移速度保存到view的tag里,这里两个参数setTag()方法不大了解的可以百度一下        view.setTag(R.string.spd, spd);    }
  • 接下来就是开启动画,使用handler设置view的偏移量了,这部分也是很关键的,还包括了处理水滴时而快时而慢的处理

  /**     * 设置偏移     */    private void setOffSet() {        for (int i = 0; i < mViews.size(); i++) {            View view = mViews.get(i);            //拿到上次view保存的速度            float spd = (float) view.getTag(R.string.spd);            //水滴初始的位置            float original = (float) view.getTag(R.string.original_y);            float step = spd;            boolean isUp = (boolean) view.getTag(R.string.isUp);            float translationY;            //根据水滴tag中的上下移动标识移动view            if (isUp) {                translationY = view.getY() - step;            } else {                translationY = view.getY() + step;            }            //对水滴位移范围的控制            if (translationY - original > CHANGE_RANGE) {                translationY = original + CHANGE_RANGE;                view.setTag(R.string.isUp, true);            } else if (translationY - original < -CHANGE_RANGE) {                translationY = original - CHANGE_RANGE;                // 每次当水滴回到初始点时再一次设置水滴的速度,从而达到时而快时而慢                setSpd(view);                view.setTag(R.string.isUp, false);            }            view.setY(translationY);        }    }
  • 接下来水滴点击后的消失动画

  /**     * 动画移除view     * @param view     */    private void animRemoveView(final View view) {        final float x = view.getX();        final float y = view.getY();        //计算直线距离        float space = getDistance(new Point((int) x, (int) y), mDestroyPoint);        ValueAnimator animator = ValueAnimator.ofFloat(x, 0);        //根据距离计算动画执行时间        animator.setDuration((long) (REMOVE_DELAY_MILLIS / mMaxSpace * space));        animator.setInterpolator(new LinearInterpolator());        animator.addUpdateListener(new ValueAnimator.AnimatorUpdateListener() {            @Override            public void onAnimationUpdate(ValueAnimator valueAnimator) {                if (isCancelAnimtion) {                    return;                }                float value = (float) valueAnimator.getAnimatedValue();                float alpha = value / x;                float translationY = y + (x - value) * (maxY - y) / x;                setViewProperty(view, alpha, translationY, value);            }        });        animator.addListener(new AnimatorListenerAdapter() {            @Override            public void onAnimationEnd(Animator animation) {                //结束时从容器移除水滴                removeView(view);            }        });        animator.start();    }    /**     * 设置view的属性     * @param view     * @param alpha     * @param translationY     * @param translationX     */    private void setViewProperty(View view, float alpha, float translationY, float translationX) {        view.setTranslationY(translationY);        view.setTranslationX(translationX);        view.setAlpha(alpha);        view.setScaleY(alpha);        view.setScaleX(alpha);    }
  • 处理界面销毁

 /**     * 界面销毁时回调     */    @Override    protected void onDetachedFromWindow() {        super.onDetachedFromWindow();        onDestroy();    } /**     * 销毁     */    private void onDestroy() {        isCancelAnimtion = true;        mHandler.removeCallbacksAndMessages(this);    } @SuppressLint("HandlerLeak") private Handler mHandler = new Handler() {        @Override        public void handleMessage(Message msg) {            //根据isCancelAnimtion来标识是否退出,防止界面销毁时,再一次改变UI            if (isCancelAnimtion) {                return;            }            setOffSet();            mHandler.sendEmptyMessageDelayed(WHAT_ADD_PROGRESS, PROGRESS_DELAY_MILLIS);        }    };

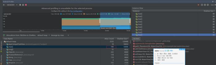
到这里动效就完了,运行就能达到想要的样子了,但是我的工作并没完,打开profiler一看OMG,在初始化view的地方内存剧增,数量稍稍多一点(10个)还会卡主,看来还的优化啊

image.png

很明显 private double getX_YRandom(List choseRandoms, List saveRandoms) 这个方法走了太多次,原因就在于我是循环创建view,并且在这个循环内为 view 随机创建位置,但是为了不完全重合,我这里又一次循环知道是一个不同的值为止,也就是说这里双重循环了

  • 优化随机取用一个值后,就把这个值从集合移除,这样不就不会取到一样的值了么

 /**     * 获取x轴或是y轴上的随机值     * @return     */    private double getX_YRandom(List<Float> choseRandoms, List<Float> saveRandoms) {        if (choseRandoms.size() <= 0) {            //防止水滴别可选项的个数还要多,这里就重新对可选项赋值            setCurrentCanChoseRandoms();        }        //取用一个随机数,就移除一个随机数,达到不用循环遍历来确保获取不一样的值        float random = choseRandoms.get(mRandom.nextInt(choseRandoms.size()));        choseRandoms.remove(random);        saveRandoms.add(random);        return random;    }

顺便提一下有可能我们在创建水滴时,父容器还未初始化完成,处理如下

  /**     * 设置水滴     * @param waters     */    public void setWaters(final List<Water> waters) {        if (waters == null || waters.isEmpty()) {            return;        }        //确保初始化完成        post(new Runnable() {            @Override            public void run() {                setDatas(waters);            }        });    }

到这里就真的完了,优化后实测200个都没有一点卡顿,读者可以根据自己需求优化水滴的位置逻辑算法,因为我们产品明确说了最多6滴,所以我现在的水滴位置计算逻辑足够了,还是来个GIF吧

70个水滴.gif

github连接:

https://link.jianshu.com/?t=https%3A%2F%2Fgithub.com%2F93Laer%2FWaterView

喜欢就赞一个吧,你的赞就是我的动力

Android Profiler使用讲解https://link.jianshu.com/?t=http%3A%2F%2Fblog.csdn.net%2Fa_maker%2Farticle%2Fdetails%2F78958587