首页
沸点
课程
数据标注
HOT
AI Coding
更多
直播
活动
APP
插件
直播
活动
APP
插件
搜索历史
清空
创作者中心
写文章
发沸点
写笔记
写代码
草稿箱
创作灵感
查看更多
登录
注册
星焰物联
星焰物联
创建于2025-12-16
订阅专栏
系列以协议驱动业务架构实现的物联网平台解决方案
暂无订阅
共5篇文章
创建于2025-12-16
订阅专栏
默认顺序
默认顺序
最早发布
最新发布
大多数中小型物联网项目,根本不需要复杂架构
说个可能不太讨喜的观点: 大多数中小型物联网项目,根本不需要复杂架构 如果你经常刷知乎的物联网话题,可能会形成一种错觉: 但在真实项目里跑过设备之后,我越来越确定一件事: 这也是为什么,我最终选择用:
实战:不写一行代码,10 分钟接入一个固长协议传感器
在实际物联网项目中,固长协议设备往往被认为是“简单设备”,但真正落地时却经常成为系统复杂度的来源。 看似字段固定、结构清晰,但在项目推进过程中,常见问题包括: 每新增一种设备,都需要单独编写协议解析代
星焰物联:原创自研,以协议驱动业务的万物接入平台
为什么我做了一个「协议驱动业务」的物联网平台 在过去几年真实的物联网项目实践中,我反复遇到同一个问题: 这促使我从零开始,做了一个完全不同设计思路的物联网平台 —— 以协议为核心,驱动业务运行。 一、
物联网平台不是“企业级中间件展览馆”
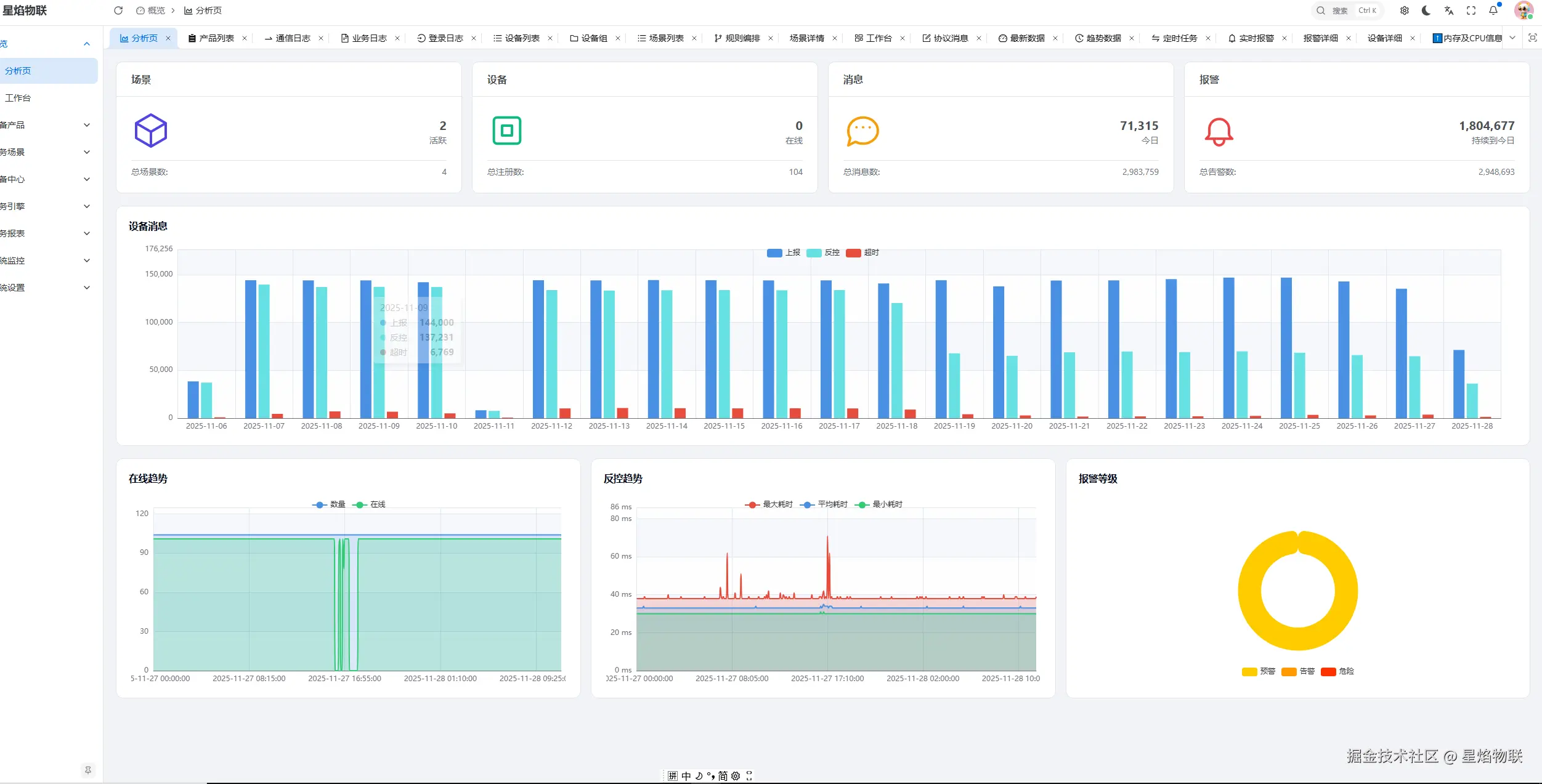
物联网平台不是“企业级中间件展览馆” 摘要 本文针对当前物联网平台架构的“过度工程”现象,结合作者自主开发百万级接入能力的单体物联网平台经验,提出:物联网平台不是企业级中间件展览馆。平台应以“能真实表
实战中的DDD:不知DDD,却早已在DDD
实战中的DDD:不知DDD,却早已在DDD ——结合道家思想的技术演进思考 ✨ 引言 很多人学 DDD(领域驱动设计)是因为看了书、视频、别人的推荐。但我却是在没有读过 DDD 书籍的前提下,靠真实业