主流AI原型设计工具测评:图片转可编辑原型,哪个还原度更高?

65 阅读6分钟

一张产品截图,能不能转成可编辑的原型图?

这段时间我拿各种产品截图,往AI原型工具里丢,看它们到底能不能还原成能编辑的原型,能不能变成图层清晰、结构合理、能继续编辑的原型文件

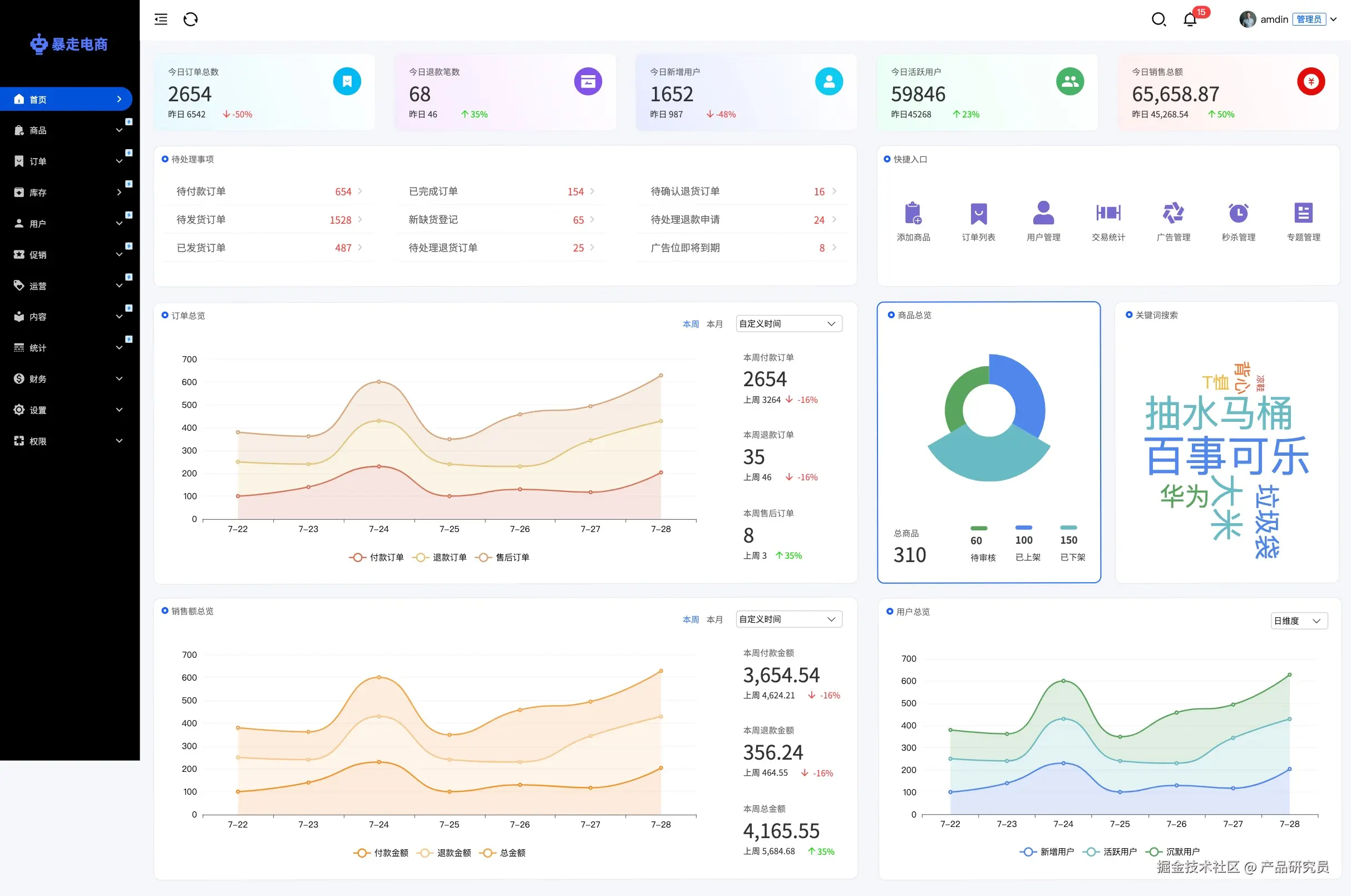
我特意找了一张电商后台首页数据表盘截图(下图所示,里面包含侧边导航、复杂图表、数据卡片、下拉菜单等),真实上手测了目前讨论度最高的4款主流AI原型设计工具:墨刀AI、Uizard AI、Visily AI和FigmaMake。还原度到底怎么样?能不能直接用?咱们直接看看这4个工具,把图片丢进去的真实效果和还原度。

电商后台截图图片:

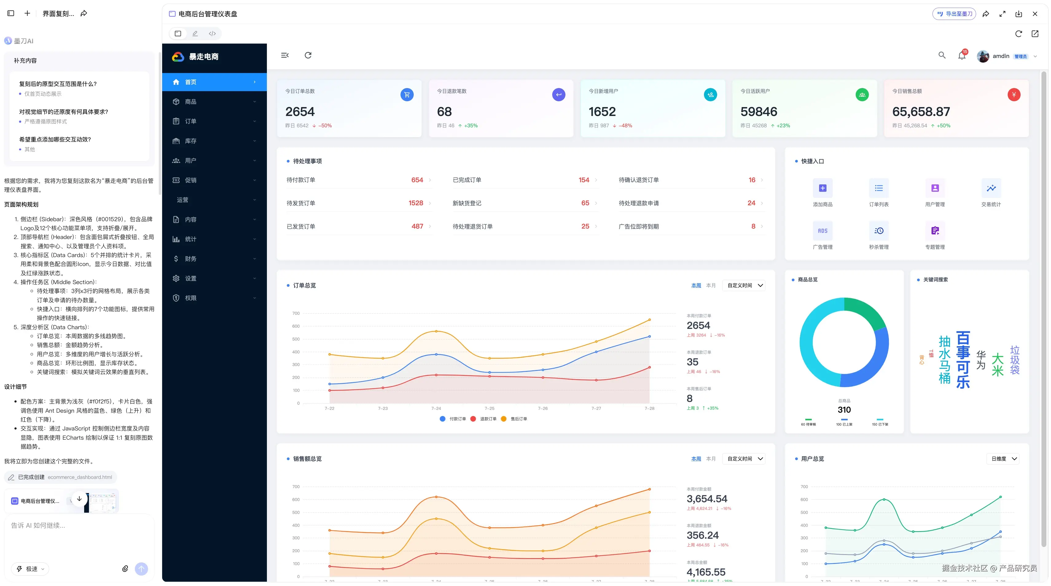
1. 墨刀AI:还原度90%,但图表仍需替换

把墨刀放在第一个说,是因为它在这次测试里,表现比较突出。本来以为电商后台这种包含大量图表和层级嵌套的图,AI生成效果会很差,结果把截图扔进墨刀AI,只输入了一句:请尽可能准确地复刻所附图片中的界面。基本一分钟内就出了结果,还原度起码到了90%。

如图所示,整体结构、复杂的数据图表、页面层级结构,甚至视觉颜色,基本都精准还原了。比较意外的是,它连一些基础交互都带出来了,比如导航收起、下拉菜单是能点的。毕竟是国产AI,中文文案识别还原也很舒服,导出到原型文件中,所有图层、文案、图表都能直接改。

要说不足的话,就是个别小图标和卡片的尺寸跟原图有一些偏差。导出后折线图是图片,需要手动替换可以编辑数据的图表组件。整体对国内产品经理来说,图片转可编辑原型用起来还算顺手。

2. Uizard AI:还原度70%,但细节很折磨人

说到图片生成原型的AI设计工具,海外的Uizard名气是比较大的。它的特色功能之一就是草图/截图生成UI界面,所以我的期待值很高。丢进去截图,输入相同提示词后,第一眼是像的,但稍微细看,大概有70%的还原度

如图所示,整体骨架没塌,布局和视觉看着跟原图挺像的,搭框架有了,也能直接点进去编辑。不过,表盘里密密麻麻的中文文案,有些识别出来不太对劲,变得很奇怪,有的字号大小完全错乱,左侧导航栏文案小到看不见了。虽然大体都有,但当你开始准备微调,就该头疼了。要挨个去修文案、调字号、换图标,后期调整成本比较高。

另外,它的图表还原逻辑是拿图片来凑,直接把我给的截图,把图表这块截下来作为背景,上面文案是单独的图层,这就导致所有图表模块都需要重新手动画。

3. Visily AI:还原度70%,后期编辑是问题

Visily AI在国内用的人相对没那么多,输入中文的提示词之后,它的思考过程显现出来的也是中文,方便理解。同样是那张电商表盘图,它的还原度也在70%左右

如图还原度其实挺高的,它的加分项在中文文案,识别和保留得很不错,结构和内容上的还原度也比较高。但它改变了原图的布局。原本紧凑的商品总览饼图和关键词搜索是并列的,但转出来之后错开成上下的布局了,这就导致用户总览折线图的权重变得更高了,与原图逻辑不符。而且导航栏的尺寸明显不对劲,有些板块之间的间距也没处理好。

和Uizard一样,都没有任何下拉菜单那种交互效果。虽然能导出编辑,但它那种编组逻辑让你很难进行精细化的操作,改起来有点生硬,不如其他专业原型设计工具。

4. Figma Make:还原度50%,表现一般

很多人觉得Figma是UI设计工具里的天花板,它的AI能力(Make Designs之类)肯定也厉害。但图片转原型这个功能,它的表现不太稳定。丢进去那张后台表盘,出来的东西顶多只有50%的还原度

如图所示,不仅有待处理事项和商品总览模块丢失,布局、细节更是完全对不上。侧边导航栏长得跟原图毫无关系,那些复杂的数据图表也成了四不像,尺寸文案和图表主题也不对,整体上只保留了一个粗糙的大概框架。我又测试了几次其他截图,还原度只能说是有个大体框架。

还原度低就算了,如果你想在这个基础上做大改,或者想好好编辑导出,导出时会提醒你需要订阅会员。对于免费用户来说,用AI的成本还是很高的。

核心实测对比:图片转原型多维度详细表格

为了让大家看得更直观一点,我把之前没展开的几个实操纬度也加了进去,合成了一个大表。主要针对大家最关心的实际落地痛点:

总结

其实测试了这么多AI原型设计工具,对于产品经理来说,能把一张截图图片,立刻转成可以编辑的原型图,就已经比手动照着画方便多了。

但如果你是在国内做项目,尤其是要处理像电商后台、数据表盘这种带大量中文、图表和复杂结构的后台系统,用AI原型设计工具,把参考图片转成可编辑原型,明显能更省时间。