envoy-gateway 解析

0 阅读11分钟

快速上手

CRD 安装

安装方式参考官网 gateway.envoyproxy.io/docs/tasks/…

~ k get svc -n envoy-gateway-system
NAME                                     TYPE           CLUSTER-IP       EXTERNAL-IP   PORT(S)                                            AGE
backend                                  ClusterIP      10.104.46.205    <none>        3000/TCP                                           96s
envoy-envoy-gateway-system-eg-5391c79d   LoadBalancer   10.100.30.231    <pending>     80:32138/TCP                                       96s
envoy-gateway                            ClusterIP      10.107.140.234   <none>        18000/TCP,18001/TCP,18002/TCP,19001/TCP,9443/TCP   3m11s

为了方便测试,建议所有资源都安装到同一个ns下面即可;上面的 LoadBalancer 没有分配 IP 没有关系,检查对应的的endpoint都创建出来即可

~ k get ep -n envoy-gateway-system
NAME                                     ENDPOINTS                                                                   AGE
backend                                  192.168.90.229:3000                                                         2m38s
envoy-envoy-gateway-system-eg-5391c79d   192.168.90.206:10080                                                        2m38s
envoy-gateway                            192.168.90.228:18000,192.168.90.228:18001,192.168.90.228:9443 + 2 more...   4m13s

测试应用

测试应用是否能访问,访问上面的 svc/envoy-envoy-gateway-system-eg-5391c79d 的 ClusterIP:port,有下面的结果输出即可

➜  ~ curl -H "Host: www.example.com" http://10.100.30.231:80/get
{
 "path": "/get",
 "host": "www.example.com",
 "method": "GET",
 "proto": "HTTP/1.1",
 "headers": {
  "Accept": [
   "*/*"
  ],
  "User-Agent": [
   "curl/7.81.0"
  ],
  "X-Envoy-External-Address": [
   "10.39.35.142"
  ],
  "X-Forwarded-For": [
   "10.39.35.142"
  ],
  "X-Forwarded-Proto": [
   "http"
  ],
  "X-Request-Id": [
   "78fc52f9-224f-46c7-8172-dfddb239bd4a"
  ]
 },
 "namespace": "envoy-gateway-system",
 "ingress": "",
 "service": "",
 "pod": "backend-55d64d8794-fz2vj"
}

权限设置

envoy-Gateway 控制面利用的 ServiceAccount 是 envoy-gateway,默认是在 envoy-gateway-system 这个 ns 下面

~ k get sa envoy-gateway -n envoy-gateway-system
NAME            SECRETS   AGE
envoy-gateway   0         24m

绑定了一个 ClusterRole 和 两个 Role

# 一个 ClusterRole
NAME                                 CREATED AT
eg-gateway-helm-envoy-gateway-role   2025-11-17T12:05:31Z

# 两个 Role
NAME                                   CREATED AT
eg-gateway-helm-infra-manager          2025-11-17T12:05:31Z
eg-gateway-helm-leader-election-role   2025-11-17T12:05:31Z

架构解析

访问架构

整个访问的架构如下

资源架构

资源架构解析如下

CRD

这里要区分两种资源

  • k8s Gateway API Resources

    • GatewayClass:定义 Gateway 的一些通用配置
    • Gateway:定义哪些流量需要网关路由
    • Routes: HTTPRoute, GRPCRoute, TLSRoute, TCPRoute, UDPRoute:定义不同的路由规则
  • Envoy Gateway API Resources

    • EnvoyProxy:管理数据面 EnvoyProxy 的应用和配置

    • EnvoyPatchPolicy, ClientTrafficPolicy, SecurityPolicy, BackendTrafficPolicy, EnvoyExtensionPolicy, BackendTLSPolicy: Envoy Gateway 特有的其他策略和配置

    • Backend:资源简化了到集群外部后端的路由,并允许通过 Unix 域套接字访问外部进程

数控分离

Envoy Gateway 是一个系统,由两部分组成

  • 数据面:处理实际的网络流量
  • 控制面:管理配置和数据面组件

对应到创建出来的 Deployment

~ k get deploy
NAME                                     READY   UP-TO-DATE   AVAILABLE   AGE
backend                                  1/1     1            1           137d
envoy-envoy-gateway-system-eg-5391c79d   1/1     1            1           137d
envoy-gateway                            1/1     1            1           137d

envoy-gateway :控制面,负责监听 Gateway API 资源、生成配置、下发给数据面

envoy-envoy-gateway-system-eg-5391c79d :数据面(Envoy Proxy 实例),实际处理流量转发

查看 HTTPRoute 配置

  ~ k get httproute backend -oyaml
apiVersion: gateway.networking.k8s.io/v1
kind: HTTPRoute
...
spec:
  hostnames:
  - www.example.com
  parentRefs:
  - group: gateway.networking.k8s.io
    kind: Gateway
    name: eg
  rules:
  - backendRefs:
    - group: ""
      kind: Service
      name: backend
      port: 3000
      weight: 1
    matches:
    - path:
        type: PathPrefix
        value: /

  ~ k get svc backend
NAME      TYPE        CLUSTER-IP      EXTERNAL-IP   PORT(S)    AGE
backend   ClusterIP   10.104.46.205   <none>        3000/TCP   137d

可看到 hostname 为 www.example.com 的话会转发给后端的 backend 的 service

查看控制面的配置文件,是存储到一个 configmap 里面

➜  ~ k get cm envoy-gateway-config  -oyaml
apiVersion: v1
data:
  envoy-gateway.yaml: |
    apiVersion: gateway.envoyproxy.io/v1alpha1
    kind: EnvoyGateway
    extensionApis: {}
    gateway:
      controllerName: gateway.envoyproxy.io/gatewayclass-controller
    logging:             # 日志级别
      level:
        default: info
    provider:            # 这里指定provider的类型
      kubernetes:
        rateLimitDeployment:  # 指定限流的服务镜像
          container:
            image: docker.io/envoyproxy/ratelimit:99d85510
          patch:
            type: StrategicMerge        # 用策略合并方式 patch Deployment
            value:
              spec:
                template:
                  spec:
                    containers:
                    - imagePullPolicy: IfNotPresent
                      name: envoy-ratelimit
        shutdownManager:
          image: docker.io/envoyproxy/gateway:v1.6.0
      type: Kubernetes
kind: ConfigMap

注意这个里面的 EnvoyGateway 不是一个 CRD,而是控制面的配置文件,可以当做是控制面的启动配置

我们查看 envoyProxy 的所有CRD配置的话,也是没有这个 EnvoyGateway 的 CRD 的

EnvoyProxy

EnvoyProxy 主题要是用来连接 Gateway 和 GatewayClass 这两种资源的

使用 EnvoyProxy 可以允许用户自定义管理 Deployment 和 Service,比如设置pod的规格,注解以及镜像地址等

推荐先安装 EnvoyProxy,再安装 Gateway 和 GatewayClass,避免服务中断

创建如下一个 EnvoyProxy 的配置文件

---
apiVersion: gateway.envoyproxy.io/v1alpha1
kind: EnvoyProxy
metadata:
  name: custom-proxy-config
  namespace: envoy-gateway-system
spec:
  provider:
    type: Kubernetes
    kubernetes:
      envoyDeployment:
        replicas: 2
---
apiVersion: gateway.networking.k8s.io/v1
kind: Gateway
metadata:
  name: eg
spec:
  gatewayClassName: eg
  infrastructure:
    parametersRef:
      group: gateway.envoyproxy.io
      kind: EnvoyProxy
      name: custom-proxy-config
  listeners:
    - name: http
      protocol: HTTP
      port: 80
---
apiVersion: gateway.networking.k8s.io/v1
kind: GatewayClass
metadata:
  name: eg
spec:
  controllerName: gateway.envoyproxy.io/gatewayclass-controller
  parametersRef:
    group: gateway.envoyproxy.io
    kind: EnvoyProxy
    name: custom-proxy-config
    namespace: default

之后将 Gateway 和 GatewayClass 的 spec 里面都加上 parametersRef 的配置

再来看数据面的副本数已经变成了我们设置的两个副本

限流

为什么需要限流?

  1. 预防恶意的攻击,比如 DDos 攻击?
  2. 避免系统过载对资源(比如数据库)造成压大太大
  3. 根据用户权限创建 API 的限制

Envoy Gateway 支持两种类型的限流:

Local rate limiting:对单个 envoy-proxy 实例设置的限流

Global rate limiting:对所有 envoy-proxy 实例设置的限流,详细参考文档

Local rate limiting 支持细粒度的限流,比如按照header,path 甚至请求的 HTTP-Method 来进行限流

BackendTrafficPolicy 就是用来进行限流的一些配置,比如下面这个就是按照 header 来进行限流

---
apiVersion: gateway.envoyproxy.io/v1alpha1
kind: BackendTrafficPolicy 
metadata:
  name: policy-httproute
  namespace: envoy-gateway-system
spec:
  targetRefs:
  - group: gateway.networking.k8s.io
    kind: HTTPRoute
    name: backend
  rateLimit:
    local:
      rules:
      - clientSelectors:
        - headers:
          - name: x-user-id
            value: one
        limit:
          requests: 3
          unit: Hour

尝试访问多次就能得到如下报错,代表达到限流阈值

JWT认证

如果想在 envoy-gateway 里面集成 jwt 认证,所需步骤如下

  1. 生成 RSA 密钥对
  2. 将公钥抓换成 JWKS 格式
  3. 私钥签发 JWT
  4. 配置到 EnvoyGateway 里面
  5. 测试访问

JWKS 解析

JWKS 全称是 JSON Web Key Sets

主要包括下面几个字段

kty:全称 Key Type,代表密钥算法类型,如 RAS

use:全称 Public Key Use,代表用途,如 sig(签名)、enc(加密)

kid:全称 Key ID,密钥唯一标识

alg:全称 Algorithm,具体签名算法,如 RS256、ES256

n:全称 Modulus,RSA 公钥的模数(Base64url编码)

e:全称 Exponent,RAS 公钥的指数(Base64url编码)

key_ops:全称 Key Operations,允许的操作列表,比 use 更细粒度,如 ["verify"]、["sign"]

生成密钥对

  # 生成私钥
  openssl genrsa -out private-key.pem 2048

  # 从私钥导出公钥
  openssl rsa -in private-key.pem -pubout -out public-key.pem

生成 JWKS 文件以及 JWT

func main() {
    // 1. 读取私钥
    privPEM, err := os.ReadFile("private-key.pem")
    if err != nil {
        log.Fatal(err)
    }
    block, _ := pem.Decode(privPEM)
    privateKey, err := x509.ParsePKCS1PrivateKey(block.Bytes)
    if err != nil {
        // 如果是 PKCS8 格式
        key, err2 := x509.ParsePKCS8PrivateKey(block.Bytes)
        if err2 != nil {
            log.Fatalf("parse private key failed: %v / %v", err, err2)
        }
        privateKey = key.(*rsa.PrivateKey)
    }

    // 2. 生成 JWKS(公钥)
    jwk := jose.JSONWebKey{
        Key:       &privateKey.PublicKey,
        KeyID:     "my-key-1",
        Algorithm: string(jose.RS256),
        Use:       "sig",
    }
    jwks := jose.JSONWebKeySet{Keys: []jose.JSONWebKey{jwk}}
    data, _ := json.MarshalIndent(jwks, "", "  ")
    fmt.Println("=== JWKS ===")
    fmt.Println(string(data))

    // 3. 签发 JWT
    signer, err := jose.NewSigner(
        jose.SigningKey{Algorithm: jose.RS256, Key: privateKey},
        (&jose.SignerOptions{}).WithHeader("kid", "my-key-1"),
    )
    if err != nil {
        log.Fatal(err)
    }

    exp := time.Now().AddDate(10, 0, 0).Unix()
    payload := fmt.Sprintf(`{"iss":"my-issuer","sub":"user1","exp":%d}`, exp)
    jws, err := signer.Sign([]byte(payload))
    if err != nil {
        log.Fatal(err)
    }

    token, _ := jws.CompactSerialize()
    fmt.Println("\n=== JWT Token ===")
    fmt.Println(token)
}

配置 SecurityPolicy

apiVersion: v1
kind: ConfigMap
metadata:
  name: my-jwks
  namespace: envoy-gateway-system
data:
  jwks.json: |
    {
      "keys": [
        {
          "use": "sig",
          "kty": "RSA",
          "kid": "my-key-1",
          "alg": "RS256",
          "n": "uGiavFFe7wfkecNernkljptJIqARMeJkpwtNpESqYfvhjwf5r7iFkGx-n3Y_GU7G6Y-3Tw8PDx2bzZSfKM7gjbGD9cgvHvEfC0eUzg3AUsr2GG3hBmwxOcYIF6HKGn18m9tMNZh6Dh_7pWtdQLNhhoQqPnorrA_pfAOlivIcBH7t7zBQDz0Ol9cAMtNpT1zva8fVxCzFDKWMDLG4wyE8iGNVKsfKKNTSwejgP8U8AwDCYKjH--zPUC7HhB7W-YoojxdO3UBA5wLXZOgA8IN_ddKs28J6T9jR_YStkFQQG1QINm3A6AR90L7n4po2hxIfNrZWCuEGMfcdzMZr51Huuw",
          "e": "AQAB"
        }
      ]
    }
---
apiVersion: gateway.envoyproxy.io/v1alpha1
kind: SecurityPolicy
metadata:
  name: jwt-auth
  namespace: envoy-gateway-system
spec:
  targetRefs:
  - group: gateway.networking.k8s.io
    kind: HTTPRoute
    name: backend
  jwt:
    providers:
    - name: my-provider
      issuer: "my-issuer"
      localJWKS:
        type: ValueRef
        valueRef:
          kind: ConfigMap
          name: my-jwks

注意这里 SecurityPolicy 应用 Configmap 时不需要指定 key

这是因为 Envoy Gateway 对 JWKS 类型的 ConfigMap 有约定:它会自动去找 ConfigMap 中 key 为 jwks 的字段

测试访问

直接访问报错

加入 JWT 的 Token访问

压力测试

其实非常好奇 envoy 的性能如何,查看官网的数据

Envoy-Gateway 的性能如下 gateway.envoyproxy.io/tools/bench…

但是 Envoy-Proxy 的性能并未得到明确的信息 www.envoyproxy.io/docs/envoy/…

于是想实际压测一下到底这个组件能承受多少 QPS

VM环境搭建

部署 victor-a-metrics-k8s-stack: docs.victoriametrics.com/helm/victor…

这里 vmsingle 运行不成功是因为 PVC 没有挂载到对应的 PV 里面,需要手动创建 PV

apiVersion: v1
kind: PersistentVolume
metadata:
  name: vm-pv
spec:
  capacity:
    storage: 20Gi
  accessModes:
    - ReadWriteOnce
  storageClassName: 
  hostPath:
    path: /data/vm
  volumeMode: Filesystem

进入对应的 Grafana 看板

其实已经内置好了很多看板供我们使用,但是这些都是集群自带的一些看板

部署 Envoy-Gateway 的看板

这里需要注意,Envoy 的控制面和数据面的看板官方还没有更新到 Grafana 的 dashboard 的网站上

所以这里按照官网的提示去这里下载

github.com/envoyproxy/…

直接复制导入到上一步我们部署的 Grafana 看板里面即可

导入后可看到一个属于控制面,一个属于数据面

采集配置

看板配好了,接下来配数据源以及采集参数配置

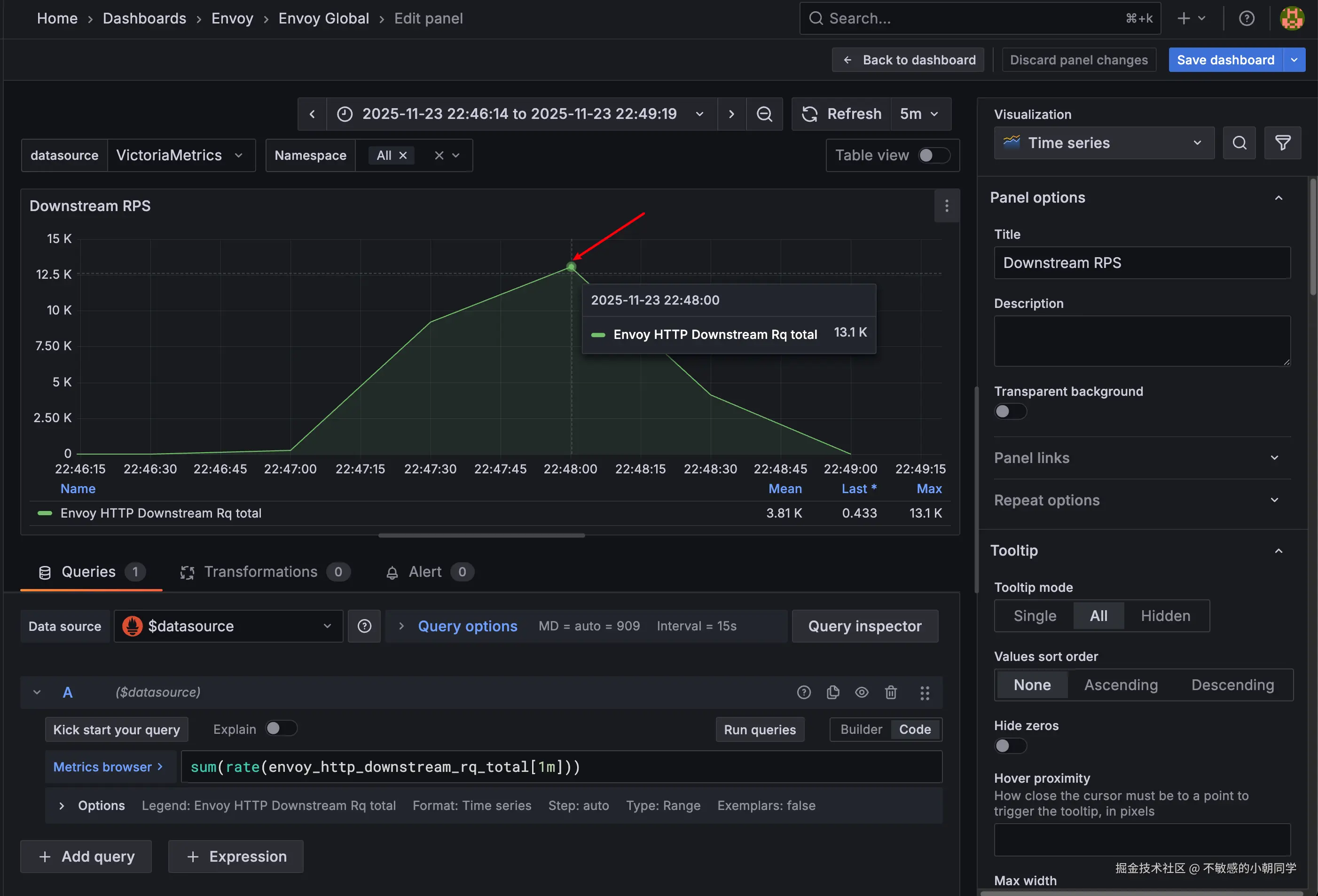
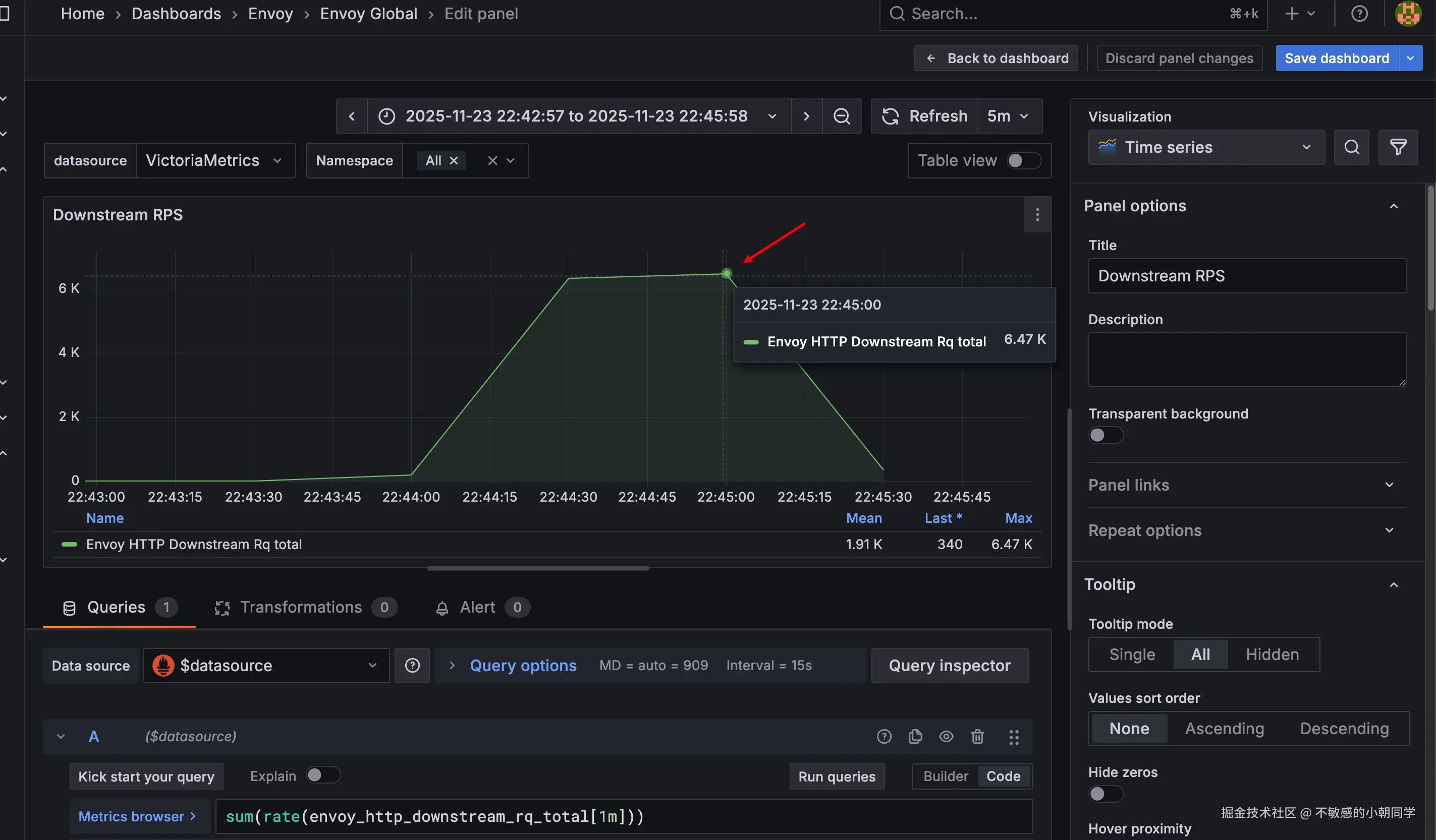
我们部署的两个组件,控制面和数据面分别如上图

控制面的访问接口是 /metrics,数据面的访问接口是 /stats/prometheus

我们配置 VMPodScrape 让 VM 自动采集这些指标

apiVersion: operator.victoriametrics.com/v1beta1
kind: VMPodScrape
metadata:
  name: envoy-proxy-metrics-monitor
  namespace: envoy-gateway-system
spec:
  namespaceSelector:
    matchNames:
      - envoy-gateway-system
  podMetricsEndpoints:
    - interval: 15s
      path: /stats/prometheus
      port: metrics
  selector:
    matchLabels:
      app.kubernetes.io/component: proxy
---
apiVersion: operator.victoriametrics.com/v1beta1
kind: VMPodScrape
metadata:
  name: envoy-gateway-metrics-monitor
  namespace: envoy-gateway-system
spec:
  namespaceSelector:
    matchNames:
      - envoy-gateway-system
  podMetricsEndpoints:
    - interval: 15s
      path: /metrics
      port: metrics
  selector:
    matchLabels:
      app.kubernetes.io/instance: eg
      control-plane: envoy-gateway

注意上面部署的ns需要是 envoy 对应的pod所在的ns

看到如下两个监控看板均存在数据即可

压测准备

压测工具我们就采用 hey 来进行,参考 github.com/rakyll/hey

直接一键安装

go install github.com/rakyll/hey@latest

发送请求如下

curl -H "Host: www.example.com" http://10.100.30.231:80/get

转换成压测请求

hey -n 100 -c 100 -m GET  -H "Content-Type: application/json"    http://10.100.30.231:80/get

-n 表示发送的请求数量

-c 表示请求的并发度

注意上面如果直接指定端口来测试,curl 虽然能通;但是 hey 可能会报错 404

所有我们这里手动修改本机的 host 文件,让其解析到指定的 IP 上

10.100.30.231  www.example.com

然后使用下面的命令就能测通

hey -n 100 -c 10  http://www.example.com/get/

压测数据

10w请求,并发数 10

hey -n 100000 -c 10  http://www.example.com/get/

hey输出结果如下

Summary:
  Total:        7.7556 secs
  Slowest:        0.0154 secs
  Fastest:        0.0002 secs
  Average:        0.0008 secs
  Requests/sec:        12893.8529

  Total data:        53500000 bytes
  Size/request:        535 bytes

Response time histogram:
  0.000 [1]        |
  0.002 [96387]        |■■■■■■■■■■■■■■■■■■■■■■■■■■■■■■■■■■■■■■■■
  0.003 [3142]        |■
  0.005 [316]        |
  0.006 [81]        |
  0.008 [52]        |
  0.009 [10]        |
  0.011 [6]        |
  0.012 [0]        |
  0.014 [3]        |
  0.015 [2]        |


Latency distribution:
  10% in 0.0004 secs
  25% in 0.0005 secs
  50% in 0.0007 secs
  75% in 0.0009 secs
  90% in 0.0013 secs
  95% in 0.0016 secs
  99% in 0.0025 secs

Details (average, fastest, slowest):
  DNS+dialup:        0.0000 secs, 0.0002 secs, 0.0154 secs
  DNS-lookup:        0.0000 secs, 0.0000 secs, 0.0006 secs
  req write:        0.0000 secs, 0.0000 secs, 0.0048 secs
  resp wait:        0.0007 secs, 0.0002 secs, 0.0140 secs
  resp read:        0.0000 secs, 0.0000 secs, 0.0094 secs

Status code distribution:
  [200]        100000 responses

此时 QPS 大概是 1.67k

40w请求,并发数 10

hey -n 400000 -c 10  http://www.example.com/get/

hey输出结果如下

Summary:
  Total:        32.6999 secs
  Slowest:        0.0492 secs
  Fastest:        0.0002 secs
  Average:        0.0008 secs
  Requests/sec:        12232.4674

  Total data:        214000000 bytes
  Size/request:        535 bytes

Response time histogram:
  0.000 [1]        |
  0.005 [399453]        |■■■■■■■■■■■■■■■■■■■■■■■■■■■■■■■■■■■■■■■■
  0.010 [493]        |
  0.015 [39]        |
  0.020 [0]        |
  0.025 [1]        |
  0.030 [1]        |
  0.034 [1]        |
  0.039 [4]        |
  0.044 [4]        |
  0.049 [3]        |


Latency distribution:
  10% in 0.0004 secs
  25% in 0.0005 secs
  50% in 0.0007 secs
  75% in 0.0010 secs
  90% in 0.0013 secs
  95% in 0.0017 secs
  99% in 0.0026 secs

Details (average, fastest, slowest):
  DNS+dialup:        0.0000 secs, 0.0002 secs, 0.0492 secs
  DNS-lookup:        0.0000 secs, 0.0000 secs, 0.0011 secs
  req write:        0.0000 secs, 0.0000 secs, 0.0113 secs
  resp wait:        0.0008 secs, 0.0002 secs, 0.0491 secs
  resp read:        0.0000 secs, 0.0000 secs, 0.0072 secs

Status code distribution:
  [200]        400000 responses

此时 QPS 大概为 6k

80w请求,并发数 100

hey -n 800000 -c 100  http://www.example.com/get/

hey输出如下

Summary:
  Total:        44.8930 secs
  Slowest:        0.1391 secs
  Fastest:        0.0002 secs
  Average:        0.0056 secs
  Requests/sec:        17820.1622

  Total data:        428000000 bytes
  Size/request:        535 bytes

Response time histogram:
  0.000 [1]        |
  0.014 [765920]        |■■■■■■■■■■■■■■■■■■■■■■■■■■■■■■■■■■■■■■■■
  0.028 [32939]        |■■
  0.042 [987]        |
  0.056 [33]        |
  0.070 [23]        |
  0.084 [0]        |
  0.097 [0]        |
  0.111 [12]        |
  0.125 [40]        |
  0.139 [45]        |


Latency distribution:
  10% in 0.0011 secs
  25% in 0.0024 secs
  50% in 0.0048 secs
  75% in 0.0076 secs
  90% in 0.0109 secs
  95% in 0.0135 secs
  99% in 0.0195 secs

Details (average, fastest, slowest):
  DNS+dialup:        0.0000 secs, 0.0002 secs, 0.1391 secs
  DNS-lookup:        0.0000 secs, 0.0000 secs, 0.0614 secs
  req write:        0.0000 secs, 0.0000 secs, 0.0634 secs
  resp wait:        0.0055 secs, 0.0002 secs, 0.1385 secs
  resp read:        0.0000 secs, 0.0000 secs, 0.0559 secs

Status code distribution:
  [200]        800000 responses

此时 QPS 能达到 13k

150w 请求,并发数 100

hey -n 1500000 -c 100  http://www.example.com/get/

查看hey的输出

Summary:
  Total:        82.2977 secs
  Slowest:        0.0670 secs
  Fastest:        0.0002 secs
  Average:        0.0082 secs
  Requests/sec:        18226.5195

  Total data:        802500000 bytes
  Size/request:        802 bytes

Response time histogram:
  0.000 [1]        |
  0.007 [704872]        |■■■■■■■■■■■■■■■■■■■■■■■■■■■■■■■■■■■■■■■■
  0.014 [249018]        |■■■■■■■■■■■■■■
  0.020 [38246]        |■■
  0.027 [6209]        |
  0.034 [1333]        |
  0.040 [236]        |
  0.047 [73]        |
  0.054 [11]        |
  0.060 [0]        |
  0.067 [1]        |


Latency distribution:
  10% in 0.0011 secs
  25% in 0.0023 secs
  50% in 0.0046 secs
  75% in 0.0075 secs
  90% in 0.0107 secs
  95% in 0.0133 secs
  99% in 0.0193 secs

Details (average, fastest, slowest):
  DNS+dialup:        0.0000 secs, 0.0002 secs, 0.0670 secs
  DNS-lookup:        0.0000 secs, 0.0000 secs, 0.0283 secs
  req write:        0.0000 secs, 0.0000 secs, 0.0287 secs
  resp wait:        0.0081 secs, 0.0002 secs, 0.0670 secs
  resp read:        0.0001 secs, 0.0000 secs, 0.0154 secs

Status code distribution:
  [200]        1000000 responses

可看到输出只有 100w,说明被限流

查看 QPS,能达到 18.3k