开源 OKR 目标管理系统

33 阅读4分钟

OKR 目标管理系统

一套面向企业的 OKR(Objectives and Key Results)目标管理平台,支持目标创建与追踪、上下级对齐、数据看板、评论反馈以及组织与周期管理,帮助团队实现目标对齐与高效协作。

github: github.com/zhouwenjun-…

gitee: gitee.com/imagine0820…

技术栈

层级技术版本
前端框架Vue 2 + Vue Router 3 + Vuex 32.7.16
图表ECharts 5 + vue-echarts5.6.0
对齐树vue-okr-tree自定义仓库
HTTP 客户端Axios1.15.0
前端构建Vue CLI 55.0.8
后端框架Spring Boot3.2.5
后端语言Java17
ORMMyBatis-Plus3.5.7
安全认证Spring Security + JWT (jjwt)0.12.5
数据库MySQL8.0
密码加密BCrypt-
工具库Lombok-

功能模块

1. OKR 管理

创建、编辑、删除目标(Objective)和关键结果(Key Result)。每个目标包含标题、进度、权重、评分、进度记录和对齐关系;每个关键结果包含标题、进度、权重和评分。

okr.png

2. 目标对齐

对齐树视图(vue-okr-tree)以横向树形结构展示目标在组织中的级联关系,支持拖拽、缩放和点击查看详情。

duiqi.png

3. 评论反馈

用户可以对其他人的 OKR 进行评论,评论包含用户信息和时间戳,便于上下级之间的目标沟通与反馈。

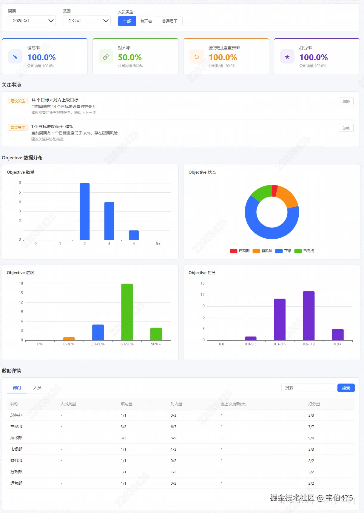
4. 数据看板

管理/分析视图,包含:

  • 四大指标卡片:填写率、对齐率、7日更新率、评分率
  • 关注项列表:未填写 OKR、未对齐、进度停滞、进度过低
  • 分布图表:目标数量分布、状态分布、进度分布、评分分布
  • 明细数据表:按人员或部门查看详细数据,支持分页与筛选

board.png

6. 部门管理(管理员)

树形结构的部门增删改查,指定部门负责人,添加/移除部门成员。

department.png

7. 周期管理(管理员)

创建/编辑 OKR 周期(如"2025 Q1"),归档已结束的周期。

8. 用户管理(管理员)

创建用户、编辑用户信息、查看上下级关系、分配到部门。

项目结构

okr/
├── front/                          # Vue 2 前端
│   ├── src/
│   │   ├── api/                    # API 模块(auth, objective, keyResult, comment, period, department, user, dashboard, alignment)
│   │   ├── components/
│   │   │   ├── modals/             # ObjectiveModal, KrModal, ProgressModal, AlignModal, UserEditModal
│   │   │   ├── dashboard/          # MetricCard, AttentionItem, DistributionCharts, DetailsTable
│   │   │   ├── AppHeader.vue       # 顶部导航栏
│   │   │   ├── Sidebar.vue         # 左侧边栏(用户层级 + 部门树)
│   │   │   ├── OkrCard.vue         # OKR 目标卡片
│   │   │   ├── KeyResult.vue       # 关键结果行组件
│   │   │   ├── Comments.vue        # 评论区
│   │   │   ├── AlignmentNode.vue   # 对齐树节点
│   │   │   ├── AlignPopover.vue    # 对齐信息悬浮弹窗
│   │   │   ├── Toast.vue           # 通知提示
│   │   │   └── DeptNode.vue        # 部门树节点
│   │   ├── store/
│   │   │   └── modules/            # Vuex 模块(auth, user, okr, comment, alignment, department, dashboard)
│   │   ├── views/
│   │   │   ├── LoginView.vue       # 登录页
│   │   │   ├── OkrView.vue         # OKR 列表页
│   │   │   ├── AlignmentView.vue   # 对齐树视图
│   │   │   ├── DashboardView.vue   # 数据看板
│   │   │   ├── SystemManageView.vue       # 管理后台:部门 + 周期管理
│   │   │   ├── DepartmentManageView.vue   # 部门树增删改查
│   │   │   └── PeriodManageView.vue       # 周期增删改查 + 归档
│   │   ├── router/index.js         # 路由定义 + 认证守卫
│   │   ├── main.js                 # 应用入口
│   │   └── App.vue                 # 根组件
│   ├── public/index.html
│   ├── vue.config.js               # 开发服务器代理配置
│   └── package.json
│
├── server/                         # Spring Boot 后端
│   ├── src/main/java/com/okr/
│   │   ├── config/                 # SecurityConfig, CorsConfig, MybatisPlusConfig
│   │   ├── security/               # JwtTokenProvider, JwtAuthFilter, UserDetailsServiceImpl
│   │   ├── controller/             # AuthController, ObjectiveController, KeyResultController, CommentController, PeriodController, DepartmentController, UserController, DashboardController, AlignmentController
│   │   ├── service/                # 业务逻辑层
│   │   ├── entity/                 # 实体类(OkrObjective, OkrKeyResult, OkrPeriod, OkrComment, SysUser, SysDepartment)
│   │   ├── dto/                    # 请求/响应 DTO
│   │   ├── mapper/                 # MyBatis-Plus Mapper 接口
│   │   └── common/                 # Result(统一响应包装), GlobalExceptionHandler
│   ├── src/main/resources/
│   │   ├── application.yml         # 主配置
│   │   └── application-local.yml   # 本地覆盖配置
│   ├── sql/
│   │   └── V1__init.sql            # 完整数据库 Schema + 种子数据
│   └── pom.xml
│
├── openspec/                       # OpenSpec 变更管理文档
├── tasks/                          # PRD 任务文件
├── .claude/                        # Claude Code 配置
└── .gitignore

快速开始

环境要求

  • Java 17+
  • Maven 3.6+
  • Node.js 16+
  • MySQL 8.0+

1. 数据库初始化

# 创建数据库
mysql -u root -p -e "CREATE DATABASE okr_system CHARACTER SET utf8mb4 COLLATE utf8mb4_0900_ai_ci;"

# 导入 Schema 和种子数据
mysql -u root -p okr_system < server/sql/V1__init.sql

2. 启动后端

cd server

# (可选)创建 application-local.yml 配置本地数据库连接
# spring:
#   datasource:
#     url: jdbc:mysql://127.0.0.1:3306/okr_system?useUnicode=true&characterEncoding=utf-8&serverTimezone=Asia/Shanghai&allowPublicKeyRetrieval=true&useSSL=false
#     username: root
#     password: your_password

mvn spring-boot:run

后端启动在 http://localhost:8080

3. 启动前端

cd front

npm install
npm run serve

前端开发服务器启动在 http://localhost:8081,`/api` 请求自动代理到后端 8080 端口。

4. 访问系统

浏览器打开 http://localhost:8081,使用种子数据中的账号登录。

认证与安全

  • JWT 无状态认证:登录后返回 JWT 令牌,前端存储在 localStorage,所有请求携带 Authorization: Bearer <token>
  • 令牌有效期:24 小时(86400000ms)
  • 密码加密:BCrypt 哈希
  • 权限控制ROLE_ADMINROLE_USER,管理员接口使用 @PreAuthorize("hasRole('ADMIN')")
  • 数据所有权:目标和关键结果仅所有者可修改
  • CORS:允许 localhost:* 来源
  • 全局异常处理:统一 Result<> 错误响应(401、403、400、500)

开发说明

前端代理

开发环境下,前端通过 vue.config.js 配置代理,将 /api 请求转发到后端 http://localhost:8080,避免跨域问题。

自动填充

MyBatis-Plus 自动填充 created_atupdated_at 字段。

对齐树优化

ObjectiveService.getAlignmentTree() 使用批量加载优化,避免 N+1 查询问题。

构建部署

前端构建

cd front
npm run build

构建产物输出到 front/dist/ 目录,可部署到 Nginx 等 Web 服务器。

后端构建

cd server
mvn clean package -DskipTests
java -jar target/okr-server-1.0.0.jar

许可证

本项目基于 Apache License 2.0 开源协议发布。