企业级绩效考核系统设计与实现:基于FastAPI + Vue3的全栈解决方案

1 阅读8分钟

1. 系统概述

在当今软件研发团队管理中,绩效考核是人力资源管理的重要环节,如何构建一个高效、灵活、可扩展的绩效考核系统成为企业数字化转型的关键。本文将介绍基于FastAPI和Vue3开发的企业级绩效考核系统,该系统支持多维度指标数据采集、Excel批量导入、动态映射配置、绩效指标量化看板等功能,为企业提供全方位的绩效考核管理解决方案。

​编辑

​编辑

​编辑

2. 技术栈选择

2.1 后端技术

  • FastAPI:现代化、高性能的异步Web框架,提供自动API文档生成
  • SQLAlchemy 2.0:强大的ORM库,支持异步操作
  • MySQL:稳定可靠的关系型数据库
  • Pydantic v2:数据验证和序列化库
  • pandas:数据处理和Excel解析
  • JWT:无状态认证机制

2.2 前端技术

  • Vue 3:现代化前端框架,支持组合式API
  • TypeScript:类型安全的JavaScript超集
  • Chart.js:数据可视化图表库
  • Element Plus:企业级UI组件库
  • Axios:HTTP客户端

3. 系统架构设计

3.1 数据架构

系统采用三层数据架构设计,确保数据的一致性和可维护性:

  1. 配置层:存储指标分值配置、Excel映射关系等配置信息
  2. 业务层:存储Excel上传记录、绩效评估结果等业务数据
  3. 数据层:存储各指标明细表的原始数据

3.2 应用架构

系统采用经典的分层架构:

  1. 控制器层:接收HTTP请求,参数验证,调用服务层,返回响应
  2. 服务层:业务逻辑处理,事务管理,跨模块协调,复杂计算
  3. 数据层:数据库操作封装,查询构建,数据转换
  4. 模型层:数据库表结构定义,字段类型约束,关系映射

3.3 插件化设计

系统采用插件化架构,所有功能模块都以插件形式实现,便于扩展和维护:

  • 插件自动发现和注册
  • 模块化管理,按功能组织代码
  • 支持多层级嵌套结构
  • 路由自动映射

4. 核心功能实现

4.1 Excel批量导入

Excel批量导入是系统的核心功能之一,支持:

  • Excel文件上传和保存
  • 动态解析Excel数据
  • 批量插入到多个指标表
  • 解析状态跟踪和错误信息记录

关键实现

class YurdmcPaExcelUploadRecordService:
    @classmethod
    async def create_yurdmc_pa_excel_upload_record_service(
        cls, auth: AuthSchema, data: YurdmcPaExcelUploadRecordCreateSchema
    ) -> dict:
        async with auth.db:
            # 1. 保存文件
            file_path = await ExcelUtil.save_upload_file(data.file_name)
            
            # 2. 创建上传记录
            upload_data = {
                "file_name": data.file_name.filename,
                "file_path": file_path,
                "assessment_period": data.assessment_period,
                "data_date": data.data_date,
                "parse_status": "0",  # 待解析
            }
            upload_record = await upload_crud.create(data=upload_data)
            
            # 3. 读取映射配置
            mappings = await mapping_crud.get_all_active_mappings()
            table_mappings = cls._group_mappings_by_table(mappings)
            
            # 4. 解析并插入数据
            common_fields = {
                "assessment_period": data.assessment_period,
                "data_date": data.data_date,
            }
            
            for table_name, config in table_mappings.items():
                parser = DynamicExcelParser(
                    file_path=file_path,
                    mappings=config['mappings'],
                    common_fields=common_fields,
                    start_row=config['start_row'],
                )
                parsed_data = parser.parse()
                
                if parsed_data:
                    crud_class = cls._get_crud_class(table_name)
                    if crud_class:
                        kpi_crud = crud_class(auth)
                        for item in parsed_data:
                            try:
                                async with auth.db.begin_nested():
                                    await kpi_crud.create(data=item)
                            except Exception as e:
                                # 错误处理...
            
            # 5. 更新状态
            await upload_crud.update(upload_record, data={"parse_status": "2"})
            
            return {"id": upload_record.id}

4.2 绩效分值计算引擎

绩效分值计算引擎是系统的核心组件,支持:

  • 多种评分规则:乘法规则、条件规则、分段规则、复合规则
  • 动态规则解析和执行
  • 分值汇总和排名计算
  • 绩效结果生成

关键实现

class PerformanceScoreCalculator:
    """绩效分值计算引擎"""
    
    def __init__(self, auth: AuthSchema):
        self.auth = auth
        self.score_config = {}  # 分值配置缓存
    
    async def calculate_score(self, indicator_code: str, employee_data: dict) -> Decimal:
        """
        计算员工绩效分值
        
        参数:
        - indicator_code: 指标编码(如 C10101)
        - employee_data: 员工考核数据
        
        返回:
        - Decimal: 计算后的分值
        """
        # 获取指标配置
        score_config = await self._get_score_config(indicator_code)
        if not score_config:
            return Decimal('0.00')
        
        # 解析评分规则
        rule = score_config.sub_indicator_rule
        
        # 执行规则计算
        score = await self._execute_rule(rule, employee_data, score_config)
        return score

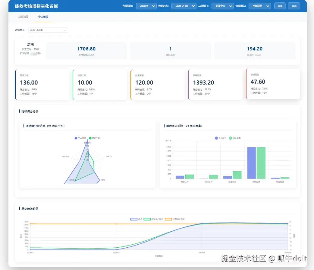
4.3 绩效指标量化看板

绩效指标量化看板是系统的核心展示模块,支持:

  • 总览视图:考核周期人数、最高分、平均分、自研工作量等统计卡片
  • 团队指标横向对比
  • 指标分类得分占比
  • 指标使用率(次数)TOP10
  • 临时任务得分情况
  • 个人绩效视图:工作类型卡片、指标明细弹窗
  • 历史绩效趋势

前端实现

<template>
  <div class="dashboard-container">
    <!-- 筛选器 -->
    <el-form :inline="true" class="filter-form">
      <el-form-item label="考核期次">
        <el-select v-model="selectedAssessmentPeriod" placeholder="请选择考核期次">
          <el-option 
            v-for="period in assessmentPeriods" 
            :key="period" 
            :label="period" 
            :value="period"
          />
        </el-select>
      </el-form-item>
      <el-form-item label="数据时点">
        <el-date-picker
          v-model="selectedDataTimepoint"
          type="date"
          placeholder="选择数据时点"
        />
      </el-form-item>
      <el-form-item>
        <el-button type="primary" @click="queryData">查询</el-button>
      </el-form-item>
    </el-form>
    
    <!-- 统计卡片 -->
    <div class="stats-cards">
      <div class="stat-card">
        <div class="stat-title">考核周期人数</div>
        <div class="stat-value">{{ staffCount }}</div>
      </div>
      <div class="stat-card">
        <div class="stat-title">最高分</div>
        <div class="stat-value">{{ highestScore }}</div>
      </div>
      <div class="stat-card">
        <div class="stat-title">平均分</div>
        <div class="stat-value">{{ averageScore }}</div>
      </div>
      <div class="stat-card">
        <div class="stat-title">自研工作量</div>
        <div class="stat-value">{{ workloadDays }}</div>
      </div>
    </div>
    
    <!-- 图表区域 -->
    <div class="charts-container">
      <div class="chart-item">
        <div class="chart-title">团队指标横向对比</div>
        <canvas ref="teamComparisonChart"></canvas>
      </div>
      <div class="chart-item">
        <div class="chart-title">指标分类得分占比</div>
        <canvas ref="categoryScoreChart"></canvas>
      </div>
      <div class="chart-item">
        <div class="chart-title">指标使用率TOP10</div>
        <canvas ref="indicatorUsageChart"></canvas>
      </div>
      <div class="chart-item">
        <div class="chart-title">临时任务得分情况</div>
        <canvas ref="taskScoreChart"></canvas>
      </div>
    </div>
  </div>
</template>

<script setup lang="ts">
import { ref, onMounted, watch } from 'vue';
import Chart from 'chart.js/auto';
import YurdmcPaPerformanceDashboardAPI from '@/api/module_gencode/yurdmc_pa_performance_dashboard';

// 响应式数据
const selectedAssessmentPeriod = ref('');
const selectedDataTimepoint = ref('');
const staffCount = ref(0);
const highestScore = ref(0);
const averageScore = ref(0);
const workloadDays = ref(0);
const assessmentPeriods = ref([]);

// 图表引用
const teamComparisonChart = ref<HTMLCanvasElement>();
const categoryScoreChart = ref<HTMLCanvasElement>();
const indicatorUsageChart = ref<HTMLCanvasElement>();
const taskScoreChart = ref<HTMLCanvasElement>();

// 初始化数据
const initData = async () => {
  try {
    // 获取考核期次
    const periodsResponse = await YurdmcPaPerformanceDashboardAPI.getAssessmentPeriods();
    if (periodsResponse.data.code === 0) {
      assessmentPeriods.value = periodsResponse.data.data;
      if (assessmentPeriods.value.length > 0) {
        selectedAssessmentPeriod.value = assessmentPeriods.value[0];
      }
    }
  } catch (error) {
    console.error('初始化数据失败:', error);
  }
};

// 查询数据
const queryData = async () => {
  if (!selectedAssessmentPeriod.value || !selectedDataTimepoint.value) {
    return;
  }
  
  try {
    // 获取统计数据
    const staffCountResponse = await YurdmcPaPerformanceDashboardAPI.getAssessmentPeriodStaffCount(
      selectedAssessmentPeriod.value,
      selectedDataTimepoint.value
    );
    if (staffCountResponse.data.code === 0) {
      staffCount.value = staffCountResponse.data.data;
    }
    
    // 获取最高分
    const highestScoreResponse = await YurdmcPaPerformanceDashboardAPI.getHighestScore(
      selectedAssessmentPeriod.value,
      selectedDataTimepoint.value
    );
    if (highestScoreResponse.data.code === 0) {
      highestScore.value = highestScoreResponse.data.data;
    }
    
    // 获取平均分
    const averageScoreResponse = await YurdmcPaPerformanceDashboardAPI.getAverageScore(
      selectedAssessmentPeriod.value,
      selectedDataTimepoint.value
    );
    if (averageScoreResponse.data.code === 0) {
      averageScore.value = averageScoreResponse.data.data;
    }
    
    // 获取自研工作量
    const workloadDaysResponse = await YurdmcPaPerformanceDashboardAPI.getSelfDevWorkloadDays(
      selectedAssessmentPeriod.value,
      selectedDataTimepoint.value
    );
    if (workloadDaysResponse.data.code === 0) {
      workloadDays.value = workloadDaysResponse.data.data;
    }
    
    // 更新图表
    updateCharts();
  } catch (error) {
    console.error('查询数据失败:', error);
  }
};

// 更新图表
const updateCharts = async () => {
  // 团队指标横向对比
  const teamComparisonResponse = await YurdmcPaPerformanceDashboardAPI.getTeamIndicatorComparison(
    selectedAssessmentPeriod.value,
    selectedDataTimepoint.value
  );
  if (teamComparisonResponse.data.code === 0) {
    const data = teamComparisonResponse.data.data;
    // 绘制图表...
  }
  
  // 其他图表更新...
};

// 生命周期
onMounted(() => {
  initData();
});

// 监听选择变化
watch(selectedDataTimepoint, () => {
  if (selectedAssessmentPeriod.value && selectedDataTimepoint.value) {
    queryData();
  }
});
</script>

5. 系统特色

5.1 动态Excel解析器

系统实现了动态Excel解析器,支持:

  • 基于配置的Excel列与数据库字段映射
  • 自动识别和处理不同结构的Excel文件
  • 批量数据插入和错误处理
  • 解析状态跟踪

5.2 智能评分规则引擎

系统实现了智能评分规则引擎,支持:

  • 多种评分规则类型
  • 动态规则解析和执行
  • 复杂计算逻辑处理
  • 规则版本管理

5.3 多维度数据可视化

系统实现了多维度数据可视化,支持:

  • 统计卡片展示关键指标
  • 多种图表类型:柱状图、饼图、折线图等
  • 交互式筛选和数据钻取
  • 响应式布局,适配不同设备

5.4 插件化架构

系统采用插件化架构,支持:

  • 自动插件发现和注册
  • 模块化管理和扩展
  • 热插拔功能模块
  • 统一的插件开发规范

6. 部署与开发

6.1 环境要求

  • 后端:Python 3.10+, MySQL 8.0+, Redis 7.0+
  • 前端:Node.js 20.0+, Vue 3.3+

6.2 部署方式

系统支持多种部署方式:

  1. 开发环境:本地运行

    • 后端:python main.py run --env=dev
    • 前端:pnpm run dev
  2. 生产环境:Docker部署

    • 一键部署:./deploy.sh
    • 查看日志:./deploy.sh logs
    • 停止服务:./deploy.sh stop
    • 重启服务:./deploy.sh restart

6.3 开发流程

系统提供了完整的开发流程:

  1. 需求分析:明确功能需求和业务逻辑
  2. 数据库设计:设计数据库表结构
  3. 业务逻辑开发:完善业务逻辑和接口
  4. 前端开发:开发前端页面和交互
  5. 测试:进行单元测试和集成测试
  6. 部署:部署到生产环境

7. 应用场景

7.1 企业绩效考核

  • 多维度指标评估
  • 实时绩效数据监控
  • 历史绩效趋势分析
  • 团队和个人绩效对比

7.2 人力资源管理

  • 员工绩效档案管理
  • 绩效结果与薪酬挂钩
  • 人才发展规划
  • 培训需求分析

7.3 管理层决策支持

  • 部门绩效分析
  • 团队能力评估
  • 资源分配优化
  • 战略目标制定

8. 总结与展望

本文介绍了基于FastAPI和Vue3开发的企业级绩效考核系统,该系统具有以下特点:

  1. 技术先进性:采用现代化技术栈,支持异步处理和类型安全
  2. 功能完整性:涵盖绩效考核的全流程,从数据采集到结果分析
  3. 架构灵活性:插件化设计,便于扩展和维护
  4. 用户体验:直观的数据可视化和交互设计
  5. 部署便捷性:支持多种部署方式,适应不同场景

未来,系统可以进一步完善:

  1. AI辅助评估:引入机器学习算法,辅助绩效评估和预测
  2. 移动应用:开发移动端应用,支持随时随地查看绩效数据
  3. 更多数据源:集成更多外部系统,自动获取绩效相关数据
  4. 智能分析:提供更深入的数据分析和洞察

通过本文的介绍,相信读者对企业级绩效考核系统的设计和实现有了更深入的了解,希望能够为类似系统的开发提供参考和借鉴。