8086汇编语言从入门到精通(寄存器与内存)

26 阅读1分钟

寄存器与数据存储

image.png

image.png

image.png

image.png

image.png

image.png

mov和add指令

image.png

image.png

image.png

image.png

确定物理地址的方法

image.png

image.png

image.png

image.png

image.png

image.png

内存的分段表示法

image.png

image.png

image.png

image.png

Debug的使用

image.png

image.png

image.png

image.png

image.png

image.png

image.png

image.png

image.png

image.png

image.png

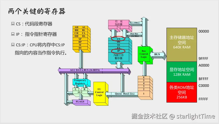
CS、IP与代码段

image.png

image.png

image.png

image.png

image.png

jmp指令

image.png

image.png

image.png

image.png

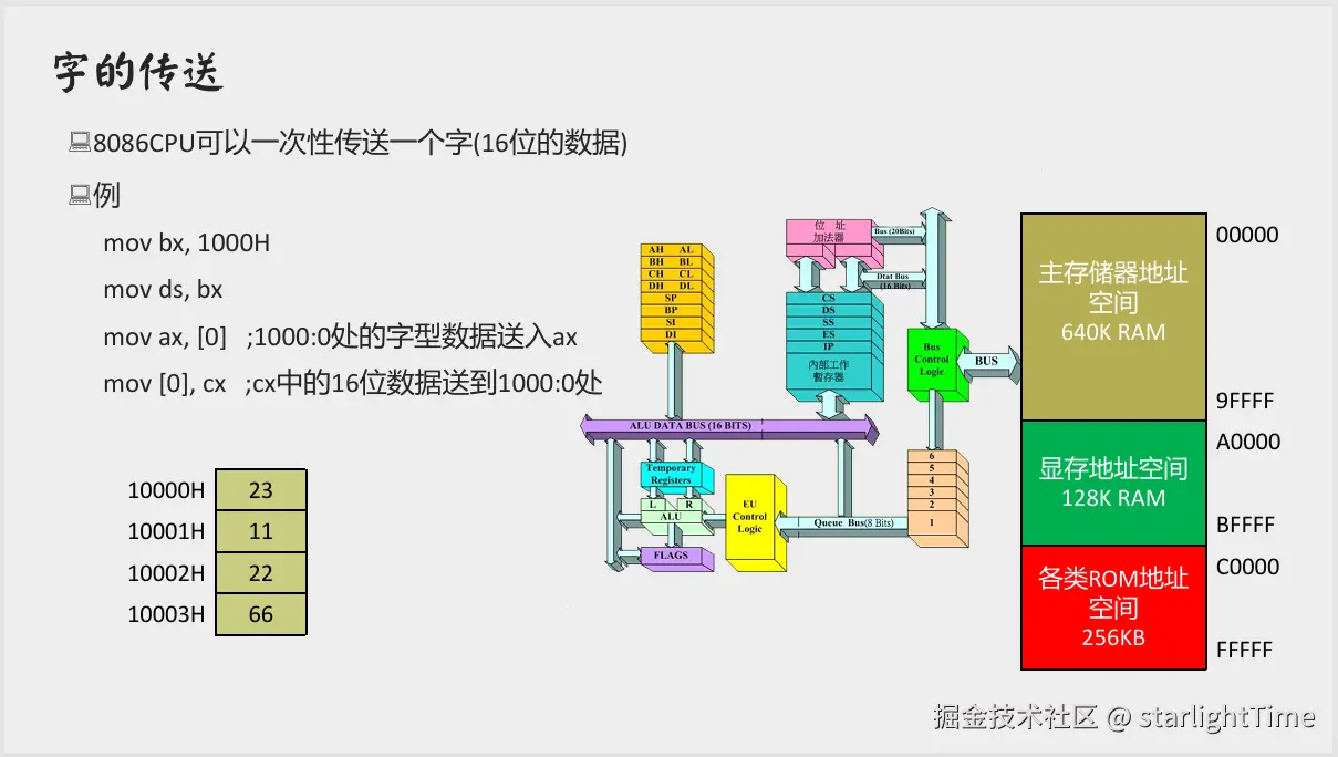
内存中字的存储

image.png

image.png

image.png

用DS和[address]实现字的传送

image.png

image.png

image.png

image.png

image.png

DS与数据段

image.png

image.png

image.png

image.png

image.png

image.png

image.png

栈及栈操作的实现

image.png

image.png

image.png

image.png

image.png

image.png

image.png

image.png

image.png

关于“段”的总结

image.png

image.png

image.png

image.png