Grafana列表如何设置固定排序

22 阅读1分钟

简介

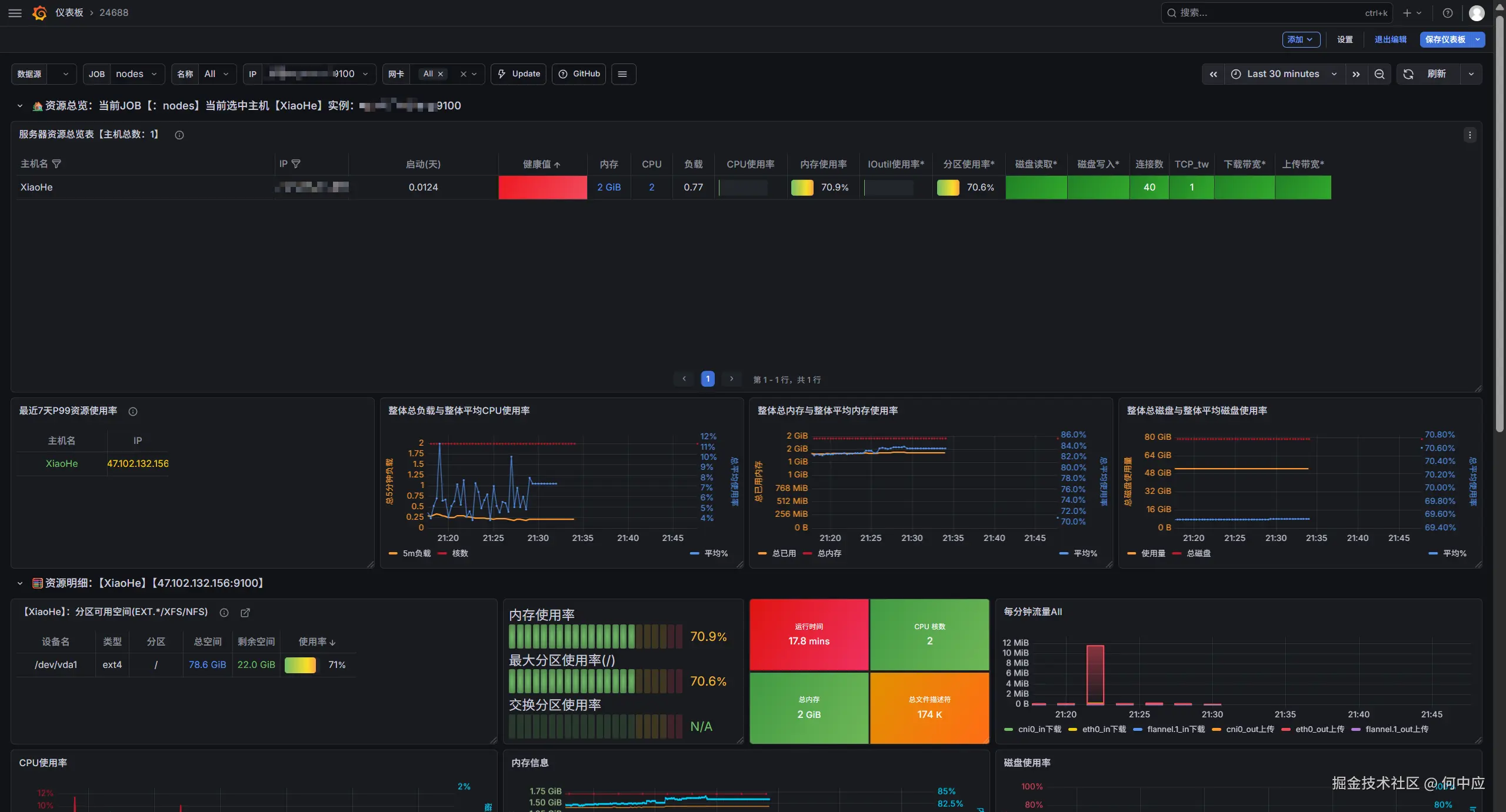
Grafana 可以导入仪表盘模板,接入很多主机/应用,数据非常好看。

如下,是 24688 模板效果

在这里插入图片描述

设置固定顺序

当有多个主机时,上面这块列表数据每次刷新,相对位置会改变,看起来不太舒服

在这里插入图片描述

可以点右侧 编辑

在这里插入图片描述 增加一个排序方式

在这里插入图片描述

选择 IP 或者其他固定字段,或者选择内存/CPU(按照配置排序),点击保存,这样上面的列表数据就是固定的了

在这里插入图片描述