架构集约化下的安全突围:实战W AF 统一策略下发与多站群治理

0 阅读5分钟

做过企业中台架构或多站群运维的老哥都懂一个痛点:“烟囱式”安全。 新上线一个业务系统,就得在对应的 Nginx 上配一套安全规则;老业务由于历史原因,规则还得单独维护。时间久了,服务器上的 Nginx 配置文件全是垃圾代码,限流规则五花八门,不仅维护成本极高,而且一旦遇到突发漏洞(比如 0day),想搞全局紧急修复,简直是灾难——你得一个节点一个节点去改配置、重载服务。最怕的就是深夜被叫醒,因为某个边缘业务没来得及打补丁被攻破,然后横向移动把主站拖垮。

为了解决这个“散兵游勇”式的局面,我们最近给集团的边缘节点统一套上了 gmssh WAF。今天不扯什么“零信任”概念,就从架构集约化管理的角度,看着这块 WAF 的后台真实数据,聊聊这玩意儿怎么帮我们完成从“被动挨打”到“统一作战”的架构转型。

截屏2026-03-30 16.43.08.png

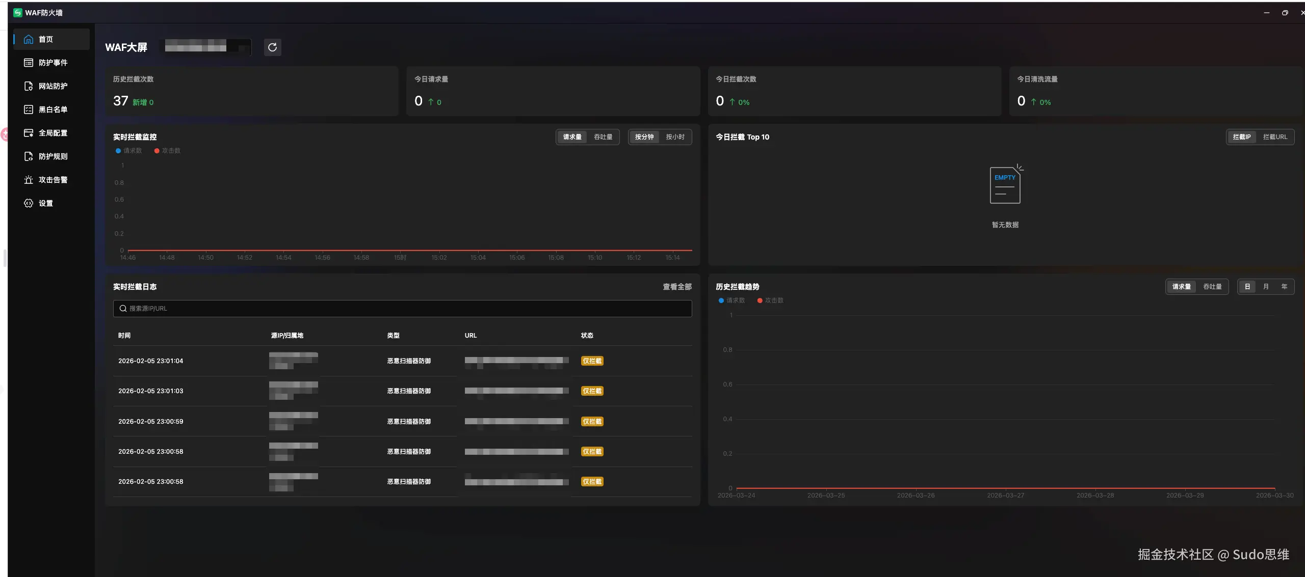
一、是监控,更是全局决策的基石

进入 gmssh WAF 的管理后台首页,这个数据大屏在架构师眼里,跟运维老哥看“有没有告警”的视角是完全不同的。

waf首页.png

  • 不仅仅看拦截数: 对,37次历史拦截,这对一个单一站点可能不算多,但如果我们看的是整个集团边缘节点的聚合数据呢?它反映的是整体的威胁态势。
  • 流量清洗趋势的战略意义: 首页那个折线图,对架构师来说,是用来评估当前网络层带宽利用率和应用层防御成本的。如果某一天的“今日清洗流量”突然激增,它提醒我们需要在架构层面考虑是否要给边缘节点扩容,或者调整全局限流阈值,将压力在更外层卸掉。

这个大屏,是我们用来向管理层汇报整体安全水位、并制定长期资源投入策略的核心决策依据

二、 深度事件溯源

很多 WAF 的日志就是为了写审计报告。但 gmssh 的“防护事件”模块,提供的数据粒度非常适合用来反哺全局架构。

waf防护事件.png

  1. Geo-IP 解析的架构价值: 截图显示,攻击源来自立陶宛、葡萄牙等全球各地。以前我们要配地域封禁(Geo-IP blocking),得在每个 Nginx 节点上手写复杂的 Geo 模块配置。现在,WAF 直接在最外层解析好了归属地,这让我们能根据这些数据,一键下发“封禁所有立陶宛 IP 请求后端敏感 API”的全局策略,而无需更改后端服务的任何代码。
  2. 将碎片化的拦截升级为全局规则: 看着满屏的恶意扫描器防御命令执行拦截,以前我们只能一个个排查漏洞、打补丁。现在,我们可以确信 WAF 已经挡住了大部分自动化脚本。我们将这些高频拦截的 Payload 类型提取出来,固化为 gmssh 的全局防护规则集,确保新上线的系统在架构上就自带这些防御能力,实现了“上线即安全”。

三、 实现集约化管理的核心

waf全局配置.png 这是 gmssh WAF 最具架构高度的地方——它实现了“安全策略”与“业务代码/具体节点配置”的完美解耦。

以前为了防 CC,我们要么在业务代码里写限流逻辑,要么在 Nginx 配置文件里写复杂的 limit_req_zone 规则,还经常因为规则写错把正常流量给卡了。改一次配置要拉上 DBA、后端、运维一起复核,效率极低。

看一眼 它 的“全局配置”:

  • 一个 UI 界面解决所有问题: 不用手写一行 Lua,不用翻查 Nginx 文档。通过 UI 配置 URL级/API级 CC 防御人机验证,配置完成后一键分发到所有节点,真正的“所见即所得”。
  • 架构上的细粒度治理: 截图中最亮点的是 URL级 CC 防御 可以拥有高于全局白名单的优先级。这意味着,即使某个合作方的 IP 在全局白名单内,如果对方业务写飞了疯狂请求我们的慢查询接口,我们依然可以通过针对该 URL 的特定频次限制,把这个特定流量按住,保证主站不受影响。这种架构层面的细粒度控制,是以往手写 Nginx 规则很难精准实现的。
  • API 集约化治理: 针对现代前后端分离架构,直接提供独立的 API CC 防御 模块。这让我们能在架构层,对 /api/* 开头的流量进行独立的、集约化的频次控制策略配置,而不用去更改后端服务的路由代码。

总结

总的来说,从中台架构师视角来看,gmssh WAF 不仅仅是一个防火墙工具,它更像是一个安全策略治理中台。它让我们终于能告别“烟囱式”的散乱安全配置,实现了在架构最外层的统一作战和集约化管理。把安全能力从具体的业务和服务器中剥离出来,统一托管给 WAF,才是实现企业级架构集约化管理的正确姿势。