实战复盘:被薅羊毛和脚本小子逼疯后,我给服务器套了这个工具

21 阅读4分钟

做过几年后端的兄弟都知道,公网就是个“黑暗森林”。你的服务器只要挂个公网 IP 裸奔,不出十分钟,绝对有无数个脚本小子和肉鸡开始拿扫描器对着你疯狂输出。爆破 SSH、扫 .env 文件、测 SQL 注入……这都是基操。

更恶心的是那种针对业务接口的 Layer 7 CC 攻击。平时看着风平浪静,一搞活动,短信接口被刷爆,数据库连接池被拖死,凌晨三点被监控告警的夺命连环 Call 叫醒,那滋味谁懂?

最近忍无可忍,给手头负责的一个项目套了个 gmssh WAF。今天不扯什么高大上的“零信任架构”、“全景态势感知”,就纯从干活的角度,看着后台的真实监控数据,聊聊这玩意儿到底能不能解决咱们的痛点。

截屏2026-03-30 16.43.08.png

一、 满屏的扫描日志

先看一眼“防护事件”的日志截图。对,这就是每天真实发生在服务器上的背景噪音。

waf防护事件.png

  • 看归属地: 立陶宛、葡萄牙,还有国内的各种云厂商 IP。很明显,这是一些自动化僵尸网络在无差别扫网。
  • 看触发类型: 恶意扫描器防御目录扫描防御(疯狂试探你的 404 链接)、XSS 防御命令执行拦截。说白了,就是些没技术含量的自动化 Payload,想碰运气捡漏。
  • 处理动作: 大部分是“仅拦截”,随它去。但注意看中间那条,触发了 机器人防护 后,直接给上了 “临时封锁”(也就是关小黑屋)。这点很对脾气,对于那种高频死磕的爬虫,直接拉黑 IP 才是最省资源的。

以前没 WAF 的时候,这些垃圾请求全打在 Nginx 和后端的 Tomcat/Go 进程上,白白浪费 CPU 和带宽。现在 WAF 在最外层直接给掐了,后端日志干净了不少。

二、 硬核防 CC 才是保命利器

大部分 WAF 防防 SQLi 和 XSS 都没啥问题,但真遇到懂行的黑客专门针对你某个慢查询接口搞 CC 攻击,很多传统 WAF 就歇菜了(因为请求本身是合法的)。

gmssh 这里的“全局配置”是我觉得最实用的地方,完全是顺着后端的业务痛点来设计的:

waf全局配置.png

  1. URL级 / API级 CC 防御: 这是真保命的功能。比如你的 /api/v1/login 或者 /api/v1/send_sms 接口被盯上了,你可以针对这几个重灾区单独设限(比如 10秒内同一个 IP 只能请求 5 次)。它甚至能优于全局白名单生效,这意味着就算是有合作的第三方 IP,如果对方业务跑飞了疯狂请求,也能被按住,防止把你拖死。
  2. 人机验证(验证码拦截): 这个太懂行了。当你没法精准判定某个 IP 是不是真人操作,但它的请求频率又很恶心时,直接给这个 URL 套个人机验证。是真人就点一下验证码,是 Python requests 写的爬虫直接原地卡死。防薅羊毛神技。
  3. 静态文件防护: 默认放行 JS、CSS、JPG 这些静态资源。这很科学,静态资源本来就应该丢给 CDN 或者不用拦截,WAF 如果连一张图都要去过一遍正则引擎,不仅浪费 WAF 的性能,还会增加业务的 TTFB(首字节时间)延迟。

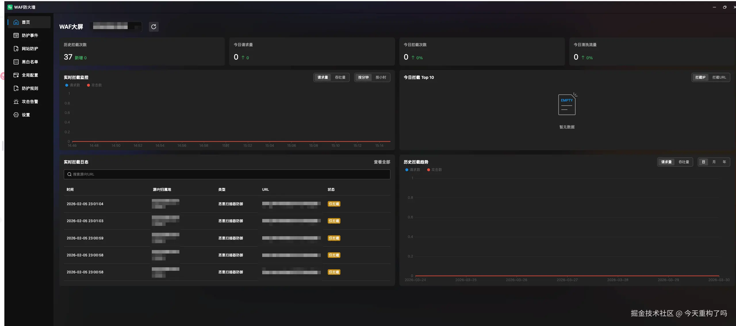
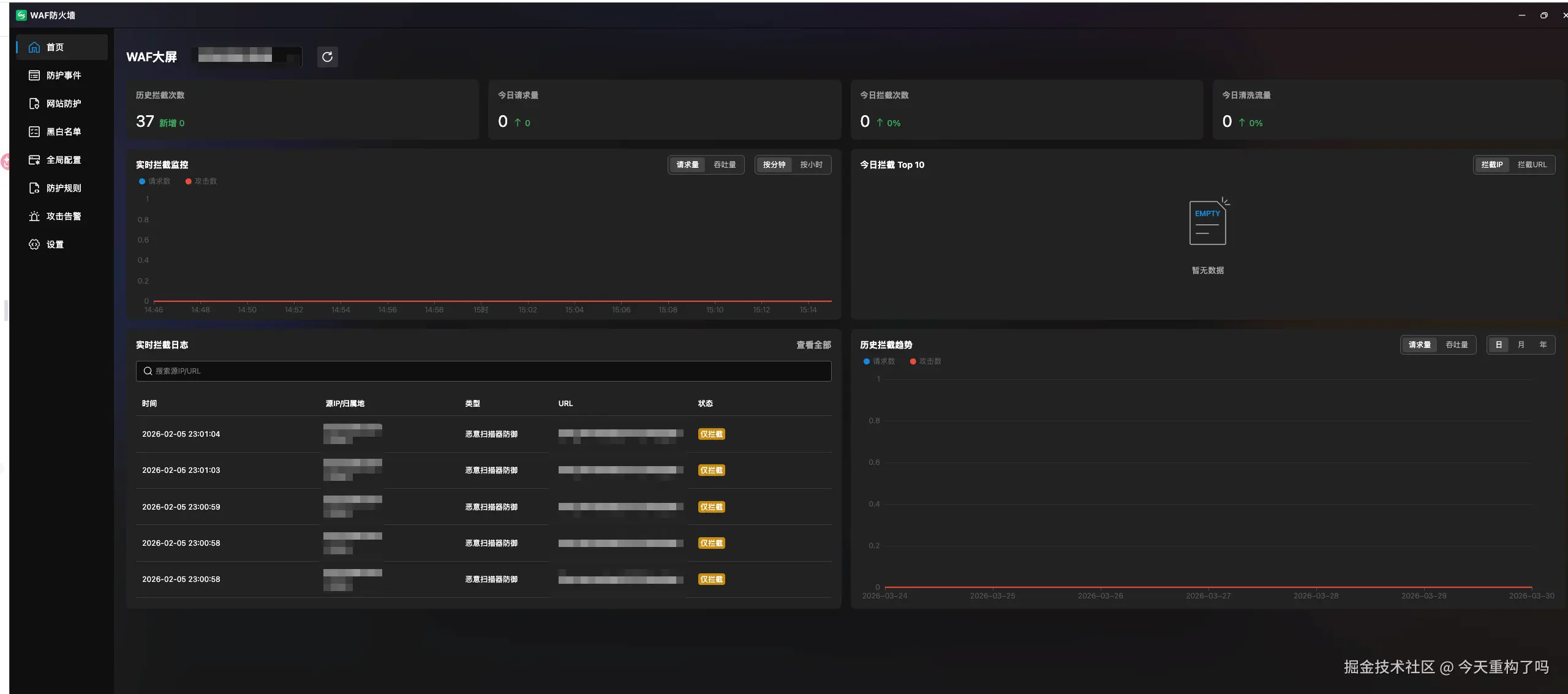
三、 大屏看板

最后说说首页的那个数据大屏。

waf首页.png

说句掏心窝子的话,一线干活的研发和运维,平时谁有空盯着这种折线图看?只要告警群里没动静,我们就默认天下太平。

但是!这个大屏在关键时刻极其有用——尤其是向老板汇报的时候。

老板不懂什么是 XSS,也不懂什么是 CC,但他能看懂“历史拦截次数 37 次”、“今日拦截请求量”。当你指着这条平稳的吞吐量曲线,告诉老板:“昨天有一波来自立陶宛的恶意扫描,试图拿下我们的服务器权限,但被 WAF 在边缘节点直接清洗掉了,业务完全没受影响。”

这不比你解释半天底层代码怎么写的要强得多?(手动狗头)