告别低代码“黑盒”!VTJ.PRO 2.0:用AI与自由重塑Vue3开发

193 阅读5分钟

🔥 最新动态
VTJ.PRO 荣获 Gitee 2025 年度开源项目大前端赛道 Top3,Gitee Stars 已达 9.9K
这一荣誉标志着 VTJ.PRO 在 AI 与低代码融合领域的创新获得业界高度认可。

p.jpg

在企业级前端开发的漫长岁月中,我们似乎总是在做选择题:

  • 选择效率至上的低代码平台?——忍受“平台锁定”的恐惧
  • 选择手写代码的自由?——忍受重复造轮子的枯燥

VTJ.PRO 给出了第三种答案。


1. 系统简介:什么是 VTJ.PRO?

VTJ.PRO 是一个基于 Vue 3、TypeScript 和 Vite 构建的开源 AI 低代码开发平台

它的核心使命非常明确:

让开发者在享受可视化开发高效率的同时,依然保持对源代码的完全控制权。

它解决了什么痛点?

  • 传统低代码平台 = “黑盒”
    拖拽生成页面,但拿不到干净、可维护的代码,更无法脱离平台二次开发。

  • 传统手写代码 = “自由但低效”
    后台管理系统等重复性高的页面,CRUD 样板代码让人疲惫不堪。

VTJ.PRO 选择了一条“硬核”的道路——首创双向代码自由穿梭技术,同时深度集成 AI 智能体,让开发者既能“拖拽生成”,又能“手写反向同步”,彻底打破低代码平台的天花板。

目前,VTJ.PRO 在 Gitee 上已获 9.9K Star,成为 Vue 低代码领域备受关注的开源项目。

20.png


2. 三大核心亮点

🚀 亮点一:双向代码自由穿梭——彻底告别平台锁定

这是 VTJ.PRO 最核心的竞争力。

  • 设计 → 源码
    可视化拖拽生成的页面,一键导出纯净、标准的 Vue 3 代码,无冗余依赖、无平台专属标记,可直接集成至任何现有 Vue 项目。

  • 源码 → 设计
    你手写的 Vue 组件,或者老旧项目的 Vue 文件,可以反向解析成低代码 DSL,重新拖进设计器继续可视化编辑。

这意味着:你永远不会被平台绑架。
你可以随时脱离 VTJ.PRO,拿到的是一份干净、可维护、可二次开发的 Vue 项目。

animation.I-2tk84M.gif


🤖 亮点二:Agent+Skills 智能体架构——AI 从“聊天”变“干活”

VTJ.PRO 2.0 采用了 Agent+Skills 智能体架构,让 AI 不再是侧边栏里的“聊天机器人”,而是能直接操控设计器、调用工具、修改代码的开发搭档

  • 智能体(Agent) —— 扮演“大脑”
    当你发出“创建一个带搜索和分页的用户管理表格”这类指令时,Agent 会自主将任务拆解为可执行步骤。

  • 技能系统(Skills) —— 扮演“双手”
    内置 超过 40 个 专业开发工具,AI 通过统一协议精准调用,直接操作你的项目代码。

这套架构带来的体验是颠覆性的——效率提升 200%,Token 消耗锐减 70%

1.png


✨ 亮点三:AI 深度赋能——从设计稿到代码,秒级完成

  • 设计稿转代码
    上传 Figma/Sketch 设计稿,AI 可在 5 秒内 生成高精度的 Vue 组件代码。过去需要 2-3 天的 UI 开发,现在几分钟搞定。

  • 智能代码修复
    内置 AI-CodeFix 引擎,动态检测 47 类 代码风险,调试时间从 2.1 小时压缩至 12 分钟,修复成功率 85%。

  • 自然语言开发
    用中文描述需求,AI 直接生成完整页面和交互逻辑。例如输入“创建一个带权限管理的电商订单页面”,AI 能自动拆解并生成完整模块。

31.png


3. 效能验证:数据会说话

多个企业实践验证的效能提升:

应用场景传统方式VTJ.PRO 方式效能提升
金融系统开发6 周9 天缩短 75%
后台管理页面2人/3天1人/4小时降低 85%
代码调试2.1 小时12 分钟降低 90%
API 对接1 天10 分钟降低 95%

某金融科技公司技术主管原话:
“我们用 VTJ.PRO 仅用 3 天就搭建了内部工单系统,AI 自动生成了 80% 的界面逻辑。更重要的是,系统完全部署在我们自己的私有云上,客户数据与源码全部由我们掌控。”


4. 一句话生成应用

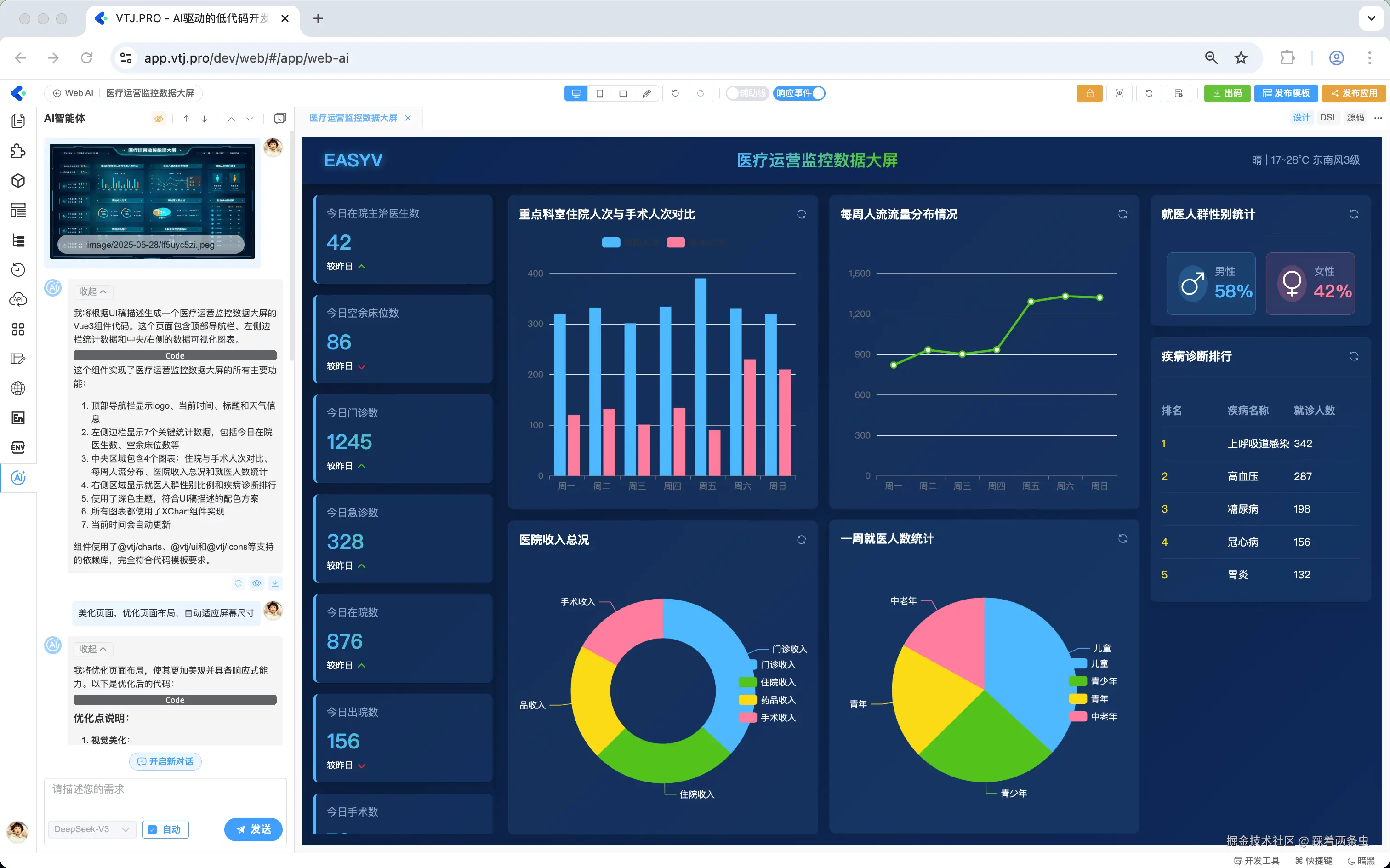
在 VTJ.PRO 2.0 中,AI 已经进化为具备自主规划和执行能力的智能体(Agent)——你只需要用自然语言描述需求,AI 就能自动完成从项目搭建到代码生成的全过程。

🎯 两步搞定,全程无需手写代码

第一步:一句话描述需求

在 AI 对话框中输入你的业务需求,例如:

“创建一个库存管理系统,包括商品列表、入库单、出库单三个页面,商品列表支持分页和搜索,入库/出库单需要表单提交。使用 Vue3 + Element Plus,路由按功能模块拆分。”

第二步:等待 AI 生成

AI 智能体会自动完成以下工作:

  • 初始化项目结构
  • 生成页面组件与路由配置
  • 配置 API 服务层
  • 添加国际化支持
  • 生成模拟数据
  • 执行三级检验并自动优化

整个过程通常在 数分钟内 完成,生成的代码结构清晰、注释完整,与人工编写无异。

3月14日 (1).gif

💡 温馨提示:VTJ.PRO 生成的代码是纯净、标准的 Vue 3 代码,你可以随时导出、修改、二次开发,永远不会被平台锁定。


写在最后

对于 Vue 开发者来说,VTJ.PRO 的出现填补了一个重要空白——它让我们看到了低代码与专业开发结合的可能性。

VTJ.PRO 不是要取代前端开发者,而是要把你从重复劳动中解放出来,让你聚焦在真正创造价值的地方——架构设计、业务创新、技术决策。

这才是下一代开发工具的应有之义。

🔥 最新荣誉:Gitee 2025 年度开源项目大前端赛道 Top3 + 9.9K Stars


项目地址

立即开启你的 AI 驱动开发之旅。