使用 ES|QL 变量控件将仪表板转变为调查工具

28 阅读5分钟

作者:来自 Elastic Miguel Sánchez

学习如何在 Kibana 中使用 ES|QL 变量,将仪表板转变为调查工具,通过应用值控件和结构控件来发现问题。

静态仪表板在大多数情况下是有用的,但一旦发生事故,默认视图往往会隐藏你需要的关键信号。在 Kibana 仪表板中使用 ES|QL 变量控件,可以在无需修改任何查询的情况下,从一个看似健康的整体视图快速定位到清晰的根因。

在本文中,我们将展示这些 ES|QL 变量控件如何将仪表板转变为交互式调查工具,以及如何设置它们来揭示被平均值掩盖的问题。通过在控件中选择一个值,所有使用该变量的面板都会随之动态调整。

仪表板

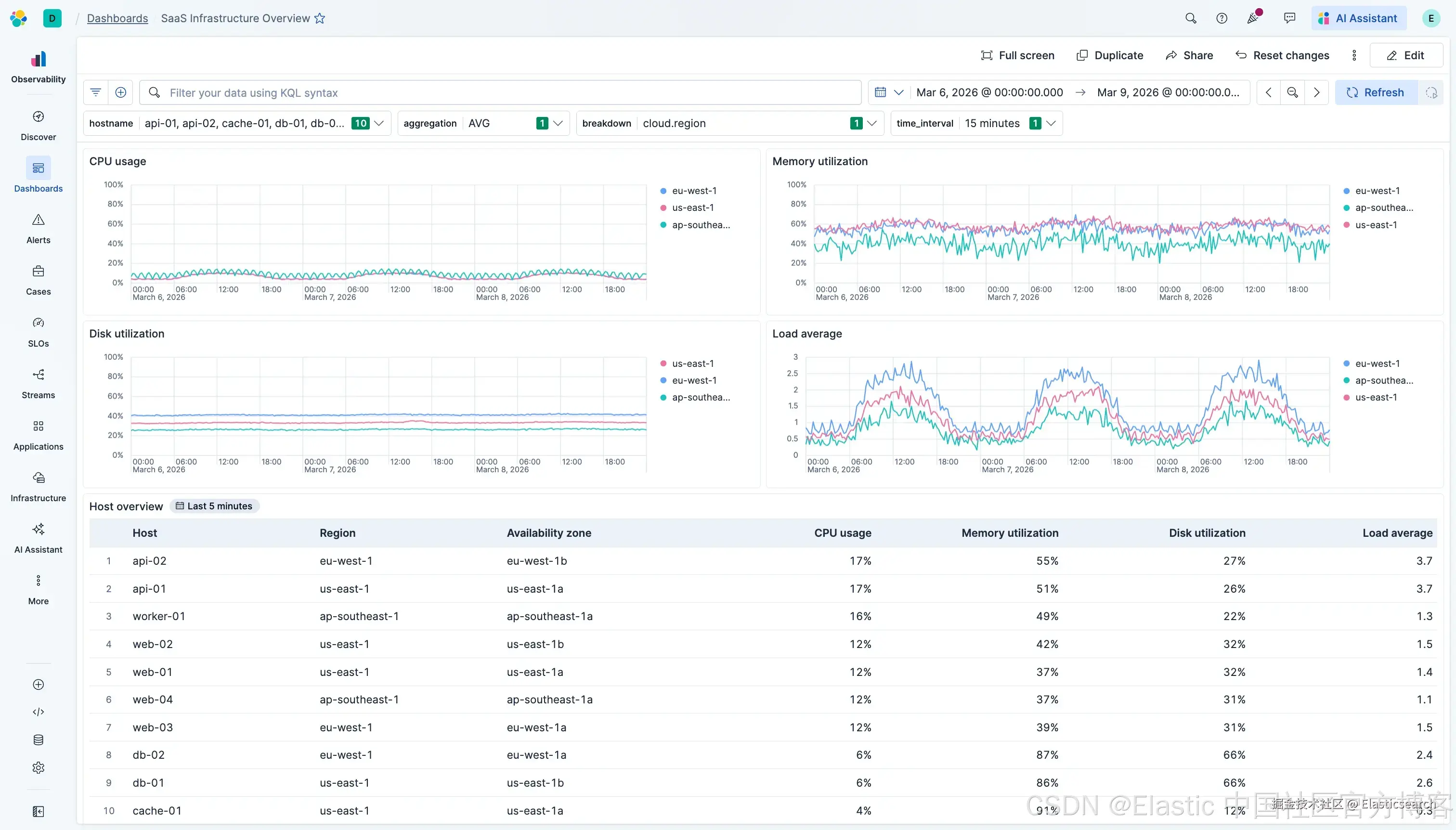
这是一个自定义的 “基础设施总览/Infrastructure Overview” 仪表板,用于监控分布在 3 个 AWS 区域的 10 台主机,基于 OpenTelemetry 主机指标构建。仪表板包含四个折线图(CPU、内存、磁盘、负载平均值)以及顶部的 ES|QL 变量控件。

在默认仪表板设置下(AVG 聚合、按 region 切分、15 分钟时间桶、选择所有主机),一切看起来都很健康。三个区域都呈现平滑的昼夜周期。

但这个视图中隐藏着一个问题。

固定查询的问题

固定图表查询将一些在调查过程中需要变化的决策硬编码了:

  • 聚合函数(AVG、MAX、MIN、MEDIAN)

  • 用于切分数据的维度(host、region、availability zone)

  • 包含或排除哪些主机

  • 时间桶间隔(1m、5m、15m、1h)

当这些被固定后,每次调整都意味着需要在多个面板中修改查询。

ES|QL 变量控件

ES|QL 变量控件可以在运行时将用户选择的值注入查询中。主要有两种类型:

  • 值控件(?variable):替换查询中的值,例如时间间隔或主机名列表

  • 结构控件(??variable):替换函数名或字段名,例如聚合函数或用于切分数据的维度

通过这种方式,可以用一套查询模式复用在所有面板中。

查询

原始的静态 CPU 查询如下:

`

1.  TS metrics-hostmetricsreceiver.otel-default
2.  | WHERE system.cpu.utilization IS NOT NULL
3.    AND attributes.state != "idle"
4.  | STATS AVG(system.cpu.utilization)
5.    BY BUCKET(@timestamp, 1 minute), resource.attributes.host.name

`AI写代码

为了让该查询适配变量控件,需要将每个硬编码部分替换为变量。聚合函数、时间桶以及分组维度都可以直接替换。主机名过滤则需要额外一步,因为我们希望控件支持一次选择多个主机,而按单个值过滤一次只能匹配一个主机。MV_CONTAINS 用于检查某个值是否存在于多值列表中,因此 MV_CONTAINS(?hostname, resource.attributes.host.name) 会在字段包含控件中任意选定值时返回 true。

完成这些替换后,查询变为:

`

1.  TS metrics-hostmetricsreceiver.otel-default
2.  | WHERE system.cpu.utilization IS NOT NULL
3.    AND attributes.state != "idle"
4.    AND MV_CONTAINS(?hostname, resource.attributes.host.name)
5.  | STATS ??aggregation(system.cpu.utilization)
6.    BY BUCKET(@timestamp, ?interval), ??breakdown

`AI写代码

同样的模式适用于所有四个面板(CPU、内存、磁盘、负载)。更改任意控件都会同时更新所有面板。

控件

  • 主机名(?hostname):根据控件中选择的主机进行过滤。配置为 “Values from a query”,并启用多选。它会运行一个 ES|QL 查询来返回可用的主机名,而图表查询中的 MV_CONTAINS 使得可以同时选择多个主机。

  • 聚合(??aggregation):用于替换聚合函数。配置为静态值控件,包含 AVGMAXMINMEDIAN
  • 时间间隔(?interval):控制时间桶大小。配置为静态值控件,包含 1 minute、5 minutes、15 minutes、1 hour。
  • 分组维度(??breakdown):用于替换数据切分维度。配置为静态值控件,包含 resource.attributes.host.name、resource.attributes.cloud.region、resource.attributes.cloud.availability_zone。

调查过程

仪表板初始状态为:AVG 聚合、按 region 分组、15 分钟时间桶、选择所有主机。一切看起来都没有问题。

第一步,将聚合从 AVG 切换为 MAX,并将时间间隔调整为 1 minute。很快,在 us-east-1 区域约 3 月 7 日的位置出现了一个明显的峰值,约为 68%,而正常峰值约为 57%。平均值之所以掩盖了这个问题,是因为单个主机的间歇性峰值被该区域内五台主机的平均值稀释了。

接下来,将分组从 region 切换为 host,问题就变得清晰了。db-01 明显突出,其峰值达到 65-70%,而其正常基线约为 24%。其他所有主机都保持在预期模式下运行。

将主机名控件设置为仅 db-01,可以隔离该事件。表现为间歇性的 CPU 峰值,而非持续饱和。内存从 85% 上升到 93%,负载从 2.4 上升到 3.0,磁盘从 67% 上升到 73%。四个面板一致验证了一个持续约 4 小时的事件窗口。

为什么使用变量控件来构建查询

使用变量控件构建的仪表板,可以支持在构建时尚不存在的调查路径。如果没有这些控件,每个仪表板都只是构建时选择的一种固定视角。一旦实际问题不符合这个视角,就必须在压力下修改查询或重新构建新的仪表板。而有了控件,面板可以动态适配。

像 ?hostname 和 ?interval 这样的值控件,用于控制筛选内容以及数据粒度。像 ??aggregation 和 ??breakdown 这样的结构控件,用于控制如何聚合以及如何切分数据。多个面板共享同一查询模式,意味着一次修复或改进可以应用到所有地方,而新增一条调查路径只需在控件中增加一个值。它们共同将静态仪表板转变为一个可用于调查的操作界面。

原文:www.elastic.co/observabili…