国标视频云平台开源软件工程架构

52 阅读14分钟

Skeyevss Community Edition (go-vss)

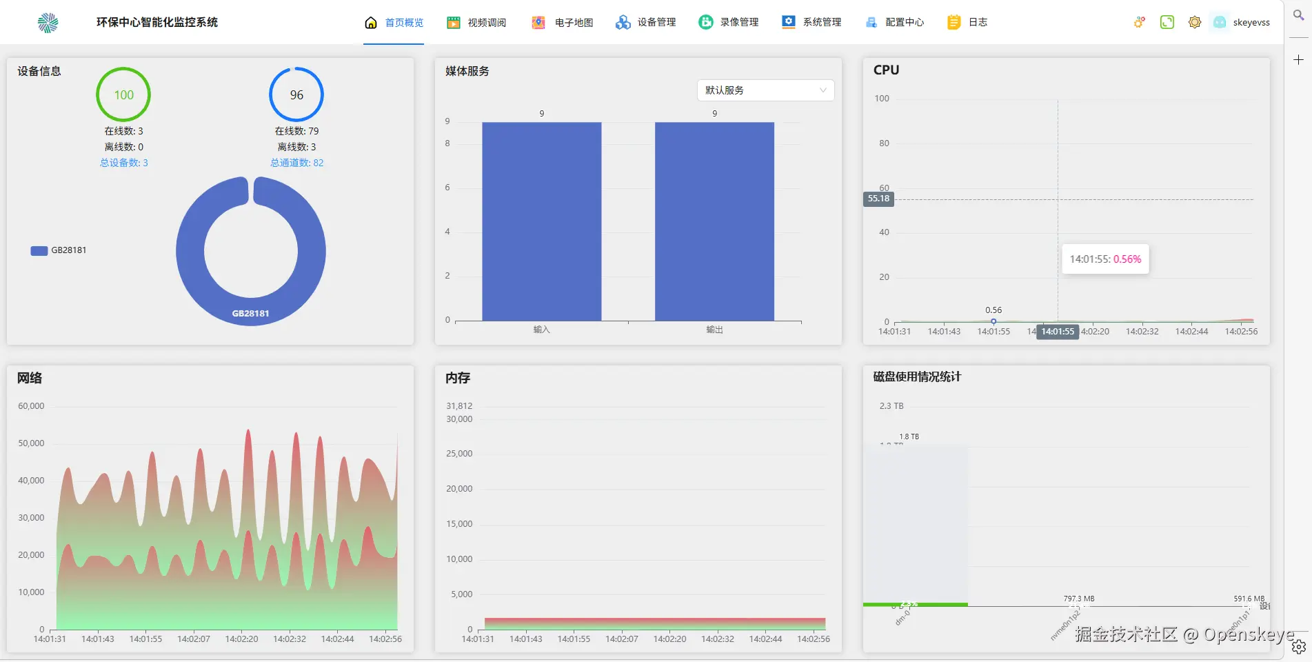
Skeyevss社区版go-vss 是一款采用 Go 语言 开发的高性能视频汇聚流媒体平台,全面支持 GB/T 28181、ONVIF、RTSP、RTMP、WebRTC 等主流协议。平台专注于解决异构设备接入、多协议并发等行业痛点,实现海康、大华、宇视等品牌监控设备的统一接入与管理

a12c1800f311c3d33a2c7bbbf86b6aca.png

一、项目概述

本项目是一套基于GB28181国标协议的视频安全监控平台,采用Go语言与go-zero微服务框架,包含国标信令(SIP)、流媒体、管理后台、定时任务、数据服务等模块。

源码地址 点击直达

核心能力

  • 国标 GB28181:设备注册、目录订阅、实时视频、回放、云台控制、语音对讲
  • 级联分发:支持平台级联(如上级平台调度),视频流可转码为 RTSP/RTMP/FLV/HLS/WebRTC 格式全网分发(GBC)
  • 多协议设备兼容:支持 GB/T 28181、RTSP、RTMP、ONVIF 等主流协议,兼容 95% 以上主流硬件设备
  • 流媒体:对接媒体服务器(SkeyesMS),接收/拉取/转发 RTP 流
  • 管理后台:设备、通道、用户、录像计划、系统配置等
  • 全流程视频管理:多分屏直播、支持云端录像与设备本地录像回放、云台控制、语音对讲
  • 智能分析:集成烟火检测、区域入侵、口罩识别等算法,输出告警快照与可视化报表
  • AI 算法融合:插件化集成:以插件形式集成第三方 AI 服务(如客流统计、违停检测),用户按需安装算法插件,避免多平台配置碎片化
  • 开放生态与集成:提供设备管理、直播控制等 API,JWT鉴权
  • 全链路工具链:配套 APP(移动端推流)、SkeyeWEBPlayer.js(无插件 H5 播放器)等免费工具,覆盖采集到播放全流程
  • 灵活部署:支持 Windows/Linux 系统、Docker 容器化部署,适配 X86/ARM 架构,覆盖本地服务器、私有云及边缘计算节点

二、技术栈与架构

类别技术
语言Go
微服务go-zero(REST API、gRPC、goctl 代码生成)
数据库MySQL / SQLite
缓存Redis
服务发现etcd
协议GB28181 SIP(TCP/UDP)、HTTP、WebSocket、SSE
媒体自研媒体服务 SkeyesMS(RTMP/RTSP/RTC 等)
部署Docker Compose、二进制 + Guard 守护进程

服务依赖关系(简图)

                    ┌─────────────┐
                    │   Web 代理   │  (静态资源 + 反向代理 API)
                    └──────┬──────┘
                           │
    ┌──────────────────────┼──────────────────────┐
    │                      │                      │
    ▼                      ▼                      ▼
┌─────────┐          ┌─────────────┐        ┌──────────┐
│ Backend │◄────────►│  DB (gRPC)  │◄───────│  Redis   │
│   API   │          │  Config/    │        │  etcd    │
└────┬────┘          │  Device/    │        └──────────┘
     │               │  Backend    │
     │               └──────┬─────┘
     │                      │
     │               ┌──────┴─────┐
     │               │    MySQL   │
     │               └────────────┘
     │
     ▼
┌──────────────────────────┐     ┌─────────────┐     ┌───────────────┐
│             VSS          │◄───►│ MediaServer │     │    Cron       │
│ (SIP/HTTP/Websocket/SSE) │     │ (SkeyesMS)  │     │ (定时/录像...) │
└──────────────────────────┘     └─────────────┘     └───────────────┘
  • Backend API:对外 REST 接口,调用 DB RPC、VSS、Redis 等。
  • VSS:国标信令(GBS/GBC SIP)、HTTP 回调、WebSocket、SSE,并请求媒体服务收流/拉流。
  • DB (dbrpc):统一数据访问层,提供 BackendService、ConfigService、DeviceService 等 gRPC。
  • Cron:定时任务、录像计划、与 DB 和媒体服务联动。
  • Guard:可选守护进程,用于在 Windows/Linux 上按顺序启动/停止上述服务(含 MySQL/Redis 等)。

三、目录结构

skeyevss/
├── .env*                      # 环境变量(.env.local.default / .env.prod 等)
├── bin/                       # 二进制依赖(如 sql2gorm、goctl)
├── core/                      # 核心代码
│   ├── app/
│   │   ├── sev/               # 主业务服务
│   │   │   ├── backend/       # 管理后台 REST API(main.go)
│   │   │   ├── cron/          # 定时任务服务
│   │   │   ├── db/            # 数据层 gRPC 服务
│   │   │   ├── vss/           # 国标 VSS(SIP + HTTP + WS + SSE)
│   │   │   └── guard/         # 守护进程(一键启停所有服务)
│   │   ├── sk/                # 官网相关
│   │   │   ├── backend/       # 官网后台 API
│   │   │   └── frontend/      # 官网前台 API
│   │   └── tools/             # 构建/激活码等工具(main.go)
│   ├── common/                # 公共逻辑(如 skeyevssSev 启动/停止)
│   ├── constants/             # 全局常量
│   ├── localization/          # 国际化
│   ├── pkg/                   # 通用包(orm、redis、pubsub、imgcaptcha 等)
│   ├── repositories/          # 数据仓库
│   │   ├── models/            # 表模型(*/*.go)
│   │   └── redis/             # Redis 封装
│   └── tps/                   # 全局类型与配置结构
├── docker/                    # 各服务 Dockerfile
├── docker-compose.yml         # 编排(mysql/redis/etcd/jaeger + 各应用)
├── etc/                       # 服务配置文件(.backend-api.yaml 等)
├── logs/                      # 运行日志
├── scripts/                   # 脚本
│   ├── dev/                   # 开发脚本(sev-api.sh、sev-db.sh、sev-rpc.sh 等)
│   ├── docker/                # 镜像构建与启动
│   └── jenkins/               # CI 构建
├── source/                    # 静态资源与文档
│   └── doc/                   # API 说明、GB28181 流程等
├── templates/                 # 代码生成模板(sql、go-zero、proto)
└── docs/                      # 项目文档(本文档所在)

四、服务说明

4.1 端口与配置(以 .env.local.default 为参考)

服务默认端口配置文件说明
MySQL11001-数据库(也可使用Sqlite)
Redis11002-缓存与队列
etcd11003(Client) / 11016(Peer)-服务发现
Web Proxy11004etc/.web-sev.yaml前端静态 + /api-backend 等反向代理
Media Server11005...(HTTP)etc/skeyesms.confSkeyesMS,RTMP/RTSP/RTC 等
VSS11008(SIP) / 11013(HTTP) / 11014(SSE) / 11018(WS)etc/.vss.yamlVideo Security System,国标信令与回调
Cron11009etc/.cron.yaml定时任务, 消息队列
DB RPC11010etc/.db-rpc.yaml数据管理 gRPC
Backend API11011etc/.backend-api.yaml管理后台 REST
Guard11012etc/.guard.yaml守护进程

4.2 各服务职责简述

  • dbrpc:对 MySQL/Redis 的封装,提供配置、设备、后台等 gRPC;需先启动 etcd、MySQL、Redis。
  • vss
    • SIP:GBS(TCP/UDP)、GBC 级联(TCP/UDP);
    • 业务:设备注册、目录、邀请收流、心跳、语音对讲、SIP 日志等;
    • HTTP:媒体服务器回调(on_pub_start/stop、on_sub_start 等);SSE/WebSocket 供前端实时数据。
  • backendapi:管理后台所有 REST 接口(设备、通道、用户、录像、配置等),依赖 etcd、Redis、dbrpc、vss。
  • cron:拉取配置与定时项、录像计划(如 VideoProjectLogic),与 DB、媒体服务配合。
  • webproxy:对外提供前端页面和 API 代理,需先有 Backend 等后端服务。
  • skeyesms:独立媒体服务进程,需单独部署/启动;VSS 通过 HTTP 调用其 open/close 流接口。
  • guard:读取 .guard.yaml 与 env,按顺序启动 MySQL/Redis/etcd、媒体、DB、VSS、Backend、Cron、Web 等,用于生产一键启停。

五、项目流程

5.1 国标设备实时流播放(GB28181)

(与 source/doc/GB28181.md 对应)

  1. 用户侧:在前端点击「播放」国标设备视频。
  2. 获取流媒体地址:后端解析出需要使用的流媒体信息。
  3. 若是回放:先按流名称请求媒体服务停止该流,再进入邀请流程。
  4. 发送 Invite
    • 调用 GBS 服务,生成 streamName 并加锁。
    • 通过媒体服务查询流信息 streamRes;若已存在且有效则直接复用退出。
    • 校验防止流被占用(结合 PubStreamExistsState)。
    • 将 Invite 请求投递到 inviteChannel
  5. 后台 goroutine 处理 inviteChannel
    • 调用媒体服务 start_rtp_pub(开始接收国标 RTP 推流)。
    • 向设备发送 Invite
    • 向设备发送 ACK
    • 向媒体服务发送 ack_rtp_pub(拉流/关联)。
    • 记录 PubStreamExistsState
  6. 媒体服务回调:如 on_pub_stop 时清除 PubStreamExistsState。
  7. 快照:可并行走快照接口。
  8. ...

整体上,VSS 负责 SIP 信令与流生命周期,媒体服务负责实际收流、转码、分发。

5.2 数据流与调用关系

  • 前端 → Web 代理Backend API(鉴权、参数校验)。
  • Backend API → DB RPC(配置、设备、用户等 CRUD)与 VSS(国标控制、流信息)。
  • VSS → 媒体服务(创建/关闭收流、拉流)与 DB RPC(设备状态等)。
  • Cron → DB RPC(配置、录像计划)与 媒体服务(录像启停)。
  • 配置与发现:各服务通过 etcd 发现 DB、VSS 等;密钥、数据库等来自 .envetc/*.yaml

六、环境配置与使用方式

6.1 环境变量

  • 复制 .env.local.default.env.env.local,按本机修改:
    • SKEYEVSS_ROOT、数据库/Redis/etcd 地址与端口、媒体服务/VSS/Backend 等端口。
    • 修改 SKEYEVSS_INTERNAL_IP 内网ip, SKEYEVSS_EXTERNAL_IP 外网ip。
    • 前端路径 SKEYEVSS_BACKEND_WEB_CODE_PATH、媒体服务代码路径 SKEYEVSS_MEDIA_SERVER_CODE_PATH(若本地开发)。
  • 生产使用 .env.prod.env.prod.d,与 docker-compose 或 Guard 使用的路径一致。

重要项示例:

  • SKEYEVSS_DATABASE_TYPE:mysql / sqlite
  • SKEYEVSS_MYSQL_* / SKEYEVSS_SQLITE_*
  • SKEYEVSS_REDIS_*SKEYEVSS_ETCD_*
  • SKEYEVSS_VSS_*SKEYEVSS_BACKEND_*SKEYEVSS_MEDIA_SERVER_*
  • SKEYEVSS_BACKEND_ADMIN_USERNAME / PASSWORD(管理后台默认账号)

6.2 本地开发启动顺序

  1. 基础依赖(若不用 Docker 则本地起):
    MySQL、Redis、etcd(及可选 Jaeger)。

  2. 加载环境变量(以下均需先执行):
    source .env 或脚本里 functions.OverloadEnvFile(*envFilePath) 等价。

  3. 启动服务(严格顺序):

    • dbrpc:
      -env .env.local -f etc/.db-rpc.yaml
    • vss:
      -env .env.local -f etc/.vss.yaml
    • backendapi:
      -env .env.local -f etc/.backend-api.yaml
    • cron:
      -env .env.local -f etc/.cron.yaml
    • webproxy(如需完整前后端):
      -env .env.local -web-static-dir <前端构建目录> -f etc/.web-sev.yaml
    • 媒体服务 SkeyesMS 需单独按自身文档启动,并保证 VSS 中配置的媒体 HTTP 地址可达,如果不指定配置将使用默认配置。 -c skeyesms.conf
  4. 开发脚本(在 scripts/dev/ 下):

    • constants.sh:项目路径、goctl、模板路径配置等。
    • sev-db.sh:按 SQL 生成 Model(repositories/models/xxx)。
    • sev-rpc.sh:生成 db 的 gRPC。
    • sev-api.sh:生成 backend 的 REST API(需修改脚本内 server_name 等)。

6.3 Docker Compose 启动

  • 使用 docker-compose 时必须先有 env 文件(如 .env.prod.d),其中 SKEYEVSS_* 与 compose 中变量一致。
  • 常用 profile:confcoreneeded-update 等,例如:
    docker-compose --profile xxxx up -d
    • core 核心服务
    • needed-update 基础服务更新
    • conf docker-composer 配置内容替换更新 会启动 mysql、redis、etcd、jaeger、webproxy、skeyesms、dbrpc、vss、backendapi、cron 等。
  • 数据卷、日志路径见 docker-compose.ymlvolumes(如 SKEYEVSS_SEV_VOLUMES_DIR)。

6.4 Guard 守护进程 启动

  • 管理员权限运行 Guard(main) 可执行文件,会按配置启动 MySQL/Redis/etcd、媒体、DB、VSS、Backend、Cron、Web Proxy 等。
  • 配置文件:etc/.guard.yaml,配合 env(如 .env.prod)。
  • 子命令:如 startstoprestarthelp(见 guard main 中 service.Control)。
  • 日志:如 journalctl -u SkeyevssSevGuard -f 或安装目录下 skeyevss-sev/logs/...

七、构建与部署

7.1 Jenkins / 脚本构建

  • scripts/jenkins/build.sh
    • -d / --docker:构建 Docker 镜像并推送到 Harbor。
    • -b / --bin-package:构建二进制安装包并上传(内部调用 go run core/app/tools/main.go ... -index 7)。
    • -a:全部。
  • Docker 镜像构建:scripts/docker/build.docker.images.sh 等。

7.2 单机/现场部署

软件包下载地址 https://frontend.openskeye.cn/releases

  • 通过官网下载对应的软件包。
  • 注意区分不同系统、架构
  • 官网提供的是不带数据库版本
  • 修改env.prod SKEYEVSS_INTERNAL_IPSKEYEVSS_EXTERNAL_IP等配置(注意端口信息是否冲突)

解压后的目录

skeyevss/
├── .env.prod                       # 环境变量
├── Skeyevss.bat                    # windows 启动脚本
├── Skeyevss.sh                     # linux 启动脚本
├── skeyevss-sev/              
│   ├── backend-web/                # 管理后台网页打包代码
│   ├── sev/                        # 主业务服务
│   |   ├── etc/                    # 服务依赖配置
│   |   ├── ms-conf/                # 媒体服务依赖配置
│   |   ├── source/                 # 服务运行产生的文件与项目静态文件
│   |   ├── SkeyevssSevBackendApi*  # 后台接口服务
│   |   ├── SkeyevssSevCron*        # 任务服务
│   |   ├── SkeyevssSevDB*          # 数据服务
│   |   ├── SkeyevssSevGuard*       # 守护进程
│   |   ├── SkeyevssSevMediaServer* # 媒体服务
│   |   ├── SkeyevssSevVss*         # 视频安全监控系统服务
│   |   ├── SkeyevssWebServer*      # web代理服务

windows: 进入目录以管理员身份运行Skeyevss.bat会自动注册服务并运行

linux: 进入目录以管理员身份运行Skeyevss.sh会自动注册服务并运行

7.3 Docker 部署

脚本下载地址 https://frontend.openskeye.cn/releases

  • 下载docker版本
  • 解压后得到 start.sh, docker-compose.yml

启动运行sh start.sh
脚本会自动拉取镜像并启动所有对应服务


八、API 使用说明

8.1 通用约定(见 source/doc/api/common.md)

  • 鉴权:请求头 Authorization: <token>
  • Content-Typeapplication/json
  • 统一响应:如 timestampnodeversiondatacodemessagetokenlogoutreset-pwdlicense 等,错误时常用 HTTP 400/401/403。

8.2 通用请求体(ReqParams)

  • 列表limitpageordersconditionskeyworduniqueIdall 等。
  • 排序orders[]columnvalue(asc/desc)。
  • 条件conditions[]columnvalue/valuesoperator(=、!=、>、<、like、IN、notin、match 等)、logicalOperator (AND/OR)。
  • 更新data[](column+value)、bulkUpdates[]ignoreUpdateColumns 等。
  • 删除conditions 指定要删除的记录。

示例:list、add、update、delete 的 JSON 示例见 source/doc/api/common.md


九、开发指南

9.1 开发前准备

  • 开发环境

    1. 后端代码使用Go语言开发,需要配置go语言开发环境 go版本 >= 1.23.10 go.dev
    2. 前端代码使用React(18.2.0) Typescript,需要配置node开发环境 nodejs.org
    3. 手机端App使用Flutter开发,dart版本 >= 3.10.7,flutter版本 >= 3.38.7 docs.flutter.cn
  • 服务依赖

    1. 流媒体服务:下载对应系统的流媒体二进制文件 go.dev
    2. redisredis.io
    3. etcdgithub.com/etcd-io/etc…
    4. mysql:默认数据库为sqlite,如果需要使用mysql记得修改env配置 www.mysql.com
  • env配置(cp .env.default .env)

    1. SKEYEVSS_INTERNAL_IP=内网ipSKEYEVSS_EXTERNAL_IP=公网ip,请不要填写127.0.0.1,如果为正确配置视频流可能不会正常播放。
    2. SKEYEVSS_MYSQL_* mysql配置如果需要
    3. SKEYEVSS_REDIS_* redis
    4. SKEYEVSS_ETCD_* etcd

以上内容准备完毕后,进入 core/app/sev/*,首先启动 core/app/sev/sevcore/app/sev/vsscore/app/sev/backendcore/app/sev/cron
启动参数 go run main.go -f 配置文件路径 -env 环境变量,如果不指定参数将使用默认值 -f etc/.xx.yaml -env .env.local,详细请参考core/app/sev/*/main.go

9.2 新增数据表与 Model

  1. templates/sql/ 下新增 表名.sql(建表语句)。
  2. scripts/dev/ 下执行 sev-db.sh(需先改脚本内 name 为表名),会生成:
    • core/repositories/models/<name>/model.go
    • variables.godata.godb.go
  3. 按需在 data.go 中补全转换逻辑,在 db.go 中补全查询封装。

9.3 新增/修改 Backend API

  1. 修改 templates/apis/backend-api.api(或对应 .api 文件)。
  2. scripts/dev 下执行 sev-api.sh(注意脚本内 server_nameuse_orm_params),会生成/覆盖 handler、logic,配置文件会放到 etc/.backend-api.yaml 等。
  3. 若使用自定义模板,脚本会替换 api-handler.tplapi-logic.tpl 等(见 sev-api.sh)。

9.4 修改 DB RPC

  1. 修改 core/app/sev/db/*.proto
  2. scripts/dev 下执行 sev-rpc.sh,会生成 gRPC 与 zrpc 代码,配置移动到 etc/.db-rpc.yaml

9.5 配置说明

  • 所有 etc/.xxx.yaml 中大量使用环境变量占位符,例如 Mode: "${SKEYEVSS_SERVER_ENV_MODE}"Port: ${SKEYEVSS_BACKEND_API_PORT}
  • 实际值来自启动时加载的 .env 文件;Docker/Guard 使用同一套 env 保证端口与路径一致。

十、协作与优缺点

  • 在团队协作开发中,需要严格遵守代码生成规则。
  • 请求尽量使用通用参数。
  • 尽量使用公共函数、package避免代码冗余。
  • 检查已存在的接口,预防重复工作。

10.1 架构清晰、职责划分明确

  • 数据层集中:所有持久化通过 DB RPC(dbrpc)统一暴露,Backend API 不直连数据库,便于做连接池、监控与权限控制。
  • 领域边界清楚:VSS 专注国标信令与流生命周期,Cron 专注定时与录像计划,Backend 专注 REST 与鉴权,媒体服务独立进程,符合单一职责。
  • 服务发现统一:etcd 做 RPC 发现,配置与密钥通过 .env + yaml 注入,同一套配置可支撑本地、Docker、Guard 多种部署。

10.2 技术栈与工程化

  • go-zero 规范:Handler → Logic → ServiceContext 分层明确,REST/ gRPC 由 goctl 生成,目录结构一致,新人容易上手。
  • 代码生成闭环scripts/dev 下 sev-db.sh / sev-rpc.sh / sev-api.sh 覆盖 Model、RPC、API 生成,配合 templates 可保持风格统一。
  • ORM 抽象core/pkg/orm 封装 GORM,统一连接、日志、事务;CachePlugin 支持内存/Redis 缓存,模型实现 orm.Model 接口,便于扩展(如 Correction、UseCache)。

10.3 数据与模型规范

  • Repository 分层:每个表对应 repositories/models/<name>/ 下 model.go、variables.go、data.go、db.go,表结构、列常量、转换、DB 操作集中,便于复用与重构。
  • 通用请求体 ReqParams:list/add/update/delete 使用统一的 conditions、orders、data、bulkUpdates 等,前端与后端约定清晰,见 source/doc/api/common.md

10.4 部署与运维

  • 多形态部署:Docker Compose 适合多机/云环境;Guard 一键启停 MySQL/Redis/etcd 及业务进程,适合单机/现场部署。
  • 可观测性:集成 pprof、Jaeger(可选),日志路径与级别可配置,便于排障。
  • 配置与环境解耦:yaml 中大量使用 ${SKEYEVSS_*},同一份 yaml 通过不同 .env 适配开发/测试/生产,减少配置漂移。

10.5 业务适配

  • 国标与媒体解耦:VSS 只做信令与流控制,收流/转码/分发交给 SkeyesMS,符合中平台与媒体分离。
  • 级联与多协议:GBC/GBS、TCP/UDP、HTTP/WS/SSE 在 VSS 内分层处理,扩展新协议或新厂商时边界清晰。

10.6 全局状态与可测试性

  • Backend ServiceContext 包级变量servicecontext.gohealthCachesettingRowauthResdictResmsRes 等为 package-level 全局变量,被多个 goroutine 读写(health、auth、dict、setting、ms、deviceStatistics)。依赖 channel,逻辑相对分散,后期有待优化。

10.7 配置复杂度与一致性

  • .env 体量大.env.local.default容易漏改或改错。
  • yaml 与 env 强绑定:yaml 中大量占位符依赖 env,若某 key 未导出或拼写错误,表现可能是空字符串或异常值。

10.8 基础框架版本兼容

  • go-zero版本较低,很多框架特性与新功能需要更新框架,开发测试成本较高

十一、常见问题

  1. 端口冲突:检查 .env 与各 etc/.xxx.yaml 中端口是否与现有服务冲突。
  2. DB 连接失败:确认 MySQL 已启动、账号密码与 SKEYEVSS_MYSQL_* 一致、库已创建。
  3. etcd 连接失败:确认 etcd 已启动,且 SKEYEVSS_ETCD_HOSTSKEYEVSS_ETCD_CLIENT_PORT 正确。
  4. VSS 无法拉流:确认媒体服务已启动,且 VSS 配置的媒体 HTTP 地址可访问;防火墙放行 SIP/RTP 端口。
  5. Guard 需管理员权限:Windows/Linux 上以管理员运行,否则可能无法启动子进程或绑定端口。

十二、联系我们