使用 WebRTC 实现局域网投屏: PC (GNOME ArchLinux) -> 平板 (Android)

88 阅读18分钟

投屏 (screen cast) 就是把屏幕内容显示到另一个设备上. 比如在 手机/平板 上查看 PC 屏幕的显示内容, 通常在 局域网 中使用.

另一个接近的概念是 "远程桌面", 也涉及到查看屏幕内容. 区别是, 投屏只涉及显示屏幕内容 (输出), 而没有 控制输入 (比如通过 鼠标/键盘 去进行操作). 所以投屏在技术上更简单一些.

WebRTC 是一套 浏览器 自带的功能 (API). 使用 WebRTC 来实现投屏比较简单, 无需安装额外的软件 (只需 浏览器 即可). 并且只要写大约 300 行 js 代码即可实现.

这里是 (希望消除 稀缺 的) 穷人小水滴, 专注于 穷人友好型 低成本技术. (本文为 89 号作品. )


相关文章:

参考资料:

目录

  • 1 WebRTC 简介
  • 2 软件的主要设计
    • 2.1 信令服务器
    • 2.2 web 页面 (浏览器网页)
  • 3 测试运行
    • 3.1 浏览器调试工具
  • 4 总结与展望
  • 附录 1 完整源代码
  • 附录 2 另一种投屏方式: GNOME RDP + 微软远程桌面 (免费软件)

1 WebRTC 简介

WebRTC (Web Real-Time Communication) 是一套通过 浏览器 收发 实时 音频/视频 等数据的技术. WebRTC 没有自己从头再弄一套新的技术, 而是充分利用了当时已经存在的技术, 通过一大堆技术 "搭积木" 的方式, 最终组装出来了一套满足需求的技术.

WebRTC 使用 (包含) 的技术 (网络通讯协议) 有:

  • SDP (Session Description Protocol) 会话描述协议.

    这个用于 信令 (signal) 交换阶段. WebRTC 是 2 端建立连接, 互相发送 音/视频. SDP 就是具体描述一下每一端的情况, 比如要发送几个视频流, 几个音频流, 几个 数据通道 (data channel), 支持的音视频编解码格式, IP 地址 等, 方便建立连接.

  • ICE (Interactive Connectivity Establishment) 交互连接建立.

    WebRTC 希望 2 端可以尽量 直接 建立连接, 数据不需要经过中间服务器的转发. 但是现实网络环境十分复杂, 特别是 IPv4 网络可能使用了很多层的 NAT, 很多设备没有公网地址, 只有内网地址, 此时 2 端直接连接就很困难. ICE 就是用来解决这个复杂问题的, 配合 STUN/TURN, ICE 将尝试 2 端建立连接的各种可能情况, 直到发现一条最佳连接通路.

  • STUN (Session Traversal Utilities for NAT) 用于 NAT 的会话穿越工具, 其中: NAT (Network Address Translation) 网络地址转换.

    如果 2 端都在 NAT 后面, 都没有公网 IP 地址, 那么 TCP 直接连接是不可能的. 但如果有一个公网地址的 STUN 服务器, 可以尝试进行 UDP "打洞". 2 端都向 STUN 服务器发送请求, STUN 服务器返回 "反射" 地址, 也就是从 STUN 服务器看到的公网 IP 地址和 UDP 端口号, 然后尝试连接.

    NAT 有多种不同的具体类型 (配置), 有些可以有些不可以, 所以 STUN "打洞" 不一定能成功.

  • TURN (Traversal Using Relays around NAT) 对 NAT 使用中继的穿越.

    如果 STUN 尝试 "打洞" 失败了, 此时还剩一种不得已的最后连接方式: 通过服务器转发数据. 这就是 TURN.

  • DTLS (Datagram Transport Layer Security) 数据报传输层安全.

    保障数据安全的加密协议. TLS 协议用于 TCP 连接的加密 (比如 HTTPS), 类似的, DTLS 用于 UDP 数据的加密.

  • SRTP (Secure Real-Time Transport Protocol) 安全实时传输协议.

    对 RTP 加密的协议.

  • RTP (Real-time Transport Protocol) 实时传输协议.

    用来传输 音频/视频 数据, 为 实时 工作状况优化, 确保低延迟.

  • RTCP (RTP Control Protocol) RTP 控制协议.

    RTP 本身只负责承载 音频/视频 数据, 相关的控制数据需要通过 RTCP 来传输. RTCP 一般和 RTP 同时使用.

  • SCTP (Stream Control Transmission Protocol) 流控制传输协议.

    上面的 SRTP/RTP/RTCP 只能用来传输 音频/视频 数据, 为了实时, 所以是 不可靠 传输的, 也就是允许丢包, 不保证数据一定送达. 因为超出时间 (实时) 限制的数据, 比如 10 秒之前的视频画面, 没有意义.

    而 SCTP 用于 WebRTC 的 可靠 数据传输, 也就是 数据通道 (data channel) 的数据.


可以看到, WebRTC 里面有这么多一大堆东西, 所以还是比较复杂的. 有点像各种手脚嘴眼胡乱拼接起来的克苏鲁丧尸. 此处不再介绍每种协议里面的具体细节, 如果感兴趣可以自行深入了解.

推荐学习资料: webrtcforthecurious.com/

2 软件的主要设计

本文希望实现局域网内的投屏功能, 更具体的说, 是 PC (操作系统 ArchLinux, 桌面环境 GNOME) -> 平板 (Android) 的投屏.

WebRTC 是浏览器内置的功能, 所以首先要写一个 web 页面, 用 js 实现大部分主要功能. 发送端 (PC, Chromium 浏览器) 是一个网页, 接收端 (Android) 也是一个网页.

WebRTC 会用到 信令 (signal) 服务器, 所以还需要写一个服务端.

2.1 信令服务器

信令数据, 也就是 SDP 具体如何发送, WebRTC 没有定义, 可以自己选择具体的方式. 比如可以使用 WebSocket.

但是为了更简单, 此处选择通过 HTTP 实现一个简单的 消息队列. 服务端使用 deno 运行环境, 代码也是 js.

消息队列的实现如下:

// 消息队列: 名称(str) -> [ 数据(str) ]
const Q = new Map();

// 读取 POST 请求发送的数据
async function body(req) {
  if (req.body) {
    return await req.text();
  }
}

// 返回 405
function r405() {
  return new Response("405", {
    status: 405,
  });
}

// POST/PUT /q
// 清空(读)/追加(写) 模拟 消息队列
async function aQ(req, method, q) {
  if ("POST" == method) {
    // 读取 (清空消息队列)
    if (Q.has(q)) {
      const v = Q.get(q);
      Q.set(q, []);

      return new Response(JSON.stringify(v));
    }
    return new Response(JSON.stringify([]));
  } else if ("PUT" == method) {
    // 写入 (追加)
    if (!Q.has(q)) {
      Q.set(q, []);
    }
    const o = Q.get(q);

    const v = await body(req);
    o.push(v);
    return new Response(o.length);
  }

  return r405();
}

PUT 请求向消息队列写入数据, 用 POST 请求从消息队列读取. 每条消息只能读取一次.

支持多个消息队列, 用名称 (URL 参数 q) 区分.

HTTP 服务端的路由如下:

// 启动 deno HTTP 服务器
Deno.serve(async (req) => {
  const { method, url } = req;
  const r = new URL(url);
  const p = r.pathname;

  // 请求日志
  console.log(method, p);

  // 路由
  if ("/q" == p) {
    return await aQ(req, method, r.searchParams.get("q"));
  } else if ("/stun" == p) {
    return await aStun(req, method);
  } else if (null != F[p]) {
    return await rFile(F[p]);
  }

  return r404();
});

为了简单, 没有使用服务端框架, 只使用了 deno 内置的 API.

2.2 web 页面 (浏览器网页)

这个页面没有使用前端框架 (比如 vue), 只使用了原始的 HTML + js.

HTML 部分很简单:

  <body>
    <div class="v-box">
      <video id="v1" controls autoplay></video>
    </div>

    <div class="b-box">
      <button type="button" id="b1">连接</button>
    </div>

    <script src="./1.js"></script>
  </body>

一个 <video> 标签, 一个 连接 按钮, 以及使用 <script> 引入主要代码 (js).

这个 <video> 标签用来显示 WebRTC 传输过来的视频, 也就是投屏的内容. autoplay 启用自动播放. controls 启用浏览器自带的视频播放控件, 这样就可以使用 全屏 功能.

嗯, 一切为了简单.


接下来是主要代码 (js), 在这里实现 WebRTC 投屏功能.

首先对服务端 (信令服务器) 的 消息队列 功能进行封装, 方便使用:

  // 浏览器页面 URL /?send=1
  // 判断是否 发送端
  function getSend() {
    const q = new URLSearchParams(location.search);
    console.log("q", q);

    return 1 == q.get("send");
  }

  // 消息队列 (封装)
  function makeQ(isSend) {
    // 消息队列名称
    const [local, remote] = isSend ? ["send", "recv"] : ["recv", "send"];

    // 追加 (写入)
    async function aQ1(q, body) {
      const r = await fetch("/q?q=" + q, {
        method: "PUT",
        body,
      });
      return await r.text();
    }

    // 清空 (读取)
    async function aQ2(q) {
      const r = await fetch("/q?q=" + q, {
        method: "POST",
      });
      const o = await r.text();
      return JSON.parse(o);
    }

    // 写入一条数据
    async function add(data) {
      // DEBUG
      console.log("q.add", data);

      await aQ1(local, JSON.stringify(data));
    }

    // 读取所有数据, 并清空
    async function clear() {
      const r = await aQ2(remote);
      const o = r.map(JSON.parse);

      // DEBUG
      for (const i of o) {
        console.log("q.remote", i);
      }

      return o;
    }

    // 清空 自己队列的所有数据 (页面初始化)
    async function self() {
      await aQ2(local);
    }

    return {
      add,
      clear,
      self,
    };
  }

代码根据 发送端 / 接收端 分别进行不同的处理. 一共使用 2 个消息队列, 发送端 发出的消息放入 send 队列, 接收端 发出的消息放入 recv 队列.

读取的时候, 读取对方的消息队列. 也就是实现了 2 端互相发送消息的功能.


然后是 发送端 的特殊处理:

  // 捕获屏幕画面
  async function getScreenVideo() {
    console.log("getScreenVideo()");

    const s = await navigator.mediaDevices.getDisplayMedia({
      video: {
        cursor: "always",
        //frameRate: 60,
        frameRate: 100,
      },
      audio: true,
    });
    console.log("s", s);

    return s;
  }

通过调用浏览器的 navigator.mediaDevices.getDisplayMedia API 来请求捕获屏幕内容.

其中 cursor: "always" 表示捕获的视频流里面显示 鼠标指针.

frameRate: 100 用来指定请求捕获的帧率, 如果不指定, 默认帧率是 30fps. 这边的显示器是 100Hz 刷新率, 因为希望投屏高帧率, 所以此处指定为 100.


接下来对 WebRTC 进行初始化:

  async function initRTC(q) {
    const urls = "stun:" + await aStun();
    console.log("initRTC", urls);

    const pc = new RTCPeerConnection({
      iceCandidatePoolSize: 16,
      iceServers: [{
        urls,
      }],
    });

    // 必需处理
    pc.onicecandidate = async (event) => {
      console.log("pc.onicecandidate", event);

      const m = ["candidate", event.candidate];
      await q.add(m);
    };

    pc.onicegatheringstatechange = async (event) => {
      console.log("pc.onicegatheringstatechange", event);

      // 省略
    };

    // 省略

    return pc;
  }

首先创建 RTCPeerConnection, 这是一个很重要的 WebRTC API, 后续的很多操作都要用到这个. 创建时可以指定使用的 STUN 服务器的地址 (对于 局域网 也可以不使用).

然后, 当收到 icecandidate 事件时, 通过 信令服务器 (消息队列) 把 candidate 数据发送给对方.

注意, 这一步 非常重要 ! 如果缺少这个, WebRTC 的 2 端可能一直连接不上 (超时失败). (当时调试了这个 BUG 很久)


初始化大约就这些, 然后是点击 连接 按钮后才执行的代码:

  const v1 = document.getElementById("v1");
  const b1 = document.getElementById("b1");

  const isSend = getSend();
  const q = makeQ(isSend);
  const pc = await initRTC(q);

  async function connect() {
    console.log("connect()");

    // 禁用 按钮
    b1.disabled = true;

    if (isSend) {
      await startSend();
    } else {
      await startRecv();
    }
  }

  // 清空 可能遗留的数据
  await q.self();

  // 启动按钮
  b1.addEventListener("click", connect);

点击按钮之后, 根据 发送端 / 接收端 分别进行不同的处理.


发送端 代码如下:

  async function startSend() {
    console.log("startSend()");

    const s = await getScreenVideo();
    // 本地回显
    v1.srcObject = s;

    // 发送视频
    s.getTracks().forEach((i) => {
      debugTrack(i);

      pc.addTrack(i, s);
    });

    // 省略

    // offer
    const offer = await pc.createOffer();
    await q.add(["offer", offer]);

    await pc.setLocalDescription(offer);

    //setupTimer();
    await pullRemote(pc, q);
  }

首先请求捕获屏幕的视频流, 成功之后, 在自己的 <video> 标签上回显 (方便调试).

然后调用 pc.addTrack 通过 WebRTC 发送视频流.

设置好之后, 调用 pc.createOffer 创建 发送端 的 SDP, 并通过 信令服务器 发送给对方.

然后调用 pc.setLocalDescription 完成初始化. 然后进入 "主事件循环", 等待并处理对方 (通过 信令服务器) 发来的消息.


接收端 代码如下:

  async function startRecv() {
    console.log("startRecv()");

    // 接收视频
    pc.ontrack = (event) => {
      console.log("pc.ontrack", event, event.streams);

      v1.srcObject = event.streams[0];
    };

    debugCodec();
    //setupTimer();
    await pullRemote(pc, q);
  }

接收端 的处理更简单, 当收到 track 事件时, 表示对方通过 WebRTC 发来了视频流, 就在自己的 <video> 标签上显示出来.


然后就是 "主事件循环", 接收对方 (通过 信令服务器) 发来的消息, 并进行处理:

  // async
  function sleep(ms) {
    return new Promise((resolve) => {
      setTimeout(resolve, ms);
    });
  }

  // 响应对方发出的消息
  async function pullRemote(pc, q) {
    console.log("pullRemote()");

    while (true) {
      const r = await q.clear();
      for (const [t, i] of r) {
        if ("candidate" == t) {
          await pc.addIceCandidate(i);
        } else if ("offer" == t) {
          // 发送方 发来 SDP
          await pc.setRemoteDescription(i);

          const answer = await pc.createAnswer();
          await q.add(["answer", answer]);

          await pc.setLocalDescription(answer);
        } else if ("answer" == t) {
          // 接收方 发来 SDP
          await pc.setRemoteDescription(i);
        }
      }

      await sleep(1000);
    }
  }

为了简单, 整体上使用 HTTP 轮询 (poll) 来实现.

一共有 3 种消息:

  • (1) 收到 candidate 时, 调用 pc.addIceCandidate. 这个其实是告诉 ICE 对方可能的地址, 用于建立连接.

  • (2) 收到 offer 时, 调用 pc.setRemoteDescription 设置 发送端 的 SDP, 然后调用 pc.createAnswer 创建自己的 SDP, 并发送给对方. 最后调用 pc.setLocalDescription 完成初始化. 这段代码只有 接收端 才可能执行.

  • (3) 收到 answer 时, 调用 pc.setRemoteDescription. 这段代码只有 发送端 才可能执行.


最后, 还有一段设置 发送端 视频 码率 的代码:

    pc.onicegatheringstatechange = async (event) => {
      console.log("pc.onicegatheringstatechange", event);

      if ("complete" == pc.iceGatheringState) {
        for (const s of pc.getSenders()) {
          if (s.track && ("video" == s.track.kind)) {
            // DEBUG
            const p = s.getParameters();

            console.log("video sender", s, JSON.parse(JSON.stringify(p)));

            // set video encode param
            for (const i of p.encodings) {
              // 50Mbps
              i.maxBitrate = 50_000_000;
              // 100fps
              i.maxFramerate = 100;
              // high
              i.priority = "high";
              i.networkPriority = "high";
            }
            // TODO
            console.log("video p (0)", p);

            await s.setParameters(p);

            // TODO
            console.log("video p (1)", s.getParameters());
          }
        }
      }
    };

此处通过 getParameterssetParameters 成对的 API 来修改视频编码器的参数.

通过其中 encodings.maxBitrate 设置最大码率为 50Mbps. 注: 这边的局域网是 1Gbps (1000Mbps) 带宽, 所以设置这个码率绰绰有余.

其中 encodings.maxFramerate 设置最大帧率为 100fps. 且通过 priority 设置优先级为高.

至少能够确认这里的代码是 部分 生效的: 添加这段代码前, Chromium 浏览器发送的视频最大码率为 2.5Mbps, 添加这段代码后, 增加到 5Mbps.

3 测试运行

好了, 代码写好了, 下面可以尝试运行啦 !~~

首先, 安装所需软件包 (操作系统 ArchLinux):

sudo pacman -S chromium deno coturn

各主要软件的版本如下:

> uname -a
Linux S2L 6.19.8-zen1-1-zen #1 ZEN SMP PREEMPT_DYNAMIC Sat, 14 Mar 2026 01:07:31 +0000 x86_64 GNU/Linux
> gnome-shell --version
GNOME Shell 49.5
> chromium --version
Chromium 146.0.7680.153 Arch Linux
> turnserver --version
4.9.0
> deno --version
deno 2.7.7 (stable, release, x86_64-unknown-linux-gnu)
v8 14.6.202.9-rusty
typescript 5.9.2

启动 STUN 服务器:

turnserver -S -L 192.168.3.222 --log-file stdout

启动 信令服务器:

> env STUN=192.168.3.222 deno run --allow-net --allow-read --allow-env server.js
Listening on http://0.0.0.0:8000/ (http://localhost:8000/)

其中 192.168.3.222 是 PC (发送端) 的局域网 IP 地址.


然后在 PC 浏览器打开页面: http://localhost:8000/?send=1

3-t-1.png

点击 连接 按钮, 会弹出选择界面, 选择整个屏幕. 然后屏幕内容就会显示出来:

3-t-2.png


然后在平板 (Android) 浏览器打开页面: http://192.168.3.222:8000

3-t-3.png

点击 连接 按钮:

3-t-4.png

点击右下角的 "全屏" 按钮:

3-t-5.png

成功 ! 撒花 ~~ 这个就是用 WebRTC 实现的局域网投屏.

3.1 浏览器调试工具

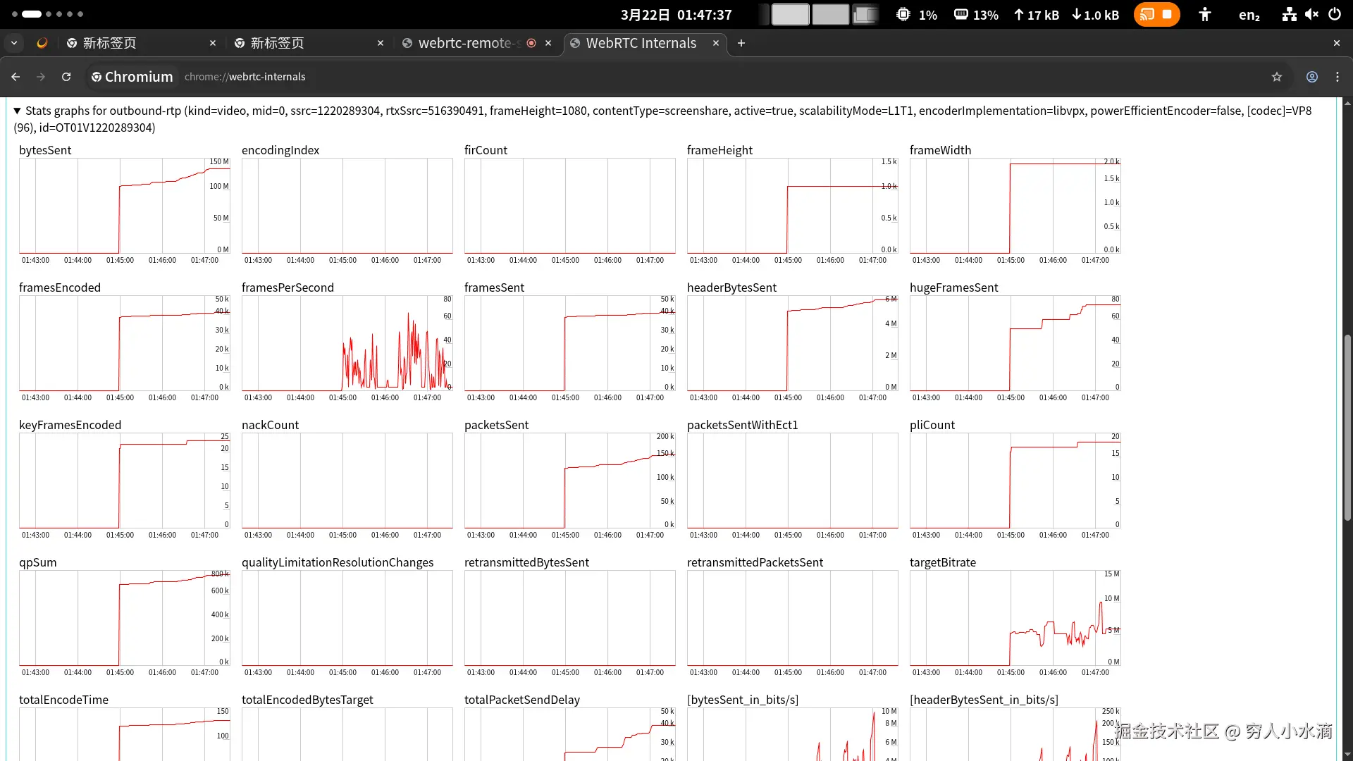
在浏览器打开: chrome://webrtc-internals/

31-t-1.png

这里就能看到很多 WebRTC 的工作参数.


通过这个调试工具, 可以发现目前这个投屏实现的问题 (BUG):

虽然上面代码中, 设置了最大码率 50Mbps, 最大帧率 100fps. 但是 WebRTC 实际的发送码率, 只有大约 5Mbps, 发送帧率只有大约 50fps.

也就是说, 无法实现 高码率, 高帧率.

主观使用体验: 延迟高 (卡), 画质差 (糊).

所以, 本文通过 WebRTC + 浏览器 实现的局域网投屏, 虽然实现简单, 也能用, 但并不好用, 只是属于勉强凑合能用的级别.

4 总结与展望

本文通过 WebRTC 和浏览器实现了简单的局域网投屏, 包括一个 HTML 页面, 和一个信令服务器 (deno). 一共只有大约 300 行 js 代码.

虽然这样实现的投屏, 简单, 也凑合能用, 但是画质差, 延迟高, 卡, 体验很不好. 属于一次 失败 的尝试.

虽然窝无法实现 高帧率, 高码率, 低延迟, 但是这并不能说明 WebRTC 和浏览器就做不到, 也可能是窝的问题. 窝并没有彻底弄清楚, 这到底是为什么 ? 如果有知道的网友, 还请多多指教 !

于是窝放弃了这个技术方案, 去尝试别的投屏技术了.

附录 1 完整源代码

文件 webrtc-remote-screen/server.js:

// server.js
// webrtc-remote-screen deno HTTP 服务端
//
// env STUN=192.168.3.222 deno run --allow-net --allow-read --allow-env server.js

// 消息队列: 名称(str) -> [ 数据(str) ]
const Q = new Map();

// 静态文件列表
const F = {
  // URL (path): [本地文件路径, MIME 类型]
  "/": ["./test.html", "text/html; charset=utf-8"],
  "/test.html": ["./test.html", "text/html; charset=utf-8"],

  "/1.js": ["./1.js", "text/javascript; charset=utf-8"],
};

// 读取 POST 请求发送的数据
async function body(req) {
  if (req.body) {
    return await req.text();
  }
}

// 返回 404
function r404() {
  return new Response("404", {
    status: 404,
  });
}

// 返回 405
function r405() {
  return new Response("405", {
    status: 405,
  });
}

// 返回静态文件
async function rFile([path, mime]) {
  const f = await Deno.open(path, { read: true });

  return new Response(f.readable, {
    headers: {
      "content-type": mime,
    },
  });
}

// POST/PUT /q
// 清空(读)/追加(写) 模拟 消息队列
async function aQ(req, method, q) {
  if ("POST" == method) {
    // 读取 (清空消息队列)
    if (Q.has(q)) {
      const v = Q.get(q);
      Q.set(q, []);

      return new Response(JSON.stringify(v));
    }
    return new Response(JSON.stringify([]));
  } else if ("PUT" == method) {
    // 写入 (追加)
    if (!Q.has(q)) {
      Q.set(q, []);
    }
    const o = Q.get(q);

    const v = await body(req);
    o.push(v);
    return new Response(o.length);
  }

  return r405();
}

// GET /stun
// 读取环境变量 STUN 的值
async function aStun(req, method) {
  if ("GET" == method) {
    const v = Deno.env.get("STUN");
    return new Response(v);
  }

  return r405();
}

// 启动 deno HTTP 服务器
Deno.serve(async (req) => {
  const { method, url } = req;
  const r = new URL(url);
  const p = r.pathname;

  // 请求日志
  console.log(method, p);

  // 路由
  if ("/q" == p) {
    return await aQ(req, method, r.searchParams.get("q"));
  } else if ("/stun" == p) {
    return await aStun(req, method);
  } else if (null != F[p]) {
    return await rFile(F[p]);
  }

  return r404();
});

文件 webrtc-remote-screen/test.html:

<!DOCTYPE html>
<html lang="zh">
  <head>
    <meta charset="utf-8" />
    <title>webrtc-remote-screen</title>
    <style type="text/css">
      body {
        background-color: #ddd;
      }

      .v-box, .b-box {
        margin: 32px;
      }

      .v-box {
        width: 1280px;
        height: 720px;

        border: solid 8px lightgreen;
        border-radius: 8px;

        background-color: black;

        position: relative;
        top: 0;
        left: 0;
      }

      .v-box video {
        width: 100%;
        height: 100%;
      }

      .v-box #t1 {
        position: absolute;
        left: 20px;
        bottom: 20px;

        padding: 4px;
        border-radius: 4px;
        background-color: rgba(0, 0, 0, 0.6);
        color: white;
      }

      .b-box button {
        padding: 8px 64px;
        font-size: 32px;
      }
    </style>
  </head>
  <body>
    <div class="v-box">
      <video id="v1" controls autoplay></video>

      <!--
      <div id="t1"></div>
      -->
    </div>

    <div class="b-box">
      <button type="button" id="b1">连接</button>
    </div>

    <script src="./1.js"></script>
  </body>
</html>

文件 webrtc-remote-screen/1.js:

// webrtc-remote-screen
// 初始化代码 (封装)
async function init() {
  // 浏览器页面 URL /?send=1
  // 判断是否 发送端
  function getSend() {
    const q = new URLSearchParams(location.search);
    console.log("q", q);

    return 1 == q.get("send");
  }

  // async
  function sleep(ms) {
    return new Promise((resolve) => {
      setTimeout(resolve, ms);
    });
  }

  // 服务端 API 封装
  // 获取 STUN 服务器地址
  async function aStun() {
    const r = await fetch("/stun");
    return await r.text();
  }

  // 消息队列 (封装)
  function makeQ(isSend) {
    // 消息队列名称
    const [local, remote] = isSend ? ["send", "recv"] : ["recv", "send"];

    // 追加 (写入)
    async function aQ1(q, body) {
      const r = await fetch("/q?q=" + q, {
        method: "PUT",
        body,
      });
      return await r.text();
    }

    // 清空 (读取)
    async function aQ2(q) {
      const r = await fetch("/q?q=" + q, {
        method: "POST",
      });
      const o = await r.text();
      return JSON.parse(o);
    }

    // 写入一条数据
    async function add(data) {
      // DEBUG
      console.log("q.add", data);

      await aQ1(local, JSON.stringify(data));
    }

    // 读取所有数据, 并清空
    async function clear() {
      const r = await aQ2(remote);
      const o = r.map(JSON.parse);

      // DEBUG
      for (const i of o) {
        console.log("q.remote", i);
      }

      return o;
    }

    // 清空 自己队列的所有数据 (页面初始化)
    async function self() {
      await aQ2(local);
    }

    return {
      add,
      clear,
      self,
    };
  }

  // 捕获屏幕画面
  async function getScreenVideo() {
    console.log("getScreenVideo()");

    const s = await navigator.mediaDevices.getDisplayMedia({
      video: {
        cursor: "always",
        //frameRate: 60,
        frameRate: 100,
      },
      audio: true,
    });
    console.log("s", s);

    return s;
  }

  function debugSDP(sdp, tag) {
    for (const i of sdp.split("\n")) {
      if (i.startsWith("a=candidate:")) {
        console.log(tag, i);
      }
    }
  }

  function debugTrack(track) {
    console.log("track", track);

    const s = track.getSettings();
    console.log("Settings", s);

    const c = track.getCapabilities();
    console.log("Capabilities", c);

    const o = track.getConstraints();
    console.log("Constraints", o);
  }

  function debugCodec() {
    const v = RTCRtpSender.getCapabilities("video");
    console.log("RTCRtpSender.getCapabilities video", v);

    const a = RTCRtpSender.getCapabilities("audio");
    console.log("RTCRtpSender.getCapabilities audio", a);

    return [v, a];
  }

  // WebRTC
  async function initRTC(q) {
    const urls = "stun:" + await aStun();
    console.log("initRTC", urls);

    const pc = new RTCPeerConnection({
      iceCandidatePoolSize: 16,
      iceServers: [{
        urls,
      }],
    });

    // 必需处理
    pc.onicecandidate = async (event) => {
      console.log("pc.onicecandidate", event);

      const m = ["candidate", event.candidate];
      await q.add(m);
    };

    pc.onicegatheringstatechange = async (event) => {
      console.log("pc.onicegatheringstatechange", event);

      if ("complete" == pc.iceGatheringState) {
        for (const s of pc.getSenders()) {
          if (s.track && ("video" == s.track.kind)) {
            // DEBUG
            const p = s.getParameters();

            console.log("video sender", s, JSON.parse(JSON.stringify(p)));

            // set video encode param
            for (const i of p.encodings) {
              // 50Mbps
              i.maxBitrate = 50_000_000;
              // 100fps
              i.maxFramerate = 100;
              // high
              i.priority = "high";
              i.networkPriority = "high";
            }
            // TODO
            console.log("video p (0)", p);

            await s.setParameters(p);

            // TODO
            console.log("video p (1)", s.getParameters());
          }
        }
      }
    };

    // DEBUG
    pc.onnegotiationneeded = (event) => {
      console.log("pc.onnegotiationneeded", event);
    };
    pc.oniceconnectionstatechange = (event) => {
      console.log("pc.oniceconnectionstatechange", event);
    };
    pc.onsignalingstatechange = (event) => {
      console.log("pc.onsignalingstatechange", event);
    };
    pc.ontrack = (event) => {
      console.log("pc.ontrack", event);
    };
    pc.onremovetrack = (event) => {
      console.log("pc.onremovetrack", event);
    };
    pc.ondatachannel = (event) => {
      console.log("pc.ondatachannel", event);
    };

    return pc;
  }

  // 响应对方发出的消息
  async function pullRemote(pc, q) {
    console.log("pullRemote()");

    while (true) {
      const r = await q.clear();
      for (const [t, i] of r) {
        if ("candidate" == t) {
          await pc.addIceCandidate(i);
        } else if ("offer" == t) {
          // 发送方 发来 SDP
          await pc.setRemoteDescription(i);

          const answer = await pc.createAnswer();
          await q.add(["answer", answer]);

          await pc.setLocalDescription(answer);
        } else if ("answer" == t) {
          // 接收方 发来 SDP
          await pc.setRemoteDescription(i);
        }
      }

      await sleep(1000);
    }
  }

  // 开始执行
  const v1 = document.getElementById("v1");
  const b1 = document.getElementById("b1");

  const isSend = getSend();
  const q = makeQ(isSend);
  const pc = await initRTC(q);

  // 发送方
  async function startSend() {
    console.log("startSend()");

    const s = await getScreenVideo();
    // 本地回显
    v1.srcObject = s;

    // 发送视频
    s.getTracks().forEach((i) => {
      debugTrack(i);

      pc.addTrack(i, s);
    });

    // TODO set codec
    const [cv, ca] = debugCodec();

    for (const t of pc.getTransceivers()) {
      console.log("Transceiver", t);

      if ("video" == t.sender.track.kind) {
        // TODO
        // const c = cv.codecs.filter((x) => "video/H264" == x.mimeType);

        // t.setCodecPreferences(c);
      } else if ("audio" == t.sender.track.kind) {
        // TODO
      }
    }

    // offer
    const offer = await pc.createOffer();
    await q.add(["offer", offer]);

    await pc.setLocalDescription(offer);

    //setupTimer();
    await pullRemote(pc, q);
  }

  async function startRecv() {
    console.log("startRecv()");

    // 接收视频
    pc.ontrack = (event) => {
      console.log("pc.ontrack", event, event.streams);

      v1.srcObject = event.streams[0];
    };

    debugCodec();
    //setupTimer();
    await pullRemote(pc, q);
  }

  async function connect() {
    console.log("connect()");

    // 禁用 按钮
    b1.disabled = true;

    if (isSend) {
      await startSend();
    } else {
      await startRecv();
    }
  }

  //
  function setupTimer() {
    console.log("setupTimer()");

    const t = document.getElementById("t1");

    function draw() {
      const d = new Date();
      t.textContent = d.toISOString();

      window.requestAnimationFrame(draw);
    }

    draw();
  }

  // 清空 可能遗留的数据
  await q.self();

  // 启动按钮
  b1.addEventListener("click", connect);

  console.log("init done, isSend = ", isSend);
}

init();

附录 2 另一种投屏方式: GNOME RDP + 微软远程桌面 (免费软件)

这是另一种投屏的实现方案, 也是一次 失败 的尝试. 先上结论, 这么做的问题有:

  • (1) GNOME 远程桌面 目前只支持 RDP 协议. (以前同时支持 VNC 协议, 但是在新版本中砍掉了. )

  • (2) 在 Android 上基本没有好用的 RDP 客户端. (支持 VNC 协议的软件有很多, 但是因为上一个问题, 用不了. )

    唯一能用的可能就是 微软远程桌面 (免费软件), 但是用来连接 GNOME 的话, BUG 还是挺多的.

  • (3) 没有 鼠标指针 ! 在窝的使用场景下, 无线鼠标是直接插在 PC 上的, 就在旁边使用. 但是投屏看不到鼠标指针, 那么几乎就无法操作了.

由于有这么一大堆连环坑, 最后窝还是放弃了这个技术方案.


在 GNOME 设置中找到 系统/远程桌面:

a2-g-1.png

启用 桌面共享:

a2-g-2.png


然后在 Android 平板上, 下载安装 微软远程桌面, 可以从这里下载: download.cnet.com/microsoft-r…

a2-m-1.png

对, 这个 app 现在改名了.

a2-m-2.png

连接 GNOME:

a2-m-3.png

能出画面, 但是没有鼠标指针, BUG 多, 用起来很难受.


本文使用 CC-BY-SA 4.0 许可发布.