【亲测好用】BI可视化平台能力演示

56 阅读7分钟

导言:

您是否也这样过:

(1)公司里不同部门的数据就像散落的拼图碎片,销售数据在CRM系统里,财务数据在ERP系统里,市场数据又在另外的数据库中。

(2)要制作一份综合报表,需要反复沟通IT部门,提取数据、拼接、核对,过程繁琐且耗时长。

AllData数据中台集成开源项目BI可视化平台(Datart),彻底改变了这种情况。给不懂技术的业务人员提供了一扇直接窥探数据世界的窗口。

26 BI可视化平台.png

BI可视化平台(Datart)是一款集数据整合、分析与可视化呈现于一体的智能工具,依托AllData数据中台强大的数据能力,为企业提供一站式数据洞察解决方案。

🔹项目地址:github.com/running-ele…

🔹文档地址:running-elephant.github.io

一、【BI可视化平台】功能架构

1、多源数据统一接入与清洗: 平台支持直接连接企业的MySQL、Oracle、SQL Server等多种数据库,通过API接入业务系统数据,并可上传本地Excel、CSV文件。

✅ 通过内置的清洗与建模能力,它能将这些分散、异构的数据整合成统一、可用的分析资源,为后续可视化分析提供高质量的数据基础。

2、拖拽式可视化与交互分析: 用户无需编写代码,通过简单的拖拽操作即可将数据字段转化为丰富的图表(如柱状图、折线图、地图等),快速构建报表。

✅ 图表间支持联动、钻取等动态交互,允许用户从宏观总览逐级深入,探索数据细节,让分析过程灵活且直观。

3、企业级协作共享与权限管控: 分析成果(报表、仪表盘)可通过安全链接或嵌入代码进行分享,支持设置不同人员的访问权限。

✅ AllData数据中台,可实现字段级、行级的精细化数据权限控制,确保数据安全, 促进了团队内部基于同一数据事实的高效协作与决策。

二、【实操演示】三步上手BI看板:从数据到可分享的图表

【BI可视化平台】通过“准备数据-分析制作-分享查看”这三步,您已能将业务数据转化为直观的图表,并生成链接与团队即时共享洞察。整个过程无需代码,操作直观。

步骤1: 准备数据

【操作说明】

(1)在数据源页面左边列表中点击后+号按钮进行数据源添加,选择添加的数据源类型和对应信息。

(2)通常不需要自己配置数据源(连接数据库),这部分会由技术同事完成。你的起点是使用已经建好的数据进行创建视图。

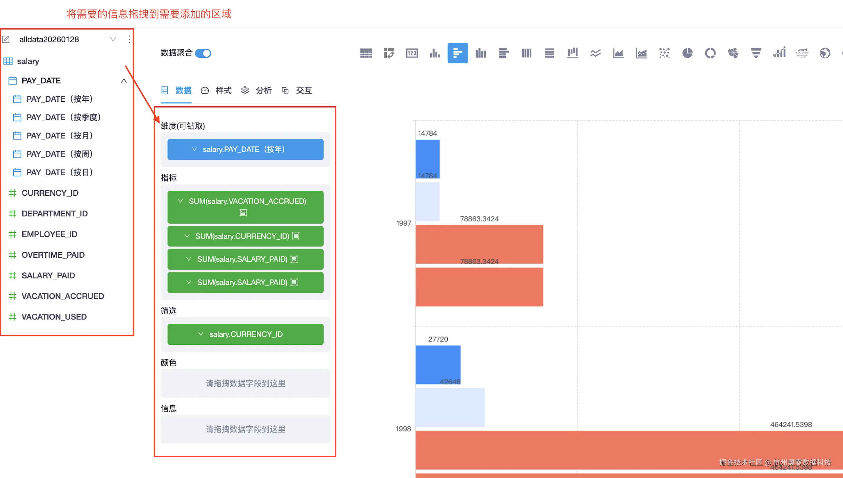
步骤2: 进行分析(开始探索并制作图表)

【操作说明】

(1)在数据视图中,在左侧数据栏目中选择需要创建视图数据表,在列表中勾选你需要分析的表,如果还需要其他信息,可关联多表。然后点击执行按钮进行表数据分析。

表1.png

表2.png

(2)点击右上方的开始分析按钮进行表数据视图建立。 表3.png

(3)编辑视图时可以在上方选择视图的种类(柱状图、折线图等),也可以更改视图的样式和交换(点击所选的数据时其他数据会浅色显示等)。 表4.png

(4)在右边可以切换数据的显示形式(视图、数据表、SQL语句)

表5.png

(5)点击右上方的保存给视图命名保存后,完成数据视图建立。

步骤3: 查看视图

【操作说明】

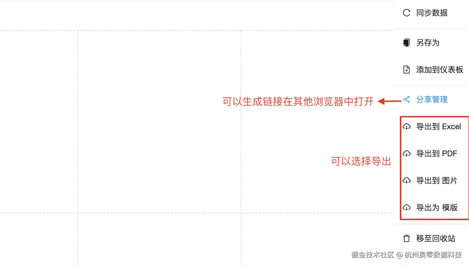
(1)完成的视图会在可视化页面中显示,视图发布状态为“未发布”,可手动操作视图发布。如果要修改可点击视图右边的编辑返回编辑页面进行编辑修改。

表6.png

(2)系统支持将视图导出成PDF、Excel、图片、模版。也可选择生产链接方便在其他浏览器中打开使用。

表7.png

步骤4: 生成链接分享

【操作说明】

(1)点击分享链接,在弹出中点击右上角添加链接中,设置链接的有效时间和方式,点击生成链接完成新建

表8.png

表9.png

(2)完成后该链接会根据新建方式生成对应链接,需要密码的会自动生成密码,点击复制链接在其他浏览器中打开即可查看数据视图。

表10.png

三、【BI可视化平台】能力演示

1、BI可视化平台-可视化

1.png

✅ 编辑视图

2.png

✅ 分享链接查看

2.png

✅ 网页查看(通过复制分享管理链接并在浏览器中粘贴链接查看)

4.png

✅ 导出成pdf/图片

5.png

✅ 导出成Excel表格(视图中包含多个数据图的导出成Excel表格会包含多个表格)

6.png

2、数据视图

7.png

✅ 开始分析 (用户可通过拖拽数据模型字段至画布,快速构建BI视图)

8.png

✅ 完成新建 (支持导出数据图和生成链接分享)

9.png

✅ 生成分享链接

10.png

✅ 详情设置(编辑数据视图设置)

11.png

3、数据源

12.png

✅ 新建视图(新建类型选择)

13.png

4、定时任务

14.png

5、成员

15.png

6、角色

16.png

7、权限

17.png

常规视图

18.png

8、下载列表

19.png

四、【BI可视化平台】一体化数据洞察与智能分析平台有多给力?

1、全全链路数据整合与建模能力

BI可视化平台所有数据分析的基础。它并非一个简单的报表工具,而是集成了强大的数据接入、清洗和模型构建能力。

✅ 它能直接连接企业内MySQL、Oracle等多种数据源、通过API对接业务系统,将“数据孤岛”统一整合。

✅ 在此基础上,无需依赖技术人员,即可通过直观的界面进行数据关联、清洗和计算字段定义,将原始数据转化为可直接用于分析的“数据视图”,确保了分析结果的准确性和一致性。

2、零编码交互式可视化分析体验

BI可视化平台极大地降低了数据分析的技术门槛,通过完全可视化的拖拽操作实现专业级图表制作与深度探索。

✅ 只需将字段拖入设计区,即可自动生成柱状图、趋势图、地理地图等多种图表。更重要的是,它支持图表间的动态联动和层级钻取,例如点击图表中的某个省份,关联图表会自动筛选显示该省下的城市数据,让用户能像“剥洋葱”一样逐层下钻,主动、交互式地发现数据背后的模式和问题。

3、安全可控的协同与决策支持

BI可视化平台将分析成果转化为团队共享的决策资产。用户可将多张图表灵活组合成专业的仪表盘或数据大屏,用于实时监控或会议演示。

✅ 所有内容均可通过安全的链接或嵌入代码进行分享,并配合AllData数据中台强大的权限体系,实现从仪表盘访问、到数据行、乃至敏感字段级别的精细化权限控制,确保“正确的人看到正确的数据”,从而在安全的前提下,推动基于数据的跨部门高效协同与决策。

BI可视化平台(Datart)核心价值在于降低数据使用的门槛,让每位业务人员都能直接、灵活地探索数据,并让分析结论快速流动起来,支撑更高效的协同与决策。它更是团队共识的显影液与业务洞察的放大器。

它超越了单一图表的制作,构建了一个从数据连接、交互探索到故事化呈现的完整洞察闭环。在这里,数据不再是静止的数字,而是通过动态的仪表盘和可钻取的视图,成为每个人都能与之对话的业务伙伴。

五、【相关资源】

AllData开源项目github.com/alldatacent…

AllData官方手册www.yuque.com/aolingdata/…

杭州奥零数据科技官网www.aolingdata.com